Курсовая работа: Отстойники нефти горизонтальные с перегородками
|
Название: Отстойники нефти горизонтальные с перегородками Раздел: Промышленность, производство Тип: курсовая работа | |||||||||||||||||||||||||||||||||||||||||
ВведениеОтстойники нефти горизонтальные с перегородками, установленные на УПН, ДНС предназначены для обезвоживания нефти с сепарацией газа, оставшегося в нефтяной эмульсии, рассчитанные на условное давление от 1,0 до 2,5 МПа и с температурой рабочей среды не более 100°С. Режим работы отстойника - постоянный. При эксплуатации ссуда необходимо руководствоваться инструкцией по охране труда при выполнении работ в емкостях и аппаратах, инструкцией завода-изготовителя по монтажу и эксплуатации сосудов, инструкцией по эксплуатации предохранительных устройств. Работы по техническому обслуживанию на действующем сосуде подготовка к освидетельствованию и техническое освидетельствование сосудов являются газоопасными, а работы по проведению гидравлического испытания - повышенной опасности. Освоение новых месторождений, абсолютные ежегодные приросты объемов добычи нефти и газа в нашей стране не имеют аналогов в зарубежной практике. Бурное развитие отечественной нефтяной и газовой промышленности стало возможно благодаря широкому внедрению прогрессивной техники и технологии при разведке новых нефтегазовых месторождений, бурении скважин, обустройстве и разработке месторождений. Среди этих проблем выделяются такие, как разработка эффективных способов и надёжного оборудования для глубокого обезвоживания тяжелых и высоковязких нефтей; подготовка нефтей, содержащих механические примеси; повышение эффективности и надежности блочных аппаратов; разрушение ловушечных эмульсий; прогнозирование технологических параметров подготовки нефтей и вод в зависимости от их физико-химических свойств и т.д. Места первичной переработки нефти приближены к местам добычи нефти. В настоящее время на нефтяных месторождениях для осуществления процесса предварительного обезвоживания нефти по напорной схеме применяют в основном отстойники-водоотделители типа ОГ-200 или ОГ-200с. Отстойник подлежит обязательной сертификации и проектируется, изготавливается, налаживается, монтируется, ремонтируется и эксплуатируется в полном соответствии с "Правилами устройства и безопасной эксплуатации сосудов, работающих под давлением" (ПБ 03-576-03). Отстойник может быть рассчитан и изготовлен практически на любое давление и производительность. 1.Технико-технологическая часть1.1 Назначение, применение, технические характеристики и классификация отстойника горизонтальногоГоризонтальный отстойник с нижним распределенным вводом эмульсии предназначен для отстоя нефтяных эмульсий с целью разделения последних на составляющие их нефть и пластовую воду. В шифре приняты следующие обозначения: ОГ - отстойник горизонтальный; число 200 - объем емкости (в м3) П - с перегородками. Область применения определяется допустимыми параметрами отстаиваемой среды: содержание сероводорода не более 8% по объёму; содержание механических примесей не более - 10 г/м3; медианный размер частиц механических примесей - не более 0,02 мм; обводненность сырья - не более 30%; обводненность выходящей нефти - не более 0,5%. Техническая характеристика отстойника: Пропускная способность по товарной нефти, т/сут - 4000 Рабочая среда нефть, газ, пластовая вода Рабочее давление (избыточное), МПа - 0,6 Давление испытания (избыточное), МПа - 0,8 Температура среды,°С - до 100 Объем аппарата, м3 - 200 Масса, кг - 48105 В промышленности отстаивание осуществляют с помощью отстойников, которые бывают периодического и непрерывного действия. По направлению движения потока суспензии отстойники делятся на радиальные, горизонтальные, вертикальные и наклонные, или тонкослойные. В радиальных отстойниках суспензия подается в центр аппарата и движется к периферии. В горизонтальных - она загружается с одного конца аппарата и передвигается вдоль него. В вертикальных - суспензия подается снизу и поднимается вверх, причем скорость восходящего потока должна быть меньше скорости оседания твердых частиц (иногда для ускорения осаждения исходную смесь подают под слой сгущающегося осадка). В наклонных - осаждение осуществляется в пакетах пластин (или труб), наклоненных под углом 45-60°. В сосудах применяются днища: эллиптические, полусферические, торосферические, сферические неотбортованные, конические отбортованные, конические неотбортованные, плоские отбортованные, плоские неотбортованные. Простейшим напорным аппаратом для отделения воды из нефтяной эмульсии, обработанной реагентом-деэмульгатором, является горизонтальный пустотелый отстойник. В зависимости от способа ввода в этот аппарат эмульсии и отбора обезвоженной нефти и отделившейся воды эти аппараты принято подразделять на отстойники с вертикальным и горизонтальным движением потока. Иногда при обработке нефтей на ступени обезвоживания необходимо отделить свободный газ, выделившийся при нагревании нефти и некотором снижении общего давления в системе. Для отделения газа из нагретой нефтяной эмульсии перед отстойниками (или электродегидраторами) устанавливают специальные сепараторы или же предусмотрен отбор газа непосредственно из отстойника. В настоящее время таким базовым аппаратом со встроенным сепаратором является отстойник ОГ-200С, получивший наибольшее распространение на промыслах как для предварительного обезвоживания нефти, так и на ступени ее обезвоживания и обессоливания. Горизонтальный отстойник ОГ-200С представляет цилиндрическую емкость, установленную на раме-основании (рисунок 1). Отстойник разделен перегородкой на два отсека: сепарационный и отстойный, которые сообщаются с помощью двух коллекторов-распределителей, расположенных в нижней части корпуса. В верхней части сепарационного отсека установлены распределитель эмульсии со сливными полками и сепаратор газа. В нижней части отстойного отсека расположены два трубчатых перфорированных коллектора, над которыми размещены распределители эмульсии коробчатой формы. В этой части имеются также два коллектора для пропарки аппарата. В верхней части отсека расположены четыре сборника нефти, соединенных со штуцером вывода нефти из аппарата. Вблизи торцевой части корпуса с помощью перегородки и переливных устройств выполнена водосборная камера, в которой помещен регулятор межфазного уровня. Отстойник оснащен приборами контроля параметров технологического процесса, регуляторами уровней раздела фаз, предохранительной и запорной арматурой. Для удобства обслуживания приборов, расположенных в верхней части корпуса, аппарат снабжен площадкой обслуживания. Отстойник работает следующим образом. Подогретая эмульсионная нефть с введенным в нее реагентом-деэмульгатором поступает в распределитель эмульсии сепарационного Отсека и по сливным полкам и стенкам корпуса стекает в нижнюю часть отсека. Газ, выделившийся из нефти в результате ее нагрева и снижения давления, проходит через сепаратор и при помощи регулятора уровня нефть-газ отводится в газосборную сеть.
1 - сепарационный отсек: 2 - отстойный отсек: 3 - распределитель эмульсии; 4 - козырьки: 5 - сборник нефти; 6 - регулятор уровня нефть-вода; I - эмульсия. II - газ, III - нефть, IV - вода. Рисунок 1-Горизонтальный отстойник ОГ-200С Нефтяная эмульсия из сепарационного отсека поступает в отстойный по двум перфорированным коллекторам, проходит через отверстия коробчатых распределителей и поднимается в верхнюю часть отсека. При этом происходит промывка нефти пластовой водой и ее обезвоживание. Обезвоженная нефть поступает в сборный коллектор и выводится из аппарата. Отделившаяся от нефти вода через переливные устройства поступает в водосборную камеру и с помощью регулятора уровня пластовая вода - нефть сбрасывается в систему подготовки дренажных вод. Отстойник с вертикальным движением нефти ОВД-200 (рисунок 2) предназначен для разделения водонефтяных эмульсий при больших удельных нагрузках и необходимости получения нефти высокого качества, особенно при небольших разностях плотностей нефти и воды. Главным элементом отстойника является низконапорное входное распределительное устройство, состоящее из двух поперечных коллекторов с 16 перфорированными трубами (по четыре в ряд) с отбойными устройствами под ними. Отверстия в трубах распределителя выполнены с переменным шагом по нижней образующей с целью предотвращения накопления грязи и мехпримесей и равномерного отвода отделяющейся воды. Отбойные устройства предназначены для гашения энергии вытекающих струй эмульсии и предотвращения перемешивания нижележащих слоев воды.
1 - распределитель эмульсии; 2 - отбойник; 3 - сборник нефти; 4 - сборник воды; I - эмульсия; II - нефть; III - вода. Рисунок 2 - Отстойник с вертикальным движением потока типа ОВД-200 (конструкция ВНИИСПТнефть) Отстойник ОВД-200 не приспособлен к работе с выделением газа из нефти, поэтому в технологических схемах УПН, работающих по безнасосному варианту, перед ним должен стоять сепаратор. Отстойник с горизонтальным движением нефти ОГД-200 предназначен для разделения расслаивающихся потоков крупнодисперсных водонефтяных эмульсий, в случае возможного выделения некоторого количества газа - в отстойниках. Аппарат рассчитан на работу как без водяной "подушки", так и с ней. Отстойник ОГД-200 является наиболее простым и рациональным из аппаратов подобного типа. Радиально-торцевой распределитель эмульсии и сборник нефти выполнены в виде перфорированных барабанов. Сборник воды представляет собой длинную перфорированную трубу для снижения эффекта "скольжения", которое заключается в том, что прилегающие к водной фазе слои эмульсии к концу аппарата приобретают повышенные скорости, отражаются от днища и, двигаясь по инерции, увлекаются к выходному сборнику нефти. Дренажная вода, отбираемая из этих отстойников, обычно возвращается в технологической схеме УПН в поток нефти до аппаратов предварительного сброса.
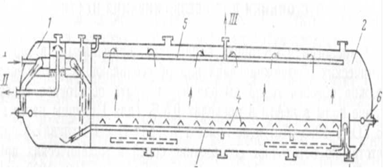
а - отстойник типа ОГД-200: б - отстойник с торцевыми маточниками; в - отстойник конструкции СибНИИНП; I - эмульсия; II - нефть; III - вода. Рисунок 3 - Схемы отстойников с горизонтальным движением потока. 1.2 Устройство и принцип действияОтстойник выполнен в моноблоке и состоит из блока отстоя, площадки обслуживания, запорпо-регулирующей арматуры и системы контроля и управления. Отстойник ОГ-200 (рисунок 4) представляет собой горизонтальную стальную цилиндрическую емкость 1 диаметром 3400 мм с эллиптическими днищами.
1 - корпус, 2 - опора подвижная, 3 - сборник нефти, 4 - маточник входа эмульсии, 5 - пропарочная линия, 6 - опора неподвижная Штуцеры: А - вход эмульсии; Б - выход нефти; В - выход воды; Г - выход газа; Д - для регулятора; Е - люк-лаз; Ж - для пропарки; К - дренаж; Л - для предохранительного клапана. Рисунок 4 - Схема отстойника ОГ-200 Нефтяная эмульсия поступает в маточник входа эмульсии 4, который имеет отверстия для распределения эмульсии. Из отверстий маточника нефть вытекает тонкими струйками под уровень пластовой воды в отстойнике. Благодаря такой конструкции нефть приобретает вертикальное движение по значительной площади аппарата. Обезвоженная нефть всплывает вверх и попадает в сборник нефти 3, расположенный в верхней части отстойника и через штуцер Б выводится из аппарата. Отделившаяся от нефти пластовая вода поступает в правую часть отстойника и через штуцер В с помощью поплавкового регулятора межфазного уровня сбрасывается в систему подготовки промысловых сточных вод. Отстойник ОГ-200 поставляется комплектно с контрольно - измерительными приборами, позволяющими осуществлять автоматическое регулирование уровней раздела "нефть - пластовая вода" в отсеках, а также местный контроль за давлением среды в аппарате. Блок отстоя представляет собой технологическую емкость диаметром 3400 мм (объем 200 м3), устанавливаемую при помощи трех опор на фундаменте. Для более полного использования объема емкости она оснащена распределительным устройством для ввода водонефтяной эмульсии, смонтированным но оси отстойника. Сборник воды (длинная перфорированная труба) расположен внизу емкости, а сборник нефти - поперек емкости в ее верхней части. На сборнике имеются два штуцера для выхода нефти, позволяющие вести технологический процесс в режимах полного и неполного заполнения. В емкости имеются люки-лазы, предохранительный клапан, дренажная система. Отстойник оснащен приборами контроля и регулирования - манометрами, термометрами, блоком регулирования межфазного уровня "нефть - вода", а также подачи водонефтяной эмульсии в отстойник. Для удобства обслуживания приборов, расположенных в верхней части корпуса, аппарат снабжен площадкой обслуживания. Отстойник работает следующим образом: нефтяная эмульсия поступает в маточник входа эмульсии 4, который имеет отверстия для распределения эмульсии. Из отверстий маточника нефть вытекает тонкими струйками под уровень пластовой воды в отстойнике. Благодаря такой конструкции нефть приобретает вертикальное движение по значительной площади аппарата. Обезвоженная нефть всплывает вверх и попадает в сборник нефти 3, расположенный в верхней части отстойника и через штуцер Б выводится из аппарата. Отделившаяся от нефти пластовая вода поступает в правую часть отстойника и через штуцер В с помощью поплавкового регулятора межфазного уровня сбрасывается в систему подготовки промысловых сточных вод [7]. 1.3 Организация технического обслуживания отстойника горизонтального1) При проверки работы сосуда (не реже 1 раз в смену) необходимо проверить: герметичность наружных и внутренних фланцевых соединений комплектность крепежа, отсутствие поломок и повреждений герметичность и исправность приборов и средств автоматики герметичность соединений и исправность манометров прослушивание предохранительного клапана герметичность соединений и исправность запорной арматуры, путем осмотра, открытия/закрытия на 2-3 витка с возвратом в рабочее положение, комплектность крепежа, наличие бирки, с указанием номера согласно технической схеме. наличие на рабочем месте схемы включения сосуда с указанием источника давления, параметров, его рабочей среды, арматуры, контрольно-измерительных приборов, средств автоматического управления, предохранительных и блокирующих устройств. Схема должна быть утверждена руководством организации. наличие паспорта предохранительного клапана с расчетом его пропускной способности. 2) Техническое освидетельствование сосуда проводится лицом по надзору, назначенным приказом, при участии лица, ответственного за исправное состояние и безопасную эксплуатацию сосудов. Техническое освидетельствование проводиться в соответствии с требованиями "Правил устройства и безопасной эксплуатации сосудов, работающих под давлением" (ПБО3-576-03). гидравлическое испытание (ГИ) - не реже 1 раз в 8 лет пробным давлением (1,25 Рразр , с учетом допускаемых напряжений для материала сосуда), время выдержки под пробным давлением-5минут внутренний осмотр (ВО) - 1 раз в год - при скорости коррозии более 0,1 мм/год, и 1 раз в 2 года при скорости коррозии менее 0,1 мм в год. 3) Техническое освидетельствование сосудов проводиться по годовому графику, утвержденному главным инженером. 4) Результаты техническое освидетельствование записываются в паспорт сосуда, лицом, проводившим освидетельствование, с указанием разрешенных параметров эксплуатации сосуда и сроков следующего освидетельствования и подписываются членами комиссии. 5) На сосудах, признанных при техническом освидетельствовании годными к дальнейшей эксплуатации, наносятся сведения, согласно п.5.4 настоящей инструкции. 6) Для сосудов, отработавших расчетный срок службы, установленный проектом, изготовителем, другой НД или для которых продлевался расчетный (допустимый) срок службы на основании технического заключения, объем, методы и периодичность технического освидетельствования должны быть определены по результатам технического диагностирования и определения остаточного ресурса, выполненного специализированной организацией, или организациями имеющими лицензию Ростехнадзора на проведение экспертизы промышленной безопасности технических устройств (сосудов). 7) Результаты проведения экспертизы промышленной безопасности записываются в паспорт сосуда лицом, ответственным ха исправное состояние и безопасную эксплуатацию сосуда, на основании полученного заключения. [2] 1.4 Порядок пуска и остановка отстойника горизонтальногоРазрешение на ввод в эксплуатацию сосуда, подлежащего регистрации в органах Госгортехнадзора России, выдается инспектором, после его регистрации на основании технического освидетельствования и проверки организации обслуживания и надзора, при котором контролируется: наличие и исправность в соответствии с требованиями настоящих правил арматуры, контрольно-измерительных проборов и приборов безопасности; правильность включения сосуда; наличие аттестованного обслуживающего персонала и специалистов; наличие должностных инструкций для лиц, ответственных за осуществление производственного контроля, за соблюдением требований промышленной безопасности при эксплуатации сосудов, работающих под давлением, ответственных за исправное состояние и безопасную эксплуатацию сосудов; инструкции по режиму работы и безопасному обслуживанию, сменных журналов и другой документации, предусмотренной Правилами. Разрешение на ввод в эксплуатацию сосуда, не подлежащего регистрации в органах Госгортехнадзора России, выдается лицом, назначенным приказом по организации для осуществления производственного контроля, за соблюдением требований промышленной безопасности при эксплуатации сосудов, работающих под давлением, на основании документации изготовителя, после технического освидетельствования и проверки организации обслуживания. Разрешение на ввод сосуда в эксплуатацию записывается в его паспорте. Сосуд может быть включен в работу на основании письменного распоряжения администрации организации после выполнения требований безопасности. После получения письменного разрешения администрации организации, ответственный, за исправное состояние и безопасную эксплуатацию сосуда, письменным распоряжением дает указание обслуживающему персоналу на пуск сосуда. Для пуска отстойника необходимо: открыть задвижки на линии отвода выделившейся воды и отстоявшейся нефти; открыть задвижку на линии ввода эмульсии; включить систему контроля и управления; отрегулировать задатчик прибора и перевести его на автоматический режим. Остановка и гидравлическое испытание на плотность в зимнее время производиться в соответствии с "Регламентом проведения в зимнее время пуски, остановки и испытаний на герметичность аппаратуры химических, нефтеперерабатывающих и нефтехимических, а также газовых промыслах заводов №1). Остановка отстойников производится по письменному распоряжению начальника отвечающего за эксплуатацию сосудов, работающих под давлением. Позиции запорно-регулирующей арматуры и последовательность остановки отстойников 0-1,2,3 аналогичны друг другу. Остановка отстойников производиться в следующей последовательности: закрыть задвижку на линии входа нефти в отстойник; закрыть задвижку на линии выхода нефти из отстойника; закрыть задвижку на линии сброса подтоварной воды; открыть задвижки для сброса давления в дренажную емкость; снизить давление до атмосферного; открыть воздушник. Освободить сосуд от рабочей среды в дренажную емкость; Если отстойник выводится в ремонт или для подготовки его к техническому освидетельствованию, то необходимо установить заглушки в следующих местах: на линиях входа и выхода нефти, на линии сброса подтоварной воды, на дренажных линиях. Перед установкой заглушек необходимо выписать наряд на проведение газоопасных работ на установку заглушек, с записью в "журнале регистрации наряд допусков на производство газоопасных работ", а также произвести запись в "журнал учета установки-снятия заглушек". Заглушки, применяемые для отключения сосуда, должны быть заводского исполнения, на хвостовике должны быть выбиты инвентарный номер, условные. После остановки отстойника необходимо произвести записи в сменном журнале осмотра сосудов, работающих под давлением. Если отстойник выводится в резерв то устанавливать заглушки не нужно. Аварийная остановка сосуда. Сосуд должен быть немедленно остановлен в следующих случаях, предусмотренных инструкцией по режиму работы и безопасному обслуживанию, в частности: если давление в сосуде поднялось выше разрешенного и не снижается, несмотря на меры, принятые персоналом; при выявлении неисправности предохранительных устройств от повышения давления; при обнаружении в сосуде и его элементах, работающих под давлением, неплотностей, выпучин, разрыва прокладок; при неисправности манометра и невозможности определить давление по другим приборам; при снижении уровня жидкости ниже допустимого в сосудах с огневым обогревом; при выходе из строя всех указателей уровня жидкости; при неисправности предохранительных блокировочных устройств; при возникновении пожара, непосредственно угрожающего сосуду, находящемуся под давлением. Порядок аварийной остановки сосуда и последующего ввода его в работу должен быть указан в инструкции. Аварийная остановка сосуда: Аварийная остановка отстойника производится без распоряжения ответственного за исправное состояние и безопасную эксплуатацию сосудов, работающих под давлением; Порядок аварийной остановки отстойников аналогичен настоящей инструкции, при необходимости устанавливаются заглушки, если остановка невозможна из-за возгорания или по другим причинам, то персоналу обслуживающему сосуды работающие под давлением необходимо действовать по "Плану ликвидации аварий, пункт возгорание на УПН, ДНС или разгерметизация одного из отстойников". Об аварийной остановке сосуда немедленно сообщить ИТР, ответственному за исправное состояние и безопасную эксплуатацию сосудов, работающих под давлением, администрации цеха, начальнику смены ЦИТС; Причины аварийной остановки сосуда записать в сменный журнал осмотра сосудов, работающих под давлением и в вахтовый журнал; После ликвидации аварии и устранения всех неполадок подготовка к пуску и пуск отстойников в работу производится согласно настоящей инструкции, по письменному распоряжению ИТР, ответственного за исправное состояние и безопасную эксплуатацию сосудов, работающих под давлением. Пуск, остановка сосуда в зимнее время: пуск, остановку и испытание сосуда рекомендуется производить при температуре окружающего воздуха выше 0°С. пуск, остановку, испытание сосуда в зимнее время производят только в крайних случаях, вынужденных производственными условиями или аварийными ситуациями. при температуре воздуха ниже 0°С рекомендуется прогрев сосуда. пуск сосуда в зимнее время должен осуществляться в соответствии с графиком:
Рисунок-5. График пуска сосуда в зимнее время. Р1=Рраб. Р2=0,35Рраб. минимальная температура стенки, при которой сталь и ее соединения допускаются для работы под давлением Р1, И=-55°С минимальная температура воздуха, при которой допускается пуск сосуда под давлением Р2,12=-50°С. При остановке сосуда в зимнее время снижение давления при понижении температуры стенки должно отвечать требованиям графика. Скорость подъема или снижения температуры рекомендуется не более 30°С/час. Достижение давления Р1 и Р2 рекомендуется осуществлять постепенно по 0,25Рраб. в течение часа с 15-ти минутными выдержками давлений на ступенях: 0,25Рраб., 0,5Рраб. и 0,75Рраб. При необходимости испытания сосуда в зимнее время должны выполняться все требования, предъявляемые к пуску, остановке сосуда. 1.5 Характерные неисправности и способы их устраненияТаблица 1 - Характерные неисправности и способы их устранения [8]
1.6 Порядок сдачи оборудования в ремонтПередача оборудования в ремонт и приемка после ремонта проводятся согласно приемо-сдаточному акту. За срок и качество ремонта отвечает начальник ремонтного цеха (если ремонт проводился силами ремонтного цеха) или старший механик цеха (если ремонт проводился силами цеха подготовки нефти). За проведение противопожарных мероприятий во время ремонта отвечает начальник цеха (установки). Результаты проведения ремонтов и сведения о состоянии оборудования и аппаратов заносятся механиком в карту ремонта, паспорт или журнал, которые хранятся в цехах. Приемка оборудования из ремонта проводится специальной комиссией, назначенной приказом по предприятию, В состав комиссии должны включаться представители технологической службы, службы главного механика, главного энергетика, техники безопасности, профсоюзной организации. Комиссия проверяет соответствие объемов выполненных работ дефектному акту, который составляется перед сдачей оборудования или установки в ремонт. Проверяется исполнительная документация (акты сварочных работ, сертификаты использованных при ремонте материалов, правильность заполнения ремонтных журналов, результаты гидравлических испытаний и т.п.). При положительном решении комиссии разрешается ввод оборудования в эксплуатацию. Перед пуском оборудования в работу после ремонта снимаются заглушки, которыми аппарат отключался от действующих коммуникаций. Правильность снятия заглушек проверяет начальник установки. После заполнения оборудования нефтью или другим продуктом внимательно проверяются на плотность все фланцевые соединения. Корпус отстойника состоит из сварной обечайки с приваренными с торцов эллиптическими днищами. Неисправности корпуса, устраняемые при ремонте: дефекты и коррозия сварных швов; дефекты и коррозия основного металла; ручейковая коррозия в нижней части корпуса (в виде продольных канавок); деформация корпуса (вмятины выпуклости, смещение кромок листов и т.п.); Дефекты фланцевых соединений: повреждение канавок под уплотнительные кольца; дефекты и коррозия сварных швов; деформация фланца. Практически все указанные выше дефекты корпуса, фланцевых соединений и внутренних элементов отстойника связанные с коррозией, износом и повреждениями, можно устранить с помощью сварки и наплавки; деформацию элементов можно устранить правкой. 1.7 Порядок проведения ремонтаДля поддержания сосуда, работающего под давлением, в исправном состоянии, руководство структурного, цехового подразделения обязано организовать его ремонт. Сдача в капитальный ремонт, а также выдача сосудов из ремонта производится согласно приемо-сдаточным актам. На производство ремонтных работ в установленном порядке оформляются наряд - допуск. Неплановый ремонт должен проводится на основании письменных заявок руководителя цехового подразделения с обязательным оформлением акта расследования причин, приведших к неплановому ремонту. Ввод в эксплуатацию должен производится по распоряжению руководителя цехового подразделения. Ремонт с применением сварки (пайки) сосудов и их элементов, работающих под давлением, проводится по технологии, разработанной изготовителем или ремонтной организацией до начала выполнения работ и, в необходимых случаях, согласованной с КО УТО РГТН, аттестованным в установленном порядке персоналом. Результаты ремонта заносятся в паспорт сосуда. До начала производства работ внутри сосуда, соединенного с другими работающими сосудами общим трубопроводом, должна разработана схема установки заглушек лицом, ответственным за исправное состояние и безопасную эксплуатацию сосуда (или лицом, его замещающим), и утверждена начальником цеха, сосуд должен быть отделен заглушками установленными в соответствии с требованиями Правил Ростехнадзора РФ ПБ 03-576-03 с записью в "Журнале учета установки - снятия заглушек". При работе внутри сосуда (внутренний осмотр, ремонт, чистка и т.п.) должны применяться безопасные светильники на напряжение не выше 12 В, а при взрывоопасных средах - во взрывобезопасном исполнении. Работы внутри сосуда (внутренний осмотр, ремонт, чистка и т.п.) должны выполняться по наряд - допуску на проведение работ повышенной опасности в соответствии с требованиями инструкции по охране труда на выполняемые виды работ, разработанными в установленном порядке. ЗАПРЕЩАЕТСЯ: производить ремонт сосуда и его элементов, находящихся под давлением; обстукивать стенки, сварные и разъемные соединения сосуда и его элементы, находящиеся под давлением; эксплуатировать сосуд при не исправном ППК; эксплуатировать сосуд при несоответствии каких-либо технических параметров паспортным; хранить обтирочные, легковоспламеняющиеся материалы на площадке обслуживания; пользоваться (производить обогрев сосуда, оборудования, трубопроводов открытым огнем; пользоваться неисправным инструментом при обслуживании сосуда. 1.8 Монтаж оборудования после ремонтаВсе строительно-монтажные работы выполняются в три этапа: 1. Предварительная подготовка строительства: проверка и изучение технической документации, расчистка территории, планировка площадки, сооружение подземных путей и др; 2. Проведение подземных работ: устройство траншей, котлованов под фундаменты оборудования, устройство фундаментов и постоянных подземных коммуникаций; 3. Проведение наземных работ: монтаж оборудования и трубопроводов, пусконаладочных работ, благоустройство территории. Монтаж сосуда проектируется на площадке какого-либо месторождения или цеха. Обвязка сосуда к существующим трубопроводам выполняется по техническим условиям. Подготовительные работы перед монтажом: 1. При монтаже не допускается производить сварочные работы на сосудах, если нет на это указаний завода изготовителя. 2. Строповка должна производиться с помощью специального устройства. 3. Выверка горизонтальности должна производиться с помощью регулировочных винтов. У скользящей опоры горизонтальных сосудов фундамент должны закрепляться контргайкой с зазором 1-2 мм. 4. Сосуды и электрооборудование заземляется. 5.Перед установкой шпильки гайки шайбы проверяют на качество изготовления. Затяжка шпилек производиться равномерно. 6. Все подводящие и отводящие трубопроводы перед соединением должны быть очищены от грязи. 7. Перед пуском аппарата в эксплуатацию необходимо удалить воздух продувкой инертным газом. (допускается продувка с паром). При приеме в монтаж сосуды и аппараты подвергаются без разборки на сборочные единицы детали и проверяются: комплектность отсутствие повреждений, раковин, трещин соответствие оборудования, требованиям технической документации наличие у штуцеров заглушек и прокладок. Монтаж происходит следующим образом: 1. Перед транспортировкой монтируется (для установки сосуда), бетонная площадка; 2. Монтируются сваи и ложементы, на которых устанавливается сосуд; 3. Сосуд устанавливается с помощью ГПМ (грузоподъемного механизма, грузоподъемностью свыше 50 тонн). ГПМ может являться японский кран КАТО, или KRUPP (кран грузоподъемностью 30 тонн); 4. Производят обвязку сосуда к подводящим трубопроводам по схеме: Вход жидкости в отстойник - выход жидкости из отстойника - выход газа; После завершения монтажа сосуда производится его запуск. [8] 1.9 Гидравлические испытания после ремонтаГидравлическое испытание - необходимая процедура, свидетельствующая о надёжности оборудования работающих под давлением, в течение всего срока их службы, что крайне важно, учитывая серьёзную опасность для жизни и здоровья людей в случае их неисправностей и аварий. Гидравлическое испытание вновь установленных сосудов при техническом освидетельствовании разрешается не проводить, если с момента проведения такого испытания на заводе-изготовителе прошло менее 12 месяцев, сосуды не получили повреждений при транспортировке к месту установки и монтаж их производился без применения сварки или пайки элементов, работающих под давлением. Техническое освидетельствование сосуда проводится лицом по надзору, назначенным приказом по ТИП "ЛНГ". Сроки технического освидетельствования установлены "Правилами устройства и безопасной эксплуатации сосудов, работающих под давлением": гидравлическое испытание (ГИ) - не реже 1 раза в 8 лет пробным давлением (1,25Рразр. с учетом допускаемых напряжений для материала сосуда), время выдержки под пробным давлением - 5 минут; внутренний осмотр (ВО) отстойника - 1 раз в год - при скорости коррозии более 0,1 мм/год; наружный и внутренний осмотр специалистом организации, имеющий лицензию Госгортехнадзора России - не реже 1 раза в 4 года. Порядок проведения технического освидетельствования и диагностирования сосуда проводить в соответствии с требованиями: Правил Ростехнадзора РФ ПБ 03-576-03; стандарта ООО "ЛУКОЙЛ - Западная Сибирь" СТП 02-02-03 "Очистка резервуаров, сосудов, аппаратов и утилизации механических примесей" "Регламента взаимоотношений между службой технического надзора и структурными, цеховыми подразделениями ТИП "Лангепаснефтегаз" при проведении технического освидетельствования сосудов" "Инструкции по безопасному проведению газоопасных работ" и Инструкции по безопасному ведению работ в закрытых емкостях", утвержденных Первым заместителем - главным инженером ТИП "Лангепаснефтегаз". Сосуд, отработавший расчетный срок службы, должен быть подвергнут полному техническому обследованию - экспертизе промышленной безопасности в объемах, установленных регламентами ТИП "ЛНГ". (РСС - 9 лет согласно указанию РТН РФ, на основании норм амортизации оборудования). Для гидравлического испытания допускается применять воду или другие некоррозионные, неядовитые, невзрывоопасные, невязкие жидкости. В случаях когда проведение гидравлического испытания невозможно (большие нагрузки от веса воды на фундамент, междуэтажные перекрытия, трудность удаления воды, наличие внутри сосуда футеровки, препятствующей заполнению сосуда водой), разрешается заменять его пневматическим испытанием (воздухом или инертным газом) на такое же пробное давление. Этот вид испытания допускается только при условии положительных результатов тщательного внутреннего осмотра и проверки прочности сосуда расчетом. Перед внутренним осмотром и гидравлическим испытанием сосуд должен быть установлен, охлажден (отогрет), освобожден от заполняющей его рабочей среды, отключен заглушками от всех трубопроводов, соединяющих сосуд с источником давления или с другими сосудами, очищен до металла. Футеровка, изоляция и другие виды защиты от коррозии должны быть частично или полностью удалены, если имеются признаки, указывающие на возможность возникновения дефектов металла сосуда под защитным покрытием (неплотность футеровки, следы промокания изоляции и т.п.). Перед гидравлическим испытанием вся арматура должна быть тщательно очищена, краны и клапаны притерты, крышки, люки и т.п. плотно закрыты. При работе внутри сосуда (внутренний осмотр, ремонт, чистка и т.п.) должны применяться искробезопасные светильники на напряжение не выше 12 В, а при взрывоопасных средах - во взрывобезопасном исполнении. Применение керосиновых и других ламп с легковоспламеняющимся веществом не разрешается. Гидравлическое испытание производится при удовлетворительных результатах внутреннего осмотра. Гидравлическое испытание сосудов, работающих при температуре стенок до 200°С, при периодическом освидетельствовании должно производиться пробным давлением. Гидравлическое испытание сосудов, работающих при температурах от 200 до 400°С, производится давлением, превышающим рабочее не менее чем в 1,5 раза, а сосудов, работающих при температуре свыше 400°С,-давлением, превышающим рабочее не менее чем в 2 раза. Перед повышением давления при гидравлическом испытании необходимо убедиться в отсутствии воздуха в сосуде. Если для гидравлического испытания сосуд был заполнен холодной водой и на его стенках появилась роса, то испытание должно проводиться только после высыхания стенок сосуда. При гидравлическом испытании давление должно контролироваться двумя манометрами. Оба манометра выбираются одного типа, предела измерения, одинаковых классов точности, цены деления. Время выдержки сосуда под пробным давлением устанавливается в зависимости от толщины стенки, при толщине до 50 мм время выдержки составляет 10 мин.затем давление постепенно снижается до рабочего, при котором инспектор котлонадзора осматривает сосуд, обращая особое внимание на заклепочные и сварные швы. Обстукивание заклепочных швов при нахождении сосуда под давлением запрещается. Сосуд считается выдержавшим гидравлическое испытание, если не обнаружено: течи, трещин, слезок, потения в сварных соединениях и на основном металле; течи в разъемных соединениях; видимых остаточных деформаций, падения давления по манометру. Сосуд и его элементы, в которых при испытании выявлены дефекты, после их устранения подвергаются повторным гидравлическим испытаниям пробным давлением. Если есть признаки пропуска воды через наружную изоляцию (промокание, вздутие), она полностью или частично удаляется. При гидравлическом испытании сосудов, имеющих укрепляющие кольца, выход воды через контрольные отверстия является признаком неплотности шва. Если во время испытания внутри сосуда слышны удары, шум и стук или если происходит резкое падение давления, то гидравлическое испытание прекращается и производится осмотр сосуда для установления причин их появления и возможных повреждений. При внеочередном освидетельствовании сосуда после ремонта или реконструкции надлежит уделить особое внимание проверке документации, подтверждающей качество произведенных работ и соответствие материалов требованиям Правил. При освидетельствовании сосуда после демонтажа и установки на новом месте особое внимание обращается на возможные повреждения элементов сосуда при транспортировке и монтаже. Внеочередное освидетельствование установленного сосуда после бездействия его более одного года или хранения на складе более трех лет производится так же, как и периодическое, при этом особое внимание обращается на возможные коррозионные повреждения. При внеочередном освидетельствовании сосуда перед наложением защитного покрытия производится тщательная проверка состояния элементов, на которые наносится покрытие. Обслуживающий персонал обязан строго выполнять инструкции по ремонту сосудов и безопасному их обслуживанию и своевременно проверять исправность действия запорной арматуры, контрольно-измерительных приборов и предохранительных устройств. 2. Расчетная часть2.1 Расчет обечайки, работающей под избыточным внутренним давлениемОсновными конструктивными элементами сосуда, подлежащими расчёту, являются цилиндрическая обечайка, эллиптические днища. Расчёт производился исходя из минимальных фактических толщин элементов, определённых по результатам толщинометриии, для рабочих условий и для гидроиспытания. Расчётные параметры. Рраб=0,6 МПа - рабочее давление; Рраз=0,1 МПа - разрешённое давление; Рпроб=1,3 МПа - пробное давление (гидравлическое); Траб.среды = 20°С, - 45°С - температура рабочей среды; Габаритные размеры: Длинна = 25420мм; Диаметр =3424мм; Объём аппарата = 200 м3 ; Масса = 54000 кг. Т= +100°С - расчетная температура; D= 3400 мм - внутренний диаметр обечайки; L= 22500 мм - длина цилиндрической части корпуса; S=12mm S1=S2=16mm - паспортная толщина обечайки, днищ; Smin=10,2мм, SД1min =14,2мм, Smin =14мм - фактическая минимальная толщина обечайки, днищ; С=2 мм - прибавка на коррозию; Материал - сталь 09Г2С; Среда - нефть, газ, пластовая вода; Положение - горизонтальное; Режим работы - непрерывный; |δ|=140МПа, |δ|20 - допускаемые напряжения при расчётной температуре и при 20°С соответственно. Допускаемые напряжения для условий гидроиспытания
где: nт =1,1 - коэффициент запаса прочности по пределу текучести для условий гидравлических испытаний.
Допускаемое внутреннее избыточное давление для рабочих условий:
Где φρ=1 - коэффициент прочности сварного шва
Допускаемое внутренне избыточное давление для условий гидроиспытания:
Условия прочности: Ρраб=0,6 МПа< [р] =0,67 МПа РГ.расч=0,67 МПа< [р] г =1,3 МПа Условие прочности выполняется. 2.2 Расчет эллиптического днища, работающего под избыточным внутренним давлениемДопускаемое внутреннее избыточное давление для рабочих условий:
Где φρ=1 - коэффициент прочности сварного шва; R=3000 мм радиус кривизны при вершине эллиптического днища.
Допускаемое внутреннее избыточное давление для условий гидроиспытания:
Условия прочности: Ρраб=0,6 МПа< [р] =1,4МПа РГ.расч=0,67 МПа< [р] Г=2,5МПа На основании проведённых расчетов на прочность установлено, что отстойник удовлетворяет условиям прочности при рабочем давлении Р=0,6 МПа и температуре Т=100 С Расчет прогнозируемого срока службы отстойника. Оценка ресурса сосуда проведена для цилиндрической обечайки, как основного несущего элемента сосуда, являющегося, одновременно, наиболее нагруженным, из условия наличия статического напряжения, где основным повреждающим фактором является коррозионный износ. Расчет выполняется по формуле:
где Р = 0,6 МПа - рабочее давление сосуда; Г - расчётный ресурс, в годах; SФ=10 мм - фактическая минимальная толщина металла оцениваемого элемента; Sотб - отбраковочная толщина элемента, мм; время эксплуатации - 30 лет; а = 0,15 мм/год - скорость коррозионного износа; С = 2 мм - прибавка на коррозию; За отбраковочную толщину, способную обеспечить безаварийную работу сосуда в наиболее нагруженном состоянии, принимается расчетная толщина стенки обечайки:
Тогда прогнозируемый ресурс работы отстойника, из условия наличия статического нагружения и общем коррозионном износе, как основном повреждающем факторе, при рабочем давлении 0,6МПа будет составлять 5лет. С учётом полученной прогнозируемой расчетной величины ресурса работы отстойника возможно установить в качестве междиагностического периода - максимально допустимый срок, равны 5 годам. 3. Охрана труда и техника безопасности при ремонте оборудованияРемонтные работы отстойника разрешается производить при наличии наряда, допуска и акта, оформленного комиссией в составе главного инженера, руководителя ремонтных работ, инженера по технике безопасности. К выполнению ремонтных работ допускаются лица, не моложе 18 лет, прошедшие медицинское освидетельствование, обученные и аттестованные в установленном порядке на право обслуживания сосудов. Допуск персонала к обслуживанию сосудов должен быть оформлен распоряжением по цеху с ознакомлением ответственного обслуживающего персонала подроспись. Периодическая проверка знаний у персонала, обслуживающего сосуды, должна проводиться не реже 1 раза в 12 месяцев. [1] Внеочередная проверка знаний у персонала, обслуживающего сосуды, проводится: при переходе в другую организацию, в случае внесения изменения в инструкцию по режиму работы и безопасному обслуживанию сосуда, по требованию инспектора Госгортехнадзора РФ или лица по надзору. При перерыве в работе по специальности более 12 месяцев обслуживающий персонал после проверки знаний должен перед допуском к работе пройти стажировку не менее 10 рабочих смен для восстановления практических навыков. В случае неудовлетворительного результата проверки знаний работник должен быть отстранен от самостоятельного обслуживания сосудов. Ответственность за обеспечение мер пожарной безопасности при проведении огневых работ возлагается на руководителя, на территории которого будут выполняться огневые работы. До начала огневых работ ответственный за их проведение обязан согласовать эти работы с местной пожарной охраной, службами техники безопасности и сделать анализ воздуха на отсутствие взрывоопасных концентраций газа (паров) приборами, организовать выполнение всех мер пожарной безопасности и обеспечить место проведения огневых работ следующими средствами пожаротушения: кошма войлочная или асбестовое полотно размером 2*1,5 м - 2 шт; огнетушители ОУ-8 или ОУБ-7 и ведра - 10 шт; пенообразователь, пожарные шланги и пеногенераторы (вода подается из стационарной системы пожаротушения) - 2 компл; лопаты и ломы - по 5 шт. Сварщик не должен приступать к огневым работам без письменного разрешения, выданного главным инженером или руководителем и согласованного с пожарной охраной. Кроме того, он должен проверить выполнение всех требований пожарной безопасности, указанных в разрешении. В местах проведения огневых работ и на площадках, где установлены сварочные агрегаты, контрольно-измерительные приборы, должны быть приняты следующие меры пожарной безопасности: полностью устранена возможность проникновения огнеопасных газов и паров нефтепродуктов к месту производства этих работ; на расстоянии 15 м от площадки, на которых выполняют огневые работы, и мест установки сварочных агрегатов территория должна быть очищена от мусора горючих предметов, различных нефтепродуктов; место, где были пролиты нефтепродукты, необходимо засыпать песком или землей слоем не менее 5 см; в радиусе 5 м от места проведения огневых работ не должно быть сухой травы; соблюдать осторожность при перемещении сборочных проводов, не допускать искрения проводов (при недостаточной или нарушенной их изоляции). Огневые работы должны быть немедленно прекращены при обнаружении поблизости горючих газов или паров нефтепродуктов. По окончании огневых работ место их проведения должно быть тщательно проверено и очищено от раскаленных огарков, окалины или тлеющих предметов, а при необходимости полито водой. При тушении керосина, бензина и нефти, загоревшихся электрических проводов, а также помещений, где находится карбид кальция, запрещается применять воду и пенные огнетушители. В таких случаях необходимо пользоваться песком и углекислотными или сухими огнетушителями. Для безотказной и безопасной работы сосуда, арматуры, контрольно-измерительных приборов, предохранительных устройств (клапана ППК) следует строго соблюдать требования и знать: схему обвязки сосуда и установки в целом; технологический регламент установки и параметры режимной карты; технические характеристики, конструктивные особенности, назначение, режим работы сосуда; инструкции по эксплуатации предохранительных устройств (ППК); план ликвидации возможных аварий; данную инструкцию по режиму работы и безопасному обслуживанию сосуда с ознакомлением под роспись. Разборка отстойников, установленных для внутреннего осмотра, чистки, ремонта и т.д., может производиться только после освобождения их от продукта производства и отключения заглушками от всех трубопроводов, соединяющих их с источниками давления или с другим технологическим оборудованием. Отстойники на месте монтажа должны быть заземлены. Заземление должно быть выполнено в соответствии с "Правилами защиты от статического электричества производств химической, нефтехимической и нефтеперерабатывающей промышленности". Молниезащита аппаратов должна выполняться в соответствии с "Указаниями по проектированию и устройству молниезащиты зданий и сооружений". Присоединение заземляющих проводников к сепаратору должно быть выполнено сваркой. При этом место соединения, указанное на сборочном чертеже, должно быть зачищено до металлического блеска, а после сварки окрашено для защиты от коррозии. Перед началом работы обслуживающий персонал обязан произвести обход технологической установки, убедиться в исправности сосуда и его оборудования. [1] После этого обслуживающий персонал обязан изучить записи в журнале осмотров и проверок сосудов, работающих под давлением, за предыдущую смену, после чего сделать записи осмотра сосудов и их оборудования с подписью о приеме смены. В случае обнаружения неисправностей обслуживающий персонал должен незамедлительно сообщить об этом старшему по смене и ответственному за исправное состояние и безопасную эксплуатацию сосудов, работающих под давлением, которому обслуживающий персонал непосредственно подчиняется. Лицо, ответственное за безопасное эксплуатацию сосудов, принимает меры по устранению нарушений, неисправностей. ЗаключениеВ данной курсовой работе освещены такие вопросы как: для чего предназначен отстойник горизонтальный, в какой отрасли может быть использован, что он из себя представляет, как классифицируется, его принцип работы. Изучены вопросы контроля, технического обслуживания, в каких случаях останавливают сосуд. Так же рассмотрела такие пункты как характерные неисправности и способы их устранения, как проводят ремонт, монтаж оборудования, далее такую необходимую процедуру, которая свидетельствует о надежности сосуда, работающего под давлением - гидроиспытания. Произвела расчет обечайки - цилиндрическая оболочка замкнутого профиля открытая с торцом и расчет эллиптического днища работающего под избыточным внутренним давлением. Этот расчет прогнозирует срок службы отстойника горизонтального ОГ200П. В заключительном пункте курсового проекта рассмотрены мероприятия по охране труда и технике безопасности при ремонте оборудования. Список использованной литературы1. Бухаленко Е.И. Нефтепромысловое оборудование - М.: Недра, 1990 2. Лутошкин Г.С. Сбор и подготовка нефти, газа и воды. Учебник для техникумов.3-е изд., перераб. и доп. -М., Недр, 1983-224 с. 3. Лутошкин Г.С. Сбор и подготовка нефти, газа и воды. Изд.2 перераб. И доп. М.: Недра, с.319, 1983 4. Лутошкин Г.С. Сбор и подготовка нефти, газа и воды. М., "Недра", 1977, 192 с. 5. Раабен А.А., Шевалдин П.Е., Максутов Н.Х. Ремонт и монтаж нефтепромыслового оборудования: Учеб. Для техникумов.3-е изд., переработ. И доп. -М.: Недра, 1989. -383 с.: ил. 6. Л.Г. Чичеров, Г.В. Молчанов, А.М. Рабинович и др. Расчет и конструирование нефтепромыслового оборудования: Учеб. Пособие для вузов. - М.: Недра, 1987. -442 с. 7. Инструкция по режиму работы обслуживанию сосудов, работающих под давлением (отстойник горизонтальный) ДНС-3. 8. Паспорт сосуда, работающего под давлением (отстойник горизонтальный) 9. Правила технической эксплуатации резервуаров и инструкции по их ремонту/Государственный комитет СССР по обеспечению нефтепродуктами. - М.: Недра, 1988,-269 с. 10. Приложение. Инструкция по ремонту и безопасному обслуживанию сосудов, работающих под давлением (Отстойник) ДНС-3, Э-10. |
|||||||||||||||||||||||||||||||||||||||||




