Курсовая работа: Конструкция, методика расчёта толкательных методических печей
|
Название: Конструкция, методика расчёта толкательных методических печей Раздел: Промышленность, производство Тип: курсовая работа | ||||||||
Содержание ЗаданиеВведение1 Конструкция толкательных методических печей 1.1 Профиль печного канала 1.2 Конструкция пода и транспортирующих устройств 1.3 Режим нагрева металла 1.4 Глиссажные трубы 2 Методика расчета печи 2.1 Расчет горения топлива 2.2 Время нагрева металла 2.2.1 Определение времени нагрева металла в методической зоне 2.2.2 Определение времени нагрева металла в I сварочной зоне 2.2.3 Определение времени нагрева металла во II сварочной зоне 2.2.4 Определение времени томления метала 2.3 Определение основных размеров печи 2.4 Тепловой баланс 2.5 Расчет рекуператора для подогрева воздуха 2.6 Выбор горелок Заключение Список использованных источников Задание на курсовую работу 1. Представить общие сведения о печных установках, а также краткую характеристику печей 2. Конструкция толкательной методической печи чёрной металлургии, работа печи и применение печи в производстве 3. Принцип действия и устройства толкательной методической печи, её производительность и технико-экономические показатели на производстве 4. Методика расчёта печи Введение Печь – технологическое оборудование, в котором рабочим видом энергии является тепло и рабочее пространство которого ограждено от окружающей среды. Разнообразие промышленных печей, используемых в литейном производстве, вызывает необходимость подразделения их на основные группы. По способу генерации теплоты все печи подразделяют на топливные, где теплота выделяется за счет горения топлива, и электрические, где электроэнергия преобразуется в теплоту электрической дугой, нагревательными элементами сопротивления или индукцией. По условиям теплопередачи печи подразделяют на печи с теплопередачей преимущественно излучением и конвекцией. Работа печей характеризуется тепловой мощностью, тепловой нагрузкой, температурным и тепловым режимами. По тепловому режиму печи подразделяют на печи, работающие по камерному режиму, и печи, работающие по методическому режиму. В печах, работающих по камерному режиму, температура рабочего пространства остается постоянной на протяжении всего времени работы печи. В печах, работающих по методическому режиму, температура в печи изменяется по длине печи или во времени. Методические нагревательные печи широко применяются в прокатных и кузнечных цехах для нагрева квадратных, прямоугольных, а иногда и круглых заготовок. По методу транспортировки металла методические печи относятся к так называемым проходным печам. Ряд соприкасающихся друг с другом заготовок заполняет весь под печи и продвигается через печь при помощи толкателя. При загрузке в печь новой заготовки одна нагретая заготовка выдается из печи. Наиболее важными классификационными признаками методических печей являются: 1) температурный режим печи (по длине); 2) двусторонний или односторонний характер нагрева металла; 3) способ выдачи металла из печи (боковая или торцовая выдача). Кроме того, классификация выполняется по виду нагреваемых заготовок, методу утилизации тепла отходящих дымовых газов, виду топлива, числу рядов заготовок в печи. 1. Конструкция методических печей Конструкция методической печи зависит от характеристик нагреваемого металла, производительности стана и вида топлива, на котором работает печь. Параметры нагреваемого металла определяют наличие или отсутствие следующих важных составных частей печи: нескольких участков подвода топлива в сварочную зону, томильной зоны и зоны нижнего подогрева. От формы заготовок зависит горизонтальное или наклонное расположение пода печи. При нагреве тонких заготовок (50 – 60 мм), которые и с одной стороны прогреваются достаточно быстро, можно не применять нижний обогрев. Нагревая цилиндрическую заготовку, которую нельзя проталкивать, необходимо делать наклонный под по всей длине, чтобы заготовки могли перекатываться. Производительность прокатного стана или кузнечно-прессовой установки определяет общую производительность печи и их размеры. Вид применяемого топлива обусловливает выбор таких конструктивных элементов печи, как рекуператоры и горелки. В качестве топлива для методических печей используются смеси коксового и доменного газов с различной теплотой сгорания, природный газ и различные смеси природного, коксового и доменного газов, а также жидкое топливо – мазут. Для достижения требующейся рабочей температуры в печи необходимо, чтобы калориметрическая температура горения составляла 1800о С и более. Подобная калориметрическая температура может быть достигнута при использовании: 1) высококалорийного топлива, – газа с теплотой сгорания выше 12570 кДж/м3 или мазута. В этом случае утилизация тепла отходящих дымовых газов преследует только одну цель – повысить экономичность работы печи (снизить расход топлива), а для повышения калориметрической температуры подогрев воздуха и газа в данном случае необязательны; 2) холодного газа, характеризуемого средней теплотой сгорания, равной 8400 кДж/м3 , с подогревом воздуха до 450 – 500о С и применением горелок любой конструкции – как с предварительным, так и с внешним смешением; 3) газа с низкой теплотой сгорания, т. е. Методические печи, работающие на газообразном топливе с низкой теплотой сгорания. Подобная конструкция была создана под руководством Б. Р. Именитова (рисунок 1). В печи предусмотрена боковая выдача, отапливают при помощи инжекционных горелок, которые работают на подогретом воздухе (до 550о ) и – газе (до 300о ). применение инжекционных горелок позволяет наиболее рационально использовать химическое тепло топлива, так как при беспламенном горении достигается ускорение процессов горения и приближение действительной температуры горения к теоретической (при уменьшении избытка воздуха и доведения до минимума недожога топлива).
Рисунок 1 – Двухзонная методическая печь старой конструкции В этих печах воздух для горения засасывается из атмосферы через расположенный под печью керамический рекуператор (объемом 125 м3 ) и систему воздухопроводов. Аэродинамическое сопротивление воздушного пути преодолевается за счет геометрического напора подогретого воздуха, движущегося вверх через рекуператор и воздухопроводы, а также за счет инжектирующего действия горелок. Газообразное топливо обычно подогревается в трубчатом металлическом рекуператоре, устанавливаемом в дымовом борове последовательно за воздушным рекуператором. Управление печами может быть автоматизировано, причем автоматика работает наиболее эффективно при отоплении одним доменным газом. Подобные печи работают весьма эффективно, обеспечивая удельную производительность ~550 кг/м2 час при удельном расходе топлива 500 ккал/кг и пока являются более совершенными. Однако эти печи имеют большое количество недостатков. Дело в том, что практически они работают на пределе своих возможностей. Повысить температуру подогрева воздуха выше 550о нельзя, во избежание самовоспламенения смеси в корпусе горелки. Осуществить устойчивый подогрев газа выше 300о также трудно, поскольку температура дымовых газов за керамическим рекуператором не превышает 550 – 600о . Вместе с тем конструкции инжекционных горелок исключают их применение для сжигания газообразного топлива с высоким содержанием водорода и в случаях смешанного газо-мазутного отопления. Методические печи, работающие на газе высокой теплоты сгорания. В печах, работающих на топливе высокой теплоты сгорания, подогрев газа не является необходимым. Подогрев воздуха в металлических рекуператорах до 300 – 400о необходим только в тех печах, которые работают на топливе теплотой сгорания 2000 – 2500 ккал/м3 . при теплоте сгорания выше 2500 ккал/м3 подогрев воздуха для достижения необходимой температуры горения необязателен, однако для уменьшения расхода топлива подогрев воздуха всегда целесообразен. Помимо топлива, конструкция методических печей в значительной мере зависит от требуемой производительности. Высокая производительность методических печей может быть обеспечена путем увеличения размеров печей и повышения удельной их производительности. Для повышения удельной производительности печей необходимо вести нагрев металла форсировано, для чего следует поднять температурный уровень по всей длине печи. С этой целью стали применять печи с двумя рядами горелок в верхней части сварочной зоны печей. Одна из таких печей для нагрева слябов к непрерывному тонколистовому стану представлена на рисунке 2.
Рисунок 2 – Методическая нагревательная печь с сдвоенной сварочной зоной Печь рассчитана на отоплении топливом с высокой теплотой сгорания при подогреве воздуха в керамическом рекуператоре до400 – 450о . Воздух просасывается через рекуператор при помощи эксгаустера. Применяются турбулентные горелки низкого давления. Установка четвертой линии горелок позволяет повысить температуру дымовых газов хвосте печи до 1100 – 1150о и обеспечить удельную производительность ~600 кг/м2 час . Подобные печи, ширина и длина которых соответственно равны около 10 и 30 м, обеспечивают при холодном посаде производительность 150 т/час , а при горячем – 200 т/час . Методические печи, работающие на жидком топливе. На методических печах мазут применяется не только как дополнительное, но и как основное. Применение мазута в качестве дополнительного топлива позволяет увеличить производительность методических печей на 10 – 15%, однако при одновременном увеличении удельного расхода топлива. В качестве основного топлива мазут применяют как на двухзонных, так и на трехзонных методических печах. Высокая температура горения мазута позволяет получать хорошую производительность печей при работе на холодном воздухе. В зависимости от размеров методических печей для сжигания могут быть применены форсунки низкого и высокого давления. Методические печи для нагрева трубной заготовки. Круглые, трубные заготовки нельзя проталкивать через печь, поэтому их нагревают в печах с наклонным подом, по которому и перекатывают. Такие печи называются ролевыми методическими. Отличительной чертой этих печей является повышенный угар металла и большие затраты труда (в том числе физического) на перекатывание заготовок и чистку подины от окалины. Повышенный угар металла (до 3,5 – 4%) в ролевых печах объясняется тем, что при перекатывании заготовок образовавшаяся окалина отскакивает и оголившийся металл окисляется вновь. Большое количество опадающей на под окалины вызывает интенсивное нарастание подины и препятствует нормальному перекатыванию заготовок. Поэтому остановившиеся заготовки очень часто приходится перекатывать вручную. Быстрый рост подины заставляет часто выполнять ее чистку от окалины, что является весьма продолжительной и очень трудоемкой операцией. 1.1 Профиль печного канала Современные методические нагревательные печи по конфигурации свода можно подразделить в основном на три типа: 1) печи, состоящие из конструктивно обособленных последовательно расположенных камер, в которых благодаря герметизации печных стенок и соответствующему расположению топливосжигающих устройств создается интенсивная циркуляция газовой среды (рисунок 3). Это приводит к тому, что в объеме каждой из таких камер устанавливается практически одинаковая температура газовой среды и печных стенок и, следовательно, создается предпосылка к применению метода расчета нагрева металла при условии t г =const. Исключения представляют: зона I (методическая), где происходит теплообмен с изменением температуры теплоносителей, соответствующим противотоку, и зона III (выдержки), в которой температура среды должна изменяться согласно требованиям режима выдержки.
Рисунок 3 – Трехзонная методическая печь с интенсивной циркуляцией газов в герметизированном рабочем пространстве Вследствие того, что камеры данной печи конструктивно обособлены, теплообмен излучением вдоль печного канала не имеет существенного значения; 2) печи, подразделенные на ряд камер с самостоятельным вводом топлива, в которых режимы движения и горения газов таковы, что в пределах каждой камеры (распространенный пример конструкции представлен на рисунке 4) эффективная температура печной среды изменяется. Ввиду этого упрощающее условие t г =const к данным печам неприменимо, и в процессе расчета приходится определять изменение температуры печной среды по длине отдельных камер.
Рисунок 4 – Трехзонная методическая печь I – III – зоны по теплотехническим признакам; 1 – 5 – зоны по конструктивным признакам Благодаря перепаду высоты печного канала на границах камер излучение вдоль печи так же, как в предыдущем случае, не может быть существенным; 3) печи, не имеющие на всем протяжении или на значительных по длине участках каких-либо пережимов свода, отделяющих части печного канала одну от другой (рисунок 5), характеризуются непрерывным изменением температуры печной среды. Однако тепловые потоки, воспринимаемые нагреваемым материалом, не определяются местной эффективной температурой вследствие весьма существенного переноса лучистого тепла вдоль печи.
Рисунок 5 – Двухзонная методическая печь с неканализированным подом и рассредоточенным подводом тепла Профиль свода методических печей в значительной мере соответствует графику изменения температуры по длине печи (рисунок 6).
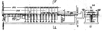
Рисунок 6 – Изменение температуры газов и металла по длине методической печи 1.2 Конструкция пода и транспортирующих устройств Возможны следующие основные конструктивные варианты: 1) сплошной (неканализированный) под с неохлаждаемыми опорами и другими устройствами для транспорта заготовок; 2) канализированный под с неохлаждаемыми или охлаждаемыми транспортирующими устройствами. Конструкции без охлаждения влияют по существу только на величину эффективной поверхности нагреваемого материала. Конструкции, включающие охлаждаемые элементы, отнимают тепло от рабочего пространства и нагреваемого материала. 1.3 Режим нагрева материала и способ выдачи его из печи Укрупнено этот режим может быть определен как трехзонный и двухзонный. При работе печи по трехзонному режиму (рисунок 7) в первой по ходу металла зоне (зоне I или методической) происходит нагрев металла за счет физического тепла продуктов сгорания, которое завершается на границе зон I и II , обозначенной на рисунке 5 цифрой 1 . Так как отдача физического тепла вызывает охлаждение газов, то их температура по длине зоны I заметно снижается.
Рисунок 7 – Схема трехзонной методической печи и ее температурного режима I – III – зоны печи; 0, 1, 2, 3 – границы расчетных зон; t п.н – температура нижней поверхности заготовки (только для зоны III ); точечный пунктир – температура газов, введенных в торце зоны II В зоне II – сварочной, сжигается топливо и на поверхности нагреваемого материала достигается максимальная температура. Выделение тепла при горении в той или иной мере компенсирует отдачу тепла газами, и этим сдерживается снижение их температуры. Однако обычно при введении топлива через торцовые горелки (или форсунки) наблюдается снижение температуры газов от границы 2 к границе 1 и к торцовой стенке, в которой установлены топливосжигающие устройства. Первое обусловлено усиленным отбором тепла более холодными заготовками, поступающими из зоны I в зону II . Второе объясняется тем, что вблизи горелок или форсунок только начинается нагрев газов теплом, выделяющимся при горении. Очевидно, что повышением тепловыделения в начале и конце зоны II путем соответствующего расположения горелок или форсунок можно добиться выравнивания температуры газов по длине всей зоны. Назначением зоны III является выравнивание температуры в объеме нагреваемых заготовок. При движении последних по водоохлаждаемым глиссажным трубам на нижней поверхности заготовок остаются полосы с пониженной температурой (темные полосы). Нахождение заготовок на сплошном поде зоны III позволяет выровнять нагрев нижней поверхности и одновременно уменьшить перепад температуры на толщине заготовок. Двухзонный режим работы методических печей предусматривает нагрев металла в зонах I и II , но исключает выдержку. Любая из печей, изображенных на рисунках 3 – 5, конструктивно обеспечивая возможность трехзонного режима работы, является пригодной и для работы по двухзонному режиму, т. е. с повышением температуры поверхности заготовок до самого момента выдачи их из печи. Большое значение для работы методических печей имеет способ выдачи металла из печи. Различают торцовую и боковую выдачи металла. При торцовой выдаче необходим один толкатель, который выполняет и роль выталкивателя. Для печей с боковой выдачей устанавливают не только толкатель, но и выталкиватель, поэтому такие печи при размещении в цехе требуют больших площадей. Однако с точки зрения тепловой работы печи с боковой выдачей имеют преимущества. При торцовой выдаче через окно выдачи, расположенное ниже уровня пода печи, происходит интенсивный подсос холодного воздуха. Явление подсоса усиливается инжектирующим действием горелок, расположенных в торце томильной зоны. Подсосанный в печь холодный воздух вызывает излишний расход топлива и способствует интенсивному зарастанию подины печи образовавшейся окалиной. В методических печах с нижним обогревом металл проталкивается по водоохлаждаемым глиссажным трубам. 1.4 Глиссажные трубы методических печей Как отмечалось, нагреваемый металл в методических печах с нижним обогревом передвигается по водоохлаждаемым глиссажным трубам. На каждый ряд двигающихся в печи заготовок устанавливают по две продольные глиссажные трубы. Расстояние между ними составляет ~
Рисунок 8 – Глиссажные трубы трехзонной нагревательной печи В пределах высокотемпературной зоны продольные глиссажные трубы опираются на поперечные водоохлаждаемые трубы, расположенные на расстоянии 1 – 1,5 м одна от другой. Концы поперечных труб выведены за пределы печи и прикреплены к вертикальным стойкам каркаса печи. В середине поперечные глиссажные трубы опираются на вертикальную опору, выполненную из пары водоохлаждаемых труб, футерованных снаружи огнеупорным кирпичом. Водоохлаждаемые глиссажные трубы оказывают большое влияние на тепловую работу зоны нижнего обогрева и тепловую работу печи в целом. Расход тепла с охлаждающей водой в методических печах составляет 10%, а иногда и более от всего количества поступающего в печь тепла. Кроме того, глиссажные трубы оказывают значительное охлаждающее действие на металл и препятствует его равномерному нагреву. В связи с этим стремятся выполнить снаружи тепловую изоляцию глиссажных труб, чтобы снизить поступление тепла к стенке трубы и ослабить ее охлаждающее действие. В качестве тепловой изоляции глиссажных труб применяют всевозможные огнеупорные обмазки. Чтобы тепловая изоляция не отлетела, пользуются различными приемами: приваривают металлические прямые и изогнутые штыри, выполняют из огнеупорных масс специальные огнеупорные блоки, которые нанизываются на трубу. Выделяют три перспективные конструкции глиссажных труб: 1) с набивкой огнеупорной массы между шипами, приваренными непосредственно к трубам; 2) с набивными блоками (рисунок 9, а ); 3) со сборными блоками из керамических сегментов (рисунок 9, б ). Потери тепла с охлаждающей водой при использовании набивной на шипы изоляции по сравнению с потерями при неизолированной трубе снижаются в 2 – 3 раза, а при навесной изоляции из сегментов или блоков потери удается снизить в 4,6 – 6,3 раза. Значительная разница в эффективности изоляции объясняется тем, что набивная на шипы изоляция из-за большей массы металла в ней характеризуется значительно более высокой, чем блочная изоляция, средней теплопроводностью. Промышленная проверка срока службы блочной изоляции показала, что для большинства печей, отапливаемых газом, где температура под металлом не превышает 1375о вполне применимы для изоляции подовых труб набивные и сборные шамотные блоки, срок службы которых в указанных условиях составляет от 9 месяцев (в области повышенных температур) до 2 лет (в области пониженных температур). В печах, отапливаемых мазутом, где температура под металлом достигает 1500о , хорошие результаты показали набивные блоки, изготовленные из магнезитовой (магнезитохромитовой) массы, срок службы которых составляет более 9 месяцев.
Рисунок 9 – Изоляция глиссажных труб а – набивные блоки; б – сборные блоки Опыт изоляции труб промышленных печей показал, что при наличии готовых блоков нанесение изоляции по всей печи занимает 5 – 8 часов. После нанесения изоляции печь сразу же может быть поставлена на разогрев по обычному графику. Следует подчеркнуть, что кроме отмеченного выше значительного снижения потерь тепла с охлаждающей водой, нанесение изоляции на трубы в печи сопровождается, как правило, повышением температур на 150 – 200о , что существенно улучшает условия теплообмена металла с печными газами. 2. Методика расчета Рассчитать пятизонную методическую печь с нижним обогревом производительностью Расчет пламенной печи выполняется в следующей последовательности: 1) расчет горения топлива; 2) определение времени нагрева; 3) определение основных размеров печи; 4) составление теплового баланса, определение расхода топлива; 5) расчет вспомогательного оборудования: рекуператоров, горелок и т. п.. 2.1 Расчет горения топлива Состав исходных газов, %: доменный газ – 10,5 СО2 ; 28 СО; 0,3 СН4 ; 2,7 Н2 ; 58,5 N2 ; природный газ – 98 СН4 ; 2N2 . Принимая содержание влаги в газах равным Теплота сгорания газов
|
| Статья прихода | кВт (%) | Статья расхода | кВт (%) |
Тепло от горения топлива . . . . . . . . Физическое тепло воздуха . . . . . . . . Тепло экзотермических реакций . . . . . . . . _____________________ Итого: |
114114 (83, 82) 17948,06 (13, 18) 4080 (3, 00) ________________________ 136142,06 (100, 0) |
Тепло на нагрев металла . . . . . . . . . Тепло, уносимое уходящими газами Потери тепла теплопроводностью через кладку . . . . . Потери тепла с охлаждающей водой . . . . . . . . . . . Неучтенные потери __________________________ Итого: |
59820,2 (43, 94) 56602,83 (41, 16) 3908,5 (2, 87) 13206,16 (9, 70) 2604,43 (2, 33) ________________________ 136142,06 (100,0) |
Удельный расход тепла на нагрев 1 кг металла
кДж/кг.
2.5 Расчет рекуператора для подогрева воздуха
Исходные данные для расчета: на входе в рекуператор
=0о
С, на выходе
=450о
С. Температура дыма на входе в рекуператор
=1050о
С. Расход газа на отопление печи
=5,46 м3
/с. Расход воздуха на горение топлива
м3
/с. Количество дымовых газов на входе в рекуператор
м3
/с. Состав дымовых газов 10,6 % СО2
; 16,8 % Н2
О; 0,8 % О2
и 71,8 % N2
.
Выбираем керамический блочный рекуператор. Материал блоков – шамот, марка кирпича Б-4 и Б-6. Величину утечки воздуха в дымовые каналы принимаем равной 10 %. Тогда в рекуператор необходимо подать следующее количество воздуха 29,8/0,9=33,1 м3 /с.
Количество потерянного в рекуператоре воздуха
м3
/с.
Среднее количество воздуха
м3
/с.
Количество дымовых газов, покидающих рекуператор (с учетом утечки воздуха) равно
м3
/с.
Среднее количество дымовых газов
м3
/с.
Зададим температуру дымовых газов на выходе из рекуператора
=650о
С. При этой температуре теплоемкость дымовых газов
,
![]()
![]()
![]()
![]()
_____________________________
=1462 кДж/(м3.
К)
Теплоемкость дыма на входе в рекуператор (
=1050о
С)
![]()
![]()
![]()
![]()
_____________________________
=1,538 кДж/(м3.
К)
Теперь ![]()
, где
=1,3583 кДж/(м3.
К) – теплоемкость воздуха при
=650о
С.
Решая это уравнение относительно
, получим
=651,3о
С
651о
С.
В принятой конструкции рекуператора схема движения теплоносителей – перекрестный ток. Определяем среднелогарифмическую разность температур для противоточной схемы движения теплоносителей
;
о
.
Найдя поправочные коэффициенты
и
,
, тогда
о
С.
Для определения суммарного коэффициента теплопередачи примем среднюю скорость движения дымовых газов
=1,2 м/с, среднюю скорость движения воздуха
=1,5 м/с.
Учитывая, что эквивалентный диаметр воздушных каналов равен
=0,055 м =55 мм, находим значение коэффициента теплоотдачи конвекцией на воздушной стороне
=14 Вт/(м2.
К).
Учитывая шероховатость стен, получим
Вт/(м2.
К).
Коэффициент теплоотдачи на дымовой стороне находим по формуле
.
Учитывая, что гидравлический диаметр канала, по которому движутся дымовые газы равен
=0,21 м, находим коэффициент теплоотдачи конвекцией на дымовой стороне
=6,4 Вт/(м2.
К),
или с учетом шероховатости стен
Вт(м2.
К).
Величину коэффициента теплоотдачи излучением на дымовой стороне определяем для средней температуры дымовых газов в рекуператоре, равной
о
С.
Среднюю температуру стенок рекуператора принимаем равной
о
С.
Эффективная длина луча в канале равна
м.
При
=850,5о
С находим
=0,05;
=0,035;
=1,06.
.
При
=537,75о
С,
.
Учитывая, что при степени черноты стен рекуператора
, их эффективная степень черноты равна
, находим коэффициент теплоотдачи излучением
Вт/(м2.
К).
Суммарный коэффициент теплоотдачи на дымовой стороне равен
Вт/(м2.
К).
При температуре стенки
=537,75о
С коэффициент теплопроводности шамота равен
Вт/(м.
К)
С учетом толщины стенки элемента рекуператора
=0,019 м находим суммарный коэффициент теплопередачи по формуле
Вт/(м2.
К),
где
и
– соответственно основная поверхность теплообмена и оребренная, м2
.
При
,
Вт/(м2.
К).
Определяем поверхность нагрева и основные размеры рекуператора. Количество тепла, передаваемого через поверхность теплообмена, равно
![]()
кВт.
По следующей формуле находим величину поверхности нагрева рекуператора
![]()
м2
.
Так как удельная поверхность нагрева рекуператора, выполненного из кирпичей Б=4 и Б=6, равна
=10,3 м2
/м3
, можно найти объем рекуператора
м3
.
Необходимая площадь сечений для прохода дыма равна
м2
.
Учитывая, что площадь дымовых каналов составляет 44 % общей площади вертикального сечения рекуператора, найдем величину последнего
м2
.
Принимая ширину рекуператора равной ширине печи, т. е.
=10,9 м, находим высоту рекуператора
м.
Длина рекуператора
м.
2.6 Выбор горелок
В многозонных методических печах подводимая тепловая мощность ( а следовательно, и расход топлива) распределяется по зонам печи следующим образом: в верхних сварочных зонах по 18 – 22%; в нижних сварочных зонах по 20 – 25% и в томильной зоне 12 – 18%.
Распределяя расход топлива по зонам пропорционально тепловой мощности, получим: верхние сварочные зоны по 1,09 м3 /с; нижние сварочные зоны по 1,23 м3 /с, томильная зона 0,82 м3 /с.
Плотность газа 1,0 кг/м3 , расход воздуха при коэффициенте расхода п =1,05 равен 5,46 м3 /м3 газа.
Пропускная способность горелок по воздуху: верхние сварочные зоны
м3
/с; нижние сварочные зоны
м3
/с; томильная зона
м3
/с.
Расчетное количество воздуха определяем по формуле:
;
верхние сварочные зоны
м3
/с;
нижние сварочные зоны
м3
/с;
томильная зона
м3
/с.
Заключение
Технико-экономическая оценка работы методических печей
Широкое применение методических толкательных печей вызвано тем, что эти печи обеспечивают достаточно высокую производительность при невысоком удельном расходе топлива, а также обеспечивают высокий коэффициент использования тепла в рабочем пространстве. Это объясняется наличием методической зоны.
Применение глиссажных труб с рейтерами повышает равномерность нагрева металла (без царапин и холодных пятен) и создает предпосылки для увеличения ширины и длины печи.
Однако все методические печи толкательного типа имеют недостатки, обусловленные невозможностью быстрой выгрузки металла из печи и трудностями перехода от нагрева слябов одного размера к нагреву слябов другого размера. Эти проблемы могут быть решены только при использовании методических печей с шагающим подом.
Список использованных источников
1. Кривандин В.А. Металлургические печи / В.А. Кривандин; профессор, доктор техн. наук. – Москва: Металлургия, 1962 г. – 461 с.
2. Кривандин В.А. Теория, конструкции и расчеты металлургических печей – 2 том / В.А. Кривандин; профессор, доктор техн. наук. – Москва: Металлургия, 1986 г. – 212 с.
3. Телегин А. С. Лебедев Н. С. Конструкции и расчет нагревательных устройств – 2-е издание переработанное и дополненное. Москва: Машиностроение, 1975 г. – 170 с.










;
, 
Вт/(м2.
К)
Вт(м2.
К).

Вт/(м2.
К)
кВт, 
кВт,