Дипломная работа: Проект по монтажу системы отопления двухэтажного коттеджа
|
Название: Проект по монтажу системы отопления двухэтажного коттеджа Раздел: Рефераты по строительству Тип: дипломная работа | |||||||||||||
Содержание Введение 1. Монтаж СТС 1.1 Установка радиаторов 1.2 Монтаж стояков и подводок от них к приборам 1.3 Экономический расчет 2. Описание санитарно - технической системы 2.1 Принцип действия водяных систем отопления с естественной циркуляцией 2.2 Однотрубные системы водяного отопления с естественной циркуляцией 2.3 Однотрубные системы с нижней разводкой 3. Трубопроводная арматура 3.1 Краны регулирующие для систем центрального отопления 3.2 Обратные и приёмные клапаны 3.3 Виды запорной арматуры 4. Сварка 4.1 Принадлежности и инструмент сварщика 4.2 Режим сварки 5. Наполнение и гидравлическое испарение систем отопления 6. Мероприятия по охране труда и требования по безопасности 6.1 Техника безопасности при монтаже трубопроводов 6.2 Техника безопасности при монтаже систем отопления 7. Общие сведения о зданиях в котором монтируется санитарно - техническая система 7.1 Фундаменты 7.2 Стены и перегородки 7.3 Перекрытия 8. Материалы Заключение Литература ВведениеОтопительные установки, обеспечивающие поддержание заданных условий воздушной среды в помещениях при их автоматическом управлении, являются установками кондиционирования воздуха. Поддержание в помещениях наиболее благоприятного искусственного климата соответственно санитарно-гигиеническим требованиям обеспечивается работой отопительных и вентиляционных систем. Искусственный климат достигается отоплением помещений, снабжением их чистым воздухом и извлечением из них отработавшего воздуха, а также созданием определенных скоростей движения воздуха и степени его влажности. Работа отопительно-вентиляционных систем способствует лучшему сохранению самих зданий, которые, будучи плохо отапливаемыми и вентилируемыми, из-за отсыревания, промерзания и деформации строительных элементов быстро разрушаются. Наиболее типичной местной системой отопления является отопительная печь. В ней тепловым генератором служит топливник, в котором происходит горение топлива, теплопроводами служат дымообороты, по которым перемещаются продукты горения топлива (дымовые газы), а нагревательными приборами являются стенки печи, отдающие тепло воздуху помещения. Кроме печей к местным системам относят газовое и электрическое отопление, так как в них получение тепла и передача его воздуху помещения происходят в одном устройстве. При газовом отоплении сжигание газа производится непосредственно в нагревательных приборах, а при электрическом в нагревательных приборах происходит превращение электрической энергии в тепло. 1. Монтаж СТС1.1 Установка радиаторовМинимальное расстояние от верха радиатора до низа подоконной доски должно составлять не менее 50 мм, от низа радиатора до поверхности чистого пола - не менее 60 мм, от поверхности оштукатуренной стены - не менее 25 мм. Высота подоконной ниши должна превышать высоту нагревательного прибора не менее чем на 0,15 м, а высота ниши в глухой стене - не менее чем на 0,25 м. Ширина ниши может быть больше ширины прибора на 0,4 м при подводках напрямую и на 0,6 м - при подводках с уткой. Навеску радиаторов производят только при наличии отделанных поверхностей ниш или стен в местах установки приборов. Процесс навески радиаторов может быть расчленен на три операции. К первой относится подготовка рабочего места, в результате которой кронштейны для радиаторов и хомутик для крепления стояка должны быть установлены и выверены; вторая операция - навеска радиатора на кронштейн (причем без снятия радиатора с тележки или носилок). И, наконец, третья операция - выверка радиатора, при которой его горизонтальное положение выверяют путем совмещения шнура отвеса с ребром средней секции, а вертикальное - совмещением шнура отвесами с центрами радиаторных пробок. Для навески радиаторов рекомендуется следующий набор инструментов и приспособлений: тележка или специальные носилки, стальной метр, отвес со шнуром, слесарный молоток, слесарное зубило, ящик для инструментов. 1.2 Монтаж стояков и подводок от них к приборамМонтаж стояков и подводок производят из заготовок, выполненных в заготовительных мастерских или на монтажных заводах и доставленных к рабочему месту слесаря-сборщика. Перед сборкой стояка сверяется маркировка заготовки с эскизом замерщика или монтажным чертежом. После окончания сборки тщательно проверяют вертикальность стояка - спереди и сбоку; правильность уклонов подводок к радиаторам; зачистку льна резьбовых соединений; прочность крепления труб и радиаторов. При проходе через стены, перекрытия, перегородки трубы заключают в гильзы. Соединение труб в толще стен, перегородок и перекрытий при этом не допускается. При открытой прокладке стояки устанавливают по отвесу с допуском ±2 мм на 1 м длины трубопровода на расстоянии 35 мм от отделанной поверхности стел до оси трубы для труб диаметром до 32 мм включительно и 50 мм с допуском ±5 мм для труб диаметром 40-50 мм. В двухтрубных системах расстояние между осями смежных стояков диаметром до 32 мм должно составлять 80 мм с допускаемым отклонением +5 мм, причем горячие стояки располагают справа. При открытой про-:: кладке стояки и подводки не должны примыкать к стене. При пересечении стояков с подводками к приборам скобы на стояках должны огибать подводки со стороны помещения. При скрытой прокладке допускается устройство стояков без скоб. На стояке должен устанавливаться один хомутик на этаж на уровне 1,5-1,6 м от пола. При длине подводок более 1,5 м их нужно закреплять хомутиками, устанавливаемыми на середине. При скрытой прокладке трубопроводов в бороздах их монтаж следует выполнять до общих штукатурных работ, при этом поверхности борозд должны быть оштукатурены до монтажа. Монтаж двухтрубных стояков и подводок от них на резьбе расчленяют на 6 операций: а) разборка пакета с заготовками на этаже стояк и ввертывание насухо компенсирующих стонов в радиаторные пробки; б) ввертывание в горячий стояк радиаторных подводок на льне и сурике; удаление излишнего льна; ввертывание в обратный стояк левой подводки к радиатору с уплотнением; в) установка горячего стояка на место; соединение насухо подводок с радиаторными сгонами; придание подводкам уклонов; соединение подводок с радиаторными сгонами с уплотнением радиаторных сгонов на льне и сурике; удаление излишнего льна; ввертывание в обратный стояк левой подводки к радиатору с уплотнением; г) установка обратного стояка и соединение левой подводки с радиатором; д) ввертывание правой подводки в обратный стояк и соединение ее с радиатором; придание подводкам уклонов и законтуривание сгонов на "льне и сурике; удаление излишнего льна; переход в следующий этаж; е) выверка стояков в нижележащем этаже с установкой хомутика; соединение стояка с приборами; соединение сгонов на стояках. Монтаж однотрубных стояков и подводок на резьбах также можно подразделить на ряд операций; а) доставка заготовки этаже стояка; навеска и выверка радиаторов; подготовка рабочего места; б) ввертывание компенсирующих сгонов в левый радиатор; в) ввертывание компенсирующих сгонов в правый радиатор; г) установка и выверка узла подводок с присоединением к сгонам насухо; д) соединение подводок на льне и сурике; е) выверка стояка в нижележащем этаже с установкой хомутика и закрепление стояка. Последующие работы выполняют в соответствии настоящим перечнем. Затем производят соединение сгона на стояке. Монтаж однотрубных стояков и подводок от них к приборам на сварке выполняют с применением сварных узлов трех типов. Первый тип имеет длинный опуск и целые подводки применяется при установке в помещениях без перегородок между радиаторами. Второй тип имеет короткий опуск и целые подводки для применения в помещениях перегородками между радиаторами при наличии отступов на стояках. Третий тип имеет длинный опуск и разрезные подводки для применения в помещениях с перегородками между радиаторами при наличии отступов на стояках. Монтаж подразделяют на 8 операций: а) ввертывание радиаторных компенсирующих сгонов в приборы первого этажа; б) установка монтажного узла; соединение его насухо с радиаторными стонами; подготовка радиаторных сгонов; в) вывертывание монтажного узла с образованием стыков на обратных подводках; подгонка нижележащего узла к обратной магистрали и ранее установленному узлу; сварка стыков узлов; законтуривание сгонов на участке стояка, примыкающего к магистрали; г) законтуривание радиаторных сгонов; очистка резьбы от излишнего льна; д) выполнение того же, что и в первой операции, но на втором этаже; е) установка монтажного узла второго этажа и междуэтажного опуска и выверка их; ж) сварка стыков А и Б монтажных узлов; з) то же, что и в четвертой операции, но на втором этаже; укрепление узла хомутиком. 1.3 Экономический расчетПроведение экономического расчета позволяет нам судить о себестоимости спроектированной системы отопления и горячего водоснабжения. В расчете учитывались следующие факторы: стоимость трубопровода используемых диаметров, арматуры, приборов контроля температуры и давления в падающей линии, радиаторов, стоимость котла. Учтены были расходы на монтаж и гидравлическое испытание спроектированной системы. Расчеты были проведены по сметной стоимости 1984 года, затем через коэффициенты 1,54 и 17,97 были приведены к настоящему времени соответственно сначала к 1991 г. и января 2003г. Итоговая себестоимость системы 2-х этажного дома площадью 230 м2 (180м2) включающая выше перечисленные затраты в итоге составила 7430.64 рублей. Таблица – Себестоимость системы теплоснабжения.
Формула расчета (на примере расчета монтажа труб d=25мм): R=l×e1+2×e2=8×1.87+2×0.4=15.76 руб. где l – длина трубопровода, м; e1 – стоимость монтажа 1-го м. трубопровода, руб.; e2 – затраты на оплату труда рабочих, занятых на монтаже трубопровода, руб. 2. Описание санитарно - технической системы2.1 принцип действия водяных систем отопления с естественной циркуляциейПринципиальная схема системы водяного отопления с естественной циркуляцией приведена на рис., где условно показан лишь один нагревательный прибор (Н. п) , соединенный с водогрейным котлом (К ) горячим и обратным трубопроводами (Г. тр . и О. тр ). К высшей точке системы присоединен расширительный сосуд (Р. с ), служащий для вмещения прироста объема воды при ее нагревании, а в данном случае и для удаления из систем воздуха. В настоящее время для зданий со своей местной котельной применяют обычно системы отопления низкого давления, т.е. такие, у которых вода в расширительном сосуде всегда находится под атмосферным давлением.
Рис. Принципиальная схема систем водяного отопления с естественной циркуляцией. В наполненном водой замкнутом кольце котел - горячий трубопровод - нагревательный прибор - обратный трубопровод - котел возникает циркуляция в направлении, указанном стрелками, вследствие того, что вода, нагреваясь в котле, уменьшается в весе и потому вытесняется снизу вверх по трубопроводу более тяжелой охлажденной водой, поступающей из нагревательных приборов. Охлаждение воды в нагревательном приборе, а частично и в трубах обеспечивает сохранение постоянной естественной циркуляции. Давление, под действием которого происходит эта циркуляция, может быть определено, если известна температура, а следовательно, и объемный вес воды в различных точках циркуляционного кольца. Так, например, если пренебречь остыванием воды в трубах и допустить, что в циркуляционном кольце (см. рис) температура изменяется лишь в двух точках, а именно в котле (центре нагрева) и а приборе (центре охлаждения), то действующее давление можно определить, пользуясь следующей формулой:
где h - вертикальное расстояние от центра нагрева до центра охлаждения (от середины высоты котла до середины высоты прибора), в м;
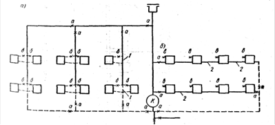
Рис. Схема системы водяного отопления Давление измеряется в В настоящее время применяют значительное число различных схем системы водяного отопления зданий. Однако все эти схемы можно подразделить на две основные группы. Первая группа характеризуется последовательным прохождением воды через нагревательные приборы с последующим охлаждением в них греющей воды, как показано на рис. Такие схемы называют однотрубными. 2.2 Однотрубные системы водяного отопления с естественной циркуляциейОднотрубные системы отопления могут осуществляться с вертикальной (рис) и с горизонтальной (рис) разводкой трубопроводов. Элементы сети в этой системе имеют те же наименования, что и в двухтрубной. Те участки горячего стояка (см. рис), по которым вода проходит, минуя нагревательные приборы, называются замыкающими участками у приборов, а трубы, питающие нагревательные приборы горизонтальной схемы сети, называются горизонтальными ветками.
Рис. Однотрубная система водяного отопления. Как при вертикальной, так и при горизонтальной схемах отдельные ветки сети могут выключаться при помощи кранов а. В зданиях выше четырех этажей краны устанавливают также на каждом стояке вертикальной схемы. Вертикальные и горизонтальные схемы однотрубной системы отопления имеют несколько вариантов, в зависимости от способа присоединения нагревательных приборов к стояку или горизонтальной ветке системы. Эти варианты показаны на рис. Во всех вариантах горизонтальной однотрубной системы каждый нагревательный прибор снабжается краном для удаления воздуха из прибора.
Рис. Варианты присоединения нагревательных приборов к стоякам и веткам однотрубной системы водяного отопления Вариант 1-й вертикальной и горизонтальной систем ввиду отсутствия замыкающего участка для пропуска воды мимо приборов исключает возможность установки кранов для местного регулирования теплоотдачи, поскольку при закрытии крана будет прекращена циркуляция по всему стояку. Вариант 2-й вертикальной системы позволяет выключать из действия один из двух приборов, присоединенных к одному стояку. Такая местная регулировка может применяться, если оба прибора устанавливают в одном помещении. При закрытии крана у одного прибора вся вода пройдет через другой прибор, не имеющий крана. Горизонтальная система не имеет такой схемы. Вариант 3-й вертикальной системы выполняется с установкой между первой и второй секциями радиатора (считая от стояка) специальных поворотных клапанов или кранов, которые позволяют перекрывать нижние ниппельные отверстия секций и тем самым уменьшать теплоотдачу радиатора на 50%. При закрытом кране или клапане вода из стояка проходит только через ближайшую к стояку секцию радиатора. Вариант 4-й обеих систем предусматривает наличие постоянно действующего замыкающего участка у приборов, вследствие чего часть воды всегда проходит мимо приборов. Эта схема позволяет устанавливать регулировочные краны у каждого прибора, поскольку даже при закрытии последних вода пройдет далее по стояку через замыкающий участок. Сравнивая 1-ю и 4-ю схемы, можно усмотреть, что 1-я схема экономичнее 4-й, поскольку она проточная, т.е. в ней вся вода протекает через приборы и тем самым отдает приборам больше тепла, чем при 4-й схеме, где часть воды минует приборы. В то же время, как отмечалось выше, 1-я схема не позволяет устанавливать у приборов регулировочные краны. В целях исключения этого недостатка схемы и соблюдения принципа проточности применяют 5-ю схему, в которой имеются смещенные замыкающие участки у приборов. На их стыке с подводками к приборам устанавливают трехходовые радиаторные краны. При открытых кранах вода последовательно проходит через приборы. При закрытии крана вода, минуя прибор, проходит дальше по стояку через смещенный замыкающий участок.6-я схема объединяет 4-ю и 5-ю схемы. 2.3 Однотрубные системы с нижней разводкойВ последние годы в жилищно-гражданском строительстве широко применяются бесчердачные крыши. В этом случае устройство систем отопления с верхней разводкой затруднительно, поскольку из-за отсутствия чердака горячие магистрали приходится размещать под потолком верхнего этажа в помещениях, что усложняет как устройство самих магистралей, так и их эксплуатацию. Возможно при этом применение двухтрубных систем с нижней разводкой, какие обычно в большей части и применялись. Однако двухтрубные системы как с верхним, так и с нижним распределением теплоносителя не обеспечивают устойчивого теплового режима в помещениях, ими обслуживаемых, что является значительным их недостатком. Однотрубные системы имеют лучший показатель тепловой устойчивости, В то же время они выполнялись всегда с верхней разводкой, что опять-таки усложняло их использование при отсутствии в зданиях чердаков. В связи с этим научно-исследовательские, проектные и монтажные организации искали такие схемы однотрубных систем, которые могли бы быть применены и в бесчердачных зданиях. 3. Трубопроводная арматура3.1 Краны регулирующие для систем центрального отопленияРегулирующие трехходовые радиаторные краны предназначаются для пропуска части или всей воды, минуя нагревательный прибор, по обводному участку в однотрубных системах отопления. В настоящее время различными заводами выпускаются несколько конструкций кранов, значительно отличающихся друг от друга.
Рис. Трехходовой регулирующий кран. Все трехходовые регулирующие краны (рис) имеют корпус с тремя выходами, внутри которого вращается пробка с прорезью или тремя окнами, соединенными между собой. Пробка имеет хвостовик, проходящий через сальниковое уплотнение наружу аналогично уплотнению вентиля. На конце хвостовика, имеющего четырехгранник, укрепляется рукоятка, при повороте которой на 90° происходит поворот пробки. В результате поворотов пробки вода через кран может идти или прямо к нагревательному прибору, или по обводному трубопроводу и одновременно к прибору или мимо его, чем достигается регулировка теплоотдачи прибора. Конструкциями кранов должны предусматриваться фиксаторы положения
Рис. Кран двойной пробки, так как при их отсутствии потребитель не знает, куда идет поток воды. В двухтрубных системах отопления регулировка теплоотдачи нагревательных приборов осуществляется кранами двойной регулировки (рис). Эти краны имеют пробку с прорезью, поворачивая которую можно открыть или закрыть проход теплоносителя к прибору или, установив ее в промежуточное положение, пропустить к прибору часть воды. Эту регулировку осуществляет потребитель. Кроме того, поднимая пробку вверх, можно уменьшить проход теплоносителя через прорезь. Это делается при наладке системы, когда производят ее регулировку. 3.2 Обратные и приёмные клапаныОбратные клапаны устанавливают на водяных трубопроводах (горячей и холодной воды) в тех случаях, когда на данном участке трубопровода движение воды допускается лишь в одном направлении. По своей конструкции обратные клапаны делятся на две группы. К первой относятся обратные подъемные клапаны, по своей конструкции напоминающие вентили без маховика и с укороченным штоком, не выходящим за пределы корпуса клапана (рис). В крышке клапана имеется гнездо, которое служит для направления движения штока и, следовательно, золотника, прикрепленного к нему. Принцип действия клапана основан на том, что вода, идущая под золотник, приподнимает его и проходит через клапан. При движении воды в обратном направлении она прижимает золотник к проходному отверстию с тем большей силой, чем больше ее давление.
Рис. Обратные клапаны: а - подъемный клапан; б - поворотный однодисковый клапан. Обратные клапаны данной группы устанавливают на горизонтальных участках строго вертикально, так как перекос, допущенный при установке клапана, может вывести его из строя. Ко второй группе относятся обратные поворотные однодисковые клапаны, запорным органом которых является шарнирно подвешенный диск. При движении воды под диск он поднимается и пропускает воду, а при движении воды в обратном направлении диск прижимается к седлу и не пропускает ее. Клапаны данной конструкции можно устанавливать как на горизонтальных, так и на вертикальных участках трубопровода при движении воды снизу вверх, причем при установке на горизонтальном участке клапан необходимо ставить строго вертикально. 3.3 Виды запорной арматуры
4. СваркаСваркой называется процесс получения неразъёмных соединений посредством установления межатомных связей между свариваемыми частями при их местном или общем нагреве или пластическом деформировании, или совместном действии того и другого. Сварочный пост - рабочее место сварщика, оборудованное всем необходимым для выполнения сварочных работ. Сварочный пост укомплектован источником питания, электрическими проводами, электрододержателем, сборочно-сварочными приспособлениями и инструментом, щитком или маской. Сварочные посты в зависимости от рода применяемого тока и типа источника питания дуги делят на следующие виды: постоянного тока с питанием от однопостового или многопостового сварочного преобразователя или сварочного выпрямителя. Стационарные посты представляют собой открытые сверху кабины для сварки изделий небольших размеров. В кабине обычно помещают однопостовой сварочный трансформатор или сварочный выпрямитель. Вращающийся преобразователь постоянного тока создает при работе сильный шум, поэтому его лучше размещать за пределами кабины. При питании сварочных постов от многопостовых преобразователей постоянного тока и выпрямителей сварочный ток разводят по кабинам проводами или шинами. В кабине устанавливается рубильник или магнитный пускатель для включения источника сварочного тока. На рабочем столе располагаются специальные приспособления для сборки и зажатия свариваемых деталей, а также ящики для штучных электродов и инструмента. На стенке кабины подвешивают сушильный шкаф для прокалки электродов. 4.1 Принадлежности и инструмент сварщика
Для зажатия электрода и подвода к нему сварочного тока служит электрододержатель. Наиболее просты и удобны в работе электрододержатели пружинного, вилочного и пластинчатого типов (рис). Электрододержатель должен выдерживать без ремонта 8000 зажимов электродов. Щитки и маски изготовляются, материалом для которых служит черная фибра или пластмасса с матовой поверхностью. Масса щитка не должна превышать 0,48 кг, маски - 0,50 кг. Защитные стекла (светофильтры) предназначены для защиты глаз И кожи лица от лучей дуги, брызг металла и шлака. Размер светофильтра - 52 ´ 102 мм. Светофильтр вставляется в рамку щитка или маски. Светофильтр защищают от брызг снаружи обычным оконным стеклом. Прозрачное стекло сменяется по мере загрязнения. Сварочный провод служит для подвода тока от источника питания к электрододержателю и изделию. Электрододержатели присоединяются к гибкому с медными жилами проводу ПРГД или ПРГДО. При отсутствии значительных механических воздействий можно использовать провод АПРГДО с алюминиевыми жилами. Медный провод ПРГД может противостоять воздействию ударных нагрузок, а также трению о металлические конструкции, абразивные материалы. Медный провод ПРГДО и алюминиевый АПРГДО не могут подвергаться значительному механическому воздействию. Длина гибкого провода, к которому присоединяется электрододержатель, обычно равна 2-3 м, остальная часть его может быть заменена проводами с медными жилами и с алюминиевыми жилами. Кабель марки КПРС имеет повышенную гибкость и может в процессе работы подвергаться значительным ударным нагрузкам. Соединение проводов разных марок выполняется муфтами, пайкой или медными кабельными наконечниками и болтами.
Провод, соединяющий свариваемое изделие с источником питания, может быть менее гибким и более дешевым. В этом случае применяют провод марки ПРГ.
Для присоединения к свариваемому изделию провод часто снабжают быстродействующим зажимом, изготовленным из электропроводного металла (меди, бронзы). Зажимы могут быть пружинного или винтового типа (рис). Проводом от источника питания до изделия может служить алюминиевая или стальная шина, уложенная в деревянном кожухе. Сечения проводов выбираются по установленным нормативам для электротехнических установок (5-7А/мм2). Одежда сварщика - куртка и брюки - шьется из брезента, иногда из сукна или асбестовой ткани. Брюки надеваются поверх обуви для предохранения ног от ожогов горячими огарками, образующимися при смене электродов, и брызгами металла. Одежда из прорезиненного материала не применяется, так как легко прожигается нагретыми частицами металла. Все сварщики должны пользоваться брезентовыми рукавицами. При выполнении сварочных работ внутри замкнутых сосудов (котлов, емкостей, резервуаров и др.) сварщиков обеспечивают резиновыми ковриками, галошами, особыми наколенниками, подлокотниками и деревянными подставками. Инструмент электросварщика. При выполнении дуговой сварки необходим следующий инструмент: стальная щетка для зачистки кромок перед сваркой и для удаления с поверхности швов остатков шлака; молоток - шлакоотделитель для удаления шлаковой корки, особенно с угловых швов или швов, расположенных в узкой, глубокой разделке между кромками (рис); зубило; набор шаблонов для проверки размеров швов; стальное клеймо для клеймения швов, выполненных сварщиком; метр, отвес, стальная линейка; угольник; чертилка, а также ящик для хранения и переноски инструмента. 4.2 Режим сваркиПод режимом сварки понимают совокупность показателей, определяющих характер протекания процесса сварки. Эти показатели влияют на количество тепла, вводимого в изделие при сварке. К основным показателям режима сварки относятся: диаметр электрода или сварочной проволоки, сила сварочного тока, напряжение на дуге и скорость сварки. Дополнительные показатели режима сварки: род и полярность тока, тип и марка покрытия электрода, угол наклона электрода, температура предварительного нагрева металла. Выбор режима ручной дуговой сварки часто сводится к определению диаметра электрода и силы сварочного тока. Скорость сварки и напряжение на дуге устанавливаются самим сварщиком в зависимости от вида сварного соединения, марки стали, марки электрода, положения шва в пространстве и т.д. Диаметр электрода выбирается в зависимости от толщины свариваемого металла, вида сварного соединения, типа шва и др. При сварке встык листов толщиной до 4 мм в нижнем положении диаметр электрода берется равным толщине свариваемой стали. При сварке стали большей толщины применяют электроды диаметром 4-6 мм при условии обеспечения полной возможности провара металла соединяемых деталей и правильного формирования шва. Одним из наиболее распространенных источников питания переменного тока является сварочный трансформатор ТСК-500 (рис). В нижней части сердечника 1 находится первичная обмотка 3 , состоящая из двух катушек, расположенных на двух стержнях. Катушки первичной обмотки закреплены неподвижно. Вторичная, обмотка 2 , также состоящая из двух катушек, расположена на значительном расстоянии от первичной. Катушки как первичной, так и вторичной обмоток соединены параллельно. Вторичная обмотка - подвижная и может перемещаться по сердечнику при помощи винта 5 , с которым она связана, и рукоятки 6 , находящейся на крышке кожуха трансформатора. Регулирование сварочного тока производится изменением расстояния между первичной и вторичной обмотками. При вращении рукоятки 6 по часовой стрелке вторичная обмотка приближается к первичной, магнитный поток рассеяния и индуктивное сопротивление уменьшаются, сварочный ток возрастает. При вращении рукоятки против часовой стрелки вторичная обмотка удаляется от первичной, магнитный поток рассеяния растет (индуктивное сопротивление увеличивается) и сварочный ток уменьшается. Пределы регулирования сварочного тока - 165 - 650 А. Последовательное соединение катушек первичной и вторичной обмоток позволяет получать малые сварочные токи с пределами регулирования 40 - 165 А. 5. Наполнение и гидравлическое испарение систем отопленияСмонтированные системы отопления подлежат наполнению водой и гидравлическому испытанию. Наполнение производят снизу вверх через обратный трубопровод. В этом случае и вода и воздух будут двигаться в одном направлении, наиболее благоприятном для удаления воздуха - в сторону расширительного сосуда, вантузов и воздуховыпускных устройств. При медленном наполнении вода будет равномерно подниматься вверх, а ее уровень в нагревательных приборах и вертикальных трубопроводах в каждый период находится в одной плоскости, что способствует хорошему вытеснению воздуха. При быстром подъеме воды стояки могут оказаться заполненными раньше, чем нагревательные приборы, что приведет к образованию в последних воздушных мешков. Системы водяного отопления испытывают гидравлическим давлением, превышающим рабочее на 1 атм и составляющим не менее 3 атм в самой низкой точке. Испытание производится при отключенных котлах и расширительном сосуде. Гидравлическое испытание систем центрального отопления с открытой прокладкой стояков и подводок в зимнее время не производится. Если система удовлетворительно проработала три месяца, ее приемка допускается без гидравлического испытания. Испытание трубопроводов при скрытой их прокладке производят до закрытия борозд, а изолируемых труб-до нанесения изоляции. При гидравлическом испытании применяют проверенные манометры с делениями на шкале через 0,1 атм. Испытание производят до начала малярных работ при помощи ручного или приводного гидравлического пресса. Паровые системы отопления с рабочим давлением до 0,7 атм испытывают гидравлическим давлением, равным 2,5 атм в нижней точке системы, а свыше 0,7 атм - равным рабочему давлению плюс 1 атм, но не менее 3 атм в верхней точке системы. Система водяного или парового отопления признается выдержавшей испытание, если в течение 5 мин. нахождения, ее под давлением падение его не будет превышать 0,2 атм. После гидравлического испытания систему парового отопления проверяют на плотность соединений путем впуска пара, имеющего рабочее давление. Пропуск пара в этом случае из системы не допускается. После испытания систему промывают.д.ля этого в наиболее низкой ее точке устанавливают тройник или муфту сечением не менее 65-75 мм, через которые и производят спуск воды. Промывку следует производить несколько раз холодной водой до максимального ее осветления при спуске из системы. 6. Мероприятия по охране труда и требования по безопасностиПри выполнении электросварочных работ наиболее характерными травмами являются заболевание глаз, поражение током, ожоги, отравление окислами азота и заболевание пневмокониозом. Заболевание глаз вызывается вредным влиянием излучений электрической дуги. Невидимые ультрафиолетовые лучи, испускаемые дугой, вредно действуют на сетчатую и роговую оболочку глаз. Если смотреть незащищенными глазами на свет дуги в течение 5-10 мин, то спустя 1-2 ч после этого появляются боль в глазах, спазмы век, слезотечение и воспаление век. Другие невидимые лучи (инфракрасные), также испускаемые дугой, при длительном действии могут вызвать общее заболевание глаз. Для защиты зрения от вредных воздействий дуги применяют щитки и маски с защитными стеклами, которые ультрафиолетовые лучи совершенно не пропускают, а инфракрасные лучи пропускают лишь в количестве 0,1-3%. Отечественная промышленность выпускает защитные стекла следующих типов: Э-1, Э-2, Э-3 и Э-4, которые применяются при сварочном токе силой соответственно 30-75, 75-200, 200-400 и свыше 400 А. Для защиты от брызг расплавленного металла светофильтр покрывают снаружи прозрачным и защитным небьющимся стеклом. Для предохранения людей, работающих по соседству, от вредного действия лучей сварочной дуги места сварки должны ограждаться светонепроницаемыми щитами, ширмами или кабинами из фанеры или брезента высотой не менее 1,8 м. Для улучшения вентиляции внутри кабины стенки не доводят до пола на 25-30 см. Для уменьшения разности и яркости света стенки кабин рекомендуется окрашивать в матовые светлые тона (серый, голубой, зеленый, желтый) и увеличивать искусственную освещенность рабочего места. Для защиты зрения рабочих, присутствующих при сварке, применяются светофильтры марок В-1, В-2 и В-3. При появлении боли в глазах лица, занятые электросваркой, обязаны немедленно обратиться к врачу, а если медицинский пункт далеко, - промыть глаза 5% -ным раствором питьевой соды. Поражение электрическим током происходит в результате несоблюдения "Правил технической эксплуатации электроустановок потребителей и правил техники безопасности при эксплуатации электроустановок потребителей". Отравление, а также заболевание пневмокониозом вызывается загрязнением рабочей зоны сварщика вредными парами, газами и пылью. При выполнении электросварочных работ выделяются такие вредные вещества, как окись азота, пары металла и пыль. Окислы азота образуются из азота атмосферного воздуха под действием высокой температуры электрической дуги. Окислы азота действуют на слизистую оболочку дыхательных путей и могут вызвать отравление. Симптомы отравления - головная боль, тошнота, потеря сознания. Пыль образуется от окисления паров металла. Около факела сварочной дуги количество пыли значительно превышает предельно допустимую концентрацию. Длительное воздействие этой пыли на организм человека приводит к заболеванию пневмокониозом. Размеры рабочей площадки сварщика и местоположение сварочных агрегатов должны отвечать требованиям безопасности и удобства работы. Площадь рабочей площадки электросварщика должна быть не менее 4 м2, и ширина проходов не менее 1 м. До начала работ электросварщик обязан проверить изоляцию электропровода и электрододержателя; наличие и правильность заземления корпуса сварочного аппарата, свариваемой детали и кожуха рубильника; плотность соединения электропроводов с аппаратом. Расстояние от места производства электросварочных работ до места нахождения легковоспламеняющихся материалов должно быть не менее 10м. 6.1 Техника безопасности при монтаже трубопроводовВ процессе подготовки к монтажу должны быть выявлены участки повышенной опасности выполнения монтажных работ и приняты меры, обеспечивающие безопасные условия труда. Все проходы и проезды очищают от строительного мусора и посторонних предметов для создания возможности свободного и безопасного доступа к рабочим местам. Повышенную опасность представляет монтаж трубопроводов в промышленном строительстве, где в большинстве случаев прокладка трубопроводов выполняется на высоте. Производство работ на высоте допускается только с лесов, подмостей или стремянок. Опорные конструкции и отверстия в перекрытиях и_перегород-ках выполняются до начала монтажа трубопроводов. Пробивку отверстий, необходимых для прокладки трубопроводов, как правило, выполняют строительные рабочие. Если пробивку отверстий приходится выполнять в процессе монтажа, то осуществляются специальные мероприятия по защите рабочих от ушибов падающими обломками стеновых материалов. Монтаж трубопроводов вблизи действующих электрических сетей выполняется только после снятия напряжения. Уложенные на опоры узлы и примыкающие к ним секции трубопроводов должны быть надежно закреплены постоянными средствами крепления. Временное крепление трубопроводов не разрешается. При прокладке трубопроводов нельзя нарушать отдельные элементы несущих конструкций (опор, подвесок или консолей). При направлении слесаря-сантехника для монтажа трубопроводов в особо опасных условиях ему должен быть выдан "Наряд на особо опасные работы", в котором указываются требования техники безопасности их выполнения. Заготовка и обработка труб должна выполняться в заготовительных мастерских. Выполнение этих работ на подмостях, служащих для монтажа трубопроводов, не разрешается. 6.2 Техника безопасности при монтаже систем отопленияПри современной организации производства санитарно-технических работ монтаж систем центрального отопления, как правило, осуществляется с применением радиаторных узлов, блоков отопительных печей, секций калориферов, обвязанных трубопроводами и арматурой, и этажестояков, заранее изготовленных в ЗМЗ или ЦЗМ. При монтаже систем центрального отопления случаи травматизма могут возникнуть при выполнении таких наиболее трудоемких операций, как сверление отверстий под радиаторные кронштейны, разноска радиаторных печей или блоков к местам монтажа и навеска их на радиаторные кронштейны. При выполнении названных операций необходимо сверление отверстий под радиаторные кронштейны выполнять специально обученному слесарю, имеющему удостоверение на право работы с электрифицированным инструментом; слесаря-сверловщика обеспечить индивидуальными средствами защиты от поражения электрическим током; при разноске радиаторных печей или блоков к местам монтажа навешивать их на радиаторные кронштейны; не допускать случайного падения радиаторных печей; для свертывания резьбовых соединений этажестояков иметь трубные ключи, соответствующие диаметру свертываемых труб. По окончании монтажа смонтированная система отопления подвергается испытанию, проведение которого является весьма ответственной и небезопасной операцией. Испытание необходимо проводить в присутствии производителя работ (мастера). В последнее время широко применяется предварительное испытание смонтированных систем сжатым воздухом, при выполнении которого необходимо удалить с места испытания всех посторонних лиц; обеспечить обслуживание компрессора мотористом, имеющим право на выполнение этой работы; поддерживать давление воздуха в испытываемой системе не более 0,07 МПа (0,7 кгс/см²). Для поддержания давления не выше 0,07 МПа (0,7 кгс/см²) устанавливается запломбированный предохранительный клапан, на котором должны быть клейма, указывающие инвентарный номер, рабочее давление, дату испытания и наименование завода-изготовителя. Однако независимо от того, что клапан испытывался на заводе-изготовителе, в каждом отдельном случае перед началом испытания клапан должен быть проверен на "срабатывание" при давлении 0,07 МПа (0,7 кгс/см²). Во избежание засорения клапана во время сбрасывания избыточного давления место подключения шланга от компрессора должно быть рядом с клапанами. При предварительном испытании манометр должен быть проверен, проклеймен и иметь все необходимые надписи со шкалой 0,25 МПа (2,5 кгс/см²); правильность показания манометра необходимо регулярно проверять контрольным манометром. При проверке мест утечки воздуха и при устранении дефектов монтажа необходимо работать в защитных очках со светлыми стеклами. Производить газосварочные и электросварочные работы разрешается только после выпуска воздуха из системы. После устранения дефектов монтажа, выявленных в процессе предварительного пневматического испытания, приступают к гидравлическому испытанию системы отопления, до начала которого необходимо ознакомить всех рабочих, участвующих в испытании, с размещением арматуры и заглушек, а также со способами удаления воздуха из системы, порядком повышения и понижения давления во время испытания; проверить всю установленную арматуру, крепление фланцев, сгонов и надежность временных заглушек; проверить исправность опрессовочного агрегата и манометра; установить дежурных на этажах и проинструктировать их. Испытывать систему нужно в присутствии мастера. Испытательное давление для систем водяного отопления при гидравлическом испытании установлено равным 1,25 рабочего давления, но не менее 0,2 МПа (2 кгс/см²) в самой низкой точке системы; для систем парового отопления с рабочим давлением до 0,07 МПа (0,7 кгс/см²) - 0,25 МПа (2,5 кгс/см²). Повышать и понижать давление на испытываемом участке системы нужно постепенно, не допуская ударов и толчков. При испытании систем парового отопления на плотность нужно остерегаться ожогов. 7. Общие сведения о зданиях в котором монтируется санитарно - техническая системаПо назначению различают здания жилые, общественные и производственные (промышленные и сельскохозяйственные). К жилым зданиям относятся жилые дома, общежития, гостиницы. К общественным зданиям относятся здания для зрелищных мероприятий, социального обслуживания населения (школы, детские сады, больницы, здания учреждений, магазины). Здания должны обеспечивать благоприятные условия для деятельности человека и соответствовать технологическим требованиям для осуществления производственных процессов. Все здания должны обладать достаточной прочностью, долговечностью, огнестойкостью и устойчивостью. Кроме этого они не должны терять слишком много тепла. Прочность здания характеризуется способностью выдерживать внешние воздействия без разрушения и существенных остаточных деформаций. Долговечность здания характеризуется способностью конструктивных частей здания сохранять во времени заданные качества при предусмотренном режиме эксплуатации без разрушений и деформаций. Долговечность элементов здания определяется морозо - и влагостойкостью, био - и коррозионностойкостью. Огнестойкость здания характеризуется пределом огнестойкости материалов и конструктивных элементов, из которых возведено здание. По степени огнестойкости здания делят на пять степеней. Здания с каменными наружными и внутренними стенами, огнестойкими опорами и перекрытиями имеют 1 и 2 степени, здания такой же конструкции, но с трудносгбраемыми перекрытиями - 3 степень, деревянные оштукатуренные здания - 4 степень, а неоштукатуренные - 5 степень. Устойчивость здания характеризуется способностью не разрушаться от каких-либо динамических воздействий (например землетрясение, взрывная волна). Все сооружения со сроком предполагаемой эксплуатации до 20 лет относятся к разряду временных сооружений. Конструктивные элементы здания подразделяются по функциональному назначению на несущие, ограждающие, теплоизолирующие. Возможно совмещение этих функций в одном элементе. Несущие элементы здания воспринимают нагрузки, действующие на них как от массы самих элементов и оборудования здания, так и нагрузки, действующие на них извне. К несущим элементам здания относятся фундаменты, стены, перекрытия, а также колонны, балки, диафрагмы жесткости. Все эти элементы образуют несущий остов здания, обеспечивающий его пространственную устойчивость. В зависимости от вида несущего остова здания различают следующие конструктивные схемы: бескаркасную (нагрузки воспринимаются несущими наружными и внутренними стенами); полнокаркасную (нагрузки воспринимаются системой колонн вместе с горизонтальными балками) и смешанную. В бескаркасных зданиях наружные стены воспринимают вертикальные нагрузки, а поперечные стены и перекрытия - горизонтальные, обеспечивая пространственную устойчивость. 7.1 ФундаментыФундаментом называют нижнюю конструкцию здания, которая предназначена для передачи нагрузки от здания на основание (грунт). Грунты подразделяются на скальные и нескальные. К скальным фунтам относятся породы, залегающие в виде сплошного или трещеновидного массива, к нескальным грунтам относят крупнообломочные, песчаные, глинистые (суглинки и супеси). Ленточные фундаменты выполняют под несущими стенами в виде сплошной лентообразной конструкции из бутовой кладки, либо из сплошных бетонных блоков. Глубина заложения фундамента зависит от глубины промерзания фунта и от свойств фунта, на который опирается фундамент. Ленточные фундаменты могут выполнять роль стен подвального этажа, где размещаются санитарно-технические коммуникации. В этом случае фундаменты и полы подвалов необходимо изолировать от просачивающихся через фунт поверхностных вод, а также от капиллярной грунтовой влаги, поднимающейся вверх. 7.2 Стены и перегородкиВ здании различают наружные стены и внутренние. Наружные стены должны обеспечивать внутри помещений постоянный температурно-влажностный режим. Они должны обладать малой тепло-, влагопроводностью, отвечать требованиям прочности, быть индустриальными в изготовлении и удовлетворять архитектурно-художественным требованиям. По материалу стены различают на кирпичные, мелко - и крупноблочные из легкобетонных блоков, монолитные из керамзито-бетона и многослойные, состоящие из несущих и утепляющих слоев, деревянные и пр. Нижняя часть наружной стены называется цоколь. Цоколь делают несколько толще всей стены, так как он больше чем стена может подвергаться механическим воздействиям и влаге. Верхняя выступающая часть стены называется карнизом. Он служит для напуска крыши с целью предохранения стен от стекающей с крыши воды. Деревянные стены монтируют из бревен или брусов с прокладкой между ними пакли. Остов здания со стенами такой конструкции называется срубом, а каждый ряд бревен или брусов сруба - венцом. Для защиты нижнего венца от загнивания по каменному цоколю предварительно укладывают толь и по нему антисептированную доску. Для более плотного прилегания верхних венцов к нижним в бревнах выбирают с нижней стороны продольные сегментообразные пазы для пакли. Для большей прочности сруба венцы соединяют между собой деревянными шипами. Шипы размещают по длине венцов через 1...1,5 м в шахматном порядке по высоте, а в простенках между окнами - один над другим на расстоянии 150... 200 мм от краев простенка. Угловые сопряжения бревенчатых стен выполняют двумя способами: с остатком "в чашку" или без остатка "в лапу". При рубке стен с остатком снизу каждого бревна на расстоянии 180... 200 мм от его конца выбирается полукруглая выемка, которой это бревно укладывают на нижележащее перпендикулярное к нему бревно. Рубка углов без остатка "в лапу" является более сложной, требует точного и аккуратного выполнения, но при такой врубке лучше используется материал стены и уменьшается ее продуваемость в углах. Сопряжение внутренних стен с наружными при рубке с остатком не отличается от углового, а при рубке без остатка выполняется "ласточкиным хвостом". Рубленые стены отличаются прочностью и при благоприятных условиях сравнительно долговечны, но неэкономичны по расходу древесины и трудоемкости, легко возгораются. 7.3 ПерекрытияПерекрытиями называют горизонтальные элементы здания, разделяющие его на этажи. Перекрытия устраивают: надподвальные, междуэтажные (перекрытия между этажами), чердачные (между верхним этажом и чердаком) и бесчердачные (покрытия). Перекрытия зданий являются важнейшими несущими элементами, воспринимающими нагрузки от пола, оборудования и пр. Перекрытия могут быть из сборных элементов и монолитными. Сборные элементы перекрытия опираются на балки, рамы, фермы (железобетонные, металлические, деревянные) и на несущие стены. Деревянные перекрытия состоят из несущих балок, между которыми по черепным брускам укладывается накат из дощатых щитов, по накату укладывается слой толя, после чего засыпают слоем теплоизоляции (шлак, керамзит). Деревянные перекрытия экономичны, но малоиндустриальны и подвержены гниению. 5.4 Крыша и кровля Крышей называется верхняя часть здания, предназначенная для защиты его от атмосферных осадков, солнечных лучей, ветра. Чердачные крыши состоят из несущих конструкций и ограждающей части (кровли). Несущие конструкции крыши (стропила, прогоны, обрешетка и пр) передают на стены нагрузку от снега, ветра и массы кровли. Пространство между чердачным перекрытием и кровлей называется чердаком. Чердак является местом размещения различного санитарно-технического оборудования и коммуникаций здания: труб центрального отопления, вентиляционных коробов, камер, шахт, машинного отделения лифтов. Отвод дождевой воды с кровли осуществляется по желобам и наружным водосточным трубам в скатных крышах либо с помощью водоприемных воронок и внутренних водостоков с плоских крыш, уклон которых не превышает 1%. Черепичные кровли в последнее время получают широкое распространение. Черепичные кровли огнестойки, долговечны, эксплуатация их обходится сравнительно дешево. Кроме того, почти повсеместно есть сырье, необходимое для изготовления керамической черепицы. Наиболее употребляемыми видами керамической черепицы являются: пазовая штампованная, имеющая продольные и поперечные фальцы; пазовая ленточная, имеющая только продольные фальцы; желобковая. 8. МатериалыВ этот раздел входят стальные трубы из нержавеющей стали Æ40 и 25, марки 08Х17Т. Так же нам понадобится непосредственно сами приборы, которые отдают тепло - радиаторные батареи чугунного типа. Чтобы нагреть воду, которая заполнит эту систему, нужно установить отопительный котёл марки. Так же понадобятся футорки с правой и левой резьбой, заглушки, сгоны нержавеющие, фитинги, контрогайки, уголки бронзовые. Для того чтобы сделать меньше соединений и скруток придётся применить электросварку, электроды для которой подходят марки. Сваривать трубы лучше аппаратом типа ВД406 и проводами к нему типа ПРГД. Так же понадобятся зажимы; в качестве уплотнительного материала можно использовать: лён вычесанный; лента ФУМ; асбестовые прокладки. В данном дипломном проекте проведён расчёт основных сантехнических узлов для двухэтажного коттеджа, разработана сантехническая сеть для этого коттеджа, произведён финансовый расчёт системы отопления, рассмотрены принципы организации работы по охране труда, проведен анализ применения сантехнической системы. Был выяснен принцип работы системы. В рамках настоящей дипломной работы сделан анализ системы отопления, была проанализирована работа отопительного котла, как показатель рентабельности системы отопления, были произведены гидравлические испытания. Был разработан реальный план системы отопления коттеджа. Было выяснено, что в целом реализация проекта по монтажу системы отопления двухэтажного коттеджа, осуществляется в настоящее время в городе Великий Новгород. В будущем будут ликвидироваться котельные, а в домах будет автономное отопление. Литература1. В.М. Рыбаков. Сварка и резка металлов. - М.: Высшая школа, 1977г. 2. Б.А. Журавлёв. Справочник слесаря сантехника. - М.: Стройиздат, 1974г. 3. В.А. Евдокимова. Слесарь сантехник. - Лениздат, 1974г. 4. Ш.И. Каганов. Охрана труда при производстве санитарно - технических работ. - М.: Стройиздат, 1980г. 5. К.С. Орлов. Монтаж санитарно - технических, вентиляционных систем и оборудования. - М.: 1999г. |














