Лабораторная работа: Основы работы с типовой конфигурацией задачи 1С:Бухгалтерия из состава комплекса 1С:Предприятие версии 7.7
|
Название: Основы работы с типовой конфигурацией задачи 1С:Бухгалтерия из состава комплекса 1С:Предприятие версии 7.7 Раздел: Рефераты по бухгалтерскому учету и аудиту Тип: лабораторная работа | ||||||||||||||||||||||||||||||||||||||||||||||||||||||||||||||||||||||||||||||||||||||||||||||||||||||||||||||||||||||||||||||||||||||||||||||||||||||||||||||||||||||||||||||||||||||||||||||||||||||||||||||||||||||||||||||||||||||||||||||||||||||||||||||||||||||||||||||||||||||||||||||||||||||||||||||||||||||||||||||||||||||||||||||||||||||||||||||||||||||||||||||||||||||||||||||||||||||||||||||||||||||||||||||||||||||||||||||||||||||||||||||||||||||||||||||||||||||||||||||||||||||||||||||||||||||||||||||||||||||||||||||||||||||||||||||||||||||||||||||||||||||||||||||||||||||||||||||||||||||||||||||||||||||||||||||||||||||||||||||||||||||||||||||||||||||||||||||
| Курский филиал ВЗФЭИ Лабораторная работа Технология решения учетных задач на ПЭВМ с использованием комплекса "1С:Предприятие" Тема: Основы работы с типовой конфигурацией задачи “1С:Бухгалтерия” из состава комплекса “1С:Предприятие версии 7.7” Подготовлена Чистилиной Е.В. ст. преподавателем кафедры АОЭИ г. Курск 2007 г. Назначение работы : ознакомление с основными возможностями программы и ее использованием в практической работе бухгалтера. Цель работы : изучение технологии автоматизированной обработки задач бухгалтерского учета на примере конкретного предприятия.
Основные понятияКонстанты – представляют собой периодически изменяемые данные. Например: Наименование предприятия, Основная ставка НДС и т.д. Справочники (Субконто) – это списки однотипных объектов, которые используются для ведения аналитического учета, для заполнения документов, и т.д. Перечисления – набор постоянных значений (не изменяемых пользователем). Например: Формы оплаты: наличная, безналичная, бартер. Контрагенты – юридические и физические лица (поставщики, покупатели, учредители и т.д.). Бухгалтерские счета – план счетов в типовой конфигурации соответствующий «Плану счетов бухгалтерского учета финансово-хозяйственной деятельности предприятия». Программа может поддерживать одновременно несколько Планов счетов и вести в них учет – параллельно. Для ведения аналитического учета, к счету добавляется одно или несколько «Субконто» т.е. «Справочник» или «Перечисление». Операции и проводкиОперация – является полным отражением хозяйственной операции произошедшей на предприятии в БУ. Каждая операция может содержать несколько проводок. Типовые операции Для автоматизации ввода часто повторяющихся операций можно использовать Типовые операции. Типовая операция – шаблон документа, минимально-необходимым количеством реквизитов (корреспонденция счетов, в проводках, формулы для расчета сумм и т.д.). Корректные проводки - Для автоматического контроля корреспонденции счетов в проводках, можно составить «Список корректных проводок». При этом каждая новая проводка будет сверяться со «Списком корректных проводок». Документы - Для отражения любых событий произошедших на предприятии можно использовать документы. Документ – это письменное свидетельство совершенной хозяйственной операции, придающее юридическую силу данным бухгалтерского учета. Каждый документ имеет Экранную форму (шаблон), которая заполняется при его выписке, и Печатную форму – которую перед печатью можно просмотреть. Журналы – предназначены для ввода и просмотра: документов, операций, и проводок. Отчеты – используются для получения бухгалтерских итогов, а также другой сводной или детальной информации. Типы отчетов: Стандартные – предназначены для анализа бухгалтерских итогов на уровне счетов, валют, объектов аналитики, различных периодов. Регламентированные – предназначенные для передачи различным контролирующим инстанциям. Специализированные – предназначенные для решения более узких задач, и ориентированные на конкретный раздел учета. ПомощьДля получения помощи при работе с программой можно воспользоваться одной из команд пункта меню «Помощь»: · «Помощь» <F 1 > - выводит помощь по текущему разделу работы с программой. · «Содержание» - для самостоятельного выбора темы помощи. · «Описание» - для выбора описания справочника, документа, отчета. · «Общее описание» - вызов общего описания. · «Путеводитель» - описание работы с программой · «Советы дня» - перечень советов для начинающих пользователей. Для вызова описания кнопок, полей записи, выбора, щелкнуть по кнопке Рассказать про… на панели инструментов, а затем по полю текущего окна. Текст помощи можно распечатать. Для этого в меню: Файл, Печать. Для просмотра текста перед печатью, в меню: Файл, Просмотр. 1. Подготовка системы к работе 1.1 Запуск программы Запуск программы: Пуск/Программы/1С:Предприятие 7.7/1С:Предприятие Работа с программой предусматривает 2 разделенных во времени процесса: настройка (конфигурирование) программы. На этом этапе учитываются особенности работы предприятия. Конфигурация – совокупность настроек программы, которая может быть изменена специальными средствами системы 1С:Предприятие. Готовые конфигурации могут приобретаться отдельно от системы. Непосредственная работа пользователя по ведению учета, которая во многом определяется свойствами конфигурации. Для настройки программы используются режимы Конфигуратор и Отладчик . - Загрузить программу "1С:Бухгалтерия". 1.2 Установка параметров системы В меню: Сервис, Параметры. В окне «Настройка параметров системы», установить следующие параметры: · Закладка «Общие» - установить рабочую дату, и число цифр в представлении даты (желательно “4”). · Закладка «Бухгалтерия» - выбрать «План счетов», задать маску кода счета (##.##.#). · Закладка «Бухгалтерские итоги» - установить период получения «Бухгалтерских итогов» (выбрать текущий квартал текущего года). · Закладка «Журналы» - установить начало и конец интервала видимости журнала (начало текущего года и конец текущего года). · Закладка «Операция» - установить «Расчет суммы операций» - По всем проводкам. Если необходимо чтобы при проведении документа учитывались только корректные проводки установить режим: - Проверять проводки при записи операции . 1.3 Установка бухгалтерских итоговВ меню: Операции, Управление бухгалтерскими итогами. В окне «Управление бухгалтерскими итогами», в поле «по:» установить квартал с которого будут рассчитываться «Бухгалтерские итоги» - т.е. текущий квартал текущего года. Затем щелкнуть по кнопке: Установить расчет . 1.4 Настройка бухгалтерских счетовВ меню: Операции, План счетов. Для создания нового счета в меню: Действия, Новый. С помощью кнопки Печать в окне «План счетов» можно вывести печатную форму Плана счетов. Для печати Плана счетов в меню: Файл, Печать. 1.5 Настройка корректных проводокСписок корректных проводок можно ввести до начала работы. Для ввода списка в меню: Операции, Корректные проводки. Можно дополнять список корректных проводок в процессе работы. Для включения режима контроля в меню: Сервис, Параметры, Операция, установить режим: - Проверять проводки при записи операции . 1.6 Настройка учетной политики Введите данные учетной политики из меню «Сервис» - «Учетная политика» Дата – 01.ХХ.ХХ (первый день текущего месяца, текущего года). Метод определения выручки – по отгрузке База распределения косвенных расходов - сумма прямых затрат «Директ – костинг» - не используется Метод оценки стоимости материалов – взвешенная (исходя из средней) По товарам – ПБУ 18/02 не применяется Затем нажмите кнопку Установить и Закрыть.
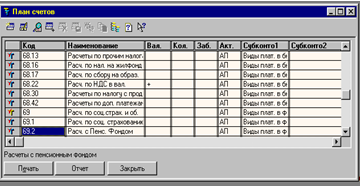
1.7 Общая настройка системы Настройте параметры системы из меню «Сервис» - «Общая настройка» - «Начальные данные»: Валюта – руб. Ед. измерения – шт. Ставка НДС – 18% Без налога с продаж Банковский счет – основной Подразделение – основное Склад – основной Вид договоров – основной На закладке «Режимы» установите флажки: Использовать список корректных проводок Все документы помешать в ЖХО Контроль отрицательных остатков МПЗ Дата запрета редактирования документов – 31.12.2003 Остальные параметры оставить по умолчанию. 1.8 Установка дополнительных параметров системы В меню «Сервис» - «Параметры» установите следующие параметры: На закладке «Общие» установите текущую дату 01.ХХ.ХХ. (1-е число текущего месяца текущего года). На закладке «Журналы» установите интервал журналов с начала года по конец года (01.01.ХХ-31.12.ХХ) На закладке «Бухгалтерские итоги» установите текущий квартал текущего года. Ознакомьтесь с параметрами на других закладках, не меняя параметров, т.е. согласитесь по умолчанию с 12 параметрами, предложенными разработчиками программы. 1.9 Ввод сведений об организации Работа с программой начинается с ввода сведений об организации, при этом переходя от одной вкладки к другой, желательно заполнить все требуемые поля. Введенная информация будет использоваться в дальнейшей работе. При вводе даты удобно использовать Календарь . Вызов: Сервис/Календарь Переход по годам переход по месяцам Текущей датой является системная дата компьютера. Ввести недостающие данные или исправить ошибки можно и позже, вызвав окно Сервис/Сведения об организации. - Заполнить окно Сведения об организации(Сервис/Сведения об организации): Откройте вкладку "Организация" и введите : Дата регистрации: 1-й день текущего месяца, текущего года; название организации: ООО "Оптимед"; полное название: Общество с ограниченной ответственностью "Оптимед"; юридический адрес: 305000 г.Курск, ул. Белинского, 24; почтовый адрес: 305001 г.Курск, ул. Белинского, 24; телефон: 51-12-45 Откройте вкладку "Коды" и введите : ИНН – 7756376589; КПП 463201001, Основной государственный регистрационный номер (ОГРН) 1044637012387, вид деятельности: оптовая торговля, производство и продажа ткани. Откройте вкладку "Банк" и введите: счет № 40702810600000300277; прямые расчеты; банк организации: КБ "Курскпромбанк", г.Курск; корр.счет: 30101810400000000814; БИК: 044583814 для этого нажмите кнопку "Редактировать" напротив реквизита "Основной счет". Адрес банка, 305029. г. Курск, ул. К. Маркса, 53 На закладке «ИМНС» Реквизиты свидетельства о постановке на учет. Серия, номер 46 №000696318, выдан 01.09.2004г. Инспекцией МНС России по г. Курску. Код ИМНС – 4632. На закладке «Налоги». Организация является плательщиком НДС 1.10 Справочники. Создание и выбор элементов Справочники служат для хранения общих и внутрифирменных классификаторов и используются для организации аналитического учета. Количество, название и свойства справочников задаются на этапе конфигурирования. 1С:Бухгалтерия хранит сведения об однотипных объектах в различного рода справочниках. Организованы они в виде таблиц. Для ввода нового объекта используется команда Новый меню Действия или клавиша INSERT или кнопка пиктографического меню Новая строка . В зависимости от объема хранимой информации данные могут быть введены непосредственно в поля таблицы или в специальную форму, вызываемую автоматически. Для сохранения данных надо нажать в конце строки клавишу ENTER или кнопку Записать , при работе с формой кнопку ОК . Инструментальная панель работы со справочниками. Создать новую группу Просмотр Копировать строку История Новая строка Изменить Записать Выбор Пометить на удаление Установка просмотра списка по группам - Продолжить ввод Сведений об организации. Вкладки ИМНС и Налоги пропустить. Вкладка Ответственные лица: Для ввода ФИО руководителя организации нажать кнопку слева от поля ввода (откроется окно справочника Список сотрудников ) и ввести новую запись в справочник: ФИО: Фадеев Евгений Владимирович ИНН: 461701277384 Дата рождения: 22.06.1953г. ПФР: 059-75 1-316-13 Страна ПМЖ:— Россия, код 643 Должность: Генеральный директор Основное подразделение Характер работы: - трудовые отношения установлены Телефон: 5 1 -00-00 Сотрудник является налоговым резидентом На закладке «Начисления з/п» Месячный оклад 15 000 руб. Счет отнесения затрат по з/п 44.3 «Расходы на продажу» и сформировать аналитический учет расходов на продажу - «Заработная плата» Статья затрат по начисленному ЕСН – «ECH» Статья затрат по прочим отчислениям с ФОТ - «Отчисления с ФОТ» На закладке «Налоги и отчисления» Тип вычета на сотрудника- 400 руб. Налоги с ФОТ начисляются На закладке «Начальные данные» Дата начала учета налогов в программе 01.ХХ.200Xг. (1-е число текущего месяца, текущего года) На закладке «Прочее» Паспорт гражданина России 3899 №072344, выдан ОМ №1 УВД г. Курска 23.10.200(X-1)г. Адрес регистрации: г. Курск, ул. С. Перовской, 13 Место рождения - г. Курск, Россия. После ввода сведений о директоре необходимо установить курсор на фамилии директора и нажмите клавишу ENTER для заполнения окна Сведения об организации . 1.11 Константы Наиболее общая информация об организации редко изменяется и хранится системой 1С:Бухгалтерия в виде констант. В режиме 1С:Бухгалтерия можно только изменять значения констант, все другие изменения выполняются в режиме Конфигуратора . Открыть список констант можно в режиме Операции/Константы . На этапе конфигурирования системы любая константа может быть объявлены периодической . В этом случае в списке констант хранится не только ее последнее значение, но и все ранее существовавшие значения с датами их ввода. 1С:Бухгалтерия использует то значение периодической константы, которое соответствует дате совершения хозяйственной операции. Для просмотра истории значения константы необходимо: - Установить курсор в строку с нужной константой; - Нажать кнопку История на панели инструментов окна Список констант и ли Выбрать команду История значения из меню Действия - 1. Открыть список констант (на весь экран). 2. Изменить ширину столбца Наименование для удобного чтения. 3. Найти константу Исполнитель и ввести свою фамилию в качестве значения константы Исполнитель . 4. Просмотреть список констант и определить какие из них являются периодическими. 1.12 План счетов В типовой конфигурации программы 1С:Бухгалтерия содержится план счетов. Система позволяет не только гибко настраивать его, но и вести несколько планов счетов. Настройка выполняется в Конфигураторе . План счетов открывается через меню Операции/План счетов. Кардинальное изменение плана счетов производится в Конфигураторе . Созданные в этом режиме счета и субсчета нельзя удалить или редактировать. Такой счет помечен красной галочкой. Счета без этой пометки редактировать можно. Можно также создавать новые счета, но их код не должен повторять уже имеющиеся коды. В плане счетов указывается два параметра, определяющих вид счета по отношению к балансу: 1. Заб . Признак забалансового счета. Если счет забалансовый, то в графе плана счетов Заб ставится знак +. 2. Акт . Признак активности счета. Он может иметь значения: А – активный счет. П – Пассивный счет. АП – активно-пассивный счет.
Программа 1С:Бухгалтерия предоставляет пользователю гибкую систему ведения аналитического учета. Для обозначения любого рода объектов аналитического учета в программе 1С:Бухгалтерия введен специальный термин – СУБКОНТО . Субконто группируются по видам. Например: конкретный поставщик (Субконто) входит в группу "контрагенты " (вид субконто). Если на счете (субсчете) предполагается ведение аналитического учета, за ним закрепляется один или несколько видов субконто. Программа использует два вида субконто: - Перечисление – устойчивая группа значений, которые задаются на этапе конфигурирования системы. Например вид цены: оптовые, розничные, оптово-розничные. Список этих значений в системе имеется и не подлежит редактированию. - Справочник – создается бухгалтером самостоятельно. Например субконто Список контрагентов включает предприятия и частных лиц: ОАО "Клин", ЗАО "Курскэнерго", ч/п Петров П.П. и др. Для того, чтобы получить более полную учетную информацию о некоторых объектах аналитического учета, необходимо вести их количественный учет . Например, необходимо знать не только, какие товары находятся на складе, но и в каком количестве для этого в графе КОЛ ставится знак плюс +. Программа 1С:Бухгалтерия позволяет вести валютный учет по нескольким видам валют. Счет (субсчет), по которому может учитываться валюта, называется валютным. В плане счетов валютные счета (субсчета) имеют пометку в графе ВАЛ знак +. - 1. Открыть План счетов и развернуть окно на весь экран. 2. Просмотреть все признаки и субконто, закрепленные за счетами. 1.13 Многоуровневые справочники Справочники открываются для редактирования через меню Справочники или с помощью команды Операции/Справочники .
Для каждой группы задается уникальный код (автоматически, но менять его можно) и название. Чтобы открыть группу, надо дважды щелкнуть по значку или выбрать Действия/Следующий уровень или нажать CTRL+¯. Некоторые справочники позволяют создавать дерево групп, то есть группы внутри групп. Щелчком по знаку +(-) можно сворачивать или разворачивать структуру групп.
-1.Открыть справочник Контрагенты создать следующую структуру: Группа - Учредители Группа - Поставщики Группа - Покупатели. Подчиненные справочники Система 1С:Бухгалтерия
позволяет связывать между собой элементы различных справочников. Например, в справочнике Договоры
хранятся номера договоров, заключенных с конкретной организацией ( частным лицом) – элементом справочника Контрагенты
. Говорят, что один справочник подчинен другому. В папку "Учредители " внести: 1. Физическое лицо, директор Фадеев Е.В. Адрес: г. Курск, ул. Косухина, д.24/16, телефон: 38-23-15, ИНН 4634567812, Дата рождения 01.12.60г., Паспорт гражданина России, серия 3899 № 071329, выдан 27.12.1999 ОМ№1 УВД г. Курска. Договор учредительский 2. Физическое лицо, Фадеев В.В., Адрес: г. Курск, ул.Радищева, д.65, кв.13, телефон: 56-30-49, ИНН 4636789123, Дата рождения 22.042.70г., Паспорт гражданина России, серия 3804 № 322025, выдан 15.12.2001 ОМ№1 УВД г.Курска. Договор учредительский. 3. Организация ОАО "Центроблздрав", Адрес: г. Курск, ул. Интузиастов, д.3, телефон 2-14-67, ИНН 4756123485, р/сч 22523100020008054312 в «Газэнергопромбанк» г. Курск, БИК 807213483, к/сч 23457830004003214542. Договор учредительский. В папку "Поставщики " внести организации: 1. ООО "Спецодежда", полное наименование ООО "Специальная одежда". Адрес: г. Курск, ул. Луговая, д.19, т-н: 56-68-11, ИНН 4632025659, р/сч 40203800023004564592 в Курском филиале ООО «Юниаструмбанк» г. Курск, БИК 807235592, к/сч 53123457000000524112. Договор основной. 2. ОАО "Швея", полное наименование ОАО «Швея». Адрес: г. Курск, ул. Яндовищенская, д.3, т-н: 70-21-11, ИНН 4613849657, р/сч 30102700000317843281 в Курском филиале ООО «Москомприватбанк» г. Курск, БИК 706124373, к/сч 12246788000000412334. Договор основной. В папку "Покупатели " внести 1. МУЗ Горбольница №4. Адрес: г. Курск, ул. Семеновская, д.5, телефон: 56-13-21, ИНН: 4612345098, р/сч 20503800000428954392 в «Курскпромбанк» г. Курск, БИК 807205484, к/сч 23457890000000523456. Договор основной. 2. МУП Северный торговый комплекс. Адрес: г. Курск, ул. Димитрова, д.68, т-н: 56-68-11, ИНН 4632025658, р/сч 11414900000009065401 в «Россельхозбанк» г. Курск, БИК 918110595, к/сч 34568990000004123451. Договор основной. 3. МУЗ Городская станция скорой помощи. Адрес: г. Курск, ул.Пионеров, д.6, т-н: 57-77-22, ИНН 5743106767, р/сч 21505001000000017651 в банке «Русский стандарт» г. Курск, БИК 197231614, к/сч 24679001010000523456. Договор основной. Отдельной строкой без образования группы введите контрагента: ОАО «Центральная гостиница». Адрес: г.Курск, ул. Ленина, д.2/4, т-н: 70-20-30, ИНН 6854217856, р/сч 32614200030000487421 в банке «Русский стандарт» г. Курск, БИК 208122725, к/сч 35787000000200614567. Договор основной. Заполнить справочник «Номенклатура» Группа – «Верхняя одежда»; Группа – «Головные уборы» 3. В распоряжении ООО "Оптимед" находятся два склада: склад готовой продукции и основной склад. Добавить в справочник Места хранения недостающие записи. 1.8 Копирование, пометка на удаление Копирование объекта: 1. 2. Выберите пункт Копировать меню Действия или кнопку Копироват ь. 3. Будет создан новый объект, являющийся копией выбранного (за исключение кода и даты). Внесите необходимые изменения. 4. Сохраните изменения (ENTER или ОК) или откажитесь от копирования (ESC). Удаление объекта происходит в два этапа:
1. Выделите объект. 2. Выберите Действия/Пометить на удаление или кнопка Пометить на удалени е. 2-ой этап – физическое удаление выполняется в меню Операции/Удаление помеченных объектов при условии закрытия всех открытых окон. Пометку на удаление можно снять – Действия/Отменить пометку на удаление (или повторное нажатие тех же кнопок или клавиш). - Заполнить справочник Номенклатура (группа Верхняя одежда). ***При вводе числовых значений использовать калькулятор. Код автоматически создается программой.
3. Дополнить справочник Подразделения: Административно-хозяйственный отдел, торговый отдел, основное подразделение. 1.14 Перемещение элементов Для перемещения элементов справочника из одной группы в другую необходимо: 1. Выделить перемещаемый элемент 2. На дереве групп выделить группу, в которую его надо перенести.
3. Подтвердить свое намерение переместить объект. -1. Открыть справочник Сотрудник и и создать следующую структуру Сотрудники: Группы – АХО Группа – Основное подразделение Группа - Торговый отдел 2. Переместить введенные ранее записи об ответственных лицах в группу АХО. 3. Заполнить справочник Статьи затрат
4. Заполнить справочник Статьи издержек обращения
1.1 5 Справочник Сотрудники Каждый справочник имеет свою специфику. Наиболее сложно организован справочник Сотрудники. Работа в нем позволяет вести учет кадров на основании документов и анализировать учетные данные. Вводить новые данные о сотруднике можно как через документ, так и вручную - Оформить поступление на работу новых сотрудников. Выполнить следующие действия: 1. Открыть группу АХО справочника Сотрудники . 2. Создать новый приказ – Приказ о приеме на работу . 3. Внести указанные данные в окно диалога. Приказ № о приеме на работу с датой: 2-е число предшествующего текущему месяца. ФИО Букреева Ирина Федоровна. Справочные данные: принята на должность гл. бухгалтера с окладом 10000 руб. ИНН 4608128751 Дата рождения 13.05.1974 г. № свидетельства ПФР 056-732-812-14 Страна — Россия, код 643 паспорт 38 77 №624319, выдан 31.08.2001 г. ОМ №5 УВД г. Курска Подразделение АХО Характер работы - трудовые отношения установлены Телефон 55 -34-45 Сотрудник является налоговым резидентом На закладке «Начисления з/п» Месячный оклад 10000 руб. Счет отнесения затрат по з/п 25 «Общепроизводственные расходы» и сформировать аналитический учет общехозяйственных расходов - «Заработная плата» Статья затрат по начисленному ЕСН – «ECH» Статья затрат по прочим отчислениям с ФОТ - «Отчисления с ФОТ» На закладке «Налоги и отчисления» Тип вычета на сотрудника- 400 руб. Налоги с ФОТ начисляются На закладке «Начальные данные» Дата начала учета налогов в программе 01.ХХ.200Xг. (дата приёма на работу) На закладке «Прочее» Адрес регистрации: г. Курск, ул. С. Перовской, 15 Место рождения - г. Курск, Россия. 4. Нажать ОК и на вопрос "Провести документ?" ответить положительно. 5. Просмотреть отчет по всем сотрудникам АХО (кнопка По всем ) Проверить наличие приказов с помощью режима Журналы/Кадры. 2. Регистрация хозяйственных операций 2.1 Принципы учета хозяйственных операций Движение средств предприятия учитывается в виде операций и проводок . Операция может содержать несколько проводок. Проводка не существует отдельно от операции. Каждая проводка принадлежит к одной операции. Любые события, происходящие на предприятии, отражаются в документах. Документы , используемые в программе, совпадают с набором реальных физических документов. Каждый документ имеет экранную форму. Большинство из них имеют и печатную форму. Документ может автоматически формировать операцию. Отдельная операция также считается документом специального типа. Документы и операции регистрируются в журналах . Один и тот же документ может быть отображен в нескольких журналах. Результаты анализа бухгалтерских итогов и движение средств представляется в виде отчетов. 2.2 Способы регистрации операций В программе 1С:Бухгалтерия используется три способа регистрации учетной информации: - Использование настроенных документов . Вводится первичный документ, проводки формируются автоматически. - Если нет необходимого документа, операция создается вручную. - Для автоматизации ввода вручную часто используется механизм типовых операций . Пользователь один раз создает шаблон типовой операции, а затем пользуется им при вводе других подобных операций. Для регистрации хозяйственных операций в программе 1С:Бухгалтерия используется журнал операций . Открыть журнал можно разными способами: - Выбрать Операции/Журнал операций . - Выбрать Журналы/Журнал операций - Нажать на панели Команды Бухгалтерии кнопку Журнал операций В журнале операций хранится информация о каждой хозяйственной операции, но видны только те операции, даты которых попадают в интервал видимости . Он составляет текущий квартал, но их можно менять в режиме Сервис/Параметры . Интервал видимости выводится в заголовке окна. Записи в журналах располагаются строго в хронологическом порядке. - 1. Открыть Журнал операций . 2. Определить, каков интервал видимости Журнала операций . 2.3 Структура проводки В журнале операций отражаются операции, формирующие проводки. Структура записи проводки: Номер проводки внутри операции Номер дебетуемого счета Субконто, связанные с дебетуемым счетом Код кредитуемого счета Субконто, связанные с кредитуемым счетов Вид валюты и ее курс Количество субконто
Если на счете ведется валютный или количественный учет, суммы проводки вычисляются автоматически. Двузначный номер журнала Сумма проводки в рублях Описание содержания проводки Сумма проводки в валюте Номера журналов проводок, создаваемых документами, обозначается двумя заглавными русскими буквами, приведенными в пункте 2.9. 2.4 Ручной ввод проводок В Журнале операций для ввода операции вручную: 1. Нажмите клавишу INSERT или щелкните мышью по кнопке Новая строка , или выберите в меню Действия команду Новая – откроется окно новой операции. 2. Последовательно заполните все поля Заголовка операции. Переход к следующему полю удобнее выполнять по клавише ENTER .
Заголовок операции включает: дату, номер операции, сумму (может вычисляться автоматически, в итогах не учитывается), описание содержания операции. 3. Заполните бухгалтерские проводки, они вводятся, копируются и удаляются так же, как и строки справочников. 4. Для записи операции в журнал нажмите кнопку ОК , для отказа от записи – кнопку Закрыть. Сумма операции может быть введена вручную или рассчитана программой. Способ заполнения выбирается на вкладке Операции меню Сервис/Параметры . - 1. Установить способ расчета суммы операции - по всем проводкам . Сервис/Параметры/вкладка Операции. 2. Первой операцией, которую Вам , как главному бухгалтеру, фирмы ООО "Оптимед" надо ввести – формирование уставного капитала (УК). Ввести вручную операцию "Формирование уставного капитала" (Дт75.1 – Кт80 ), используя следующие данные. В соответствии с Учредительным договором учредители должны внести в УК: Фадеев Е.В. - 50 000 руб., Фадеев В.В,- 50 000 руб. При вводе проводок использовать копирование. Задать для каждой проводки номер журнала – УК. Дата операции – 1 –е число текущего месяца текущего года. 2.5 Ввод документа Документы позволяют: - вводить информацию о совершенной хозяйственной операции; - формировать печатную форму первичного учетного документа; - на основе введенной в документ информации автоматически формировать по заранее описанным алгоритмам необходимые бухгалтерские проводки. Однако, не все документы формируют проводки. Для ввода нового документа:
Выберите документ из меню Документы или из меню
2. Заполните форму документа. 3. Завершите ввод документа – кнопка ОК . Если документ порождает операцию, то бухгалтерские проводки будут сформированы автоматически, иными словами документ Увидеть проводки текущей операции в отдельном окне можно, нажав на кнопку Проводки . В Журнале операций проводки можно увидеть, выбрав в меню Действия команду Показать проводки . Границу разделения окна на области можно менять протяжкой. Для того, чтобы отменить команду Показать проводки , выберите ее повторно. - 1. 1-го числа текущего месяца Фадеев Е.В. и ОАО «Центроблаздрав» передали фирме компьютеры. Внести в справочник Основные средства 2 новых элемента. - Заполните справочник "Основные средства", - через меню "Справочник"-"Внеоборотные активы" 1. Внести сведения об основном средстве: Компьютер Pentium 4 Наименование – компьютер Pentium 4; Группа – машины и оборудование Место экплуатации – АХО Основное подразделение Тип ОС – Собственное основное средство Ответственное лицо: Фадеев Е.В. Ставка налога на имущество – 2% Состояние – В эксплуатации Способ поступления – Вклад в уставной фонд Дата приобретения 01 сентября 200Xг. Дата ввода в эксплуатацию 02 сентября 200Xг. Подлежит амортизации - да Выбрать вкладку «Бухгалтерский учет» и внести сведения об амортизации: Первоначальная стоимость: 15000 руб. Срок полезного использ. (в месяцах)- 60 Способ начисления амортизации: По сумме числа лет срока полезного использования. Счет отнесения затрат по начисленной амортизации: 26. 2. Внести сведения об основном средстве: Компьютер Pentium 3 Наименование – компьютер Pentium 3; Группа – машины и оборудование Место эксплуатации – АХО Основное подразделение Тип ОС – Собственное основное средство Ответственное лицо: Фадеев Е.В. Ставка налога на имущество – 2% Состояние – В эксплуатации Способ поступления – Вклад в уставной фонд Дата приобретения 01 сентября 200Xг. Дата ввода в эксплуатацию 02 сентября 200X4г. Подлежит амортизации - да Выбрать вкладку «Бухгалтерский учет» и внести сведения об амортизации: Первоначальная стоимость: 10000 руб. Срок полезного использования (в месяцах)- 60 Способ начисления амортизации: По сумме числа лет срока полезного использования. Счет отнесения затрат по начисленной амортизации: 26. Оформить поступление ОС "Компьютеры" с помощью соответствующего документа, через меню "Документы"- Учет ОС " – "Поступление ОС". Поставщик: ОАО "Центроблздрав" Договор: Основной договор Номенклатурный номер: 0000000001 (Pentium 4) Стоимость компьютера – 15 000 рубл. Поставщик: Фадеев Е.В. Договор: Основной договор Номенклатурный номер: 0000000002 (Pentium 3) Стоимость компьютера – 10 000 рубл. Ввести компьютеры в эксплуатацию c помощью соответствующего документа: "Документы"- Учет ОС " – "Ввод в эксплуатацию" ( для каждого компьютера по отдельности). (Дата ввода 2-е число текущего месяца) 4. 1- го числа текущего месяца текущего года Фадеев Е.В. внес в кассу 50 000 руб. в счет взноса в УК. Использовать документ "Приходный кассовый ордер" для ввода этой операции, корр. счет – 75.1. 2.6 Документ в журнале операций Документ, введенный в Журнал операций , можно редактировать. Способы открытия документа: - выделить документ и нажать ENTER ; - дважды щелкнуть по строке документа; - выбрать команду Действия/Документ/Открыть документ ; - нажать на инструментальной панели кнопку Открыть документ .
Проведенный документ можно сделать не проведенным: Действия/Документ/Сделать не проведенным. После выполнения этой операции все проводки документа удаляются, а со значка документа убирается "галочка" - признак, что документ проведен. Для того, чтобы провести не проведенный документ, откройте его и заново сохраните – проводки будут восстановлены. Проводки, сформированные документом, можно только просматривать. - 1. Сегодня 2- е число текущего месяца текущего года.. Изменить рабочую дату. 23. Используя документ Расходный кассовый ордер перечислить сегодняшним числом деньги из кассы на р/счет 50 000 рубл), корр. Счет – 51. 2.7 Журналы документов
Для вызова остальных журналов используется меню Журналы или команда Операции /Журналы документов . Журналы документов используются для:
Просмотра проводок Открытия операции Быстрого поиска Пометки на удаление Редактирования документа Ввода нового документа
- 1. Открыть Общий журнал документов , проанализировать записи, выяснить, какие из введенных документов не сформировали проводки. 2. В каких журналах документов отражаются приходные и расходные ордера? 2.8 Печать документов Введенный документ в любое время может быть распечатан, если конфигурацией предусмотрено наличие печатной формы. Есть документы, которые печатной формы не имеют. Для того, чтобы получить распечатку: 1. Откройте документ. 2. Нажмите кнопку Печать . Откроется печатная форма документа. 3. 4. Если что-либо Вас не устраивает, выберите в меню Файл команду Параметры Страницы и измените установки.
6. Закройте окно печатной формы и окно документа. 2.9 Введите следующие документы: 1.
2. С помощью «Действия» - «Ввести на основании» введите счет – фактуру №184/12т от 10.ХХ.ХХ, выставленную Газэнергопромбанком. 3. Из главного меню «Документы» - «Общего назначения» - «Услуги сторонних организаций» введите Акт на выполненные услуги гостиницей «Центральная» по сдаче помещения в аренду №798 от 30.ХХ.ХХ г. на сумму 7080 руб. с учетом НДС.
4. С помощью «Действия» - «Ввести на основании» введите Счет – фактура полученная №798 от 30.ХХ.ХХ, выставленную от гостиницы «Центральная».
5. Из главного меню «Документы» - «Ввести операцию вручную» введите операцию по принятию НДС к зачету на сумму 15 руб. 25 коп. за освидетельствование подлинности подписей (дата 10 –е число текущего месяца, текущего года)
6. Из главного меню «Документы» - «Зарплата» - «Начисление зарплаты» произведите начисление заработной платы от 30.ХХ.ХХ Фадееву Е.В. – 15000 руб. Букреевой Ирине Федоровне – 10000 руб. 7. Регламентная операция по начислению налогов с ФОТ (расчет ЕСН) от 30.ХХ.ХХ г. Меню «Документы» - «Регламентные» - «Закрытие месяца». Необходимо установить флажок только на пункте «Начисление налогов с ФОТ». Затем нажмите кнопку ОК
8. Начислить взносы в Фонд Социального страхования 0,2 % от ФОТ (у нас начислено 6 руб.). Меню «Документы» - «Ввести операцию вручную».
Если при вводе документа Вы ошиблись и не можете сразу исправить ошибку, используйте функцию удаление документов. Для этого в журнале хозяйственных операций (Меню «Журналы» - «Журнал операций») подведите курсор к документу, который хотите удалить и стрелкой мыши нажмите пиктограмму с красным крестиком на панели команды бухгалтерии «удаление помеченных объектов» или Меню «Действия» «Пометить на удаление». Выберите «ОК» в диалоговом окне, тогда программа будет ждать подтверждения пометки на удаление. Для окончательного удаления документа необходимо закрыть все документы (окна) и из главного меню выбрать пункт «Операции» - «Удаление помеченных объектов». Если Вы действительно хотите удалить помеченные документы, выполните сначала команду «Контроль», а затем «Удалить». Если Вы ошиблись при вводе в дате документа и уже провели документ, то необходимо подвести курсор в ЖХО на документ, щелкнуть правой кнопкой мыши и выбрать команду «Сделать документ не проведенным». Войти снова в документ и изменить дату. Сделайте его вновь проведенным, нажав «ОК» или «Провести». После того как Вы выполнили все предложенные задания, необходимо проверить правильность и полноту ввода операций и документов. Из главного меню «Отчеты» - «Оборотно-сальдовая ведомость» - выберите период с начала года по 30.ХХ.ХХ г., поставьте флажки в окнах «Данные по субсчетам и субконто» и «Развернутое сальдо». Сформируйте оборотно-сальдовую ведомость и сравните с исходными данными. Если конечные остатки на 30.ХХ.ХХ г. совпадают с условием то Вы можете приступать к следующим заданиям. Если же Вы обнаружили какие-нибудь расхождения между вашими остатками и остатками условия задачи, то необходимо вернуться и исправить ошибки. Для оценки правильности заполнения документов и операций можно открыть Меню «Журналы» - «Журнал операции». Установив период с начала года по 30.ХХ.ХХ. 2.10 Журнал проводок Журнал проводок предназначен для просмотра списка проводок, принадлежащих разным операциям. По каждой проводке отражается полная информация. Структура проводки в Журнале проводок дополнена информацией об операции, которой принадлежит проводка: дата – дата операции, номер документа – номер операции, № - номер проводки внутри операции, содержание проводки – дополнительная информация, характеризующая проводку внутри операции, номер Журнала. Журнал проводок позволяет разделить проводки по принадлежности к журналам, указанным в проводке. Для разделения журнала достаточно поставить флажок Разделять по номерам журналов. Для каждого журнала в Журнале проводок создается отдельная вкладка. Номера журналов, создаваемые документами: БК – банк, касса ВУ – валютный учет ЗП – заработная плата МТ – материалы НА – нематериальные активы ОС – основные средства ТВ – товары ФР – финансовые результаты - Открыть Журнал проводок, проверить наличие сделанных проводок и добавить следующие проводки в соответствии с таблицей, приведенной ниже: Журнал операций с 01.ХХ.ХХ по 30.ХХ.ХХ
Расшифровка сальдо по счетам: Для этого выберите главное меню «Отчеты» - «Оборотно-сальдовая ведомость по счету» укажите необходимы номер счета и рассматриваемый период и нажмите кнопку «Сформировать.» Оборотно-сальдовая ведомость по счету: 19.3 за 3 Квартал 2004 г. ООО "Оптимед"
Оборотно-сальдовая ведомость за 3 Квартал 2004 г. ООО "Оптимед"
Задание 7. Введите изменения кадрового состава ООО «Оптимед» согласно Журнала регистрации приказов по кадрам. В программе нумерация приказов ведется раздельно по приему и по увольнению сотрудников. Журнал регистрации приказов за 20ХХ г. по ООО «Оптимед»
Справочные данные по Брынцеву О.А. ИНН 463215264578 Дата рождения 28.12.1969 г. № ПФР 056-283-731-16 Вычеты по НДФЛ на сотрудника 400 руб. Имеет дух несовершеннолетних детей. Вычеты на одного ребенка 300 руб. Паспорт 39 78 № 639817 Выдан ОМ № 3 УВД г. Курска 20.05. 2002 Проживает (регистация) 305029 г. Курск ул. Никитская д. 7 кв. 37 Для ведения списка сотрудников предусмотрен справочник «Сотрудники». Справочник используется как для выписки первичных документов, так и для ведения аналитического учета по счетам 70 и 71. Для ввода в справочник информации о новом сотруднике или изменении информации о сотрудниках, уже внесенных в список, рекомендуется использовать документы типовой конфигурации – кадровые приказы. Документы по учету кадров не формируют бухгалтерские операции, а служат для ввода и редактирования информации в справочнике «Сотрудники». В типовую конфигурацию включены следующие документы: - приказ о приеме на работу; - приказ о кадровых изменениях; - приказ об изменении оклада; - приказ об увольнении. Прием на работу новых сотрудников заполняется из главного меню «Документы» - «Зарплата» - «Приказ о приеме на работу»
Увольнение сотрудника выполняется из главного меню «Документы» - «Зарплата» - «Приказ об увольнении»
Для просмотра документов кадрового учета используется главное меню «Журналы» - «Кадры». Задание 8. Формирование и печать платежных поручений Прошел один месяц работы ООО «Оптимед», была начислена заработная плат, пришло время ее выплатить. Для этого необходимо не только начислить налоги, но и уплатить их в бюджет. Уточним суммы налогов, причитающихся к уплате, для этого: Сформируйте оборотно – сальдовую ведомость по счету 68 из меню «Отчеты» - «Обортно - сальдовая ведомость по счету» за 4 квартал 20ХХ года и ознакомьтесь с кредитовым сальдо, поставьте при этом флажок «По субсчетам». Из меню «Документы» - «Платежные документы» - «Платежное поручение» и введите все все необходимые реквизиты без сокращени, иначе его не пимут в банке. Справочные данные для заполнения платежного поручения. Уплата налогов. Получатель УФК по Курской области (ИМНС РФ) по г. Курску ИНН/КПП 4632012456/463201001 Р/сч 10101810600000010001 Банк ЕРКЦ ГУ Банк России по Курской области Местонахождение банка г. Курск БИК 043807001 К/сч нет Код БК (бюджетной классификации)
Статус Составителя – 01 ОКАТО (общероссийский классификатор административно-территориальных округов) – 38401000000 ВИД платежа - электронный Очередность платежа – 3 (налоги) Основание платежа - ТП (текущие платежи) Дата – 15.ХХ.ХХ (последний срок платежей от ФЗП) Тип платежа – НС (налоги и сборы) Период – МС 09.20ХХ (означает, что Вы платите налоги за сентябрь 20ХХ г.) Запишите документ. Нажмите кнопку Печать и выведите платежное поручение на печать. Посмотрите и проверьте правильность и полноту заполнения всех реквизитов. Закройте печатную форму. Выполните команду ОК. В журнале операций документ будет записан, однако проводок по нему не будет, т.к. Вы можете сделать много платежных поручений, но это не означает, что в банке их примут. Проводка будет сформирована лишь после получения выписки из банка и формирования ее в программе.
Посмотрите сальдо на 05.ХХ.20ХХ г. по счету 69. Из меню «Отчеты» - «Оборотно-сальдовая ведомость по счету», поставьте при этом флажок «По субсчетам». Сделайте еще 7 платежек соответственно кредитовому сальдо по 69 счету. Используйте команду бухгалтерии «копировать строку» или F9, предварительно подведя курсор на копируемый документ в Журнале операций. Справочные данные для уплаты отчислений по счету 39.11 отчисления С ФОТ. Не является уплатой налога. Получатель Курское региональное отделение Фонда социального страхования (КРОФСС) ИНН/КПП 4629027029/463201001 Р/сч 4040281030000000007 Банк ГРКЦ ГУ Банк России по Курской области Местонахождение банка г. Курск К/сч нет Не указывать в тексте сумму НДС Задание 9. Регистрация хозяйственных операций Введите хозяйственные операции за отчетный 4 квартал 20ХХ года
Задание 10. Регистрация хозяйственных операций по расчетам с персоналом по заработной плате Из главного меню «Документы» - «Зарплата» - «Начисление зарплаты» произведите начисление заработной платы за октябрь.
Проведите регламентная операция по начислению налогов с ФОТ (расчет ЕСН) Меню «Документы» - «Регламентные» - «Закрытие месяца». Необходимо установить флажок только на пункте «Начисление налогов с ФОТ». Затем нажмите кнопку ОК. Дата операции последний день месяца. |
||||||||||||||||||||||||||||||||||||||||||||||||||||||||||||||||||||||||||||||||||||||||||||||||||||||||||||||||||||||||||||||||||||||||||||||||||||||||||||||||||||||||||||||||||||||||||||||||||||||||||||||||||||||||||||||||||||||||||||||||||||||||||||||||||||||||||||||||||||||||||||||||||||||||||||||||||||||||||||||||||||||||||||||||||||||||||||||||||||||||||||||||||||||||||||||||||||||||||||||||||||||||||||||||||||||||||||||||||||||||||||||||||||||||||||||||||||||||||||||||||||||||||||||||||||||||||||||||||||||||||||||||||||||||||||||||||||||||||||||||||||||||||||||||||||||||||||||||||||||||||||||||||||||||||||||||||||||||||||||||||||||||||||||||||||||||||||||


















