Курсовая работа: Деревообработка. Комбинированные столярные верстаки на жестком каркасе
|
Название: Деревообработка. Комбинированные столярные верстаки на жестком каркасе Раздел: Промышленность, производство Тип: курсовая работа | |||||||||||||||||||||||||||||||||||||||||||||||||||||||||||||||
Министерство образования Российской Федерации Магнитогорский государственный университет Технологический факультет Кафедра художественного проектирования Курсовая работа Тема: Деревообработка. Комбинированные столярные верстаки на жестком каркасе Магнитогорск 2007г. Введение Социальная значимость: Столярный верстак представляет особую социальную значимость в технологическом обучении школьников. Так как является одной из основ учебно-материальной базы школы в ее практическом аспекте. Для этого мы, на основе существующих аналогов и достижений отечественной промышленности и современных тенденций в технологическом образовании проектируем столярный верстак, отвечающий всем эргономическим, физиологическим, гигиеническим требованиям. столярный версток проектный Предпроектный анализ Верстак состоит из крышки 3 (верстачной доски) и основания (подверстачья). Верстачная доска оборудована тисками передними (поперечными) 2 и задними (продольными) 5. Но верстачной доске вблизи ее переднего ребро имеется ряд отверстий, предназначенных для установки деревянных или металлических упоров. Вдоль верстачной доски (с задней стороны) имеется лоток 6, в котором размещается мелкий инструмент, необходимый для работы. Основание 1 состоит из стоек, связанных между собой брусками. В некоторых верстаках в подверстачье оборудуют шкаф для хранения инструмента и материалов. На верстаке выполняют различные столярные работы: обрабатывают доски, бруски, детали длиной до 3 м, собирают отдельные элементы изделий. Передние и задние тиски предназначены для зажима в них обрабатываемых элементов. Передние тиски имеют зажимной винт и подкладочную доску 7. Задние тиски 5 с коробкой передвигаются с помощью винта. В гнезда 4, имеющиеся в верстачной доске и в задней зажимной коробке, вставляют упоры 10, между которыми укладывают в горизонтальном положении обрабатываемый материал. Вращением винта задних тисков материал зажимают. Обычно упоры располагаются ниже плоскости обрабатываемой древесины, с тем, чтобы инструмент их не задевал. Для лучшего удерживания обрабатываемого материала на верстаке в упоре, примыкающем к древесине делается насечка. В гнезде упор держится с помощью пружины. При обработке материала в вертикальном положении его зажимают либо в передних, либо в задних тисках. Для обработки оконные створки, дверные полотна, форточки укладывают между двумя гребенками и зажимают задними тисками. Основание делают из древесины хвойных пород,
Рис.1 - Столярный верстак. а верстачную доску (крышку) — из древесины твердых лиственных пород: березы, дуба, бука, ясеня. Верстачная доска имеет толщину 60...70 мм и ширину 400...500 мм. По росту верстак подбирают следующим образом: столяр должен встать около верстака и опереться на него ладонями; если в выпрямленном состоянии столяр без затруднений опирается на верстак, то он подобран правильно. Верстак должен быть закреплен на рабочем месте, а инструменты располагаться так, чтобы ими было легко и удобно пользоваться. При эксплуатации верстака надо следить за его исправностью. Верстачная доска должна быть ровной, без перекосов, так как на перекошенной доске трудно выполнять точную работу. Тиски должны прочно зажимать обрабатываемый материал, а болты, скрепляющие верстак, должны быть хорошо затянуты. Клинья должны входить в гнезда плотно, но не слишком туго, чтобы не выколоть их края, причем гнезда должны иметь одинаковый размер, чтобы клин можно было вставить в любое гнездо. Винты делают обычно металлическими, реже деревянными для плавного движения винты и ходовые части верстака периодически смазывают. В нерабочем состоянии винты рекомендуется держать в слегка затянутом состоянии для повышения долговечности верстак после изготовления покрывают олифой. Не следует устанавливать его вблизи отопительных приборов и ставить на него горячие предметы, о также подвергать увлажнению. При выполнении работ, которые могут повредить верстак (пиление, долбление, сверление резание стамеской), необходимо под обрабатываемые элементы положить доску.
Столярный верстак на жестком каркасе.
Комбинированный столярно-слесарный верстак на жестком каркасе. Анализ аналогов в проектном анализе столярных верстаков, оставляет нерешенные проблемы; эргономического характера – не соответствие антропометрическим требованиям, физиологическим особенностям данной возрастной группы; технологического и экономической целесообразности изготовления верстаков без использования современных материалов. Не учитываются задачи универсальности, т.е. возможности работы, как в младших классах, так и классах старшего звена. Из формулированных проблем предполагается необходимость решения в курсовом проекте, главной проблемы создания универсального и технологического проекта верстака… Анализ аналогов В решении задач трудового обучения большую роль играет учебно-материальная база. Формы ее разнообразны: кабинеты ручного труда в I— IVклассах, школьные учебные мастерские межшкольные мастерские в V—VП классах, учебные цеха (участки) и межшкольные учебно-производственные комбинаты в VIII—ХIклассах. Остановимся подробнее на учебно-материальной базе трудового обучения в V—VIIклассах. Наиболее распространенной формой организации обучения в V—VIIклассах по основным разделам программы, связанным с изучением техники, являются школьные учебные мастерские. Они должны отвечать ряду требований: санитарно-гигиенических, безопасности труда, организации учебного процесса. Существуют различные типовые проекты школ. В связи с этим учебные мастерские школ могут отличаться друг от друга некоторыми особенностями. Так, мастерские могут находиться непосредственно в здании школы или в отдельном здании около школы. Те и другие бывают универсальными или специализированными. При размещении мастерских в отдельном здании достигаются некоторые преимущества: возникающий в мастерских производственный шум не мешает проведению занятий в классах; здесь, как правило, выделяется достаточное место для хранения материалов и готовой продукции, сосредоточивается в одном месте вся материальная база трудового обучения — мастерские, кабинеты обслуживающего труда, рабочие комнаты для трудового обучения младших школьников, некоторые кабинеты для проведения трудового обучения в старших классах.
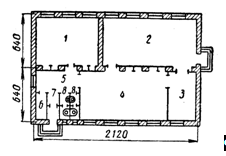
Рис.1 - План школьных мастерских: 1 кабинет обслуживающего труда; 2 — столярное отделение; 3 –инструментальная 4 — слесарно-механическое отделение; 5— вестибюль; 6 — раздевалка; 7— тамбур; 8—туалет. Комбинированные мастерские занимают одно помещение размером до 90 м² и предназначены для выполнения всех видов работ учащимися (обработка древесины, металлов вручную и на станках, электромонтажные работы).Универсальные мастерские по сравнению со специализированными позволяют более рационально и, следовательно, экономически эффективно использовать учебные площади. Однако с точки зрения методики трудового обучения они менее удобны.
Рис.2 Примерные минимальные нормы расстояний между оборудованием: 1— по фронту; 2 — между тыловыми сторонами; 3 — фронтом друг к другу; 4 — в затылок. Расстояние а) для малогабаритного оборудования — 500 мм, для среднегабаритного — 600 мм, для крупногабаритного - 800 мм Примерные нормы расстояний, мм Ширина проходов между торцами станков или верстаков 800мм Ширина проходов между рядами 1200мм Ширина проезда в центре мастерско.2000мм Расстояние от стены или колонны до тыльной стороны станка 50мм Расстояние до другого станка 800— 1000мм В зависимости от конфигурации помещения и вида освещения применяется фронтальная и линейная расстановка оборудования.
Рис.3 Варианты расстановки оборудования: а – фронтальная, б – линейная. Поперечное расположение верстаков к проходу: в – в затылок, г – попарно по фронту. Клаузуры Графический поиск вариантов решения проектной проблемы.
Рис.4
Рис.5 - Формулировка проектной концепции Основная проектная концепция – универсальность, практичность, комфортабельность.
Рис.6 Проектное предложение.
Рис.7
Рис.8 Название: «Верстак комбинированный» Таблица.1.Спецификация
Концептуальное обоснование: Функциональное назначение изделия – верстак учебный; Миссия – обучение навыкам работы с деревом и металлом; Портрет потребителя – учащиеся V– XIклассов; Проектная проблема – создание универсального верстака; Проектная идея – многофункциональность; Проектный образ – верстак комфортабельный. Эргономическое описание. Данное проектное предложение рассчитано на широкий круг потребителя для школьных мастерских среднего и старшего звена. Основные параметры комбинированного верстака: очень важно отрегулировать оборудование по высоте. Известно, например, что работающий может сохранить правильную позу в процессе слесарной (столярной) работы, если тиски располагаются на такой высоте, что, поставив на них локоть, можно коснуться подбородка выпрямленными пальцами поднятой вверх руки. Большое значение для работы имеет нормальное освещение. Лучше всего работать при естественном освещении; однако в осенние и зимние периоды приходится применять и искусственное освещение. При этом исходят из нормативов, разработанными врачами – гигиенистами: освещенность рабочего места должна быть в пределах 100…200 лк. На трудоспособность учащихся влияет производственный шум, которым сопровождается работа в мастерских. Температура воздуха в слесарной мастерской должна быть - 16…18 С, в столярной – 15 17 С. Говоря о факторах внешней среды, нельзя не вспомнить о цветовом оформлении школьных мастерских. Многими исследованиями установлено, что правильным подбором цветов для оформления помещений и оборудования можно содействовать созданию бодрого настроения. В хорошо оборудованной и со вкусом оформленной мастерской складываются благоприятные условия для воспитания культуры труда и эстетического воспитания подростков. Экономическое обоснование В моем проекте используются доступные материалы: профиль металлический и древесина (или ДСП). Крепеж верстака позволяет заменять износившиеся детали верстака. Простая и прочная конструкция каркаса позволит долго его эксплуатировать. Столешницы с легкостью заменяются, так как они комбинированные и просты в исполнении. Таблица.2.
Список литературы 1) Крейдлин Л.Н Столярные, плотничные, стекольные и паркетные работы: Учебник. – М.: Академия: ИРОПО, 1999. 2) Крейдлин Л.Н, Столярные работы: Учебник для сред. проф. – тех. Училищ. 4 – е изд. перераб. доп. – М.: Высш. школа, 1982. 3) Григорьев М.А. Материаловедение для столяров и плотников: Учебник для сред. проф. тех. Училищ. /Профтехобразование/, 1981. 4)Тхоржевский Д.А. Методика трудового обучения с практикумом: Учебное пособие для пед. инст. и училищ. – М.: Просвещение, 1987. 5) Кругликов Г. И. Методика преподавания технологии с практикумом: Учебник. – М.: Академия, 2002. |










