Учебное пособие: Контроль за разработкой нефтяных и газовых месторождений геофизическими методами
|
Название: Контроль за разработкой нефтяных и газовых месторождений геофизическими методами Раздел: Рефераты по геологии Тип: учебное пособие |
ФЕДЕРАЛЬНОЕ АГЕНСТВО ПО ОБРАЗОВАНИЮ РФ Саратовский государственный университет им. Н.Г. Чернышевского Головин Б.А., Калинникова М.В., Муха А.А. КОНТРОЛЬ ЗА РАЗРАБОТКОЙ НЕФТЯНЫХ И ГАЗОВЫХ МЕСТОРОЖДЕНИЙ ГЕОФИЗИЧЕСКИМИ МЕТОДАМИ Учебное пособие Саратов – 2005 УДК 550Ю83 (075) Головин Б.А., Калинникова М.В., Муха А.А. Контроль за разработкой нефтяных и газовых месторождений геофизическими методами: Учебное пособие. Саратов. 2005. 30 с. Данное учебное пособие составлено в соответствии с программой курса «Методы ГИС при контроле за разработкой месторождений». В нем изложены сведения о методах геофизического контроля, рассмотрены задачи, решаемые с помощью современных геофизических систем разработки месторождений. Учебное пособие рекомендуется для студентов, обучающихся по специальности 011200 – геофизика. Рекомендуют к печати: УМК геологического факультета СГУ Кафедра геофизики СГУ Главный геофизик ЗАО «Геофизсервис» С. П. Степанова © Б.А. Головин Калинникова М.В А.А. Муха. 2005 Оглавление Введение. 2 1.Методы контроля за разработкой нефтяных и газовых месторождений. 3
2.Задачи, решаемые геофизическими методами при контроле за разработкой нефтяных месторождений. 14 2.1 Исследование процесса вытеснения нефти в пласте. 14
контуров нефтеносности …….……………………………………………….…....14
остаточной нефтенасыщенности …………………………………………….…....17
2.2. Изучение эксплуатационных характеристик пласта. 18
обводнения …………………...….……………………………………………….…....22
2.3. Исследование технического состояния скважин. 25
2.4.Исследование скважин для выбора оптимального режима работы скважины и ее технологического оборудования. 27 Литература 30 Введение. Геофизические исследования при контроле разработки месторождений существенно отличаются от геофизических работ, проводимых в бурящихся необсаженных скважинах. Обусловлено это тем, что при контроле исследуются различные категории скважин при различных режимах их работы, используются различные технологии исследований и, наконец, часто каждая обсаженная скважина, как объект измерений, требует индивидуального подхода как к методике, так и к интерпретации полученных данных. Тогда как при исследовании необсаженных скважин и интерпретации результатов их исследования чаще используются типовые шаблоны, стандарты. Сегодня, когда реальная ситуация в отрасли такова, что объемы бурения падают, значимость геофизического контроля за разработкой месторождений для снижения темпов добычи и ее последующей стабилизации существенно возрастает. Бурный рост потребления нефти, отсутствие естественного воспроизводства и ограниченность запасов ее на Земле вынуждают предпринимать энергичные усилия к более полному извлечению нефти из недр. В связи с этим очень важной в области разработки нефтяных месторождений является проблема повышения нефтеотдачи и оценки эффективности методов повышения нефтеотдачи пластов. Определение параметров выработки нефтяных пластов позволяет решить эти задачи. Данное учебное пособие состоит из двух разделов. В первом разделе описаны методы контроля за разработкой нефтяных месторождения, кратко рассмотрены их физические основы и аппаратура. Во втором разделе приведены задачи, решаемые данными геофизическими методами.
1.1 Метод термометрии Термометрия является одним из основных методов в полном комплексе исследований скважин при исследовании эксплуатационных характеристик пласта. Термометрия применяется для:
В перфорированных пластах термометрия применяется для выделения интервалов притока (приемистости), определения отдающих (поглощающих) пластов и установления интервалов обводнения. В неперфорированных пластах термометрия служит для прослеживания местоположения температурного фронта закачиваемых вод. К достоинствам термометрии скважин относятся:
Круг потенциально решаемых задач и объемы исследований для термометрии наибольшие. Это позволяет считать термометрию одним из основных методов в комплексе геофизических методов, что обусловлено его высокой информативностью. Высокая информативность, в свою очередь, связана с высокой чувствительностью термометров к различного рода изменениям состояния скважины и пласта. В этом достоинство и недостаток метода. Поэтому для обеспечения эффективной интерпретации результатов исследования необходимо глубокое знание физических и методических основ. Физические основы метода Распределение естественной температуры пород по глубине характеризуется геотермой ? температурной кривой, записанной в простаивающей скважине, удаленной от мест закачки и отбора флюида. Геотерма принимается за базисную температурную кривую. Сопоставление термограмм скважин с геотермой позволяет по расхождению между ними выделять интервалы нарушения теплового равновесия, вызванного процессами, происходящими в пласте и стволе скважины, и по характерным отличиям судить о причине нарушения теплового равновесия. При отсутствии геотермы по данной скважине используется типовая геотерма для данного месторождения. (В наклонных скважинах типовая геотерма перестраивается с учетом угла наклона данной скважины.) Аппаратура Для измерения температуры применяют термометры сопротивления, спускаемые на геофизическом кабеле. Существуют термометры двух типов: высокочувствительные и с обычной чувствительностью до 0.3 град. Действие основано на изменении сопротивления металлического проводника с изменением температуры. Термометр сопротивления комплексируют с приборами остальных методов ГИС. Он является частью технологического блока в сборках модулей.
Измерения механическими расходомерами производят для следующих целей:
Ограничения заключаются в недостаточной чувствительности в области малых скоростей потока, зависимости пороговой чувствительности от условий проведения измерений, влиянии на результаты измерений механических примесей, снижении точности измерений при многофазном притоке и многокомпонентном заполнении ствола, ограничений по проходимости прибора скважине из-за наличия пакера или сужений. Физические основы метода Программа работ для установления распределения суммарного дебита по пластам предусматривает запись непрерывной кривой и измерения на точках. Непрерывная диаграмма записывается в интервалах перфорации и прилегающих к ним 10-20 метровых участках ствола. Точечные измерения проводятся в перемычках между исследуемыми пластами, а также выше и ниже интервалов перфорации, на участках, характеризующихся постоянством показаний прибора на непрерывной кривой. Дифференциальная дебитограмма, характеризующая распределение дебитов по отдельным интервалам притока (приемистости), представляется в виде ступенчатой кривой – гистограммы, получаемой путем перестройки интегральной дебитограммы. При исследованиях скважины на нескольких установившихся режимах строят индикаторные кривые в виде зависимости дебитов (расходов) пластов в м3 /сут от величины забойного давления. По результатам изучения скважины в период восстановления пластового давления строят кривые спада дебита: по оси абсцисс откладывают время замера после закрытия скважины в с, по оси ординат – величину дебита в см3 /с или в м3 /сут (т/сут). Аппаратура Из механических дебитомеров-расходомеров на практике применяются в основном приборы с датчиками турбинного типа – свободно вращающейся вертушки. Чувствительным элементом механических расходомеров является многолопастная турбинка или заторможенная турбинка на струне. Обороты вращения первой и угол поворота второй преобразуются в регистрируемые электрические сигналы. Скорость вращения вертушки пропорциональна объемному расходу смеси. Используют беспакерные и пакерные расходомеры, последние – только для измерения потоков жидкости. Пакер служит для перекрытия сечения скважины и направления потока через измерительную камеру, в которую помещена турбинка. Комплексируют с термокондуктивной расходометрией и другими методами изучения «притока-состава». 1.3. Метод влагометрии (диэлькометрия). Метод влагометрии применяют:
Ограничения метода связаны с влиянием на показания влагометрии структуры многофазного потока. При объемном содержании воды в продукции свыше 40-60 % метод практически не реагирует на дальнейшие изменения влагосодержания. В наклонных скважинах при отсутствии центраторов и пакера датчик прибора реагирует на влагосодержание только у нижней стенки колонны. Физические основы метода Использование диэлькометрической влагометрии для исследования состава скважинной смеси основано на зависимости показаний метода от ее диэлектрической проницаемости. Первичная обработка включает расчет по данным непрерывных и точечных измерений профиля объемного содержания воды в стволе скважины с использованием градуировочной зависимости без учета температурной поправки и поправок за структуру потока. Аппаратура Глубинные диэлькометрические влагомеры представляют собой LC или RC- генераторы, в колебательный контур которых включен измерительный конденсатор проточного типа. Между обкладками конденсатора протекает водонефтяная, газоводяная или многокомпонентная смесь, изменяющая емкость датчика с последующим преобразованием изменения емкости в сигналы разной частоты. В нефтяных скважинах используют беспакерные приборы для качественной оценки состава флюида и пакерные – для количественных определений. В газовых скважинах все применяемые влагомеры – беспакерные. Комплексируется с другими методами в рамках комплекса для оценки «притока-состава». 1.4. Метод индукционной резистивиметрии Индукционная резистивиметрия применяется:
Ограничения связаны с одновременным влиянием на показания индукционного резистивиметра водосодержания, минерализации воды, гидрофильного и гидрофобного типов водонефтяной смеси, температуры среды. Для гидрофобной смеси показания близки к нулевым значениям удельной электрической проводимости. Физические основы метода. Резистивиметрия основана на использовании электрических свойств водонефтяной смеси в стволе скважины: удельного электрического сопротивления или проводимости. Аппаратура. Скважинный индукционный резистивиметр представляет собой датчик проточно-погружного типа, состоящий из двух – возбуждающей и приемной – тороидальных катушек. Объемный виток индукционной связи образуется черех жидкость, находящуюся вокруг датчика. Существуют две модификации резистивиметров: а) бесконтактные индукционные резистивиметры, предназначенные для измерения удельной проводимости; б) одноэлектродные резистивиметры на постоянном токе для измерения удельного сопротивления. Прибор комплексируют с другими модулями ГИС-контроля в единой сборке «притока-состава». 1.5. Метод термокондуктивной резистивиметрии Метод термокондуктивной дебитометрии применяют: · для выявления интервалов притоков или приемистости флюидов; · установления негерметичности обсадных колонн в работающих скважинах и перетоков между перфорированными пластами в остановленных скважинах; · для оценки разделов фаз в стволе скважины. Недостатки метода связаны с ненадежностью количественной оценки скорости потока флюида в скважине вследствие сильной зависимости показаний от состава флюидов, направления их движения (повышенная чувствительность к радиальной составляющей потока), температуры среды и мощности нагревателя, а также недостаточной чувствительности в области высоких скоростей потока. Физические основы метода Сущность метода заключается в измерении температуры перегретого относительно окружающей среды датчика. При изменении относительной скорости датчика и потока жидкости увеличивается теплоотдача от датчика в окружающую среду и соответственно уменьшается температура регистрации. По мере охлаждения чувствительность к притокам ослабевает, поэтому оптимальный интервал записи не должен превышать 100м. Лучше всего по СТИ отбивается нижний работающий пласт. Перегрев в современных датчиках 5?, но для четкого определения работающих интервалов д.б. около 25?. На показания метода оказывает влияние и состав жидкости работающего пласта. Поскольку коэффициент теплоотдачи от датчика в воде в 2 раза меньше, чем в нефти, то при переходе из воды в нефть происходит разогрев, на термодебитограмме можно увидеть границу перехода воды к нефти. (В случае, если в подошве пласта вода; если в пласте смесь – ступеньки не увидим). Измеряемая величина – электрическое сопротивление, единица измерения – Омм. Аппаратура Термокондуктивный дебитомер представляет собой один из видов термоанемометров – термокондуктивный анемометр, работающий в режиме постоянного тока. Термодатчиком в приборе служит резистор, нагреваемый током до температуры, превышающей температуру окружающей среды. Величина приращения температуры термодатчика, позволяющая судить о скорости потока, определяется по измерениям приращения либо сопротивления датчика (прибор СТД-2), либо частоты, когда, датчик включен в частотно-зависимую схему (прибор ТЭД-2). 1.6. Метод барометрии Метод барометрии применяют:
Ограничения применения обусловлены влиянием на показания манометров нестационарных процессов в скважине, температуры среды, структуры газожидкостного потока. Физические основы метода Барометрия основана на изучении поведения давления или градиента давления по стволу скважины или во времени. Аппаратура Измерения выполняют глубинными манометрами, которые подразделяют на измеряющие абсолютное давление и дифференциальные. Их подразделяют также на манометры с автономной регистрацией, которые опускают на скребковой проволоке, геофизическом кабеле (с последующим оставлением на якоре в заданном интервале) или в составе пластоиспытателей, и дистанционные, работающие на геофизическом кабеле. Преобразователи давления могут быть: пьезокристаллические (кварцевые, сапфировые), струнные и мембранные. Прибор барометрии применяют в сборке приборов «притока-состава». 1.7. Метод шумометрии Метод акустической шумометрии применяют:
Ограничения связаны с шумами, возникающими при движении самого прибора, существованием сложной зависимости чувствительности датчика от частоты, одновременным влиянием на частоту шумов скорости потока, диаметра канала, вязкости флюида. Физические основы метода Акустическая шумометрия основана на регистрации интенсивности шумов, возникающих в пластах, в стволе скважины и в заколонном пространстве при движении газа, нефти и воды. Аппаратура Чувствительным элементом акустической шумометрии является пьезоэлектрический преобразователь (гидрофон), расположенный в отдельном модуле сборки «притока-состава» или конструктивно совмещённый с одним из приёмников акустической цементометрии (в последнем случае измерения проводят отдельной спускоподъёмной операцией при выключенном излучателе). 1.8. Метод плотнометрии Плотностной гамма-каротаж применяют:
Ограничения заключаются в сильной зависимости показаний от состава многофазной продукции и структуры потока флюида в стволе скважины. Физические основы метода Гамма-гамма-плотнометрия основана на регистрации интенсивности проходящего через скважинную среду излучения от ампульного изотопного гамма-источника. Интенсивность регистрируемого излучения определяется поглощающими свойствами скважинной среды и находится в обратной зависимости от плотности смеси в стволе скважины. Аппаратура Компенсированный измерительный зонд ГГК содержит ампульный источник и два детектора гамма-излучения. Зонд располагают на выносном башмаке, который в процессе исследований прижимают к стенке скважины рабочей поверхностью, или в защитном кожухе скважинного прибора, когда к стенке скважины прижимают весь прибор. Комплексируют в одном приборе с ГК, в сборке- с другими методами оценки «притока-состава». 1.9. Метод меченого вещества Методом меченого вещества решаются следующие задачи:
Физические основы метода Сущность метода меченого вещества состоит в том, что в горные породы или в скважинный флюид вводятся вещества, обладающие различными аномальными физическими свойствами относительно окружающей среды, наличие которых надежно выделяется промыслово-геофизическими методами. В качестве меченого вещества могут использоваться радиоактивные изотопы (метод радиоактивных изотопов) и вещества, обладающие аномально высоким сечением захвата тепловых нейтронов(нейтронный метод меченого вещества). В первом случае измерения в скважине проводят методом ГК, во втором случае – методом ИНК. Метод меченого вещества является одним из наиболее трудоемких и дорогостоящих методов контроля за разработкой нефтяных месторождений. Его применение оправдано лишь в тех случаях, когда другими методами задача надежно не решается. Аппаратура В качестве радиоактивных изотопов используют элементы, дающие жесткое гамма-излучение, растворяющиеся в применяемой жидкости, характеризующиеся относительно небольшими периодами полураспада и обладающие необходимыми адсорбционными свойствами. Чаще всего используются следующие изотопы: 59 Fe, 95 Zr, 131 I, 51 Cr. Измерительная аппаратура и методика проведения замеров в методе индикации радиоактивными изотопами не отличаются от применяющихся в гамма-методе. Применение радиоактивных изотопов для исследования скважин связано с опасностью облучения. Это препятствие может быть устранено, если в качестве меченой жидкости использовать не радиоактивные элементы, а элементы с аномальными нейтронными характеристиками. Такими элементами являются хлор, бор и кадмий, активно поглощающие тепловые нейтроны(большое сечение захвата) и обладающие высокой гамма-активностью(эффективной эмиссирующей способностью) радиационного захвата нейтронов(особенно хлор). 1.10. Метод электромагнитной локации муфт. Метод электромагнитной локации муфт применяют:
Физические основы метода Метод электромагнитной локации муфт (ЛМ) основан на регистрации изменения магнитной проводимости металла бурильных труб, обсадной колонны и насосно-компрессорных труб вследствие нарушения их сплошности. Аппаратура Детектор (датчик) локатора муфт представляет собой дифференциальную магнитную систему, которая состоит из многослойной катушки с сердечником и двух постоянных магнитов, создающих в катушке и вокруг нее постоянное магнитное поле. При перемещении локатора вдоль колонны в местах нарушения сплошности труб происходит перераспределение магнитного потока и индуцирование ЭДС в измерительной катушке. Активный локатор муфт содержит две катушки, каждая из которых имеет возбуждающую и приемную обмотки. Под воздействием переменного магнитного поля, генерируемого подачей переменного напряжения на возбуждающие обмотки, в приемных обмотках возникает переменное напряжение, которое зависит от магнитных свойств окружающей среды. Информативным параметром служит разность напряжений на приемных обмотках, которая зависит от сплошности среды. 1.11. Метод электромагнитной дефектоскопии и толщинометрии. Задачами исследований являются
Ограничением метода является сильное влияние на чувствительность прибора зазора между электромагнитным датчиком и внутренней поверхностью трубы, что требует применения сменных зондов для труб различного диаметра. Физические основы метода Электромагнитная дефектоскопия и толщинометрия основаны на изучении характеристик вихревого электромагнитного поля, возбуждаемого в обсадной колонне генераторной катушкой прибора. Аппаратура В аппаратуре ЭМДСТ-МП используется 17 параметров дефектоскопа и 2 параметра термометра. Конкретный набор параметров определяется задачей при исследовании скважины и конструкцией скважины. Д1-Д25 – первичные данные по которым определяются локальные дефекты из который автоматически выбираются необходимые значения для расчета стенок труб в зависимости от конструкции скважины. Т– измеритель абсолютной температуры в цифровом значении. дТ– высокочувствительный индикатор температуры с возможностью регистрации в одном из 4-х режимов: 0.25С; 0.5С; 1.0С; 2.0С на шкалу. Использование этого параметра позволяет выявлять интервалы негерметичности колонн и интервалы заколонных перетоков. 1.12. Метод гамма-гамма цементометрии. Гамма-гамма-метод позволяет:
Физические основы метода Этот метод контроля за качеством цементирования обсадных колонн основан на регистрации рассеянного гамма-излучения при прохождении гамма-квантов через изучаемые среды различной плотности. Поскольку цементный камень и промывочная жидкость значительно различаются по плотности, а интенсивность вторичного гамма-излучения находится в обратной зависимости от плотности, то на регистрируемой кривой ГГМ достаточно четко выделяются участки с цементом и без него. Аппаратура Для контроля качества цементирования обсадных колонн может применяться одноканальная аппаратура с регистрацией одной кривой ГГМ, трехканальная с регистрацией трех кривых ГГМ (три индикатора расположены под углом 120°), четырехканальная с регистрацией четырех кривых ГГМ (четыре индикатора расположены под углом 90°) и одноканальная с зондом, коллимированным по радиальному углу в пределах 30—50° и вращающимся в процессе измерений с заданной угловой скоростью при подъеме прибора. 1.13. Метод акустической цементометрии. Метод акустической цементометрии (АКЦ) применяют:
Ограничения этого метода связаны с исследованиями высокоскоростных разрезов ( V>5300 м/с), в которых первые вступления при хорошем и удовлетворительном цементировании относятся к волне, распространяющейся в породе; при скользящем контакте цементного камня с колонной, когда волна распространяется преимущественно по колонне; низкой чувствительности к отдельным дефектам цементного кольца. Физические основы метода Акустическая цементометрия основана на измерении характеристик волновых пакетов, создаваемых источником с частотой излучения 20-30 кГц, распространяющихся в колонне, цементном камне и горных породах. В качестве информации используют:
Аппаратура В приборах акустической цементометрии используются короткие трехэлементные измерительные зонды с расстоянием между ближайшим излучателем и приемником от 0.7 до 1.5 м и базой зондов (расстояние между приемниками)- в пределах 0.3-0.6 м. Скважинный прибор центрируется. Модуль цементометрии комплексируют с модулями ГК,ЛМ,термометрии, гамма-гамма-цементометрии и толщинометрии. 1.14. Метод интегрального гамма-каротажа . Гамма каротаж применяют для решения следующих задач:
Гамма–каротаж выполняют во всех без исключения необсаженных и обсаженных скважинах, заполненных любой промывочной жидкостью или газом. Физические основы метода Интегральный гамма-каротаж основан на измерении естественного гамма-излучения горных пород. Измеряемая величина – скорость счета в импульсах в минуту (имп/мин). Основная расчетная величина – мощность экспозиционной дозы в микрорентгенах в час (МЭД, мкР\час). Аппаратура Измерительная установка ГК состоит из детектора(ов) гамма-квантов и электронной схемы. Точкой записи является середина детектора. Зонд (модуль) применяют в качестве самостоятельного прибора или включают в состав комплексных приборов, реализующих несколько методов ГИС. Комплекс ГК комплексируется с другими модулями без ограничений. 1.15. Методы нейтронного каротажа. Нейтронный каротаж применяются в необсаженных и обсаженных скважинах и используется для решения следующих задач:
В зависимости от регистрируемого излучения различают: нейтронный каротаж по надтепловым нейтронам – ННК-НТ; нейтронный каротаж по тепловым нейтронам – ННК-Т; нейтронный гамма-каротаж – НГК. Областями эффективного применения нейтронного каротажа при выделении газоносных пластов, газожидкостного контакта, определении газонасыщенности являются:
Физические основы метода Нейтронный каротаж основан на облучении скважины и пород нейтронами от стационарного ампульного источника и измерении плотностей потоков надтепловых и тепловых нейтронов и (или) гамма-квантов, образующихся в результате ядерных реакций рассеяния и захвата нейтронов. Измеряемая величина – скорость счета в импульсах в минуту (имп/мин); расчетная величина – водородосодержание пород в стандартных условиях в процентах. Переход от скорости счета к геофизическим характеристикам пород и их геологическим параметрам осуществляют с использованием зависимостей между показаниями скважинных приборов и указанными характеристиками или параметрами, установленными на моделях пород, пересеченных скважиной, или методами математического моделирования. Аппаратура Измерительный зонд нейтронного каротажа содержит ампульный источник нейтронов и один или два (и более) детектора нейтронов (надтепловых или тепловых) или гамма-излучения. Точка записи – середина расстояния между источником и детектором для однозондовых приборов и середина между двумя детекторами для компенсированных (двухзондовых) приборов. ННК-НТ и ННК-Т выполняют, как правило, с помощью компенсированных измерительных зондов, содержащих два детектора нейтронов; НГК – однозондовыми приборами, содержащими источник нейтронов и один детектор гамма-излучения. Наиболее важными эксплуатационными и метрологическими характеристиками приборов РК являются:
Значения этих характеристик и допускаемые отклонения от них регламентируются требованиями эксплуатационной документации на конкретные приборы. Модуль НК комплексируется с другими модулями без ограничений. 1.16. Методы импульсного нейтронного каротажа. Импульсный нейтронный каротаж применяют в обсаженных скважинах для:
Наиболее эффективный способ применения ИНК – выполнение повторных измерений во времени в процессе изменения насыщенности коллекторов. Такие изменения могут быть вызваны естественным расформированием зоны проникновения, обводнением пластов в ходе их выработки, целенаправленными технологическими операциями, включающими в себя закачку в породы растворов веществ с аномальными нейтронно-поглощающими свойствами. Физические основы метода Импульсный нейтронный каротаж в интегральной модификации основан на облучении скважины и породы быстрыми нейтронами от импульсного источника и измерении распределения во времени интегральной плотности тепловых нейтронов или гамма-квантов, образующихся в результате ядерных реакций рассеяния и захвата нейтронов. В зависимости от регистрируемого излучения различают: импульсный нейтрон-нейтронный каротаж по тепловым нейтронам (ИННК) и импульсный нейтронный гамма-каротаж (ИНГК). Для обоих видов каротажа измеряемыми величинами являются скорости счета во временных окнах, основными расчетными- макросечение захвата тепловых нейтронов в единицах захвата, равных 10-3 см-1 , и водонасыщенная пористость пород, в процентах. Количественная оценка насыщенности коллекторов по данным ИННК базируется на зависимости среднего времени жизни тепловых нейтронов в породах от характера и содержания насыщающих флюидов. Уменьшение плотности тепловых нейтронов во времени в однородной среде происходит по экспоненциальному закону с интенсивностью, определяемой нейтронопоглощающими свойствами среды. Определение коэффициентов газонасыщенности по материалам ИННК основано на различии декрементов затухания в газе и в воде. Указанное различие, а, следовательно, эффективность методики увеличивается с ростом минерализации воды и уменьшением пластового давления. Аппаратура Измерительный зонд (ИНК) содержит излучатель быстрых (14 МэВ) нейтронов, один или два детектора тепловых нейтронов или гамма-излучения. Точка записи – середина расстояния между излучателем и детектором, для двухзондовых приборов – середина расстояния между детекторами. Нормируемыми метрологическими характеристиками являются макросечение захвата тепловых нейтронов и коэффициент водонасыщенной пористости, который рассчитывают по измеренным скоростям счета импульсов. Модуль ИНК обычно комплексируют с модулями ГК и ЛМ. 2. Задачи, решаемые геофизическими методами при контроле за разработкой нефтяных месторождений. В процессе разработки нефтяной залежи необходимо осуществлять комплексные гидродинамические, геофизические и лабораторные исследования для изучения характера изменения нефтенасыщенности пластов и на основании полученных данных принимать меры для наиболее полного извлечения нефти. В настоящее время промыслово-геофизическимим методами решаются следующие основные задачи:
Изучению процесса вытеснения нефти в пласте должно предшествовать исследование эксплуатационных характеристик пласта, а последняя задача не может быть надежно решена без данных о техническом состоянии скважины. В связи с этим комплекс промыслово-геофизических работ в скважинах эксплуатационного фонда и их программа должны предусматривать решение всех трех задач в одном цикле исследований. Однако задачи изучения эксплуатационных характеристик пласта и технического состояния скважин во многих случаях могут быть поставлены самостоятельно, вне прямой связи с вопросами изучения процесса вытеснения нефти из пласта. 2.1 Исследование процесса вытеснения нефти в пласте Исследование процесса вытеснения нефти в пласте включает:
Контроль за перемещением водонефтяного контакта и контуров нефтеносности Контроль за перемещением ВНК и контуров нефтеносности осуществляется по комплекту следующих данных:
Определение текущего положения ВНК в открытом стволе (или скважинах, обсаженных неметаллической колонной) методами электрического каротажа проводится так же, как и определение первоначального ВНК. Методика интерпретации данных электрического каротажа принципиально не отличается от обычной, изложенной в соответствующих инструкциях и руководствах. Основными методами контроля за положением ВНК в обсаженных скважинах являются методы нейтронного каротажа. Возможности нейтронного каротажа по разделению нефтеносной и обводненной частей пласта определяются объемным содержанием хлора в обводненной части пласта (т. е. минерализацией воды и пористостью пласта), а также минерализацией связанной воды в нефтеносной части пласта. Наиболее благоприятными для применения нейтронного каротажа являются условия, при которых минерализация воды, вытесняющей нефть, и пористость пласта высокие, а минерализация связанной и обводняющей пласт воды одинаковы. В условиях низкой минерализации пластовых вод, т. е. при эквивалентном содержании NaCl 0,3-2% объема породы (содержание NaCl в воде 15-100 г/л при kп =20%), контроль за положением ВНК возможен по результатам высокоточных определений декремента затухания плотности нейтроновпо ИННК. В таких условиях минимальное различие в величинах для полностью нефтеносного и водоносного пластов при их неизменных свойствах по пористости и литологии составляет 8-10%. Точность определения величин декремента затухания с современной аппаратурой ? 2%. Влияние вариаций свойств пластов (их литологии, в первую очередь глинистости и пористости) на величину декремента затуханияпревышает влияние изменения характера насыщения пласта. Поэтому для оценки характера насыщения пласта по однократным исследования ИННК необходимо располагать методикой определения глинистости и пористости (например, по данным гамма- и нейтронного каротажа) для типичных продуктивных коллекторов исследуемой залежи.
Определение положения ВНК в случае, когда пласт достаточно однороден по пористости и литологии и пластовые воды имеют высокую минерализацию, возможно методами ИННК, НГК и ННК-Т. Положение водонефтяного контакта надежно определяется по всем диаграммам на основании качественной интерпретации: на диаграммах НГК — по началу уменьшения показания, на диаграммах ННК-Т и ИННК на любой задержке — по началу увеличения показаний. Контроль за продвижением фронта закачиваемых вод При внутриконтурном заводнении необходимо осуществлять контроль за продвижением фронта закачиваемых вод. Для решения этой задачи применяются тот же комплекс методов и методика исследований, что и при контроле за продвижением ВНК. Методика интерпретации результатов исследований должна учитывать основные закономерности продвижения закачиваемых вод: а) в однородном пласте с хорошей вертикальной проницаемостью наблюдается опережающее обводнение в подошвенной части и отставание в кровельной за счет проявления гравитационных сил; б) в неоднородном по проницаемости пласте опережающее обводнение наблюдается по наиболее проницаемым прослоям; в) по мере продвижения закачиваемых вод по нефтяному пласту происходит увеличение их минерализации за счет экстракции солей из нефти, в результате чего на фронте вытеснения образуется вал минерализованных вод, в которых содержание солей в ряде случаев выше, чем в реликтовых водах. Из первых двух закономерностей вытекает, что в подошвенной части пласта, сложенной коллекторами с лучшими фильтрационными свойствами, нужно ожидать значительного опережающего продвижения фронта закачиваемых вод по сравнению с остальной частью пласта. Напротив, в кровельной части пласта, сложенной коллекторами с пониженной проницаемостью, после прохождения фронта закачиваемых вод и длительной промывки пласта может остаться нефть. Отсюда следует, что для повышения надежности интерпретации необходимо предварительно классифицировать по роды-коллекторы по фильтрационным свойствам и учитывать положение исследуемого пропластка относительно границ пласта. Из третьей закономерности вытекает, что вытеснение нефти закачиваемой водой сопровождается сложным процессом изменения хлоросодержания пласта. Этот процесс может быть разбит на следующие этапы;
Кривая изменения декремента затухания плотности нейтронов в процессе выработки нефтяного пласта повторяет по форме кривую изменения содержания хлора в пласте и поэтому служит характеристикой, по которой можно судить об этапах процесса вытеснения нефти водой.
Количественная оценка коэффициента текущей и остаточной нефтенасыщенности Количественная оценка текущей и остаточной нефтенасыщенности разрабатываемого пласта возможна приусловии известной и достаточно высокой минерализации вод, обводняющих пласт. В открытом стволе указанная задача решается методами электрического каротажа, методика интерпретации результатов которых не отличается от методики оценки первоначального коэффициента нефтенасыщенности. В обсаженной скважине в настоящее время единственным методом оценки текущей и остаточной нефтенасыщенности является методика ИННК. Оценка нефтенасыщенности по данным ИННК базируется на связи среднего На характер зависимости существенное влияние оказывают минерализация пластовой воды, состав минерального скелета, глинистость, химический состав нефти. Влияние этих факторов должно быть учтено или исключено. Методика количественной оценки текущей и остаточной нефтенасыщенности применима для песчано-глинистых коллекторов с гранулярной пористостью при разработке залежи в условиях естественного водонапорного режима или с поддержанием пластового давления за счет законтурной или внутриконтурной закачки пресных вод в начальной стадии обводнения, когда минерализация воды, вытесняющей нефть, близка к минерализации пластовой воды. Эффективное использование методики возможно при минерализации пластовой воды не менее 150 г/л NaCl и пористости пласта более 15%. Методика количественной оценки нефтенасыщенности может быть использована для качественной интерпретации (выделения нефтенасыщенных и обводняющихся пластов, а также степени их выработки) в условиях пониженной минерализации пластовых вод (30—100 г/л) и изменения пористости и глинистости в широких пределах (0,1 <kп <0,3; 0<Сгл <0,3), когда оценка нефтенасыщенности с абсолютной погрешностью меньше 5%, невозможна. Оценка начальной нефтенасыщенности производится только в скважинах, пробуренных на растворах с нефтяной основой. При вскрытии пласта на водных растворах в связи с возможным стойким опреснением связанной воды в продуктивных пластах оценка начальной нефтенасыщенности по данной методике будет завышенной и может использоваться в качестве фоновой или опорной величины, значение которой принимается близкой к 100% (фиктивная нефтенасыщенность). Методика количественной оценки нефтенасыщенности применима в условиях остановленных скважин при исследовании неперфорированных пластов или перфорированных, когда поступление жидкости из скважины в пласт не наблюдается. В условиях работающей скважины определение нефтенасыщенности возможно, если отсутствуют перетоки флюидов между пластами. Количественная оценка нефтенасыщенности основана на использовании опорных пластов с известными максимальными и минимальными значениями нефтенасыщения, что позволяет избавиться от существенных систематических погрешностей, связанных с различием между истинной и измеряемой величинами времени жизни тепловых нейтронов, а также неточностью знания некоторых параметров пласта. Контроль за продвижением газонефтяного контакта Контроль за продвижением газонефтяного контакта (ГНК) осуществляется по следующим данным: а) в неперфорированном интервале пласта по кривым нейтронных методов НГК ННК-Т, ИННК; б) в перфорированном интервале пласта по кривым нейтронных методов, по термометрии, по измерениям гамма-плотномером; в) по промысловым данным. Основными методами контроля за положением ГНК являются стационарные нейтронные методы: НГК, ННК-Т. Возможность нейтронного каротажа по разделению нефтеносной и газоносной частей пласта определяется их различием в объемном содержании водорода. Газоносный пласт отличается от нефтеносного (а также и водоносного) меньшим содержанием водорода и меньшей плотностью, что приводит к повышению показаний НГК и НК-Т при измерениях с зондами, большими инверсионного, против газоносной части пласта. По этому признаку осуществляется разделение газоносной и нефтеносной частей пласта и контроль за продвижением ГНК.(Под ГНК в этом случае понимается граница, вышей которой в нефтяном пласте содержится свободный газ в количестве, превышающем чувствительность метода НК (примерно 10-20% при пористости более 20%). Ниже этой границы обычно получают нефть без свободного газа, выше ? нефть с газом). На диаграммах НК в однородном пласте положение ГНК устанавливается в точке начала роста показаний над уровнем показаний в заведомо нефтеносной части пласта. В неоднородном пласте положение ГНК может быть определено по результатам сравнения предыдущего и последующего измерений, если за время между измерениями произошло изменение положения ГНК. Сопоставление этих диаграмм позволяет по точке начала увеличения показаний на одной диаграмме относительно другой устанавливать положение ГНК как в момент последующего, так и в момент предыдущего измерения. Положение первоначального ГНК определяется в неоднородном пласте по результатам сравнения двух измерений, выполненных после бурения, когда газ оттеснен от забоя фильтратом промывочной жидкости, и после расформирования зоны проникновения. 2.2. Изучение эксплуатационных характеристик пласта. При исследовании эксплуатационных характеристик продуктивного пласта решаются следующие задачи:
Данные задачи могут решаться при установившихся и неустановившихся режимах работы скважины. В общем случае используется комплекс методов, включающий методы термометрии, расходометрии, влагометрии, резистивиметрии, плотнометрии, барометрии, шумометрии и метод меченого вещества. Выделение интервалов притока (поглощения) Все пласты, против которых фиксируется приток(приемистость) по данным дебитометрии-расходометрии, считаются отдающими(поглощающими). Нижняя граница притока(приемистости) в скважине устанавливается по результатам исследования тремя методами: термометрии,механической и термокондуктивной дебитометрии. Термодебитометрия является основным методом выявления отдающих(поглощающих) пластов.
Пример выделения работающих интервалов в обсаженной скважине по кривой термодебитомера. 1 – работающие участки пласта; 2 – неработающие участки пласта; 3- профиль притока флюида; 4 – вода; 5 – нефть. Пороговая чувствительность термодебитомера выше пороговой чувсвительности механического расходомера. В частности, термодебитомер способен обнаружить притоки и при капельном истечении нефти в воду. При небольшой величине зумпфа или когда зумпф в скважине заполнен осадком, выделение нижней границы притока затруднено, так как переход прибора из осадка в воду и отрыв прибора от забоя отражаются на термодебитограмме аномалией, соответствующей началу притока флюида в скважину. Для выявления отдающих(поглощающих) пластов, не выделяемых по данным дебитометрии-расходометрии, к интерпретации привлекаются данные термометрии, проведенные в действующей и затем остановленной на короткое время скважине. Оптимальное время остановки скважины выбирается на основании опыта работ на месторождении по исследованию стабилизации температуры в кровле (для эксплуатационной скважины) или подошве (для нагнетательной скважины) перфорированного интервала. При отсутствии таких сведений измерения проводятся через сутки после остановки скважины. Записывается основная и контрольная термограммы. Исследуются интервал перфорации, ближайшие неперфорированные пласты и примыкающие к ним перемычки. Следует отметить, что интервалы приемистости на термограммах действующих нагнетательных скважин отмечаются лишь в благоприятных случаях (высокая удельная приемистость интервала на фоне низкой суммарной приемистости скважины, небольшое время работы скважины, интервалы приемистости расположены на достаточно большом удалении друг от друга). Поэтому исследования в действующих нагнетательных скважинах проводятся в основном для выделения нижней границы интервала приемистости и установления затрубной циркуляции в нижележащий пласт, не вскрытый перфорацией. При выявлении отдающих пластов в эксплуатационной и Совмещение температурных кривых производится в интервалах неискаженного естественного теплового поля в зумпфе скважины. Обработка и интерпретация материалов исследований выполняются в следующем порядке:
Поэтому границы притока флюида из верхних перфорированных пластов устанавливаются по точкам перегиба термограммы, соответствующим переходу от слабоменяющегося (в перемычках) к резкоменяющемуся участку градиента температур (в неоднородном пласте) и к участку большого градиента (в однородных пластах). Аналогично устанавливается и верхняя граница притока из нижнего перфорированного пласта. Выделение притока в подошве нижнего перфорированного пласта в общем случае представляет собой сложную задачу, решаемую лишь при комплексной интерпретации данных термометрии и методов, предназначенных для исследования дебита и состава смеси в стволе скважины. При обработке термограммы против нижнего перфорированного пласта по резкому приращению температуры устанавливается подошва отдающего интервала, соответствующая нижней границе притока в полностью вскрытом пласте. Положительная величина приращения температуры в подошве нижнего отдающего интервала указывает на дросселирование по пласту жидкости (нефти или воды), отрицательная ? на дросселирование газа или на прорывзакачиваемых вод с температурой ниже пластовой. При наличии затрубной циркуляции, а также в случае поступления флюида в скважину из мест негерметичности колонны, расположенных ниже интервала перфорации, дроссельный эффект в подошве нижнего перфорированного пласта может и не проявляться на термограмме. В этом случае границы притока из перфорированного нижнего пласта устанавливаются так же, как и для верхних пластов. При выделении интервалов притока в нижнем перфорированном пласте следует помнить, что в неполностью вскрытом пласте на термограмме подошва отдающего интервала может не соответствовать нижней границе притока. Как правило, величина приращения температуры ?Т в отдающем интервале, не вскрытом перфорацией, ниже по сравнению с ?Т в интервале притока, а термограмма в подошве нижнего перфорированного пласта в этом случае имеет характерный вид «ступеньки». Обработка термограмм, записанных в действующей нагнетательной скважине, в основном сводится к определению нижней границы интервала приемистости скважины по резкому приращению температуры в подошве нижнего принимающего пласта. Положение этой границы ниже интервала перфорации указывает на затрубную циркуляцию воды в нижележащие пласты, либо на негерметичность колонны ниже интервала перфорации. На практике задача выделения интервалов притока(поглощения) решается комплексным методом. В эксплуатационной скважине для решения этой задачи используются и данные методов исследования состава смеси в стволе скважины. Пример
Определение профиля притока и профиля приемистости Определение профилей притока и приемистости по пластам и пропласткам имеет целью установить распределение добываемого и закачиваемого флюида по мощности исследуемого горизонта. Профилем притока или приемистости пласта называется график зависимости количества жидкости или газа, поступающих из единицы его мощности, или количества воды, нагнетаемой в пласт, от глубины залегания работающего интервала. По результатам измерений механическими и термокондуктивными дебитомерами(расходомерами), а также по данным метода высокочувствительной термометрии можно получить профили притока(дебита) и приемистости жидкостей или газа по мощности пласта. При исследовании многопластовой залежи, эксплуатируемой одним фильтром, величины дебита нефти и расхода воды для каждого пласта в отдельности позволяют распределить накопленную добычу нефти и объем закачанной воды между совместно эксплуатируемыми пластами. Эти данные используются затем для анализа разработки: прогнозирования продвижения фронта закачиваемых вод, оценки текущего коэффициента нефтеотдачи раздельно по пластам и т.д. Определение профиля притока и приемистости по данным метода высокочувствительной термометрии основано на дроссельном и калориметрическом эффектах. Пример
Выделение работающих интервалов пласта и определение типа флюидов по данным механического и термокондуктивного дебитомеров и данных высокочувствительной термометрии. I – кривая, замеренная термокондуктивным дебитомером типа СТД; II – то же, механическим дебитомером; III , IV – термограммы, полученные в работающей и отсановленной скважине. 1 – нефть; 2 – нефть с водой; 3- вода; 4 – интервал перфорации. На рисунке приведен пример выделения интервалов пласта, отдающих нефть и воду, с помощью высокочувствительной термометрии с использованием дроссельного эффекта. Скважина давала нефть с 30% воды на поверхности. Пласт перфорирован в интервале 2098-2109 м. С целью выявления мест притока нефти и воды выполнено два замера термометром: в работающей скважине проявляются как дроссельный, так и калориметрический эффекты. В остановленной скважине калориметрический эффект через некоторое время исчезает, поэтому на кривой термометрии выявляются интервалы 2098-2103 и 2105,5-2108 м., связанные с проявлением дроссельного эффекта. Аномалия против верхнего интервала значительно больше, чем против нижнего. Величина дроссельного эффекта для нефти почти в 2 раза больше, чем для воды, – нижний интервал дает воду, верхний – нефть. Исследования в действующих скважинах проводятся лишь при установившемся режиме работы скважины и надлежащем техническом ее состоянии (отсутствие затрубной циркуляции между пластами и притоков флюида вне интервалов перфорации). Для более точной интерпретации дебитограмм и расходограмм необходимо иметь точные сведения о типе флюида в исследуемом интервале скважины, получаемые, например, резистивиметром, влагомером, плотномером, а также о дебите и составе жидкости, полученные путем замера на устье скважины. Выявление обводненных интервалов и установление источника обводнения Для контроля процесса вытеснения нефти водой применяют: в скважинах, крепленных стальной неперфорированной колонной высокочувствительную термометрию и ГК; в перфорированных скважинах, кроме того, применяют методы, изучающие состав и дебит жидкости в стволе скважины. Для выявления интервалов обводнения в перфорированных пластах по данным высокочувствительной термометрии предварительно по термограмме действующей скважины выделяются интервалы притока из отдельных пластов. На термограмме такие интервалы могут характеризоваться как положительными, так и отрицательными приращениями температур. К возможным интервалам притока воды относят интервалы отрицательных приращений температуры, расположенные непосредственно ниже интервалов положительных приращений. Из точек термограммы, соответствующих верхней границе интервалов положительных приращений температуры, проводят вспомогательные линии параллельно геотерме в пределах границ притока из пласта ? условные геотермы. Условная геотерма проводится и из нижней границы притока в скважину, если последняя выделяется по положительному приращению температуры. К возможным интервалам притока воды относят также интервалы отрицательных приращений температуры, в которых температура на термограмме опускается ниже условных геотерм.
Пример выявления обводнения подошвы пласта по данным термометрии. I – скважина работающая; II – скважина остановленная. Признаком возможного обводнения подошвы нижнего отдающего пласта является наличие на термограмме действующейскважины положительных калориметрических ступеней выше нижней границы притока. При нарушении герметичности цементного кольца или колонны открывается доступ воды в ствол скважины из водоносного или обводненного пласта, находящегося выше или ниже интервала перфорации. Основным методом выявления затрубной циркуляции является термометрия. Результаты термометрии наиболее надежны, если в скважине имеется зумпф глубиной порядка 10 м. В этом случае признаком циркуляции из нижележащего пласта будет изменение температурного градиента по сравнению с нормальным для данного месторождения. Изменение градиента может быть связано и с нарушением герметичности колонны в зумпфе скважины, что устанавливается по данным расходомера. На поступление воды из вышележащего пласта указывают отрицательная аномалия на термограмме в кровле перфорированного пласта в работающей скважине и против пласта-источника обводнения – положительная аномалия на термограмме, записанной в остановленной скважине. Термометрия, выполненная в кратковременно остановленной скважине, практически однозначно выявляет перетоки воды в пласты, не вскрытые перфорацией. Признаком перетока служит отрицательная аномалия против поглощающего пласта на термограмме. Признаками наличия затрубной циркуляции в нагнетательных скважинах являются быстрый рост приемистости скважины без увеличения давления в пласте; наличие дефектов в цементном камне и обсадной колонне, в перемычках между перфорированными и неперфорированными пластами, образование принимающих участков вне интервалов перфорации. О пределение энергетических параметров пласта Давление в пласте определяется путем измерения манометром давления на устье после остановки скважин (прекращения притока флюида в нее и восстановления пластового давления) и пересчета измеренного давления на забойное с учетом гидростатического давления столба жидкости в стволе скважины. В многопластовой залежи, вскрытой одним фильтром, забойное давление в остановленной скважине соответствует максимальному давлению в пластах этой залежи. Определить давление в других пластах залежи, характеризующихся пониженным его значением, таким способом невозможно. При остановке скважины, если перепад давления между пластами (с учетом гидростатического давления столба флюида между ними) превышает критический градиент давления, возникнут межпластовые перетоки жидкости. Таким образом, установление межпластовых перетоков жидкости по измерениям комплексом методов дебитометрии-расходометрии (механической и термокондуктивной) и термометрии, проведенной после остановки скважины в процессе восстановления пластового давления, позволяет качественно выделять пласты с повышенным и пониженным давлениями. Определение давления в отдельных пластах эксплуатируемой многопластовой залежи возможно по результатам комплексных исследований расходомеров и забойным манометром, выполненных на разных режимах работы скважины, так называемом методом установившихся отборов. Исследования этим методом заключаются в изменения режима работы скважины, измерении забойного давления в работающей скважине после выхода ее на установившийся режим работы (когда дебит скважины стабилизируется) и одновременном определении профилей притока и приемистости. По данным исследования строятся графики зависимостей дебитов (расходов) для каждого пласта от забойного давления. Эти графики называются индикаторными диаграммами. По оси абсцисс откладывают дебиты, по оси ординат ? забойное давление. Путем экстраполяции индикаторных линий каждого пласта до нулевого дебита определяются давления для каждого пласта. Пример
На рисунке приведены индикаторные диаграммы I-III многопластового объекта, построенного по измерениям забойных давлений и дебитов по каждому пласту на трех режимах работы скважины, и суммарная индикаторная диаграмма IY.Забойное давление на каждом режиме работы скважины замерялось глубинным манометром и равнялось соответственно 143.5; 148;150 153 кгс/см2 . Путем экстраполяции индикаторных линий до оси давлений определяются значения пластовых давлений по каждому пласту (РI = 158 кгс/см2 ;РII =156 кгс/см2 ;РIII =169.2 кгс/см2 ) и среднее пластовое давление для объекта в целом РIY , равное давлению на забое при нулевом дебите в закрытой скважине (РIY =162, кгс/см2 ). 2.3. Исследование технического состояния скважин. Геофизические исследования технического состояния обсадных колонн и цементного камня в затрубном пространстве ведут в процессе строительства и эксплуатации скважин. Эти исследования подразделяются на:
Общие исследования. Общие исследования предназначены для оценки целостности и несущей способности обсадной колонны и герметичности затрубного пространства как основных элементов скважины, обеспечивающих ее работоспособность в соответствии с запланированными технологическими нагрузками и выполнение природоохранных задач. Они включают измерения:
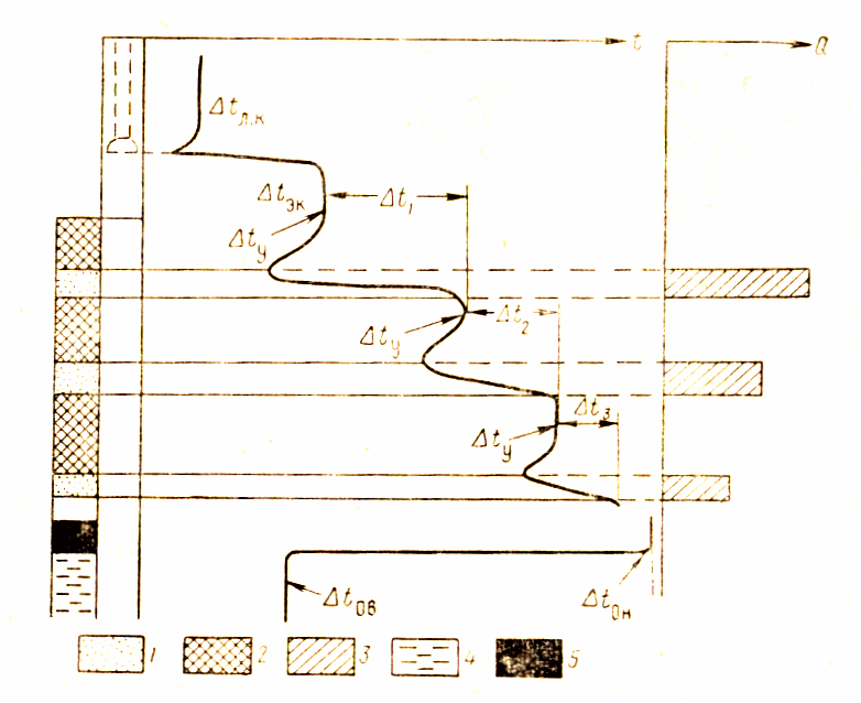
Комплекс общих исследований составляют гамма-каротаж (ГК) для привязки полученных данных к разрезу, локация муфт (ЛМ), акустическая цементометрия (АКЦ), гамма-гамма-цементометрия (ЦМ),электромагнитная дефектоскопия и толщинометрия (ЭМДС-Т), термометрия (Т). Общие исследования проводят после спуска кондуктора, промежуточной и эксплуатационной колонн по всей их длине. Исследования термометром для определения высоты подъема цемента ведут в первые 24 часа после окончания цементирования. Одновременно по величине температурных аномалий оценивают заполнение цементом каверн в стволе скважины. Комплекс ГК, ЛМ, АКЦ, ЦМ иди СГД-Т выполняют спустя 16-24 часа по окончанию цементирования, полного схватывания цемента и разбуривания стоп-кольца. Для выделения интервалов перфорации проводят гамма-каротаж (с целью привязки геофизических данных к глубине), локацию муфт и отверстий, термометрию. Термометрию необходимо проводить непосредственно после перфорации; с течением времени температурные аномалии расплываются. Пример комплексного использования данных акустической и гамма-цементометрии приведен на рисунке. Указанный комплекс позволяет получать наиболее полные сведения о имеющихся дефектах крепи ствола скважины. Наличие продольного канала в кольце цементного камня отмечается, как правило, дефектом плотности по гамма-цементометрии (интервал 1552-1562м). Аналогичным образом отмечается случай односторонней заливки обсадной колонны. Случай большой трещиноватости цементного камня или отсутствие плотного контакта цементного кольца с обсадной колонной и стенками скважины отмечается как отсутствие сцепления по данным акустической цементометрии и не отмечается по результатам гамма-цементометрии. Пример
Специальные исследования. Специальные исследования предназначены для решения частных задач, связанных с выделением дефектов обсадных колонн и цементного кольца, которые ставят под сомнение герметичность затрубного пространства. Они включают:
В каждом конкретном случае интервалы и комплекс определяются поставленной задачей. Перечень задач и необходимых исследований может быть следующим:
Характер отверстия (сквозное или глухое) определяют одним или комплексом методов, реагирующих на приток (отток) в скважину пластовых флюидов: термометрией, резистивиметрией, акустической шумометрией. Негерметичные муфты и другие места поглощения жидкости в колонне определяют по данным термометрии, дебитометрии и резистивиметрии. Аномалии на кривых термометрии и дебитометрии устанавливают в процессе долива скважины или кратковременных закачек жидкостей в скважину; при этом устанавливают нижнюю границу участка колонны, в котором отмечается движение жидкости. С помощью резистивиметрии интервалы поглощения находят, контролируя процесс перемещения по стволу скважины порции (0.5-1 м3 ) жидкости, близкой по плотности к жидкости, первоначально заполнявшей скважину, но существенно отличающейся от нее по электрическому сопротивлению. Продвижение жидкости осуществляется последовательными доливами или принудительными закачками продавочной жидкости. Притоки жидкости в скважину устанавливают теми же методами- термометрии, дебитометрии и резистивиметрии. Выделение интервалов затрубного движения жидкости и газа проводят по данным термометрии (по локальным изменениям температуры, форма которых зависит от движения флюида сверху вниз или наоборот), акустической шумометрии и закачки в скважину жидкостей, обогащенных искусственными изотопами. Пример
Из анализа термограммы, полученной в действующей скважине, по следующим характерным признакам: приращению температуры в интервалах пластов-коллекторов, не вскрытых перфорацией, нулевому градиенту температуры в зумпфе устанавливается возможность затрубной циркуляции между перфорированным и нижележащими неперфорированными пластами. 2.4.Исследование скважин для выбора оптимального режима работы скважины и ее технологического оборудования. Для выбора оптимального режима скважины и ее технологического оборудования необходимы:
Комплекс исследований для выбора оптимально режима работы скважины составляют индукционная резистивиметрия, влагометрия, плотнометрия, термометрия, расходометрия, барометрия, акустическая шумометрия. Привязку полученных данных к глубинам и муфтам эксплуатационной колонны и НКТ выполняют по материалам ГК и ЛМ. Параметрами для выбора оптимального режима эксплуатации скважины являются:
Технологии этих исследований подразделяют на стандартные и активные. К первым относят исследования, выполняемые при определенных, но статических условиях в скважине. Суть активных технологий состоит в проведении измерений в процессе различных воздействий на пласт или скважину в целом: химических, термических, гидродинамических и т.п. Перечень операций, выполняемых в каждой технологии, определяется назначением скважины, способом и режимом ее эксплуатации и решаемыми задачами. В длительно простаивающих скважинах (неработающих, наблюдательных, контрольных, пьезометрических) выполняют измерения, данные которых сопоставляют с данными фоновых замеров с целью выявления локальных аномалий, связанных с выработкой продуктивных пластов и нарушениями технического состояния обсадной колонны и цементного камня. Комплексы исследований определяются решаемыми задачами. В скважинах, работающих со стабильным расходом (нагнетательных, фонтанных, добывающих), а также находящихся в освоении и работающих в режиме фонтанирования, последовательно проводят:
В скважинах, работающих с нестабильным расходом (в процессе компрессирования, свабирования, в режиме накопления и др.), а также в осваиваемых низкодебитных скважинах, характеризующихся нестационарными условиями исследований, используют следующие элементы технологий:
Активные технологии применяют в скважинах, находящихся в эксплуатации, когда стандартные технологии оказываются неэффективными. Их выполняют по индивидуальным программам. Технология выполнения заключается в проведении геофизических измерений в процессе активных воздействий на пласты, к которым относят:
Последовательность операций в активных технологиях включает проведение серии измерений: фоновых ? до начала воздействия; в процессе воздействия; непосредственно после воздействия и в ходе расформирования эффектов, вызванных воздействием. Литература: «Геофизические методы контроля разработки нефтяных пластов», М.Х. Хуснуллин, Москва, «Недра», 1989 г. «Руководство по применению промыслово-геофизических методов для контроля за разработкой нефтяных месторождений», Москва, «Недра», 1978 г. «Техническая инструкция по проведению геофизических исследований и работ на кабеле в нефтяных и газовых скважинах», Хаматдинов Р.Т., Москва, 2001 г. «Техническая инструкция по проведению геофизических исследований в скважинах», Н.Н. Сохранов, Москва, «Недра», 1985 г. «Методические рекомендации по диагностике состояния нефтяных пластов и скважин геофизическими методами», кафедра геофизики БГУ, п. Повх, 1998 г. 8 |
Пример
Пример


