Расчёт ПТЛ водоснабжения и поения животных и птицы
Реферат
Расчёт ПТЛ водоснабжения и поения животных и птицы
Содержание
1. Исходные данные и последовательность проектирования
2 Источники водоснабжения и водонапорные сооружения
3 Насосы и водоподъемные установки
4 Расчёт потребности фермы в воде
5 Составление схемы и расчёт водопроводной сети
Литература
1. Исходные данные и последовательность проектирования
Исходные данные для проектирования линии водоснабжения фермы (комплекса) и автопоения животных и птицы устанавливаются заданием на курсовое проектирование и реальными данными конкретного хозяйства и фермы на дипломное.
К основным исходным данным относятся: наименование и производственное направление фермы, ее мощность и продуктивность животных: система и способ их содержания; количество основных и вспомогательных построек рацион кормления; источники водоснабжения и их удаленность от фермы.
Для проектируемой фермы в курсовом и дипломном проектах надо провести технологические расчёты, вычертить необходимые схемы и подобрать средства механизации поточной линии водоснабжения и автопоения животных.
В результате проектирования должны быть разработаны следующие вопросы:
- Определена потребность фермы в воде на поение животных, технические цели, противопожарный запас, а также необходимое количество горячей воды.
- Схема трассы водопроводной сети и произведен ее расчёт.
- Определена высота расположения водонапорного бака, его емкость и выбрана марка водонапорной башни.
- Рассчитан полный напор, производительность и потребная мощность электродвигателя насосной станции. Подобрана марка насоса.
- Дано обоснование, выбраны средства автопоения животных и определен их количественный состав.
2 Источники водоснабжения и водонапорные сооружения
Источниками сельскохозяйственного водоснабжения могут быть поверхностные (открытые), подземные (закрытые) и атмосферные воды.
К источникам водоснабжения предъявляют следующие требования:
- Количество воды в источнике должно обеспечить все потребности хозяйства.
- Качество воды должно быть удовлетворительным.
- Себестоимость воды употребляемой из источника должна быть низкой.
Для забора воды из открытых источников применяют береговые, русловые и каптажные водозаборные сооружения (водоприемники)
Береговые водоприемники там, где глубина около берега , а сам берег крутой и имеет твердый грунт.
Они могут быть с незащищенными и защищенными оголовками. Сверху оголовки обкладывают булыжником, а в стенах и крыше делают отверстие для воды. Самотечные трубы укладывают ниже уровня промерзания грунта на высоте 0.5… 1.0м от дна колодца.
Русловые водоприемники применяют, когда берега источника пологие, глубина у берегов невелика, если вода в русле лучше, чем у берегов.
Для забора подземных вод сооружают шахтные, трубчатые (буровые) колодцы и каптажные сооружения.
Шахтные колодцы сооружают в тех случаях, когда водоносные пласты залегают на глубине 10…20 и не более 50м. Основу шахтного колодца составляет шахта, имеющая водоприемную часть и оголовок. Шахта может быть деревянной, каменной, кирпичной, бетонной и железобетонной. Шахту делают квадратного сечения со стороной 1…3м или круглой диаметром 1…3м.
Трубчатые и буровые колодцы сооружают при залегании водоносных пластов на глубине более 50м, но не глубже 150м. Их эксплуатационная колонная состоит из обсадной трубы диаметром 150…300 мм, кондуктора, над фильтровой трубы, фильтра и отстойника фильтра. Применяют в трубчатых колодцах сетчатые (щелевые) и гравийные фильтры.
Каптажные сооружения применяют для сборки родников вод. Они представляют своего рода емкость или колодец.
3 Насосы и водоподъемные установки
К водоподъемным машинам и установкам относятся:
- Ленточные, шнуровые, воздушные, инерционные и гидравлические водоподъемники;
- Объемные (Поршневые, винтовые, шестеренчатые, шиберные), лопастные (центробежные, диагональные, осевые, вихревые) и пропеллерные насосы;
- Водоструйные установки( эжекторы);
- Водоподъемные ветроустановки (эжекторы);
- Простейшие водоподъемники, основанные на зачерпывании воды и подъема ее на более высокие отметки (вороты с ручками или колесами журавли, нории и др.)
Центробежные насосы просты по устройству, надежны и удобны в эксплуатации. Это быстроходные машины. Непосредственное соединение насоса с электродвигателем позволило создать компактные насосные агрегаты, не требующие для монтажа больших площадей. Кроме того, характерной особенностью центробежных насосов является тесная взаимосвязь между их подачей (производительностью) и развиваемым напором (высотой подъема воды). С увеличением подачи напор насоса уменьшается и наоборот с уменьшением подачи возрастает.
Наибольшие распространение в животноводстве получили насосы консольного (К и КМ) и погружного (ЭЦВ, ЭПН, АП) типов.
Погружные центробежные насосы типа ЭЦВ, АП и ЭПН выпускают многоступенчатые вертикального исполнения и применяют для подъема воды из трубчатых колодцев. Привод насоса осуществляется от электродвигателя соединенного непосредственно с насосом. Конструкция электродвигателя предусматривает эксплуатацию его под водой. Насос с электродвигателем, представляющие собой единый агрегат, с помощью фланца подвешивают к напорному трубопроводу и погружают под динамический уровень воды в колодце не менее чем на 1…1,5м.
Марка насоса типа ЭЦВ, например ЭЦВ 4-1,6-65, расшифровывается так: Э-электропогружной; Ц-центробежный; В- высокопарный; 4- число ступеней; 1,6 подача /ч, 65- напор в м. Марка насоса типа АП, например 8АП-9-6, означает: 8-минимальный диаметр скважины в мм, уменьшенный в 25 раз (8х25=200мм); А-артезианский; П-погружной; 9-коэффициент быстроходности, уменьшенный в 10 раз; 6-число ступеней.
Плавающие центробежные насосы типа ПН применяют для забора воды из открытых источников в щахтных колодцев. Это с трехступенчатые центробежные насосы с вертикальным расположением вала. Привод осуществляется от электродвигателя.
Насос с Электродвигателем смонтирована цилиндрическом понтоне , что позволяют насосному агрегату находиться на воде в плавающем состоянии.
В Республике Беларусь ОАО «Промбурвод» Выпускают электропогружные центробежные насосы серии М1ЭЦВ-8-25-100, М1ЭЦВ-6-1-110, М1ЭЦВ-6-10-80, М1ЭЦВ-6-6,3-125, М1ЭЦВ-5-6.3-80 и др.
4 Расчёт потребности фермы в воде
На фермах воду используют:
- Для производственно-технических нужд (поения животных или птицы, приготовления кормов, обработки молока, мойки
оборудования, уборки помещений, мытья животных и профилактического их купания и т.д.);
- Для нужд обслуживающего персонала (в душевых, умывальниках, туалетах и т.д.);
- Для отопления и противопожарных мероприятий.
4.1 Потребность фермы в воде на поение животных определяется наличием половозрастных групп животных и среднесуточными нормами водопотребления по формуле:
, (1)
где : количество животных i -ого вида.
- точная норма воды на одно животное i -ого вида, л;
n- количество видов животных.
4.2 Животные потребляют воду в течение суток неравномерно, поэтому необходимо знать максимальное потребление, т.е максимальный суточный, часовой и секундный расходы, которые определяются по формулам
= · (2)
Q max ч = , (3)
Q max сек = , (4)
где: 1 и 2 -коэффициенты суточной и часовой неравномерности водопотребления (1 =1,3; 2 = 2,5)
Эти расходы нужны для расчётов водопроводных сооружений и выбора средств механизации.
4.3 Для мойки корнеклубнеплодов расход воды :
, (5)
где: -поголовье животных i-го вида ;
- суточная норма корнеклубнеплодов на 1 животное i-го вида, кг;
- норма расхода воды на 1 кг корма, л (приложение 14, табл 4)
n- количество видов животных;
4.4 Для увлажнения соломенной резки перед запариванием расход воды:
, (6)
где : -норма расхода воды а 1 кг соломенной резки, л
- норма соломенной резки на одно животное в сутки, кг ;
4.5 При приготовлении влажных мешанок количество воды которое необходимо добавить в смесь для получения требуемой влажности:
Q в = , (7)
где : - количество смеси исходной влажности, т;
Q см = Q1+ Q2+…. +Qn , (8)
где: Q1+ Q2+…. +Qn - масса компонентов корма, входящих в смесь, т;
Wт требуемая влажность смеси, % (принять для свиней Wт = 75% ; для КРС Wт = 60…65%);
Wcм влажность смеси без добавления воды, %.
= , (9)
где: W1 , W2 , …, Wn влажность компонентов корма , входящих в смесь, % (приложение 13).
4.6 Для питания парового котла потребное количество воды:
(10)
где: n- количество паровых котлов;
F- поверхность нагрева одного котла, м2 (можно принять в пределах 14…17 м2)
расход воды на 1 м2 поверхности нагрева за час, л;
время работы котла в сутки, ч (определяется по общему количеству соломы и производительности запарника
4.7 Для первичной обработки молока потребное количество воды:
(11)
где : qм - суточное количество надоенного молока, л;
kм норма расхода воды на 1л молока, л
4.8 На бытовые нужды (душ, санузел и др.) потребность в воде:
Q б = npqp (12)
где: np- количество работников фермы;
qp - норма расхода воды на одного работника в сутки,л
4.9 Общую потребность фермы в воде необходимо определять с учетом противопожарного запаса, который рассчитывают по формуле:
Qпж = qn tn (13)
где: qn норма расхода воды на тушение пожара л/с;
tn продолжительность пожара, с.
Расходы воды на тушение пожара определяется учетом продолжительности пожара в течение 2…3ч мощности фермы. При поголовье фермы до 300 голов расход воды составляет 2.5 л/с, при 300-5000 голов -5 , при мощности фермы более 5000 голов 7 л/с
Данные расчётов сводятся в табл. 1 и определяется суммарная потребность фермы в воде.
Таблица 1 - Потребность фермы в воде
|
Наименование процесса |
Суточный расход воды, л/сут |
|
Поение животных Технические цели Противопожарный запас И т.п. Итого |
Суточную потребность в горячей воде можно определить, пользуясь уравнением теплового баланса:
Gr(tr-tx) = G1(t1-tx)+ G2(t2-tx)+….+ Gn(tn-tx) (14)
где : Gr - суточная масса горячей воды,л
G1, G2, …, Gn суточные массы смешанной воды соответствующей температуры, необходимые для отдельных операций, л;
tr температура горячей воды (tr =90 oC)
tx температура холодной воды (tх =10 oC)
t1, t2, …, tn температура смешанной воды для отдельных операций, oС
Тогда
Gr= (15)
Нормы расхода воды на отдельные операции приведены в приложение 14, табл 3.
5 Составление схемы и расчёт водопроводной сети.
Проектирование и расчёт водопроводной сети необходимо выполнить с учетом перспективы развития фермы. При расчёте водопроводной сети определяют наиболее выгодные диаметры труб на отдельных участках сети и потери напора при транспортировке воды.
Расчёт водопроводной сети следующий :
1 Вычертить в принятом масштабе схему планировки фермы и наметить на ней трассу водопровода.
При этом надо стремиться к тому, чтобы водопроводная сеть была наименьшей по длине и наибольшей прямолинейной конфигурации (рис. 4.19).
Водопроводную сеть на схеме соответствии с пунктами водоразбора разбить на участки (1-2; 1-3; 1-4 и т.д.), означить узловые точки (1,2,3,4….) и поставить между ними расстояние. Разрывы между постройками принять в соответствии с противопожарными санитарными требованиями (табл. 3.5 и 3.6).
2 Определить общую длину сети за вычетом транзитного участка.
Расход воды, подаваемой по трубам без отбора, называется транзитным (на рис. 4.19 транзитный участок: 11-13)
Lобщ=L1-2+L1-3+L1-4+L4-5+L4-6+L6-7+L7-8+L7-9+L9-10+L9-11+L11-12 (16)
Где L1-2, L1-3,…, L11-12 - длина участков сети, м.
3.Определить удельный расход воды
Удельный расход водопроводной сети определяется отношением
qуд= (17)
где - максимальный секундный расход воды на поение и технические цели.
4.Определить путевые расходы.
Расчёт начинаем с самых удаленных от насосной станции точек.
Расход воды, отбираемый из трубопровода в ряде промежуточных точек, называется путевым расходом.
Он проверяется по формуле:
Qпу = qудLц;
Qпу1-2 = qудL1-2;
Qпу1-3 = qудL1-3;
Qпу1-4 = qудL…..L1-4 (18)
Определить расчётные расходы воды каждого участка.
6.Определить диаметр трубопровода каждого участка.
Диаметр трубопровода каждого участка водопроводной сети определяется исходя из формулы по определению расхода воды расчётного участка.
Решив уравнение (4.111) относительно , определяем диаметры трубопровода каждого расчётного участка сети по зависимости
7.Определить потери напора по преодолению трения, на местные сопротивления по участкам сети и общие потери .
Эти потери определяются по формуле Дарси- Вейсбаха:
При протяженных водопроводных сетях потери ввиду их незначительности по сравнению с h1 отдельно не рассчитывают, а просто увеличивают h1 на 3..5% при расчёте внешних сетей и на 5…10% при расчёте внутренних сетей.
При расчёте всасывающих линий насосов необходимо учитывать величину hm.
Полученные результаты расчёта водопроводной сети сводятся в табл. 2.
Таблица 2 - Расчетные данные водопроводной сети
|
Участок |
Длина, м |
Расход воды, л/с |
Диа- метр трубо-про вода, мм |
Скорость воды в трубе,м/с |
Общие потери напора в сети |
|||
|
Удельный |
Путевой |
Транзит- ный |
аРас-чет-ный |
|||||
Определение высоты расположения напорно-регулирующего бака и его емкости
Последовательность расчёта:
- Определяется высота бака (рис. 4.21) по формуле :
H = ( H + h ) + H , ( 19 )
Так как потребители разбирают воду на некоторой высоте над поверхностью земли, то для обеспечения нормальной работы водоразборочных приборов в сети должен быть необходимый для этого напор (внутреннее давление). Это напор называют свободным. Он должен быть достаточным, чтобы обеспечить пропуск расчётных расходов по каждому участку сети и, кроме того в каждом пункте водопотребления оставался некоторый запас напора для нормальной работы водоразборных приборов.
При определении свободного напора выбирают самый отдаленный и высоко расположенный пункт потребления, называемый «диктующей точкой». Если сеть будет обеспечивать потребителей «диктующей точки», то и все остальные потребители будут иметь воду.
Минимальный свободный напор должен быть для автопоилок не менее 4…6м, водоразборных кранов -2…4м, при одноэтажном здании -10м, при двухэтажном 12м и при большей этажности а каждый этаж добавляется по 4м.
2.Емкость бака водонапорной башни в общем случае определяется, исходя из хранения регулирующего , противопожарного и аварийного запасов воды, т.е..
W =Wp+Wn+Wавар (20)
Так как хранение противопожарных запасов требует значительных емкостей, то в сельском хозяйстве основной противопожарный запас хранят, как правило, в подземных или наземных безнапорных резервуарах, из которых воду подают пожарными насосами. Часто для этих целей используют естественные или искусственные водоемы.
При расчетах объем регулирующей емкости приближенно можно принять равным 15…25%максимального суточного расхода воды на поение и технические цели. Аварийный объем определяют, исходя из возможной вынужденной остановки насоса в течении 2ч. Тогда объем бака
W=0,2Qmax сут+Qn+ (21)
где: Qn пожарный запас, м3
На крупных объектах водоснабжения устанавливают несколько башен, дающих в сумме расчетную емкость. По расчетным данным подбирается водонапорная башня (приложение 15).
Выбор водоподъемника и определение мощности привода
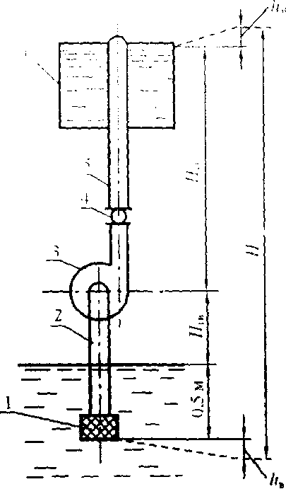
Для определения потребной мощности электродвигателя насоса или водоподъемной установки необходимо знать полный напор насосной станции.
Полный напор(см.рис.4.20), или высота подачи насоса, складывается из геометрической высоты всасывания Нгв, геометрической высоты нагнетания Нгн и потерь напора во всасывающей hв и нагнетательной hн трубопроводах:
H = Hгв+Нгн+hв+hн , ( 22)
После того как выбран источник водоснабжения и напорная башня, определяется сумма геометрических высот
Hгв+Нгн = Нобщ. Нк ( 23)
Нобщ. - общая высота башни,м;
Нк глубина колодца, м.
Потери напора во всасывающей трубе
hв=f1 ( 24)
где: f1-коэффициент гидравлического трения (для стальных труб f1 =0,02);
l длина всасывающей трубы, м(принимается в пределах допустимой вакуумметрической высоты всасывания l < 8м)
- скорость воды во всасывающей трубе, м/с (=0,5….1,5 м/с);
g - ускорение силы тяжести, м/с2 (g=9,81, м/с2 10 м/с2);
dв диаметр всасывающей трубы,м:
dв= 1,13 (25)
Qнас- потребная производительность насоса.
Потери напора в нагнетательной трубе
hн=f1 +fм (123)
где l длина нагнетательной трубы, м:
l=Hк+Нгв+Нобщ. (124)
Для небольших насосных станций
Qнас = (125)
Где Т время работы насоса (чаще всего его принимают равным одной или двум сменам, т.е. 8 или 16 ч.)
Потребная мощность электродвигателя привода насоса (N, кВт)
N = (126)
где Qнас производительность насоса, м3/с
Н напор насоса,м
-плотность воды, кг/м3
и - КПД насоса и передачи ( для центробежных насосов равен 0,4….0,6, для вихревых 0,25…0,55; при непосредственном соединении с насос -1, при ременной передаче 0,95, зубчатой 0,97)
Коэффициент запаса мощности К выбирается из табл.3.
Таблица 3 - Значение коэффициента К
|
Мощность,N, кВт |
К |
|
До 0,7 |
2 |
|
От 0,7 до 1,5 |
1,5 |
|
1,5….3,5 |
1,2 |
|
3,5….35 |
1,15 |
|
35 |
1,1 |
По полученным величинам Qнас, Н и N выбирают насос (установку), обеспечивающий требуемые технические характеристики.
Выбор типа и расчёт количества автопоилок
Выбор того или иного типа автопоилок зависит от вида животных системы и способа их содержания.
Для самопоения животных и птицы на животноводческих фермах, комплексах и птицефабриках применяют автопоилки, позволяющие животным и птице самостоятельно без участия человека получать для поения воду в любое время суток и нужном количестве.
Для поения крупного рогатого скота в случаях привязного и безпривязнобоксового содержания применяют индивидуальные автопоилки АП-1А и ПА-1В клапанно-пружинного типа.
Автопоилка АП-1А одночашечная из полимерных материалов, емкость чаши 1.95л.
Автопоилка ПА-1 металлическая вместимостью 2л. Состоит из чаши, педали, клапана с пружиной и стержня.
Калинковичская РАПТ выпускает автопоилку ПА-1В. Емкостью поильной чаши равна 2.1л, усилие нажатия на педаль 25Н.
Устанавдивают поилки на высоте 0.5…0.6м из расчёта 1 поилка на 2 коровы КРС.
Групповая стационарная четырехместная автопоилка АГК -4А применяется для поения скота в коровниках при беспривязном на глубокой подстилке содержании и на выгульно-кормовых дворах. Из поилки могут пить одновременно четыре животных. Автопоилка имеет устройство для нагрева воды в пределах от 5 до 14 С. Мощность электронагревательного элемента -1 кВт. Норма обслуживания поилки 100 голов КРС.
В Республике Беларусь (Слуцкое МПО) выпускается групповая автопоилка АГК-4б. Вместимость чаши 40 л, мощность электронагревательного элемента 0,8 кВт, позволяет обеспечить нагрев воды в пределах 5…14 С. Размер поилки 730х730х365 мм3. Обслуживает 100 голов КРС.
Водораздатчик ВУ-3.0 Предназначен для механизированного забора воды из водоемов и перевозки на животноводческие фермы и пастбища. Заполнение цистерны-водораздатчика из водоемов и колодцев осуществляется самовсасывающим насосом, установленным на раме. Объем цистерны 3.м3, время опорожнения цистерны 9…10 мин.
Передвижные поилки ВУК-3 и ВУГ-3 объемом 3м3 предназначены для поения 100 овец или 110 голов крупного рогатого скота. Они состоят из цистерны водораздатчика ВУ-3, установленной в салазках, и поилок : для поения овец из корыт, а для поения крупного рогатого скота двух корыт по 10 каждого или 12 автопоилок ПА-1В(АП-1А).
Унифицированная передвижная поилка ВУО-3.0 объемом предназначена для доставки воды к водопойным пунктам поения овец, летних лагерях и на пастбищах. Она обслуживает до 1000 животных состоит из водораздатчика ВУ-3.0 оборудованного 10 водопоильными корытами которые для перевозки закрепляют на кронштейнах водораздатчика (по 5сс каждой стороны), а для поения устанавливают на земле водораздатчик агрегатируется с тракторами класса 14кН.
Драгический ТР3 выпускает передвижную групповую автопоилку ВУК-3А. Она состоит из цистерны емкостью 5м3, установленной на сдвоенном колесном ходу и размещенных на раму 20 автопоилок ПА-1В обслуживает 100 коров дойного стада или 200 голов молодняка КРС.
Автопоилки ПАС-2А, ПАС-2Б предназначены для поения свиней при групповом содержании. Обслуживают 15-20 животных.
Самоочищающая стационарная одинарная поилка ПСС-1 предназначена для поения свиней с одновременной очисткой чаши от остатков корма и грязи. Обслуживает 20-30 свиней на откормочных и репродукторных фермах или одну свиноматку с приплодом.
Бесчашечная сосковая поилка ПБС-1 предназначена для поения взрослых свиней на откормочных и репродукторных фермах. Производительность поилки 1.33дм3/ мин при усилии перемещения соска 15Н и напоре воды водопроизводной сети 0,08…0.35 МПа. Обслуживает 10-12 свиней или свиноматку с приплодом.
Бесчашечная автоматическая поилка ПБП-1 предназначена для поения поросят-сосунов в свинарниках маточниках автопоилку устанавливают под
углом 30о к горизонтальной плоскости соском вниз и присоединяют к водопроводной магистрали при напоре до 0.25 МПА. Обслуживает 10-12 поросят-сосунов.
Групповая стационарная автопоилка ГАО-4 предназначена для бесперебойного круглосуточного поение овец в оцарках в стойловый период содержания и во время ягнения. Её можно использовать на открытых площадках в летнее время.
Потребное количество поилок :
N = mi / Кi
где: mi поголовье животных i-группы, гол.;
Кi- норма обслуживания животных I-го вида одной автопоилкой, принимается по табл. 4.20.
Таблица 4 - ТЕХНИЧЕСКАЯ ХАРАКТЕРИСТИКА АВТОПОИЛОК
|
Вид животных и способ содержания |
Марка |
Обслуживаемое поголовье 1 поилкой |
Тип поилки |
Одновре-менно потребляют воду , голов |
|
КРС Привязной и беспривязно-боксовый |
АП-1А |
2 |
Одночашечная |
1 |
|
Беспривязной |
АГК-4Б АГП-Ф-200 |
100 200(молод-няк КРС) |
Групповая Групповая поплавковая |
4 10 |
|
Пастбищно-лагерный |
ВУК-3 ВУГ-3 ВУК-3Б |
До110 100 голов дойных коров, 200 голов молодняка КРС |
Прицепная передвижная(ПА-1В,АП-1А) Передвижная(2 корыта по 125л) Передвижная (ПА-1В, АП-1А) |
12 10 20 |
|
СВИНЬИ: Индивидуальное и групповое |
ПАС-2А |
12-20 |
Двухчашечная |
2 |
|
Групповое |
ПСС-1 |
25-30 |
Одночашечная |
1 |
|
Индивидуальное и групповое |
ПБС-1 |
25-30 |
Сосковая |
1 |
|
Индивидуальное |
ПБП-1 |
До 30 |
Сосковая |
|
|
Групповое |
АГС-24 |
500 |
Групповая |
24 |
|
ОВЦЫ: |
||||
|
Стойловый |
ГАО-4 |
220 |
Одночашечная |
4 |
|
Стойловый |
ПКО-4 |
200 |
Одночашечная |
4 |
|
Стойловый |
ПБО-1 |
20 |
Одночашечная |
1 |
|
Пастбищный |
ВУО-3А |
850 |
Групповая |
20 |
|
ПТИЦА: |
||||
|
Напольное |
Чашечно-вакуумная |
100 цыплят |
Одночашечная |
|
|
Напольное |
П-4 |
100 кур или 50 индеек |
Чашечно-клапанная |
|
|
Клеточное |
П-2 |
Клеточную батарею типа ОБН и КБН |
Желобковая |
|
|
Клеточное |
Желобко- вая |
Батареи типа ОБН и КБН |
Желобковая |
|
|
Клеточное |
Ниппель- ная |
Клеточная батарея |
Ниппельная |

Н.С.- насосная станция; В.Б. -- водонапорный бак; К. - коровник;
Т. - телятник; К.Н. коровник для нетелей; К.Ц. - кормоцех;
Д Б. - доильный блок; Д. - душевая; Г. гараж;
П. Г. - пожарный гидрант; М. - молочная; В. - водопровод;
1,2, 3… 12 - узловые точки сосредоточенного расхода воды .
Рисунок - Схема планировки животноводческой фермы
с наружной водопроводной сетью:

1 - приемный клапан; 2 - всасывающая труба; 3 - насос; 4 - обратный клапан; 5 - нагнетательная труба; 6 - водонапорный бак.
Рисунок - Схема к расчету полного напора насоса:

1 водонапорный бак; 2 - животноводческая постройка;
3 наружный трубопровод.
Рисунок - Схема к определению высоты расположения водонапорного бака:
Литература
- Кашеков, Л.Я. Механизация водоснабжения животноводческих ферм и пастбищ / Л.Я. Кашеков, - М., 1976.
- Белянчиков, Н.Н., Смирнов, А. И. Механизация животноводства / Н.Н. Белянчиков, А.И. Смирнов ,- М., Колос , 1977.
- Дегтерев, Г.П. Технологии и средства механизации животноводства / Г.П. Дегтерев,- М., Столичная ярмарка, 2010.
- Белянчиков, Н.Н., Смирнов, А. И. Механизация животноводства / Н.Н. Белянчиков, А.И. Смирнов ,- М., Колос , 1977.