Вдосконалення методики випробування цифрового запам’ятовуючого осцилографа типу GDS-840С
red0;;;;Зміст
Вступ...............................................................................................................4
1 Техніко-економічне обґрунтування..........................................................5
2 Основні види цифрових осцилографів.....................................................6
3 Основні параметри цифрового осцилографа запамятовуючого
GDS-840C.......................................................................................................10
4 Вимірювання за допомогою цифрового осцилографа.......................12
5 Розробка методики випробування осцилографа GDS-840C.............14
6 Вимоги охорони праці і безпеки при роботі з осцилографом
GDS-840C................................................................................................33
7 Оцінка економічної ефективності випробування осцилографа
GDS-840C................................................................................................36
Висновок........................................................................................................43
Перелік літератури........................................................................................44
Перелік нормативної документації.............................................................45
Вступ
У наші часи осцилографічні вимірювання є невідємною частиною радіоелектронних вимірювань і не тільки. Навіть звичайні користувачі деяких сучасних мультиметрів мають змогу користуватись цим типом приладу. Він дає змогу не тільки визначити форму сигналу і закон за яким він змінюється, а ще й його напругу та частоту у певний момент часу.
Але й це не все. За 59 років з моменту створення першого осцилографа цей прилад зазнав неймовірних змін: зменшення розмірів, виникнення різних видів аналізу та виводу інформації, діапазони вимірювань тощо. А завдяки ще й тому, що людське життя тепер важко представити без персонального компютера, осцилографи тепер існують не тільки у вигляді приладу, а й у вигляді програмного забезпечення для персонального компютера.
Сучасні осцилографи мають у своєму арсеналі не тільки набір стандартних функцій, а й широкий спектр допоміжних засобів вимірювань таких як спектрограф, частотомір, кольоровий дисплей для кращого розпізнавання різних сигналів. Деякі з моделей цифрових осцилографів дозволяють вимірювати до 40 параметрів сигналу одночасно. Найдивовижніше, що все це вміщується у корпусі одного невеликого приладу.
Враховуючи перелічене вище, треба розуміти, що чим більше кількість параметрів, тим більше похибок які треба враховувати і вміти виміряти або розрахувати. А це означає, що з зростанням можливостей засобів вимірювальної техніки (ЗВТ) зростає потреба у вдосконаленні методик їх випробування, повірки, калібрування.
Метою дипломної роботи є вдосконалення існуючої методики випробування цифрового запамятовуючого осцилографа типу GDS-840С.
1 Техніко-економічне обґрунтування
У звязку з тим, що все нові і нові стандарти якості вводяться у різноманітних галузях нашого життя щоденно, зростає кількість ЗВТ і кількість їх власників. Це зумовлює необхідність вдосконалення існуючих методик їх повірки, калібрування та випробування. Під вдосконаленням мається на увазі скорочення часу на виконання тієї чи іншої метрологічної операції, а також здешевлення вартості проведення робіт.
Обєктом дипломної роботи є цифровий 2-канальний запамятовуючий осцилограф типу GDS-840C. Він застосовується переважно на крупних виробництвах на місцях контролю параметрів вихідної продукції, а також у відділах ремонту електронних приладів.
Останнім розділом дипломної роботи є розрахування економічної ефективності розробленої методики у порівнянні з існуючою. Результатом розрахунків стало те, що використання розробленої методики є економічно доцільним, адже рентабельність склала R=77,83 %. Вартість устаткування для реалізації розробленої методики випробування складає 109500 гривень.
2 Основні види цифрових осцилографів
2.1 Історія створення цифрових осцилографів
Наряду з мультиметрами, осцилографи можна вважати найбільш поширеними контрольно-вимірювальними приладами в багатьох технічних галузях виробництва і наукових досліджень, або ж при вирішені різних завдань поставлених перед користувачем.
Історія цього приладу почалася ще в 1947 році, коли американська фірма Tektronix розпочала виробництво першої моделі аналогових осцилографів Tektronix Model 511, на основі застосування катодно-променевої трубки. А вже в 1980-х роках почався принципово новий етап розвитку осцилографів: американська фірма LeCroy Corporation випускає перші цифрові запамятовуючі осцилографи. А значне поширення та прогрес у розвитку сучасних цифрових технологій привели до серйозної зміни характеристик і розширенню можливостей осцилографів цього типу.
2.2 Види цифрових осцилографів
Цифрові осцилографи поділяються на такі види:
- запамятовуючі (DSO);
- люмінофорні (DPO);
- стробоскопічні;
- осцилографи змішаних сигналів (MSO)
2.2.1 Цифрові запамятовуючі осцилографи
У порівнянні з аналоговими попередниками цифрові осцилографи мають більш широкі можливості, а завдяки зниженню вартості цифрових схем з кожним роком вони стають більш доступними потенційним користувачам. В загальному вигляді цифровий осцилограф складається з вхідного дільника, нормалізуючого підсилювача, аналогово-цифрового перетворювача (АЦП), блоку памяті, пристрою керування і пристрою відображення. Пристрій відображення зазвичай виконується на основі рідкокристалічної панелі.
Цифрові осцилографи володіють значними можливостями за рахунок самого принципу роботи. Вхідний сигнал після нормалізації перетворюється в цифрову форму і записується в память. Швидкість запису (кількість вибірок в секунду) задається пристроєм управління, і її верхня межа визначається швидкодією АЦП, а нижня межа теоретично не обмежена, на відміну від аналогових осцилографів.
Архітектуру послідовної обробки вхідних сигналів цифровим запамятовуючим осцилографом зображено на рисунку 2.1

Рисунок 2.1 Архітектура послідовної обробки вхідних сигналів цифровим запамятовуючим осцилографом
Повне оцифровування сигналу дозволяє уникнути відображення сигналу в реальному масштабі часу і, отже, підвищити стабільність зображення, організувати збереження результатів, спростити масштабування і розтяжку, ввести мітки. Використання дисплея замість осцилографічної трубки відкриває можливість для відображення будь-якої додаткової інформації та управління приладом за допомогою меню.
Дорожчі прилади мають кольоровий дисплей, завдяки чому вони дозволяють легко розрізняти сигнали різних каналів, мітки часу і амплітуди, курсори, можуть накопичувати відображення протягом часу великого числа розгорток сигналу, а також виділяти кольором місця з найбільшою повторюваністю сигналу.
Характеристики сучасних цифрових осцилографів вражаючі: висока чутливість (від 1 мВ/поділка) і роздільна здатність (від 8 до 14 біт); широкий діапазон коефіцієнтів розгортки (від 25 пс до 50 с); розтяжка сигналу за часом або за амплітудою в широких межах; розвинена логіка синхронізації з будь-якими затримками запуску розгортки.
Крім звичайних схем запуску синхронізації запуск може проводитися, наприклад, при настанні певної події або через її відсутність, а також при досягненні певного значення параметра сигналу. Сигнал, за яким здійснюється синхронізація, і основний сигнал можна спостерігати в момент безпосередньо перед запуском розгортки.
Процесори цифрової обробки сигналу, що використовуються в осцилографах надають можливість дослідження спектру сигналу за допомогою аналізу із застосуванням швидкого перетворення Фурє. Цифрове представлення інформації забезпечує збереження зображення екрану з результатами вимірювання в памяті компютера, або виведення безпосередньо на принтер. Деякі осцилографи мають накопичувач для збереження зображення у вигляді файлів для подальшої архівації або подальшої обробки.
2.2.2 Цифрові люмінофорні осцилографи
Цей клас цифрових осцилографів використовує архітектуру побудови, яка базується на технології «цифрового люмінофора». Ця технологія в цифровій формі імітує притаманну аналоговим осцилографам реального часу зміну інтенсивності зображення.
Архітектуру паралельної обробки сигналів в осцилографі з цифровим люмінофором зображено на рисунку 2.2

Рисунок 2.2 Архітектура паралельної обробки сигналів в осцилографі з цифровим люмінофором
Іншими словами, цифрові люмінофорні осцилографи дозволяють розробникам бачити на екрані, наприклад, модульовані сигнали і всі їх деталі, як і аналогові осцилографи реального часу, забезпечуючи при цьому їх зберігання, вимірювання і аналіз, як цифрові запамятовуючі осцилографи.
Як і інші сучасні цифрові осцилографи, люмінофорні осцилографи мають память, в якій, зокрема, зберігаються значення різниці часів затримок між різними пробниками.
Для прикладу, здатність цифрових люмінофорних осцилографів відображати інформацію зі змінною інтенсивністю істотно полегшує пошук несправностей в імпульсних блоках живлення, особливо визначення надлишкової глибини модуляції сигналу в ланцюгах регулювання вихідної напруги, яка, як відомо, призводить до нестабільності роботи цих блоків.
Таким чином, цифрові люмінофорні осцилографи не тільки обєднують кращі якості аналогових і цифрових приладів, але і перевершують їх. Вони мають всі достоїнства цифрових запамятовуючих осцилографів (від зберігання даних до складних видів синхронізації), забезпечуючи в той же час особливі можливості аналогових осцилографів реального часу (миттєву реакцію на зміну сигналу і відображення сигналу зі змінною яскравістю, яка є можливою за рахунок цифрової емуляції флюоресценції).
2.2.3 Цифрові стробоскопічні осцилографи
В цьому класі приладів використовується принцип послідовного стропування миттєвих значень сигналу для перетворення його спектру, при кожному повторенні сигналу визначається миттєве значення сигналу в одній точці.
До моменту приходу іншого сигналу точка відбору переміщується по сигналу і так до тих пір поки він весь не буде простробований.
Тривалість перетвореного сигналу в багато разів перевищує тривалість досліджуваного сигналу, таким чином має місце стискання спектру, що еквівалентно відповідному розширенню смуги пропускання. Стробоскопічні осцилографи найбільш широкосмугові (до 100 ГГц) та дозволяють досліджувати періодичні сигнали з мінімальною тривалістю.
Осцилографи цього класу є дуже дорогими, а тому використовуються, як правило, для вирішення складних технічних і виробничих завдань.
2.2.4 Осцилографи змішаних сигналів
Осцилографи змішаних сигналів (MSO) поєднують характеристики осцилографів з цифровим люмінофором з базовими функціями логічного аналізатора на 16 каналів, включаючи можливість декодування протоколу паралельних та послідовних шин і запуску за сигналами цих шин. Цифрові канали MSO, подібно будь-якій логічній схемі, бачать цифровий сигнал, як послідовність високих і низьких логічних рівнів. Це значить, що поки дзвони, викиди і скачки рівня землі не викликають логічних переходів, ці аналогові ефекти в MSO не враховуються. Подібно до логічного аналізатору, для визначення високого або низького логічного рівня сигналу MSO використовує граничну напругу.
Осцилографи типу MSO дуже зручні для швидкого налагодження цифрових схем, адже пропонують різноманітні функції запуску, реєстрацію з високим дозволом і засоби аналізу. Одночасний аналіз аналогових і цифрових сигналів дозволяє швидко виявляти основні причини багатьох проблем, перетворюючи цифровий осцилограф змішаних сигналів в ідеальний прилад для перевірки і налагодження цифрових схем.
3 Основні параметри цифрового осцилографа запамятовуючого GDS-840C
3.1 Смуга пропускання
Смуга пропускання осцилографа GDS-840C складає 250 МГц
Смуга пропускання визначає основні можливості осцилографа вимірювати сигнали. По мірі збільшення частоти досліджуваного сигналу, здатність осцилографа точно його відображати знижується. Ця характеристика показує частотний діапазон, в межах якого осцилограф може виконувати точні вимірювання. Але для цифрових осцилографів слід розрізняти поняття смуги пропускання для повторюваних сигналів і смуги пропускання для одноразових сигналів. Перша з них не залежить від такої характеристики як частота дискретизації, і має досить високе значення з тієї причини, що осцилограф відтворює повторюваний сигнал за кілька запусків. Що стосується роботи з однократними або з неперіодичними сигналами, то в цьому випадку смуга пропускання залежить від частоти дискретизації, так як осцилографу необхідно захопити і оцифрувати отриманий сигнал за один такт.
Смуга пропускання визначається як смуга частот в межах якої вхідний синусоїдальний сигнал ослабляється осцилографом не більше ніж до 70,7 % від його вихідної амплітуди. Ця характеристика ще відома як смуга пропускання за рівнем «-3 дБ», якщо вважати рівень за логарифмічною шкалою.
При виборі цифрового осцилографа існує правило, що смуга пропускання повинна мінімум в три рази перевищувати значення основних частот досліджуваних сигналів і чим більше співвідношення (може досягати 10:1), тим точніше результат видає осцилограф.
Деякі осцилографи володіють можливістю розширення смуги пропускання за допомогою цифрової обробки сигналу. Вони містять цифровий вирівнюючий фільтр, який можна використовувати для поліпшення амплітудно-частотної характеристики сигнального тракту. Цей фільтр розширює смугу пропускання, вирівнює АЧХ каналу, покращує лінійність фазочастотної характеристики і забезпечує краще узгодження між каналами. Крім того, він зменшує тривалість фронтів і покращує перехідну характеристику в часовій області.
3.2 Час наростання
Час наростання осцилографа GDS-840C складає не більш ніж 1,4 нс.
У цифровій електроніці вимірювання цього параметра мають велике значення. Час наростання може виявитися найбільш підходящим критерієм оцінки таких сигналів, як імпульси і перепади. Осцилограф повинен володіти достатнім часом наростання для точного захоплення деталей швидких перехідних процесів. Час наростання характеризує корисний частотний діапазон осцилографа.
3.3 Коефіцієнт відхилення
Коефіцієнти відхилення осцилографа GDS-840C: від 2 мВ/поділ до 5 В/поділ. Регулюються десятьма кроками в послідовності: 1-2-5
Коефіцієнтом відхилення називається відношення напруги вхідного сигналу до відхилення променя (в поділках шкали), викликаному цією напругою. Коефіцієнт відхилення - параметр, зворотний чутливості осцилографа до напруги.
3.4 Коефіцієнт розгортки
Коефіцієнт розгортки осцилографа GDS-840C: від 1 нс/поділ до 10 с/поділ. Регулюються у послідовності: 1-2,5-5
Коефіцієнт розгортки це є відношення часу до відхилення променя, викликаного напругою розгортки за цей час. Зазвичай осцилографи мають широкий діапазон зміни коефіцієнта розгортки. Коефіцієнт розгортки - параметр, зворотний швидкості переміщення променю по осі «X».
3.5 Кількість каналів
Кількість каналів осцилографа GDS-840C: 2 канали.
Це характеристика цифрових осцилографів, яка забезпечує користувачеві можливість одночасного дослідження двох або більше сигналів. Слід зазначити, що на сьогоднішній день найбільшим попитом користуються двох канальні осцилографи. Існують також осцилографи, що включають в себе як основні, так і додаткові канали. У цьому випадку в осцилографі є аналогово-цифрові перетворювачі для основних каналів, а додаткові канали використовуються для роботи з цифровими сигналами.
4 Вимірювання за допомогою цифрового осцилографа
Сучасні цифрові запам'ятовуючі осцилографи, побудовані на базі відкритої платформи дають можливість користувачеві візуально спостерігати досліджуваний сигнал, навіть достатньо складної форми. Використання довгої пам'яті, розширених режимів синхронізації і сегментованої розгортки дозволяють інженеру фіксувати різні артефакти у вхідному сигналі або ж навпаки «відловлювати» корисні сигнали, що мають певні параметри. Ці можливості в тому чи іншому вигляді присутні практично в будь-якому сучасному цифровому осцилографі.
Але виняткова корисність цифрового осцилографа визначається не тільки його здатністю візуально відображати форму вхідного сигналу, але і проводити різного роду вимірювання, що, загалом, і класифікує осцилограф як «засіб вимірювання».
Більшість цифрових запам'ятовуючих осцилографів здатні проводити вимірювання досить великого числа параметрів. Так наприклад, деякі осцилографи здатні проводити вимірювання до 170 різних параметрів, з одночасною індикацією 8 результатів. Це широкий набір різних амплітудно-часових вимірів цілком достатніх для задоволення потреб широкого кола користувачів.
В основі всіх видів вимірювань сучасного осцилографа лежать два види вимірювань - це амплітудні і часові. Так само цифрові осцилографи здатні здійснювати вимірювання безрозмірних величин, наприклад підрахунок числа цілих періодів сигналу, числа точок дискретизації, числа піків гістограми та інші.
Амплітудні вимірювання призначені для визначення параметрів амплітуди вхідного сигналу, таких як: безпосередньо амплітуда, нижнє значення, верхнє значення, пікове значення, викиди, середньоквадратичне значення і багато інших.
Часові вимірювання призначені для визначення параметрів сигналу нормованих за часом - це частота, період, тривалість, фазові зсуви, час наростання і спаду, параметри джиттера і багато інших. Так само сучасні цифрові запам'ятовуючі осцилографи мають деякі похідні види вимірювань від амплітуди і часу, наприклад вимір площі сигналу, що стосовно до імпульсного сигналу, визначає його енергію, вимірювання числа періодів сигналу на заданій ділянці або вимірювання числа точок дискретизації, що утворюють форму сигналу, на всьому екрані або на заданій ділянці. У цифрових запам'ятовуючих осцилографах так само присутні спеціалізовані види вимірювань, призначені для вимірювання параметрів специфічних пристроїв або режимів, наприклад вимірювання параметрів потужності електричного сигналу, вимірювання параметрів систем послідовної передачі даних, вимірювання параметрів дискових або оптичних приводів, вимірювання джиттера і багато інших. Але й навіть ці спеціалізовані види вимірювань базуються на основних результатах вимірювання амплітудно-часових параметрів сигналу.
Таким чином сучасні цифрові осцилографи за рахунок можливості автоматизації всіх вимірювань дозволяють зменшити вплив людського фактору на точність результатів вимірювань. А також значно спростити роботу користувача за рахунок вбудованих у нього функціональних блоків та новітнього програмного забезпечення.
5 Розробка методики випробування осцилографа GDS-840C
5.1 Сфера застосування
Даний розділ встановлює загальні технічні вимоги та методику випробування цифрового запамятовуючого осцилографа GDS-840C, який є багатофункціональним приладом, призначеним для спостереження і дослідження в полосі частот 10...250 МГц.
5.2 Нормативні документи
Дана методика розроблена на підставі наступних стандартів:
- ГОСТ 12.1.005-88 ССБТ. Общие санитарно-гигиенические требования к воздуху в рабочей зоне.
- ГОСТ 12.1.019-79 (СТСЭВ 4830-84) ССБТ. Электробезопасность. Общие требования и номенклатура видов защиты.
- ГОСТ 12.1.030-81 ССБТ. Электробезопасность. Защитное заземление. Зануление.
- ГОСТ 12.2.003-91 ССБТ. Оборудование производственное. Общие требования безопасности.
- ГОСТ 12.3.019-80 СЕБТ. Испытания и измерения электрические. Общие требования безопасности.
- ГОСТ 8.009-84 Нормируемые метрологические характеристики средств измерений
- ГОСТ 8.207-76 Прямые измерения с многократными наблюдениями. Методы обработки результатов наблюдений.
- ГОСТ 8.311-78 ГСИ. Осциллографы электронно-лучевые универсальные. Методы и средства поверки.
- ДСТУ 3865-99 Вольтметры переменного тока электронные. Общие требования и методы испытания
- ДСТУ-11 4122-2002 Метрология. Государственная поверочная схема для средств измерения электрического напряжения от 0.1 до 1000 В переменного тока в диапазоне частот от 20 Гц до 1 МГц.
5.3 Операції повірки
5.3.1 Зовнішній огляд
5.3.2 Випробування
5.3.3 Визначення метрологічних характеристик
5.3.3.1 Визначення похибки коефіцієнта відхилення
5.3.3.2 Визначення похибки вимірювання напруги
5.3.3.3 Визначення похибки коефіцієнта розгортки
5.3.3.4 Визначення похибки вимірювання часових інтервалів
5.3.3.5 Визначення параметрів перехідної характеристики
5.3.3.6 Визначення смуги пропускання періодичного сигналу
5.4 Засоби випробування
5.4.1 При проведенні повірки використовуються засоби вимірювальної техніки (ЗВТ), що вказано в пункті
5.4.2 Припускається використовувати інші знов розроблені або ЗВТ, що використовуються та які пройшли метрологічну атестацію, з похибкою вимірювання, не перевищуючою 1/3 допустимої похибки параметра, що вимірюється.
5.4.3 Повірка виконується з комплектом кабелів, що входять до комплекту повіряє мого ЗВТ.
5.4.4 Засоби вимірювальної техніки, які використовуються при проведенні повірки, мають бути справними, і атестованими чи повіреними.
5.4.5 Робота з ЗВТ повинна проводитись у відповідності до їх експлуатаційної документації.
Для проведення контролю метрологічних характеристик осцилографа GDS-840C, рекомендуються такі вимірювальні прилади та допоміжні засоби:
5.4.5.1Калібратор осцилографів імпульсний И1-9 - призначений для повірки та калібрування осцилографів із смугою пропускання до 100 МГц (коефіцієнта відхилення і перехідної характеристики каналу вертикального відхилення, тривалості розгорток і синхронізації від мережі). Калібратор може використовуватися для підвищення точності та метрологічної надійності осцилографічних вимірювань. Характеристики калібратора И1-9:
- Амплітуда напруги: від 30х10-6 В до 100 В.
- Похибка встановлення напруги складає ±(2.5х10-3U+3 мкВ).
- Період: від 100х10-9 с до 10 с (імпульсний) та від 10х10-9 с до 50х10-9 с (синусоїдальний).
- Похибка встановлення періоду складає ± 10-4Тк.
- Час наростання 1х10-9 с.
5.4.5.2 Генератор імпульсів типу Г5-75 - призначений для дослідження, настройки і випробувань систем та приладів, що використовуються в радіоелектроніці, зв'язку, автоматиці, обчислювальної та вимірювальної техніки, приладобудуванні. Характеристики генератора Г5-75:
- Період повторення: від 0,1 мкс до 9,99 с.
- Амплітуда імпульсів: від 0,01 В до 9,999 В.
- Похибка встановлення амплітуди складає ± 1%.
- Тривалість імпульсів: від 50 нс до 1 с.
- Тривалість фронту, зрізу: не більше 10 нс.
- Часовий зсув основного імпульсу відносно синхроімпульсу: від 0 до 9,97 с.
- Похибка встановлення часових параметрів складає ±0,1%.
- Викиди на вершині та в паузі після імпульсу: ± 1%.
- Нерівномірність вершини після часу встановлення не перевищуючого 40 нс: ± 0,3%.
5.4.5.3 Генератор сигналів високочастотний типуГ4-176 призначений для перевірки, обслуговування та настройки радіотехнічної апаратури зв'язку і телевізійної приймально-передавальної апаратури. Характеристики генератора Г4-176:
- Діапазон частот: від 0,1 МГц до 1020 МГц.
- Похибка установки частоти складає ± 1,5х10-5 %.
- Нестабільність частоти: ± 5х10-8.
- Межі регулювання вихідної напруги: від -149,9 дБВ до +6 дБВ.
- Основна похибка установки напруги ± 1 дБВ
- Основна похибка установки ослаблення атенюатора:
± 1 дБ при ослабленнях до 119 дБ,
± 1,5 дБ при ослабленнях від 119,1 дБ до 139 дБ,
± 2 дБ при ослабленнях більше 139 дБ.
5.4.5.3 Частотомір Ч3-54 застосовується для настройки, випробувань і калібрування різного роду прийомопередавальних трактів, фільтрів, генераторів, для настройки систем зв'язку та інших пристроїв. Характеристики частотоміра Ч3-54:
- Діапазон частот: від 0,1 Гц до 300 МГц.
- Похибка встановлення частоти ± 1,5х10-7 Гц.
- Вимірювання напруги:
від 0,1 В до 100 В (при частоті від 0,1 Гц до 120 МГц)
від 0,2 В до 3 В (при частоті від 120 МГц до 300 МГц)
- Межі вимірювання тривалості періоду: в діапазоні частот від 0 Гц до 1 МГц.
- Межі вимірювання тривалості імпульсів та інтервалів часу: від 10-7 до 10-5 с
5.4.5.4 Генератор імпульсів типу Г5-60 призначений для регулювання та випробування імпульсної та іншої радіоелектронної апаратури і застосовується в радіолокації, вимірювальній техніці, електронній техніці, зв'язку, обчислювальній техніці. Характеристики генератора Г5-60:
- Амплітуда основних імпульсів (50 Ом): від 0,001 В до 10 В.
- Похибка установки амплітуди: ± (0,03*U+2 мВ).
- Тривалістьімпульсів:
- в режимі І: від 10 нс до 1 с
- в режимі ІІ:
- в режимі І: від 10 нс до 1 с
при внутрішньому запуску від 0,1 мкс до 9999990 мкс
при зовнішньому запуску від 0,1 мкс до 999999 мкс.
- Похибка установки тривалості:
- в режимі І: ±(0,1*+3 нс)
- в режимі ІІ: ±(10-6*+10 нс)
- Тривалість фронту: 10 нс
- Тривалість зрізу: 10 нс
- Період повторення:
- режим одинарних імпульсів: від 100 нс до 10 с
- режим парних імпульсів: від 1 мкс до 10 с
- Похибка установки періоду повторення: ± 10-6 Т
- Часовий зсув (затримка) основного імпульсу відносно синхроімпульсу:
- при внутрішньому запуску від 0 мкс до 9999990 мкс
- при зовнішньому запуску від 0 мкс до 999999 мкс.
- Похибка установки часового зсуву:
- при внутрішньому запуску ±(10-6*D + 3 нс)
- при зовнішньому запуску ±(10-6*D +10 нс)
- Часовий зсув (затримка) другого імпульсу пари відносно першого:
- при внутрішньому запуску від 0,1 мкс до 9999990 мкс
- при зовнішньому запуску від 0,1 мкс до 999999 мкс.
- Похибка установки часового зсуву: ±(10-6*D + 3 нс)
5.4.5.5 Калібратор осцилографів імпульсний И1-15 застосовується при розробці, серійному випуску та експлуатації широкосмугових осцилографів. Характеристики калібратора И1-15:
- Тривалість фронту: 0,25 нс
- Викид на вершині: 3%
- Максимальна амплітуда імпульсу: від 30х10-6 В до 10 В
- Похибка установки амплітуди: ± 0,1 U
- Ослаблення амплітуди імпульсів: від 0 до 43 дБ
- Тривалість імпульсів : від 0,1 мкс до 10 мкс
- Похибка установки тривалості: ± (0,1 +0,01) мкс
- Період повторення імпульсів: від 0,01 мс до 100 мс
- Похибка установки періода: ± (0,1T)
- Часовий зсув (затримка) основного імпульсу відносно синхроімпульсу: від 0,03 мкс до 1 мкс
- Похибка установки часового зсуву: ± (0,1D+0,01) мкс
5.4.5.6 Ватметр поглинаючої потужності М3-54. Характеристики ватметра М3-45:
- Діапазон частот: від 0 Гц до 17,85 ГГц
- Межі вимірювання потужності: від 10-4 Вт до 1 Вт
5.4.5.7 Набір мір комплексного коефіцієнта передачі ДК2-70. Призначений для повірки та калібрування аналізаторів ланцюгів з ослаблення і фазі коефіцієнта передачі.
5.5 Вимоги безпеки
5.5.1 При проведенні випробувань повинні бути дотримані загальні правила з техніки безпеки відповідно до ГОСТ 12.2.003-91 і ГОСТ 12.3.019-80.
5.5.2 Основні вимоги і необхідні умови для забезпечення безпеки під час проведення повірки:
- умови повірки повинні відповідати вимогам, встановленим у стандартах безпеки праці: «Санитарные правила организации технологических процессов и гигиенические требования к производственному оборудованию 1043-73»;
- на робочому місці має бути забезпечена освітленість (загальна і місцева) згідно СНиП 11-4-79 «Строительные нормы и правила. Естественное и искусственное освещение. Нормы проектирования»;
- мікроклімат в повітрі робочої зони повинен відповідати ГОСТ 12.1.005-88
- в плані електробезпеки повинні бути дотримані вимоги чинних «Правил технічної експлуатації електричних установок споживачів» і «Правила безпечної експлуатації електроустановок споживачів» ДНАОП 0.00-1.21-98
5.5.3 Слід перевірити надійність захисного заземлення. Заземлення необхідно проводити в першу чергу, від'єднання заземлення в останню чергу згідно ГОСТ 12.1.030-81.
При використанні приладу разом із іншими приладами чи при включенні його у склад установки необхідно провести заземлення всіх приладів у від повності до ГОСТ 12.1.030-81.
5.6 Умови випробувань
5.6.1 Температура навколишнього середовища у приміщенні, в якому проводять випробування, має бути в межах: (20±5) °С.
5.6.2 Відносна вологість навколишнього середовища в якому проводять випробування, має бути в межах: (65±15) %.
5.6.3 Атмосферний тиск у приміщенні має бути в межах від 84 кПа до 106 кПа.
5.6.4 Напруга живлення мережі: (220±22) В, (380±38) В.
5.6.5 Частота живлення мережі: (50±1) Гц
5.7 Підготовка до випробувань
5.7.1 Перед проведенням випробувань слід вивчити технічні описи и інструкції з експлуатації на осцилограф GDS-840C і засоби вимірювальної техніки (ЗВТ), що використовуються у випробуваннях.
5.7.2 Перед проведенням випробувань повинні бути підготовленні допоміжні пристрої (кабелі, навантаження, атенюатори, розгалуження та ін.) з комплектів осцилографа та зразкових ЗВТ.
5.7.3 Перед проведенням випробувань осцилограф і зразкові ЗВТ повинні бути заземлені і мають бути у включеному стані певний час, вказаний в нормативно-технічній документації на осцилограф та зразкові ЗВТ.
5.8 Проведення випробувань
5.8.1 Зовнішній огляд
5.8.1.1 Комплектність осцилографа повинна відповідати розділу «Склад осцилографа та комплект поставки» експлуатаційної документації приладу, що випробується.
5.8.1.2 При проведенні зовнішнього огляду повинні бути перевірені:
- відсутність видимих механічних пошкоджень корпуса, лицьової панелі, органів управління, усі написи на панелях повинні бути чіткими і зрозумілими;
- наявність і цілісність пломб;
- наявність і міцність закріплення органів управління і комутації;
- усі розєми, клеми і вимірювальні проводи не повинні мати пошкоджень і повинні бути чистими.
Прилади, що мають дефекти, бракуються і направляються до ремонту.
5.8.2 Опробування
5.8.2.1 Опробування роботи осцилографа виконується відповідно до розділу «Підготовка до роботи» експлуатаційної документації на осцилограф для оцінки його справності.
5.8.2.2 Опробування роботи осцилографа виконується після часу самопрогріву, який вказано в нормативно-технічній документації на осцилограф.
5.8.2.3 Перевірка роботи осцилографа у автоколивальному режимі.
Осцилограф переводять у автоколивальний режим і перевіряють:
- працездатність рідкокристалічного індикатору;
- діапазон переміщення лінії розгортки по вертикалі.
5.8.2.4 Перевірка роботи органів регулювання коефіцієнта розгортки і коефіцієнту відхилення.
Перевірка роботи органів регулювання коефіцієнта розгортки і коефіцієнт а відхилення здійснюється шляхом подачі з калібратора И1-9 імпульсів частотою 1 кГц на кожен з каналів осцилографа. Схема зєднання зображена на рисунку 5.1.

Рисунок 5.1 Схема зєднання приладів для перевірки роботи органів регулювання коефіцієнтів розгортки та відхилення
Коефіцієнт розгортки встановлюється 1 мс/поділ. Перемикачем «VOLT/DIV» встановити розмір зображення рівним шести поділкам шкали рідкокристалічного індикатору. Спостерігати на дисплеї індикатора 10 періодів сигналу.
Зменшуючи фіксоване значення коефіцієнта розгортки осцилографа, спостерігати збільшення ширини зображення імпульсів на дисплеї. Збільшуючи фіксоване значення коефіцієнта відхилення, спостерігати зменшення висоти зображення на дисплеї рідкокристалічного індикатора.
Несправні прилади направляються у ремонт.
5.8.3 Визначення метрологічних характеристик
5.8.3.1 Визначення похибки коефіцієнта відхилення
5.8.3.1.1 Похибку коефіцієнта відхилення визначають методом прямих вимірювань за допомогою калібратора осцилографів імпульсного И1-9. Схему зєднання приладів приведено на рисунку 5.2

Рисунок 5.2 Схема зєднання приладів для визначення похибки коефіцієнта відхилення
5.8.3.1.2 Від И1-9 з калібратора напруги подайте прямокутні імпульси з тривалістю 1 мс і частотою 1 кГц по черзі на всі канали осцилографа.
5.8.3.1.3 Перевірку проводять при всіх положеннях перемикача «VOLT/DIV» при розмірі зображення імпульсів по вертикалі, рівному 6 поділкам шкали рідкокристалічного індикатора, а в положенні перемикача «VOLT/DIV» «5В» при розмірах зображення імпульсів по вертикалі, рівному 2, 4, 6 поділкам шкали рідкокристалічного індикатора. Також визначити відносну похибку коефіцієнта відхилення з дільником 1:10 в положенні перемикача «VOLT / DIV» «5В» при розмірі зображення імпульсів по вертикалі дорівнюючому 6 поділкам шкали рідкокристалічного індикатора.
5.8.3.1.4 Зображення сигналу має розташовуватися симетрично відносно горизонтальної осі екрану. Встановити осцилограф в режим усереднення.
Плавно змінюючи вихідну напругу калібратора И1-9, досягти точного співпадання розміру зображення з поділками шкали.
5.8.3.1.5 Похибку коефіцієнта відхилення у відсотках визначте по індикатору калібратора И1-9.
5.8.3.1.6 Результати випробування вважаються задовільними якщо відносна похибка коефіцієнта відхилення не перевищує:
- без дільника: ± 3%
- з дільником 1:10: ± 4%
5.8.3.2 Визначення похибки вимірювання напруги
5.8.3.2.1 Визначення абсолютної похибки вимірювання напруги у діапазоні частот виконується методом прямого вимірювання за допомогою генератора імпульсів каліброваної амплітуди Г5-75. Схему зєднання приладів приведено на рисунку 5.3

Рисунок 5.3 Схема зєднання приладів для визначення похибки вимірювання напруги
5.8.3.2.2Вимірювання напруги проводять для кожного каналу при всіх значеннях коефіцієнта відхилення.
5.8.3.2.3 Для визначення абсолютної похибки вимірювання напруги на генераторі Г5-75 встановлюються значення коефіцієнта відхилення та значення ослаблення зовнішнього атенюатора, приведені в таблиці 5.1
Таблиця 5.1 Вхідні данні для визначення похибки вимірювання напруги
|
Положення перемикача «VOLT/DIV» |
Встановлена на Г5-75 напруга UK, B |
Ослаблення зовнішнього атенюатора А, dB |
|
5 В |
10 |
0 |
|
2 В |
8 |
0 |
|
1 В |
6 |
0 |
|
0,5 В |
2 |
0 |
|
0,2 В |
1 |
0 |
|
0,1 В |
6 |
20 |
|
50 мВ |
2 |
20 |
|
20 мВ |
1 |
20 |
|
10 мВ |
6 |
40 |
|
5 мВ |
3 |
40 |
|
2 мВ |
1,2 |
40 |
5.8.3.2.4 Вимірювання проводять для імпульсної та постійної напруги на частотах 0,1; 1; 2; 5; 10 МГц. Вимірювання імпульсної напруги з виносним дільником 1:10 проводити на частотах 0,1; 1; 2; 5 МГц. Скважність імпульсного сигналу встановити рівною 2. Осцилограф встановити в режим усереднення. У якості мір ослаблення рекомендується використовувати атенюатори з набору мір комплексного коефіцієнта передачі ДК2-70.
5.8.3.2.5 Абсолютну похибку вимірювання напруги знаходять з формули 5.1.
, (5.1)
де:
- абсолютна похибка вимірювання напруги, В;
виміряне осцилографом значення напруги, В;
напруга сигналу генератора, В;
А значення введеного ослаблення, dB.
5.8.3.2.6 Результати повірки вважаються задовільними якщо:
- абсолютна похибка вимірювання напруги на частотах 0,1; 1; 2; 5; 10 МГц при безпосередньому вході не перевищує значення:
, (5.2)
де:
- виміряне осцилографом значення напруги, В;
К встановлене коефіцієнта відхилення, В/поділ
- абсолютна похибка вимірювання імпульсної напруги на частотах 0,1; 1; 2; 5 МГц з виносним дільником 1:10 не перевищує значення:
, (5.3)
5.8.3.3 Визначення похибки коефіцієнта розгортки
5.8.3.3.1 Похибка коефіцієнта розгортки визначають методом непрямого вимірювання дійсного значення коефіцієнта розгортки за допомогою генератора сигналів високочастотного Г4-176, генератора імпульсів Г5-75 і частотоміра Ч3-54
5.8.3.3.2 Коефіцієнти розгортки, що не перевищують 5 мкс/поділ, вимірюють за схемою з'єднання приладів, наведеної на рисунку 5.4. Осцилограф переводять в режим внутрішнього запуску, встановлюють середнє значення коефіцієнта відхилення, амплітуду сигналів на виході генератора сигналів Г4-176, відповідну не менше 40% робочої ділянки екрану осцилографа по вертикалі, період сигналу, відповідний одній поділці шкали екрану по горизонталі.

Рисунок 5.4 Схема зєднання приладів для визначення похибки коефіцієнта розгортки меншого ніж 5мкс/поділ
Встановити мінімальне значення коефіцієнта розгортки осцилографа яке дорівнює 1нс/поділ.
5.8.3.3.3 Досягнути стійкого зображення синусоїдального сигналу на дисплеї осцилографа. Змінювати частоту сигналу на виході генератора і затримку розгортки так, щоб довжина зображення, розташованого на початку робочої ділянки екрану по горизонталі, парного числа періодів синусоїдального сигналу lmin дорівнювала найменшій допустимій довжині.
Поєднання зображення з відмітками шкали проводять в точках, що мають максимальну крутизну і для однакових границь лінії променя. Проводять відлік за шкалою генератора Г4-176 або вимірюють за допомогою частотоміра Ч3-54 частоту синусоїдального сигналу. Дійсне значення коефіцієнта розгортки
обчислюють за формулою 5.4.
, (5.4)
де
дійсне значення коефіцієнта розгортки,
f значення частоти, Гц
5.8.3.3.4 Коефіцієнти розгортки, що перевищують 5 мкс/поділ, вимірюють за схемою з'єднання приладів наведеної на рисунку 5.5. Осцилограф переключити в режим зовнішнього запуску, генератор імпульсів Г5-75 - в режим внутрішнього запуску, встановити середнє значення коефіцієнта відхилення. Амплітуду основних імпульсів генератора Г5-75, що складає не менш 80% робочої ділянки екрану осцилографа по вертикалі, період повторення імпульсів, відповідний одній поділці шкали рідкокристалічного індикатора по горизонталі, тривалість імпульсів, відповідну 0,2 поділки шкали по горизонталі. Домогтися стійкого зображення синусоїдального сигналу на дисплеї осцилографа.

Рисунок 5.5 Схема зєднання приладів для визначення похибки коефіцієнта розгортки більшого ніж 5мкс/поділ
Змінюючи частоту повторення і затримку основних імпульсів генератора так, щоб довжина зображення, розташованого на початку робочої ділянки екрана осцилографа по горизонталі, парного числа періодів імпульсів lmin дорівнювала lmin поділок шкали екрана по горизонталі.
Частотоміром Ч3-54 вимірюють частоту повторення або період повторення основних імпульсів генератора і обчислюють дійсне значення коефіцієнта розгортки за однією з формул 5.4 чи 5.5.
, (5.5)
де: Т виміряне значення періодів.
5.8.3.3.5 Коефіцієнт розгортки аналогічно визначають для всіх значень довжини, рівних парному числу поділок, а також для найбільшого значення довжини в межах робочої ділянки рідкокристалічного індикатора по горизонталі. Вимірювання проводять для всіх фіксованих значень коефіцієнта розгортки осцилографа.
5.8.3.3.6 Результати випробування вважаються задовільними якщо відносна похибка коефіцієнта розгортки не перевищує ± 0,01 %
5.8.3.4 Визначення похибки вимірювання часових інтервалів
5.8.3.4.1 Похибки вимірювання часових інтервалів визначають методом прямого вимірювання абсолютної похибки осцилографа за допомогою генератора імпульсів Г5-60. Схему з'єднання приладів наведено на рисунку 5.6

Рисунок 5.6 Схема зєднання приладів для визначення похибки вимірювання часових інтервалів
5.8.3.4.2 На генераторі необхідно встановити наступні параметри сигналу:
- період слідування 10 мс на множнику «х0,1»;
- тривалість імпульсу 1 мкс х 103 в режимі 1;
- амплітуда імпульсу 1,2 В.
На осцилографі встановити коефіцієнт відхилення «200 мВ/поділ», коефіцієнт розгортки «2,5 мс/поділ».
5.8.3.4.3 Подати на вхід одного з каналів осцилографа сигнал з виходу генератора. Зображення сигналу встановити симетрично відносно горизонтальної осі екрану. Змінюючи рівень вихідної напруги, встановити розмах зображення сигналу на дисплеї осцилографа рівним 6 великим поділкам шкали рідкокристалічного індикатора. Перевести осцилограф у режим усереднення.
5.8.3.4.4 Встановити коефіцієнт розгортки осцилографа «25 нс/поділ». Встановити середину фронту імпульсу на центральну вертикальну лінію шкали таким чином, щоб показання індикатора часу затримки дорівнювало: 0,000 с.
5.8.3.4.5 Встановити коефіцієнт розгортки осцилографа «2,5 мс/поділ». Встановити фронт другого імпульсу на центральну вертикальну лінію рідкокристалічного індикатора.
Встановити коефіцієнт розгортки осцилографа «250 нс/поділ». Встановити середину фронту другого імпульсу на центральну вертикальну лінію шкали рідкокристалічного індикатора. Після цього переміщувати фронт другого імпульсу по дисплею. Зупинити переміщення фронту в момент зміни показання індикатора з 9,999 мс на 10,00 мс.
5.8.3.4.6 Не чіпаючи органи управління осцилографа, змінювати значення встановленого періоду слідування імпульсів на генераторі в останньому розряді так, щоб середина фронту другого імпульсу знову опинилася на центральній вертикальній лінії рідкокристалічний індикатор. Після установки середини фронту на центральну вертикальну лінію рідкокристалічний індикатор, виміряний осцилографом часовий інтервал між двома імпульсами буде дорівнювати ТВИМ = 10000 мкс. Дійсне ж значення цього часового інтервалу приймається рівним встановленому на генераторі ТД.
5.8.3.4.7 Абсолютна похибка вимірювання часових інтервалів обчислюється за формулою 5.6.
, (5.6)
де:
- абсолютна похибка вимірювання часових інтервалів, мкс;
встановлене на генераторі Г5-60 значення часового інтервалу, мкс.
5.8.3.4.8 Результати випробування вважаються задовільними якщо абсолютна похибка вимірювання часових інтервалів не перевищує значення ±1,0 мкс
5.8.3.5 Визначення параметрів перехідної характеристики
5.8.3.5.1 Параметри перехідної характеристики визначають методом прямих вимірювань за допомогою калібратора осцилографів імпульсного типу И1-15. Схема з'єднання приладів наведена на рисунку 5.7.

Рисунок 5.7 Схема зєднання приладів для визначення параметрів перехідної характеристики
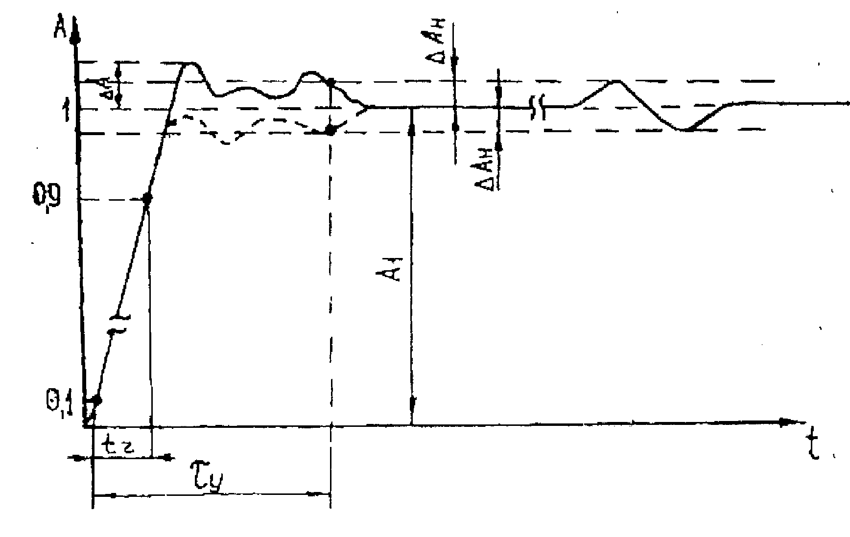
5.8.3.5.2 Визначення часу наростання перехідної характеристики кожного каналу осцилографа проводиться шляхом вимірювання часу наростання випробувального імпульсу на дисплеї осцилографа.
5.8.3.5.3 Перш за все необхідно подати з генератора И1-15 на вхід каналу осцилографа імпульс тривалістю 100 нс і періодом слідування 0,01 мс. Встановити осцилограф в режим зовнішньої синхронізації. Встановити стійке зображення імпульсу в центрі екрану рідкокристалічний індикатор.
Встановити коефіцієнт відхилення рівний «2 В/поділ», коефіцієнт розгортки «10 нс/поділ» і за допомогою атенюатора з комплекту И1-15 встановити зображення імпульсу, яке дорівнює 6 поділкам шкали по вертикалі.
5.8.3.5.4 Встановити коефіцієнт розгортки «1 нс/поділ» і виміряйте час наростання перехідної характеристики згідно з рисунком 5.8.

- час наростання перехідної характеристки
Рисунок 5.8 Перехідна характеристика сигналу
5.8.3.5.5 Провести вимірювання за вищеописаною методикою для всіх інших значень коефіцієнта відхилення (крім 5 В/поділ) в кожному каналі осцилографа для позитивної та негативної полярності випробувального сигналу.
5.8.3.5.6 Результати повірки вважаються задовільними, якщо виміряне значення часу наростання перехідної характеристики не перевищує 1,8 нс.
5.8.3.6 Визначення полоси пропускання періодичного сигналу
5.8.3.6.1 Визначення полоси пропускання періодичного сигналу кожного каналу виконується методом прямого вимірювання за допомогою генератора сигналів типу Г4-176. В якості допоміжного приладу використовується ватметр типу М3-54. Схему зєднання приладів наведено на рисунку 5.9.

Рисунок 5.9 Схема зєднання приладів для визначення полоси пропускання
5.8.3.6.2 На осцилографу встановити коефіцієнт відхилення рівним 500 мВ/поділ, коефіцієнт розгортки 10 мкс/поділ. На генераторі Г4-176 встановити вихідний рівень сигналу (5 ± 0,5) дБВ і натиснути клавішу +6 дБ.
5.8.3.6.3 Подати на вхід каналу осцилографа з виходу генератора частотою 100 кГц. Змінюючи рівень вихідної напруги, встановити розмах зображення на дисплеї осцилографа рівним 6 поділкам шкали рідкокристалічного індикатора.
5.8.3.6.4 Відключити кабель від навантаження і підключити до нього головку ватметра. Виміряти вихідну потужність генератора на кінці кабелю. Записати це значення.
5.8.3.6.5 Встановлювати значення частоти та розгортки наведені в таблиці 5.2 і підтримувати рівень вихідної потужності Р за допомогою ватметру.
Таблиця 5.2
|
Fген, МГц |
0,1 |
50 |
100 |
150 |
200 |
220 |
240 |
250 |
|
TIME/DIV |
10 мкс |
10 нс |
5 нс |
2,5 нс |
2,5 нс |
2,5 нс |
2,5 нс |
2,5 нс |
5.8.3.6.6 Виміряти розмах зображення сигналу на вказаних частотах по масштабній сітці рідкокристалічного індикатора. Результат вимірювань вважається задовільним, якщо розмах зображення сигналу на вказаних частотах не менш ніж на 30% менший і не більш ніж на 40% більший розмаху встановленому на частоті 100 кГц.
6 Вимоги охорони праці і безпеки при роботі з осцилографом GDS-840C
6.1 Загальні положення
Згідно з ДНАОП 0.00-1.21, ДНАОП 0.00-4.12 до робіт з повірки засобів вимірювальної техніки на установках, що живляться електричним струмом промислової частоти допускаються особи:
- у віці не молодше 18 років;
- мають освіту не нижче середньотехнічного спеціального;
- пройшли медогляд;
- пройшли вступний і первинний інструктаж.
Згідно ГОСТ 12.1.005 у всіх виробничих приміщеннях повинна забезпечуватися температура повітря, встановлена в НД на методи і засоби перевірки, але не нижче +18 оС і не більше 25 оС.
Відносна вологість повітря в приміщеннях не повинна перевищувати 80%.
У виробничих приміщеннях забезпечена можливість природної та примусової вентиляції і природного та штучного освітлення.
У приміщенні, де проводиться повірка ЗВТ забороняється палити.
6.2 Вимоги безпеки перед початком роботи
Перед початком роботи переконатися, що установка відключена від мережі.
До початку роботи з приладами вони повинні бути заземлені шляхом з'єднання контуру заземлення приміщення з затискачем на приладі.
У приладах може накопичуватися напруга, небезпечна для життя, тому категорично забороняється працювати, якщо на ньому немає або пошкоджено захисний кожух.
Перед початком роботи з приладами необхідно уважно вивчити технічні описи та інструкції з експлуатації, ознайомитися зі схемою і конструкціями приладів.
Вимоги приведенні згідно ГОСТ 12.1.019, ГОСТ 12.1.030.
6.3 Вимоги безпеки під час виконання роботи
Підготовку обєкта і засобів випробування до робіт, складання та розбирання випробувальних (вимірювальних) ланцюгів слід виконувати при відсутності на обєкті випробувань і на засобах випробувань напруг і залишкового заряду.
Не дозволяється відкривати кришки розеток і розкривати патрони освітлювальної мережі що знаходяться під напругою.
Непотрібно торкатися до відкритих струмоведучих частин і залишати установку під струмом без нагляду.
6.4 Вимоги безпеки після закінчення роботи
- після закінчення роботи відключити напругу на установці;
- повністю заструмити приміщення;
- прибрати робоче місце.
Для виключення псування приладів не експлуатувати їх в умовах підвищеної вологості, уникати впливу несприятливих умов. Не зберігати прилад в місцях, де присутнє інтенсивне електромагнітне поле.
6.5 Вимоги безпеки в аварійних ситуація
При недотриманні вимог безпеки, при перевірці приладів, при відсутності або пошкодженні заземлення або при роботі з приладами з пошкодженими захисним кожухом і шнурами живлення може наступити ураження електричним струмом.
Про всі неполадки в роботі необхідно ставити до відома начальника сектору та начальника відділу.
При ураженні людини електричним струмом необхідно вжити заходи до звільнення потерпілого від дії струму і негайно приступити до надання йому першої допомоги, при необхідності викликати швидку допомогу .
Експлуатація приладу без заземлення забороняється.
Не використовувати прилад в середовищі вибухонебезпечних газів і випарів, або пилу.
6.6 Розробка засобів пожежної безпеки
Пожежна безпека повинна відповідати ГОСТ 12.1.004.
Відповідальність за забезпечення пожежної безпеки дотримання встановленого протипожежного режиму несуть відповідальні за пожежну безпеку.
У разі виникнення пожежі необхідно вжити заходів по її ліквідації за допомогою наявних на кожному поверсі вогнегасників або системи пожежогасіння, при необхідності викликається пожежна команда за телефоном «101».
На сходових клітинах будинку забороняється влаштовувати робочі, складські та інші приміщення, легкозаймисті рідини (ЛЗР), застосовувані у відділах (бензин, гас, етиловий спирт, ацетон та інші) необхідно зберігати в лабораторіях у товстостінній посуді з щільно закриваються кришками.
6.7 Обовязки осіб на робочих місцях щодо пожежної безпеки
Відповідальність за дотримання встановлених протипожежних заходів на кожному робочому місці покладається на особу, яка працює на даному робочому місці.
Кожен працюючий незалежно від посади зобов'язаний чітко знати і суворо виконувати встановлені правила пожежної безпеки, не допускати дій, які можуть призвести до пожежі.
Кожний працівник, який помітив пожежу, задимлення або інші ознаки пожежі зобов'язаний:
- вжити заходи щодо обмеження поширення вогню чи ліквідації;
- викликати пожежну частину по телефону «101»;
- поставити до відома керівника відділу;
Гарячі електропроводи і електроприлади, що знаходяться під напругою необхідно знеструмити і тушкувати вуглекислотними вогнегасниками типу ВВ-3.
Вогнегасник необхідно приводити в дію недалеко від місця горіння, використовувати швидко, оскільки їх робота короткочасна.
7 Оцінка економічної ефективності випробування осцилографа GDS-840C
Тема дипломної роботи «Цифровий 2-канальний запамятовуючий осцилограф GDS-840C. Методика випробування».
Базою для порівняння є існуючий метод випробування аналогічних джерел малих значень струму. Джерелом отримання економічного ефекту являється зниження часу на випробування.
Таблиця 7.1 Вхідні дані
|
Найменування показників |
Літерне позначення |
Показники |
|
|
Базові |
Проектовані |
||
|
Норма час на випробування, годин |
|
8 |
6 |
|
Кількість повірників |
n |
1 |
1 |
|
Заробітна плата повірника на місяць, грн. |
|
2600 |
2600 |
|
Вартість ЗВТ та устаткування, застосовуваного при випробуванні, грн. |
Ц |
107700 |
109500 |
|
Річний обсяг проведених випробувань |
|
30 |
30 |
|
Річний фонд робочого часу, дні |
|
251 |
251 |
|
Норма амортизації, % |
|
12 |
12 |
|
Витрати на ремонт |
|
5% від Ц |
5% від Ц |
|
Коефіцієнт, враховуючий додаткову заробітну платню |
|
1,4 |
1,4 |
|
Коефіцієнт, що враховує накладні витрати |
|
1,1 |
1,1 |
|
Коефіцієнт, що враховує нарахування на заробітну платню |
|
1,3766 |
1,3766 |
|
Максимальний строк окупності, роки |
|
- |
5 |
|
Кількість робочих днів на місяць, дні |
|
21 |
21 |
|
Тривалість робочого дня, годин |
|
8 |
8 |
|
Потужність, кВт |
|
1,0 |
0,815 |
|
Тариф за 1 кВт годину електрифікації, грн. |
|
0,96 |
0,96 |
7.1 Основна заробітна плата розраховується за формулою:
, (7.1)
де
- заробітна плата повірника на місяць,грн.;
- кількість повірників;
- норма часу на випробування, годин;
- кількість робочих днів на місяць;
тривалість робочого дня, годин.
7.2 Заробітна плата з нарахуванням розраховується за формулою:
, (7.2)
де
- коефіцієнт, враховуючий додаткову заробітну платню;
- коефіцієнт, що враховує нарахування на заробітну платню.


7.3 Амортизаційні нарахування визначаються за формулою:
, (7.3)
де
- вартість ЗВТ та устаткування, застосованого при випробуванні;
- норма амортизації;
- річний фонд робочого часу, дні.
7.4 Накладні витрати розраховуються за формулою:
, (7.4)
де
- коефіцієнт, що враховує накладні витрати.

7.5 Витрати на ремонт розраховуються за формулою:
, (7.5)
де
- річний обсяг проведених випробувань.


7.6 Вартість витрат на електроенергію розраховуються за формулою:
, (7.6)
де
- тариф за 1 кВт годину електрифікації;
- потужність, кВт.


7.7 Річні поточні витрати га проведення випробування визначаємо за формулою:
, (7.7)


7.8 Капітальні вкладення по базовому і проектованому варіантах визначаються за формулою:
, (7.8)
де
- витрати на транспортування, що розраховується за формулою:
, (7.9)


Отже капітальні витрати дорівнюють :


7.9 Річний економічний ефект від проведення нового методу випробування:
, (7.10)
де
- річні поточні витрати на випробування за старим новим методом відповідно;
- коефіцієнт приведених витрат на рік;
- капітальні вкладення за старим та новим варіантом;
- витрати на атестацію,що розраховується за формулою:
, (7.11)
де
- вартість ЗВТ та устаткування, застосовуваного при атестації,
= 90560 грн.;
- річні витрати на випробування, ремонт цього обладнання,що розраховується за формулою:
, (7.12)

Річна заробітна платня співробітника з нарахування розраховується за формулою:
, (7.13)

Розраховуємо витрати на метрологічну атестацію за формулою:

А також розраховуємо річний економічний ефект за формулою:

7.10 Приріст прибутку розраховуємо за формулою:
, (7.14)
де Н загальний податок (30% від
.

7.11 Рентабельність визначається відношенням середньорічного приросту чистого прибутку до приросту витрат:
, (7.15)
де
визначається за формулою:
, (7.16)

Із отриманого значення
визначаємо рентабельність:
.
7.12 Строк окупності витрат розраховуємо за формулою:
, (7.17)

Отже проведення випробування доцільно,тому що отримані дані задовольняють умовам економічної ефективності:
- рентабельність
;
- строк окупності витрат менше максимального строку окупності та
складає 1,3 роки;
- приріст чистого прибутку складає
грн.;
- річний економічний ефект від проведення випробувань складає
грн.
Можна зробити висновок, що використання розробленої методики випробувань осцилографа GDS-840C економічно доцільне.
Висновок
Тема моєї дипломної роботи «Цифровий 2-канальний запамятовуючий осцилограф GDS-840C. Методика випробування». Метою дипломної роботи була розробка удосконаленої методики випробування осцилографа цифрового 2-канального запамятовуючого GDS-840C та ознайомлення з функціональними можливостями сучасних осцилографів.
Вважаю, що з поставленою задачею впорався. Нова, удосконалена методика випробувань вимагає менші енерговитрати, потребує менше часу на виконання всіх операцій, з яких вона складається, та має високі показники економічної ефективності.
Перелік літератури
1. Величко О.М.,Коломієць Л.В., Гордієнко Т.Б. Основи метрології: теорія та практика. Підручник.-Одеса:ВМВ,2009.-391с.
2. Афонский А.А., Дьяконов В.П. Измерительные приборы и массовые электронные измерения. Серия «библиотека инженера». Под редакцией профессора В.П. Дьяконова.- М.: СОЛОН-ПРЕСС,2007.-544с.
3. Владимир Яковлев. Современные технологии измерений. Осциллографы. Основные принципы измерений. Часть 1, 2, 3.-Измерительные приборы и системы 2010. № 4.
4. Пронкин Н.С. Основы метрологии: практикум по метрологии и измерениям: учебное пособие для вузов.- М.: Логус; Университетская книга, 2007.-392 с.
5. Осциллографы. Основные принципы измерений. Учебное пособие.- Орегон: Tektronix Inc., 2009.
6. http://oml2m.com/radiomeh/tipi.htm
7. http://oscillograf.com.ua/osnovnye-rabochie-xarakteristiki-oscillografov/
8. http://www.prist.ru/info.php/articles/dso_measurement.htm
Перелік нормативної документації
|
Номер документа і рік видання |
Назва документа |
|
Закон України №113/98 від 11.02. 1998 |
Про метрологію і метрологічну діяльність |
|
ДНАОП 0.00-1.21-98 |
Правила безпечної експлуатації електроустановок споживачів |
|
ДНАОП 0.00-4.12-99 |
Типове положення про навчання, інструктаж та перевірку знань працівників з питань охорони праці |
|
ДСТУ ГОСТ 8.311:2009 |
ГСИ. Осциллографы электронно-лучевые универсальные. Методы и средства поверки |
|
ДСТУ 3400-2006 |
Метрология. Государственные испытания средств измерительной техники. Основные положения, организация, порядок проведения рассмотрения результатов |
|
ДСТУ 3989-2000 |
Метрологія. Калібрування засобів вимірювальної техніки. Основні положення, організація, порядок проведення та оформлення результатів |
|
ДСТУ 3865-99 |
Вольтметри змінного струму електронні. Загальні технічні вимоги та методи випробувань |
|
ДСТУ 4122:2006 |
Метрологія. Державна повірочна схема для засобів вимірювання електричної напруги від 0,1В до 1000В змінного струму в діапазоні частот від 10Гц до 1МГц |
|
ГОСТ 8.009-84 |
Нормируемые метрологические характеристики средств измерений |
|
ГОСТ 8.207 |
ГСИ. Прямые измерения с многократными наблюдениями. Методы обработки результатов наблюдений. Основные положения |
|
ГОСТ Р 8.5632009 |
ГСИ. Методики выполнения измерений |
Перелік нормативної документації
(продовження)
|
ГОСТ 12.1.004-91 |
ССБТ. Пожарная безопасность. Общие требования |
|
ГОСТ 12.1.005-88 |
ССБТ. Общие санитарно гигиенические требования к воздуху рабочей зоны |
|
ГОСТ 12.1.019-79 |
ССБТ. Электробезопасность. Общие требования и номенклатура видов защиты |
|
ГОСТ 12.1.030-81 |
ССБТ. Электробезопасность. Защитное заземление. Зануление |
|
ГОСТ 12.2.003-91 |
ССБТ. Оборудование производственное. Общие требования безопасности |
|
ГОСТ 12.3.019-80 |
ССБТ. Испытания и измерения электрические. Общие требования безопасности |
|
ГОСТ 26104-89 |
Средства измерений электронные. Технические требования в области безопасности. Методы испытаний |
|
СНиП II-4-79 |
Естественное и искусственное освещение |
ca
e3 1004













