Жилое двухэтажное, высота 7 м; этажи – по 3 метра
Исходные данные и формулы для курсовой работы
по дисциплине ТГВ для СУЗиС (2015)
- РАЗДЕЛ «Задание на выполнение курсовой работы»
- Здание жилое двухэтажное, высота 7 м; этажи по 3 метра.
- Входные двери двойные с тамбуром, 1,22,0 м. Окна с двойным остеклением - 1,21,5 м.
- Средняя температура нар. воздуха наиболее холодной пятидневки в районе строительства:
|
Исходные данные |
Последняя цифра шифра |
|||||||||
|
0 |
1 |
2 |
3 |
4 |
5 |
6 |
7 |
8 |
9 |
|
|
Средняя температура нар. |
Казань |
Архангельск |
Волгоград |
Владивосток |
Владимир |
Самара |
Киров |
Петрозаводск |
Рязань |
Орёл |
|
32 |
31 |
25 |
24 |
28 |
30 |
33 |
29 |
27 |
26 |
- Расчётная внутренняя температура
|
Помещение |
Расчётная внутренняя |
|
Жилая угловая комната |
20,0 |
|
Жилая неугловая комната и кухня |
18,0 |
|
Лестничная клетка (ЛК) |
16,0 |
- Теплотехнические качества ограждающих конструкций:
|
Наружное ограждение |
Коэффициент теплопередачи k, |
|
|
Последняя цифра шифра |
||
|
чётная |
нечётная |
|
|
Наружная стена (НС) |
0,6 |
0,5 |
|
Окно с двойным остеклением (ДО) |
2,3 |
2,4 |
|
Перекрытие чердачное (ПЧ) |
0,7 |
0,6 |
|
Пол над подвалом (ПП) |
0,7 |
0,6 |
|
Двойная наружная дверь с тамбуром (ДД) |
2,1 |
2,0 |
- Система отопления водяная двухтрубная с верхней разводкой и естественной циркуляцией.
- Температура воды (в подающей магистрали) Тпод = 95°С и (в обратной магистрали) Тобр = 70°С.
- Источник тепла домовая котельная в торце здания, заглублена на 2,5 м (от центра отопительного прибора 1 этажа).
- Трубы водогазопроводные обыкновенные шовные стальные.
- Отопительные приборы радиаторы биметаллические «Сантехпром БМ». Установка приборов открытая.
- Система вентиляции вытяжная канальная с естественным побуждением.
-
РАЗДЕЛ «Определение тепловой мощности отопительных приборов и системы отопления»
- Трансмиссионные теплопотери (сквозь ограждения) Qтр= kF(t в t н)n, Вт, где
- k коэффициент теплопередачи наружного ограждения, ;
- F расчётная площадь ограждающей конструкции, м2; оконный и дверной проёма не учитываются, если значение k для окна и двери будет уменьшено на величину k стены:
kДО = k ДО kНС и kДД = k ДД kНС,
- (t в t н) расчетная разность температур воздуха в помещении и наружного, С;
- n коэффициент уменьшения разности температур [зависящий от положения наружной поверхности ограждающей конструкции по отношению к наружному воздуху], для чердачных и подвальных перекрытий n = 0,7, для прочих ограждений n = 1,0.
- Обмер наружных ограждений
проводится согласно эскизу.
- Коэффициенты добавочных теплопотерь:
2.3.1. на ориентацию по сторонам света:
2.3.2. на нагрев наружного воздуха, проникающего через входную дверь. Для двойных дверей с тамбуром = 0,27H, где H высота здания, м. Здесь = 0,27· 7,0 = 1,89.
- Теплопотери отдельного ограждения Qогр = Qтр·(1+ + ), Вт.
- Теплопотери помещения через ограждения сумма теплопотерь всех его ограждающих конструкций Qпомогр = Qогр, Вт.
- Потери на нагрев приточного воздух Qвозд = 0,8FПП(tвн tнар), Вт.
- Бытовые теплопоступления Qбыт=10FПП, Вт,(принимается поступление 10 Вт с 1 м2 пола, согласно (§ 6.3.4 СНиП 41-01-2003)).
- Теплопотеря помещения: Qпом = Qпомогр + Qвозд Qбыт, Вт.
- Теплопотеря здания: Qзд. = Qпом, Вт.
- Удельная тепловая характеристика здания qзд = , , где
- Vзд объём здания, м3, определяется по внешнему обмеру,
- tв = 18 С средняя температура в здании
Значение qзд должны соответствовать нормам (см. КР «ТГВ»)
- Расчёт ведётся в табличной форме.
-
«Устройство и гидравлический расчёт системы отопления».
- Цель гидравлического расчёта - обоснованный подбор таких диаметров труб системы отопления, при которых сумма сопротивлений всех участков расчётного циркуляционного кольца не превышает располагаемое циркуляционное давление с запасом 10%.
- Расчётное циркуляционное кольцо замкнутый тракт, проходящий через отопительный прибор первого этажа на угловом стояке.
- Участок отрезок трубы неизменного диаметра, с неизменным количеством теплоносителя (от тройника до тройника).
- Располагаемое циркуляционное давление естественное (гравитационное) давление Hе, :
Hе = gh(х г), Па,
где g ускорение свободного падения, 9,81;
h расстояние по вертикали между центрами нагрева и охлаждения (между котлом и отопительным прибором), м;
(х г) разность плотностей охлаждённой и нагретой воды,
(70 = 977,81 , 95 = 961,92 ).
Hе1 = 2,5 (977,81 961,9) 9,81 = 390,2 Па ; Hе2 = 5,5 (977,81 961,9) 9,81 = 858,3 Па
Движение воды по трубам сопровождается потерей циркуляционного давления, вследствие расхода его на трение о внутреннюю поверхность трубы и в местных сопротивлениях на каждом участке.
- Потери давления на трение по длине участка трубопровода Rl определяются по формуле Дарси-Вейсбаха: Rl = l , Па,
где безразмерный коэффициент гидравлического трения, зависящий от шероховатости стенок трубы и от режима движения жидкости;
dв внутренний диаметр участка трубопровода, м;
v скорость движения воды, ;
плотность воды,
l длина участка трубопровода, м.
- Потери давления в местных сопротивлениях Z определяются по формуле: Z = , Па
где (кси) безразмерный коэффициент местного сопротивления (КМС) справочная величина.
- Общее сопротивление участка трубопровода Pуч = Rlуч + Zуч, Па.
- Общее сопротивление кольца Pк = Pуч, Па (0,7 Hе < Pк < 0,9 Hе).
- Гидравлический расчёт проводится по Методу удельных потерь давления в табличной форме.
- Ориентировочная средняя удельная потеря давления Rсруд на 1 м кольца составляет:
Rсруд = ,
где l длина расчётного кольца (сумма длин участков), м.
- Расход воды на участке Gуч = 0,035 Qуч , кг/ч ,
где Qуч тепловая нагрузка участка, Вт, равная сумме тепловых нагрузок приборов, в которые или поступит, или уже побывала проходящая по участку вода.
- Расширительный бак открытого типа установлен в высшей точке системы для приёма части воды, увеличившейся в объёме при нагреве. Также через бак этого типа из системы удаляется воздух.
- На горизонтальных трубах системы делаются такие уклоны, чтобы при ремонте вода удалялась из системы самотёком по направлению к котлу. Кроме того на чердаке уклоны таковы, чтобы воздух собирался в точке его удаления.
- ЗАКЛЮЧЕНИЕ: главное расчётное кольцо проходит через отопительный прибор помещения
№ … , длина кольца … м , потеря давления … Па , что удовлетворяет условиям расчёта ( … Па < Pк < … Па).
ГРАФИЧЕСКАЯ ЧАСТЬ
(указания по работе с графической частью, данный текст
в состав рассчётно пояснительной записки не входит)
Все чертежи выполняются в масштабе 1см = 1 м на отдельных листах формата А4 с рамкой и указание названия чертежа в штампе. На всех чертежах указываются диаметры трубопроводов и уклоны.
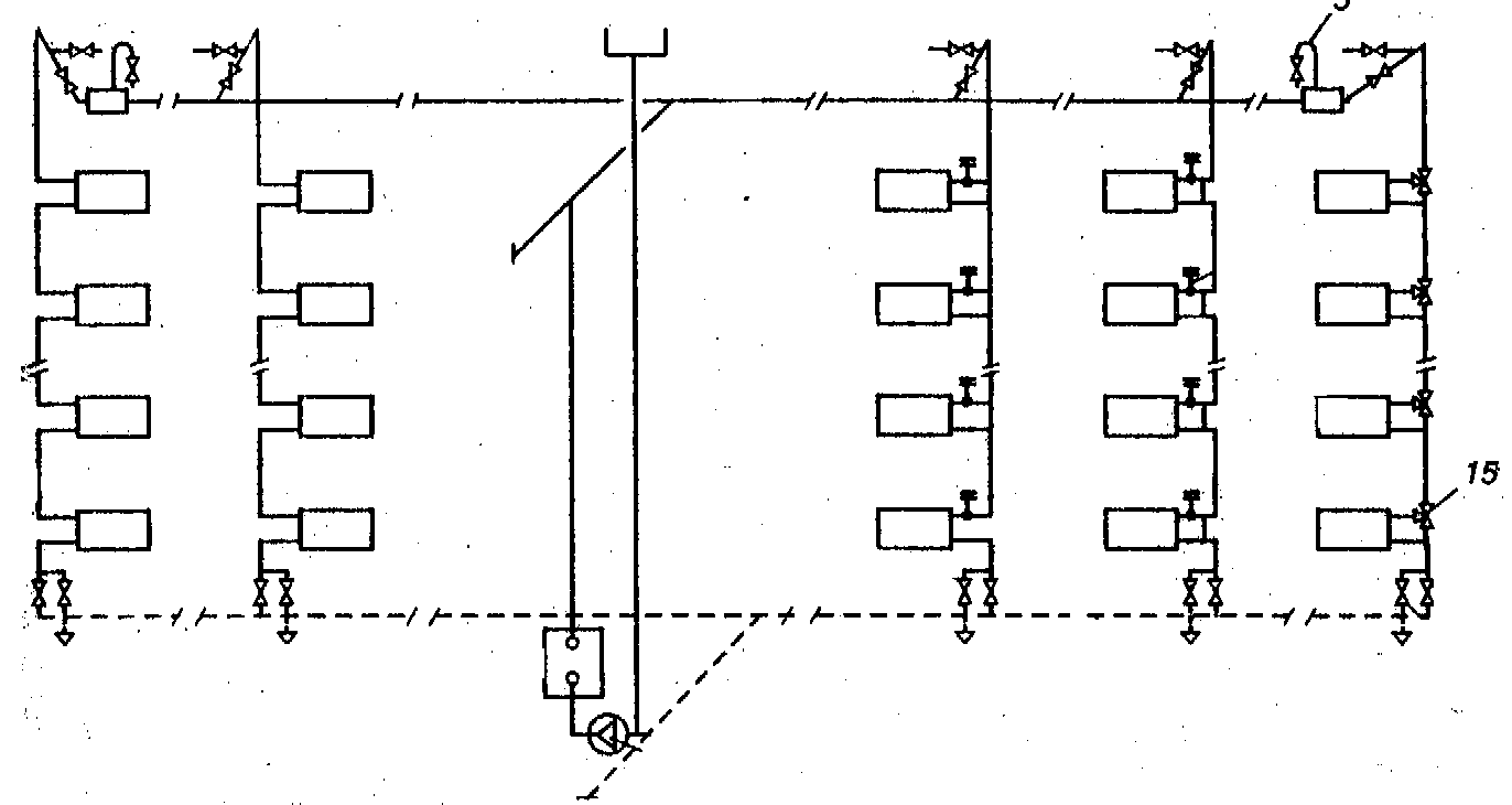
План 1 этажа
- В каждом помещении под окном устанавливается отопительный прибор, подключаемый к отопительному стояку, расположенному в углу. Стояк состоит из двух труб подающей и обратной, отстоящих друг от друга на расстоянии 80 мм между осями. Подающие трубы располагаются справа (если смотреть на стояк изнутри помещения). Стояк обозначается двумя рядом стоящими кружками диаметром 2-3 мм. В угловых комнатах стояк располагается только в наружных углах (образуемых наружными стенами).
- Каждому стояку присваивается отдельное обозначение, указываемое на выноске.

План подвала
- На плане подвала отмечаются обратные трубы отопительных стояков в местах, соответствующих их положению на плане первого этажа.
- У каждого стояка указывается его номер (соответственно с обозначениями на плане 1 этажа).
- Стояки каждого фасада объединяются обратными магистралями, прокладываемыми по фасадным стенам. Обратные магистрали обозначаются жирной штриховой линией.
- Обратные магистрали соединяются примерно в середине здания и подключаются в общую обратную магистраль, которая прокладывается у стены вдоль торцевой оси здания по направлению к котлу.
- Параллельно и рядом с общей обратной магистралью подводится подающая магистраль.
- В ближайшей к центру здания капитальной стене в штробе отмечается главный стояк, к которому подводится подающая магистраль. Главный стояк обозначается на выноске как «Гл. Ст.» Его положение переносится на план первого этажа..
- У выхода из здания на магистралях ставятся задвижки.
План чердака
- На плане чердака отмечаются подающие трубы отопительных стояков в местах, соответствующих их положению на плане первого этажа.
- У каждого стояка указывается его номер (соответственно с обозначениями на плане 1 этажа).
- Стояки каждого фасада объединяются разводящими магистралями, прокладываемые по фасадным стенам. Разводящие магистрали на чердаке прокладываются с удалением от внутренних поверхностей всех наружных стен на 1,0 м для возможности свободного доступа к ним при осмотре и ремонте, а также для обеспечения естественной компенсации температурной деформации стояка. Все подающие трубы обозначаются сплошной жирной линией.
- Разводящие магистрали объединяются соединяются в середине здания.
- В несущей стене в штробе обозначается главный стояк в месте, соответствующем его положению на плане подвала, к нему подключаются разводящие магистрали.
- Расширительный бак устанавливается на главном стояке (на выноске для читаемости чертежа) и обозначается как «РБ».
Аксонометрическая схема
- Выполняется схема одной четверти системы для стояков 3 и 4.
- На аксонометрической схеме обозначаются уровни всех перекрытий (на расстоянии 3 м), отопительные приборы, трубы магистралей и стояков в соответствии с их положением на планах 1 этажа, чердака и подвала.
- Трубы отопительных стояков в подвале опускаются на 1 м ниже перекрытия, а на чердаке на 0,5 м выше.
- Трубы, на планах перпендикулярные фасадам, на аксонометрической схеме наносятся под углом 45 градусов.
- У каждого стояка указывается его номер (соответственно с обозначениями на плане 1 этажа).
- Отопительные приборы обозначаются прямоугольниками шириной 10 мм и высотой 5 мм, располагаемыми на 1 мм выше уровня перекрытия. Над прибором указывается номер соответствующего помещения, а внутри величина тепловой потери данного помещения.
- Отопительные приборы подключаются подводками к отопительным стоякам горячая вода поступает по верхней подводке, обратная выходит из нижней.
- На горячих подводках к отопительным приборам устанавливаются краны двойной регулировки. На магистралях, подключенных к котельной задвижки у наружной стены.
- На главном стояке устанавливается расширительный бак.
- Расчётное циркуляционное кольцо, проходящее через прибор помещения 104, разбивается на участки с низменным расходом теплоносителя (т. е. между тройниками). Участки нумеруются, для каждого определяется длина и тепловая нагрузка, которые указываются на выносках.
- После окончания гидравлического расчёта на всех участках схемы указываются диаметры труб. Затем эти значения указываются для соответствующих труб планов подвала и чердака. Эти же диаметры принимаются и для непросчитанных участков, поскольку система геометрически и теплотехнически симметрична.
СПИСОК ИСПОЛЬЗОВАННОЙ ЛИТЕРАТУРЫ
- СНиП 41-01-2003 Отопление, вентиляция и кондиционирование. М., 2006.
- СНиП 23-02-2003. Тепловая защита зданий. М., 2006.
- СНиП 23-01-99* Строительная климатология
- ГОСТ 30494-96. Здания жилые и общественные. Параметры микроклимата в помещениях
- Сканави А. Н., Махов Л. М. Отопление. М.: АСВ, 2006.
- Бухаркин Е. Н., Кушнирюк В. В., Овсянников В. М., Орлов К. С., Самусь О. Р., Соснин Ю. П., Спасский К. Н., Хачатурян С. А. «Инженерные сети, оборудование зданий и сооружений». Учеб. для студентов строительных специальностей вузов с заочной формой обучения. М.: Высшая школа, 2008.
ПРИЛОЖЕНИЯ
1. Бланки таблиц
Потери теплоты через наружные ограждения
|
Помещение |
Характеристика ограждения |
Расчетная разность температур tв tн, °С |
Коэффициент уменьшения |
Трансмиссионные теплопотери Qтр = kF(tв tн,)n, Вт |
Добавочные теплопотери |
Теплопотери одного ограждения Qогр = Qтр(1 + + ), Вт |
Теплопотери помещения через ограждения Qпомогр = Qогр, Вт |
Потери на нагрев воздуха |
Бытовые теплопоступления |
Теплопотери помещения |
||||||||
|
№ |
Наименование и температура tв, °С |
Наименование |
Ориентация по |
Размер, м |
Площадь F = a h, м2 |
Коэфф. теплопередачи |
на ориентацию, |
на нагрев наружного |
(1 + + ) |
|||||||||
|
a |
h |
|||||||||||||||||
|
1 |
2 |
3 |
4 |
5 |
6 |
7 |
8 |
9 |
10 |
11 |
12 |
13 |
14 |
15 |
16 |
17 |
18 |
19 |
Гидравлический расчёт системы отопления
|
Номер участка |
Тепловая нагрузка Qуч, Вт |
Расход теплоносителя |
Длина учатка lуч, м |
Диаметр трубопровода |
Фактическая удельная потеря давления на участке RФуч, |
Потеря давления на трение Pучтрен = RФуч· lуч, Па |
Скорость движения воды v, |
Сумма КМС участка уч |
Потеря в местных сопротивлениях Zуч = уч , Па |
Полная потеря давления на участке Pуч = RФуч· lуч + Zуч, Па |
Местные сопротивления участка
|
|
1 |
2 |
3 |
4 |
5 |
6 |
7 |
8 |
9 |
10 |
11 |
12 |
|
1 |
|||||||||||
|
2 |
|||||||||||
|
3 |
|||||||||||
|
4 |
|||||||||||
|
5 |
|||||||||||
|
6 |
|||||||||||
|
7 |
|||||||||||
|
8 |
|||||||||||
|
9 |
|||||||||||
|
= |
= |
- Справочные материалы
Значения удельных сопротивлений трубопроводов
|
R, Па/м |
Трубы стальные электросварные прямошовные (ГОСТ 10704-76*) условный проход, мм |
|||||||||
|
10 |
15 |
20 |
25 |
32 |
40 |
50 |
65 |
80 |
100 |
|
|
1,60 |
4,5 0,014 |
13,1 0,024 |
50,5 0,042 |
94,0 0,043 |
159 0,050 |
266 0,058 |
508 0,068 |
1153 0,085 |
1820 0,095 |
3158 0,110 |
|
1,70 |
5,0 0,015 |
13,9 0,026 |
50,5 0,042 |
97,0 0.045 |
165 0,052 |
275 0,060 |
525 0,071 |
1192 0,088 |
1881 0,098 |
3263 0,113 |
|
1.80 |
5,1 0,016 |
15,0 0,027 |
52,0 0,043 |
100 0,046 |
170 0,054 |
284 0,062 |
542 0,073 |
1229 0,090 |
1940 0,102 |
3364 0,117 |
|
1,90 |
5,4 0,017 |
15,5 0,029 |
53,0 0,044 |
103 0,048 |
175 0,055 |
293 0,063 |
558 0,075 |
1266 0,093 |
1997 0,105 |
3463 0,120 |
|
2,00 |
6,0 0,018 |
16,4 0,030 |
54.2 0,045 |
106 0,049 |
181 0,057 |
301 0,065 |
574 0,077 |
1301 0,096 |
2053 0,107 |
3560 0,124 |
|
2,20 |
6,2 0,019 |
18,0 0,033 |
55.4 0,046 |
112 0,052 |
190 0,060 |
317 0,069 |
603 0,081 |
1368 0,100 |
2157 0,113 |
3740 0,130 |
|
2,40 |
7,0 0,021 |
20,0 0,036 |
56,0 0,046 |
117 0,054 |
199 0,063 |
332 0,072 |
633 0,085 |
1434 0,105 |
2261 0,118 |
3918 0,136 |
|
2,60 |
7,3 0,023 |
21,3 0,039 |
56,5 0,047 |
123 0,057 |
208 0,066 |
347 0,075 |
661 0,089 |
1497 0,110 |
2360 0,124 |
4089 0,142 |
|
2,80 |
8,0 0,025 |
23,0 0,043 |
58,0 0,048 |
128 0,059 |
217 0,068 |
362 0,078 |
668 0,093 |
1558 0,114 |
2456 0,129 |
4254 0,148 |
|
3,00 |
8,5 0,026 |
24,5 0,046 |
60,2 0,050 |
133 0,062 |
226 0,071 |
376 0,081 |
715 0,096 |
1617 0,119 |
2548 0,133 |
4413 0,153 |
|
3,20 |
9,0 0,028 |
26,0 0,048 |
62.5 0,052 |
138 0,064 |
234 0,074 |
389 0,084 |
740 0,100 |
1674 0,123 |
2637 0,138 |
4566 0,159 |
|
3,40 |
9,6 0,030 |
27,0 0,049 |
65,0 0,053 |
142 0,066 |
242 0,076 |
402 0,087 |
765 0,103 |
1729 0,127 |
2724 0,143 |
4716 0,164 |
|
3,60 |
10,1 0,032 |
27,1 0,050 |
67,0 0,055 |
147 0,068 |
249 0,079 |
415 0,090 |
789 0,106 |
1783 0,131 |
2808 0,147 |
4861 0,169 |
|
3,80 |
10,7 0,033 |
28,0 0,051 |
69.0 0,057 |
151 0,070 |
257 0,081 |
427 0,093 |
812 0,109 |
1835 0,135 |
2890 0,151 |
5002 0,174 |
|
4,00 |
11,3 0,035 |
28,2 0,052 |
70,8 0,058 |
156 0,072 |
264 0,083 |
439 0,095 |
835 0,112 |
1886 0,139 |
2970 0,155 |
5139 0,178 |
|
4,50 |
13,0 0,040 |
30,0 0,055 |
76,0 0,062 |
166 0,077 |
282 0,089 |
467 0,101 |
887 0,120 |
2004 0,147 |
3155 0,165 |
5458 0,190 |
|
5,00 |
14,1 0.044 |
31,0 0,057 |
80,3 0,066 |
175 0,082 |
298 0,094 |
494 0,107 |
939 0,126 |
2120 0,156 |
3336 0,175 |
5771 0,200 |
|
5,50 |
15,5 0,048 |
32,0 0,059 |
84,2 0,070 |
185 0,086 |
314 0,099 |
521 0,113 |
989 0,133 |
2230 0,164 |
3509 0,184 |
6068 0,211 |
|
6,00 |
17,0 0,053 |
33,0 0,061 |
88,4 0,073 |
194 0,090 |
329 0,104 |
546 0,118 |
1036 0,140 |
2336 0,172 |
3674 0,192 |
6352 0,221 |
|
6,50 |
18,3 0,057 |
34,0 0,062 |
92,4 0,076 |
203 0,094 |
343 0,108 |
570 0,123 |
1081 0,146 |
2437 0,179 |
3833 0,201 |
6625 0,230 |
|
7,00 |
19,5 0,061 |
35,0 0,064 |
96,3 0,079 |
211 0,098 |
357 0,113 |
593 0,128 |
1125 0,151 |
2534 0,186 |
3986 0,209 |
6887 0,239 |
|
7,50 |
20,0 0,062 |
35,7 0,066 |
100 0,083 |
219 0,102 |
371 0,117 |
615 0,133 |
1167 0,157 |
2628 0,193 |
4133 0,216 |
7140 0,248 |
ПРИМЕЧАНИЕ: Верхняя строка в клетке количество проходящей воды, ,
нижняя строка скорость движения воды,
Продолжение таблицы
|
R, Па/м |
Трубы стальные электросварные прямошовные (ГОСТ 10704-76*) условный проход, мм |
|||||||||
|
10 |
15 |
20 |
25 |
32 |
40 |
50 |
65 |
80 |
100 |
|
|
8,00 |
20,5 0,064 |
36,5 0,067 |
104 0,086 |
227 0,105 |
384 0,121 |
637 0,138 |
1208 0,163 |
2719 0,200 |
4275 0,224 |
7385 0,256 |
|
8,50 |
21,1 0,066 |
37,4 0,069 |
107 0,088 |
234 0,109 |
397 0,125 |
658 0,143 |
1247 0,168 |
2808 0,206 |
4413 0,231 |
7622 0,265 |
|
9,00 |
21,5 0,067 |
38,4 0,071 |
110 0,091 |
242 0,112 |
409 0,129 |
678 0,147 |
1286 0,173 |
2893 0,213 |
4547 0,238 |
7853 0,273 |
|
9,50 |
22,0 0,069 |
39,0 0,071 |
114 0,094 |
249 0,116 |
421 0,133 |
698 0,151 |
1322 0,178 |
2976 0,219 |
4678 0,245 |
8077 0,280 |
|
10,00 |
22,4 0,070 |
39,0 0,072 |
117 0,097 |
256 0,119 |
433 0,136 |
718 0,155 |
1359 0,183 |
3058 0,225 |
4805 0,252 |
8296 0,288 |
|
11,00 |
23,1 0,072 |
40,5 0,075 |
123 0,102 |
269 0,125 |
455 0,143 |
754 0,163 |
1428 0,192 |
3211 0,236 |
5045 0,264 |
8709 0,302 |
|
12,00 |
24,0 0,075 |
42,5 0,079 |
129 0,107 |
282 0,131 |
476 0,150 |
790 0,171 |
1495 0,201 |
3361 0,247 |
5279 0,276 |
9112 0,316 |
|
13,00 |
24,7 0,077 |
44,4 0,082 |
135 0,111 |
294 0,137 |
498 0,157 |
824 0,178 |
1559 0,210 |
3504 0,257 |
5504 0,288 |
9499 0,330 |
|
14,00 |
25,3 0,079 |
46,3 0,086 |
140 0,116 |
306 0,142 |
518 0,163 |
857 0,186 |
1621 0,218 |
3642 0,268 |
5721 0,299 |
9871 0,343 |
|
15,00 |
26,0 0,081 |
48,1 0,089 |
146 0,120 |
318 0,148 |
537 0,169 |
889 0,193 |
1681 0,226 |
3776 0,277 |
5930 0,310 |
10230 0,355 |
|
16,00 |
27,0 0,083 |
50,0 0,092 |
151 0,125 |
329 0,153 |
556 0,175 |
919 0,199 |
1739 0,234 |
3905 0,287 |
6132 0,321 |
10577 0,367 |
|
17,00 |
27,0 0,084 |
51,5 0,096 |
156 0,129 |
340 0,158 |
574 0,181 |
949 0,206 |
1795 0,242 |
4031 0,296 |
6328 0,331 |
10914 0,379 |
|
18,00 |
27,5 0,086 |
53,1 0,099 |
161 0,133 |
350 0,163 |
591 0,186 |
978 0,212 |
1850 0,249 |
4152 0,305 |
6518 0,341 |
11240 0,390 |
|
19,00 |
28,2 0,088 |
55,0 0,102 |
165 0,137 |
360 0,167 |
609 0,192 |
1007 0,218 |
1903 0,256 |
4270 0,314 |
6703 0,351 |
11559 0,401 |
|
20,00 |
29,0 0,090 |
56,2 0,104 |
170 0,140 |
370 0,172 |
623 0,197 |
1034 0,224 |
1954 0,263 |
4386 0,322 |
6883 0,360 |
11868 0,412 |
|
22,00 |
29,1 0,091 |
59,1 0,110 |
179 0,147 |
389 0,181 |
657 0,207 |
1086 0,235 |
2052 0,276 |
4604 0,338 |
7225 0,378 |
12457 0,433 |
|
24,00 |
30,4 0,095 |
62,0 0,115 |
187 0,155 |
407 0,189 |
687 0,217 |
1137 0,246 |
2147 0,289 |
4816 0,354 |
7558 0,396 |
13028 0,452 |
|
26,00 |
32,0 0,099 |
65.0 0,120 |
195 0,161 |
425 0,197 |
717 0,226 |
1185 0,257 |
2239 0,301 |
5020 0,369 |
7877 0,412 |
13576 0,471 |
|
28,00 |
33,1 0,103 |
67,4 0,125 |
203 0,168 |
442 0,205 |
746 0,235 |
1232 0,267 |
2327 0,313 |
5216 0,383 |
8184 0,428 |
14103 0,490 |
|
30,00 |
34,3 0,107 |
70,0 0,130 |
211 0,174 |
458 0,213 |
773 0,244 |
1277 0,277 |
2412 0,325 |
5406 0,397 |
8480 0,444 |
14612 0,507 |
|
32,00 |
36,0 0,111 |
72,4 0,135 |
218 0,180 |
474 0,220 |
780 0,252 |
1321 0,286 |
2494 0,336 |
5589 0,411 |
8766 0,459 |
15103 0,524 |
|
34,00 |
37,0 0,115 |
75,0 0,139 |
225 0,186 |
490 0,227 |
825 0,260 |
1363 0,295 |
2573 0,347 |
5766 0,424 |
9043 0,473 |
15580 0,541 |
|
36,00 |
38,0 0,118 |
77,1 0,143 |
232 0,192 |
505 0,234 |
850 0,268 |
1405 0,304 |
2651 0,357 |
5938 0,436 |
9313 0,488 |
16043 0,557 |
Коэффициенты местных сопротивлений для элементов системы отопления
|
Элементы системы отопления |
Условное изображение |
КМС при условном |
||||||
|
15 |
20 |
25 |
32 |
40 |
50 и более |
|||
|
Радиатор |
|
2,0 |
2,0 |
2,0 |
2,0 |
2,0 |
2,0 |
|
|
Тройник |
на проходе |
|
1,0 |
1,0 |
1,0 |
1,0 |
1,0 |
1,0 |
|
на ответвлении |
|
1,5 |
1,5 |
1,5 |
1,5 |
1,5 |
1,5 |
|
|
на противотоке |
|
3,0 |
3,0 |
3,0 |
3,0 |
3,0 |
3,0 |
|
|
Кран двойной регулировки |
|
4,0 |
2,0 |
2,0 |
2,0 |
|
|
|
|
Задвижка |
|
|
|
|
0,5 |
0,5 |
0,5 |
|
|
Отвод (поворот) на 90 |
|
1,5 |
1,5 |
1,0 |
1,0 |
0,5 |
0,5 |
Краткий конспект курса
I. ОТОПЛЕНИЕ
ОТОПЛЕНИЕ искусственное равномерное поддержание расчётных температур в помещениях в течение отопительного периода (время года со средней температурой наружного воздуха менее + 8°С).
ОСНОВНЫЕ ЭЛЕМЕНТЫ СИСТЕМЫ ОТОПЛЕНИЯ
СИСТЕМА ОТОПЛЕНИЯ совокупность взаимосвязанных функциональных частей, предназначенных для получения, переноса и передачи необходимого количества теплоты в обогреваемые помещения.
К основным функциональным частям относятся:
- центр нагрева (теплоисточник либо теплообменник) элемент для получения и передачи теплоты к теплоносителю;
- теплопроводы элемент для перемещения теплоносителя от теплоисточника к потребителю (к отопительным приборам);
- отопительные приборы элемент для передачи теплоты от теплоносителя в помещение (воздуху и ограждающим поверхностям).
КЛАССИФИКАЦИЯ СИСТЕМ ОТОПЛЕНИЯ
I. По размещению функциональных частей.
1) Местная (совмещённая) система отапливает одно помещение и все функциональные части её к конструктивно объединены в одной установке, в которой непосредственно происходят и получение, и перенос, и отдача теплоты в помещение. К этому типу отопления относятся: 1) печное, 2) автономное электрическое, воздушное и газовое отопление.
2) Центральная (распределённая) система предназначена для отопления одного здания или группы зданий из одного теплового центра, который может находиться в самом здании или вне его. К этому типу относятся системы: 1) водяного, 2) парового, 3) центрального воздушного отопления
II. По способу перемещения теплоносителя:
1) естественные системы (гравитационные);
2) механические системы (насосные).
III. По типу используемого теплоносителя.
Теплоноситель вещество, перемещаемое в системе отопления (жидкая или газообразная среда), воспринимающее и накапливающее теплоту, переносящее его на расстояние и передающее её в обогреваемые помещения.
В системах отопления используются следующие виды теплоносителей: 1) вода, 2) незамерзающие жидкости, 3) водяной пар, 4) воздух, 5) дымовые газы,
1. ВОДА
Положительные качества:
1) высокая теплоёмкость (4,2 кДж/кг·С),
2) высокая плотность (965 кг/м3);
3) относительная безвредность; 4) относительно низкая стоимость.
Отрицательные качества:
1) замерзает при температуре ниже 0С, при этом увеличивается в объёме;
2) увеличивается в объёме при нагреве;
3) растворяет в себе газы и соли жёсткости.
Следствия:
1) использование воды в качестве теплоносителя позволяет аккумулировать и передавать значительное количество теплоты в малых объёмах, при этом имеется возможность изменения теплосодержания этих объемов путём соответствующего изменения их температуры;
2) нельзя допускать замерзания воды в системе, поскольку это влечёт её механическое разрушение вследствие увеличения объёма образовавшегося льда в сравнении с исходным объёмом воды (для зданий в районах с расчётной температурой ниже 40С допускается применения воды с разрешёнными добавками, предотвращающими её замерзание);
3) в связи с увеличением объёма воды при нагревании необходимо устанавливать расширительные баки в системах отопления;
4) воду следует подвергать предварительной подготовке: удалять растворённый в ней кислород для предупреждения коррозии внутренней поверхности стальных трубопроводов, а также соли жёсткости для предотвращения зарастания живого сечения трубопроводов из-за их отложения;
5) вода создаёт значительное гидростатическое давление в системе отопления, ограничивая её высоту.
2. ВОДЯНЫЕ СИСТЕМЫ ОТОПЛЕНИЯ:
Водяные системы отопления получили наиболее широкое распространение в жилищном, гражданском и промышленном строительстве. В такой системе из центра нагрева теплоноситель горячая вода поступает по подающим теплопроводам в отопительные приборы, остывает в них, отдавая, содержавшуюся в ней теплоту в отапливаемое помещение, после чего по обратным теплопроводам возвращается в центр нагрева.
Системы могут быть более подробно классифицированы:
2.1. По способу создания циркуляционного давления:
2.1.1. С естественным побуждением циркуляция воды в системе возникает в связи с наличием разности плотностей холодной и горячей воды (т. е. в обратном и подающем трубопроводах), а также разности высот между центром нагрева и охлаждения воды. Для таких систем характерны небольшая протяжённость трубопроводов (максимальный радиус действия 50-70 м) и малые гидравлические потери.
2.1.2. С принудительным побуждением. Побудителем движения теплоносителя является насос. Как правило, насосы (один рабочий, другой резервный) устанавливаются на обратной магистрали перед котлом. Кроме того, устраивается обводная линия с задвижкой, через которую, в случае остановки насосов и открытия этой задвижки, вода в системе циркулирует за счёт располагаемого естественного давления, в результате чего не замерзает.
2.2. По схеме отопительных стояков:
Схемы отопительных стояков достаточно разнообразны и различаются по числу труб (одно- и двухтрубные), по расположению подающей магистрали (верзнее и нижнее) и стояков (вертикальные и горизонтальные).
2.2.1. Однотрубные стояки. В них весь теплоноситель, либо некоторая его часть, последовательно проходит через все подключенные к стояку отопительные приборы.
Достоинства:
1) относительно малая трудоёмкость монтажа;
2) требуются относительно небольшие капитальные вложения.
Недостатки:
1) невозможность регулирования теплоотдачи отдельных приборов и их отключения. Даже в случае применения однотрубной системы с замыкающими участками изменение теплоотдачи одного прибора сказывается на теплоотдаче других приборов стояка;
2) температура на поверхности отопительных приборов в зависимости от этажа различная, с уменьшением же её требуется увеличение площади поверхности отопительных приборов для обеспечения равной теплоотдачи.

2.2.2. Двухтрубные стояки. Состоят из двух параллельно прокладываемых стояков подающего и обратного. Теплоноситель, поступивший из подающего стояка в отопительный прибор, покидая его, попадает в обратный стояк, по которому движется к выходу из системы в центр нагрева. Таким образом, вода протекает через отопительный прибор независимо от других приборов.
Достоинства:
1) обеспечивается возможность регулирования теплоотдачи отопительных приборов;
2) средняя температура на всех отопительных приборах, подключенных к стояку, будет одинакова.
Недостатки:
1) относительно большая трудоёмкость монтажа;
2) требуются относительно большие капитальные вложения.

2.3. По виду прокладки (разводки) магистральных трубопроводов горячей воды
2.3.1. С верхней прокладкой (подающая магистраль расположена выше отопительных приборов). Применяется преимущественно с однотрубными отопительными стояками.
2.3.2. С нижней прокладкой (подающая и обратная магистрали расположены ниже отопительных приборов). Используется преимущественно в современных многоэтажных зданиях, а также в зданиях, не имеющих чердака, пригодного для монтажа и эксплуатации системы отопления. Для удаления воздуха из системы используются специальные воздушные линии, либо воздушные краны, устанавливаемые на отопительных приборах верхнего этажа. Особо следует отметить, что двухтрубные отопительные стояки при нижней прокладке разводящих магистралей обеспечивают большую гидравлическую и тепловую надёжность, чем при верхней.

2.3.3. С «опрокинутой» прокладкой (подающая магистраль находится ниже, а обратная выше отопительных приборов). Применяется в зданиях повышенной этажности.
2.4. По виду прокладки отопительных стояков:
2.4.1. Вертикальные.
2.4.2. Горизонтальные. Применяются в зданиях с чётко выраженными поэтажными условиями эксплуатации; зданиях большой протяжённости с удлинёнными световыми проёмами, в зданиях с периодическим отоплением разных этажей и в одноэтажных зданиях. Также может использоваться для поквартирных систем отопления.

У водяного отопления имеются как достоинства, так и недостатки:
Достоинства:
1) простота центрального регулирования теплоотдачи приборов путём изменения температуры воды;
2) бесшумность работы;
3) сравнительно невысокая температура на поверхности отопительных приборов.
Недостатки:
1) высокое гидравлическое давление в системе;
2) опасность замораживания с разрушением оборудования.
2.5. РАСШИРИТЕЛЬНЫЕ БАКИ
Расширительные баки используются для компенсации температурного увеличения объёма воды в системе.
Конструктивно подразделяются на два вида:
2.5.1. Открытые расширительные баки. Верхняя часть таких баков сообщается с атмосферой, поэтому существует возможность как выпуска воздуха из системы, так и «заражения» циркулирующей воды воздухом, кроме того имеется опасность перелива части воды за пределы системы. Открытые расширительные баки устанавливаются в верхней точке системы, подключаются в системах с естественной циркуляций на главном стояке, в насосных системах к обратной магистрали.
2.5.2. Закрытые (герметичные) баки. Внутренний объём бака разделён на две части гибкой перегородкой (мембраной), верхняя часть заполнена нейтральным газом под давлением. В нижнюю поступает вода из системы отопления, которая при увеличении объёма поступает в верхнюю часть бака благодаря подвижности мембраны. Такие баки устанавливаются в подвальной части здания, подключаются к обратной магистрали.
В баках могут быть установлены датчики, контролирующие наполнение системы водой.
2.6. ВОЗДУХОСБОРНИКИ.
В том случае, если удаление воздуха из системы отопления через расширительный бак невозможно, устанавливаются специальные воздухоотводящие устройства, располагаемые в высших точках системы.
3. НЕЗАМЕРЗАЮЩИЕ ЖИДКОСТИ (АНТИФРИЗЫ)
Положительные качества:
1) не замерзают при низких температурах.
Отрицательные качества:
1) ядовиты;
2) коррозионно активны;
3) значительно увеличиваются в объёме при нагревании.
Следствия:
1) позволяют использование прерывистого режима эксплуатации системы отопления в зимнее время;
2) требуется установка расширительных баков большего диаметра, чем в системах отопления с водой в качестве теплоносителя.
4. ВОДЯНОЙ ПАР
Положительные качества:
1) высокая теплоёмкость (скрытая теплота парообразования насыщенного пара 2260-2160 кДж/кг);
2) высокая скорость движения (40-80 м/с) при отсутствии насоса;
3) высокая эффективность передачи теплоты от пара к стенке в процессе конденсации;
4) создаёт низкое гидростатическое давление в системе.
Отрицательные качества:
1) относительно большая стоимость получения;
2) постоянство высокой температуры пара (более 100С) при изменении давления (при уменьшении давления пара в 10 раз его температура уменьшается только на 10%);
3) возникновение частичной конденсации пара при попутной потере теплоты теплопроводами.
Следствия:
1) использование пара позволяет аккумулировать и передавать большое количество теплоты на значительные расстояния с малыми затратами энергии;
2) требуются малые площади поверхности отопительных приборов и сечения теплопроводов;
3) отсутствует возможность регулирования теплопроизводительности отопительных приборов путём уменьшения подачи в них насыщенного пара;
4) постоянная высокая температура поверхности отопительных приборов (около 100С) приводит к пригоранию органической пыли и выделению вредных веществ (в частности окиси углерода);
5) выделение воды в процессе частичной конденсации пара в теплопроводах вызывает ускоренную коррозию внутренней поверхности паропроводов, а также шум при движении пара;
6) необходимо принимать меры по сохранению и возврату конденсата к месту получения пара;
7) отсутствует необходимость установки расширительного бака в системе отопления.
5. ПАРОВОЕ ОТОПЛЕНИЕ
Принцип работы паровой системы отопления состоит в следующем: из центра нагрева насыщенный пар поступает по подающим паропроводам в отопительные приборы, конденсируется на их внутренней поверхности, отдавая выделившуюся при фазовом переходе теплоту через стенку прибора в отапливаемое помещение, после чего по конденсатоопроводам в виде конденсата возвращается в центр нагрева.
Классификация систем парового отопления:
5.1. По величине начального давления (выбирается в зависимости от протяжённости паропровода и санитарно-гигиенических и теплотехнических требований):
5.1.1. Низкого давления (0,1 017 МПа)
5.1.2. Высокого давления (0,17 0,47 МПа)
5.1.3. Вакуумного (<0,1 МПа давление пара ниже атмосферного)
5.2. По способу возврата конденсата:
5.2.1. С самотечным возвратом.
5.2.2. С принудительным возвратом (с помощью питательного насоса)
Также как и водяные системы, паровые могут быть с одно- и двухтрубными стояками, а также с верхней и нижней разводкой.
Паровому отоплению присущи специфические преимущества и недостатки по сравнению с водяной системой отопления.
Преимущества:
1) меньшая металлоёмкость в связи необходимостью меньших площадей поверхности отопительных приборов и меньших диаметров трубопроводов,
2) низкая инерционность системы;
3) малое гидростатическое давление;
4) меньшая опасность замерзания воды в трубах.
Недостатки:
1) Отсутствие возможности центрального качественного регулирования вызывает необходимость подавать пар пропусками в случае повышения наружной температуры, что приводит к значительным колебаниям температуры в отапливаемых помещениях;
2) пригорание пыли к поверхностям отопительных приборов;
3) низкая долговечность по причине быстрой коррозии паропровода и особенно конденсатопровода;
4) повышенные безполезные потери тепла паропроводами;
5)гидравлические удары и шум в паропроводах.
Паровое отопление используется только в промышленности, вспомогательных зданиях и небольших коммунальных предприятиях.
6. ОТОПИТЕЛЬНЫЕ ПРИБОРЫ
Отопительные приборы устройства, предназначенные для непосредственной передачи в отапливаемое ими помещение тепловой энергии от теплоносителя воды, пара или антифриза.
Отопительные приборы устанавливаются, как правило, под окнами, или у наружных стен. При таком размещении прибора увеличивается температура поверхности в нижней части наружной стены и окна, что повышает тепловой комфорт помещения, поскольку температура в помещении выравнивается. Кроме того, расположение отопительного прибора под окном препятствует образованию ниспадающего потока холодного воздуха и движению воздуха с пониженной температурой у пола помещения.
Классификация отопительных приборов определяется по преобладающему способом передачи тепла и конструктивным особенностям.
Тепловая энергия от отопительных приборов передаётся в отапливаемое помещение одновременно двумя способами:
1) радиацией (перенос теплоты от одних тел к другим электромагнитными волнами инфракрасного диапазона);
2) конвекцией (перенос теплоты за счёт перемещения в пространстве массы вещества, в данном в случае - внутреннего воздуха, нагреваемого отопительным прибором).
Существуют следующие виды отопительных приборов:
6.1. РАДИАТОРЫ отопительные приборы, отдающие в помещение не менее 25% всей теплоты радиацией. Радиаторы выпускаются двух типов: 1) секционные и 2) штампованные.
6.1.1. Секционные радиаторы состоят из отдельных колончатых элементов секций с внутренними каналами круглой или овальной формы. Удобство использования заключается в возможности выбора площади поверхности прибора путём выбора числа его секций. Производятся из чугуна и алюминия.
6.1.1.1. Чугунные радиаторы:
Достоинства:
1) высокая коррозионная стойкость.
Недостатки:
1) невысокая механическая прочность (выдерживают гидравлическое давление не более 0,6 МПа);
2) трудоёмкость изготовления и монтажа;
3) малопривлекательный внешний вид.
6.1.1.2. Алюминиевые радиаторы:
Достоинства:
1) весьма высокая теплоотдача;
2) высокая коррозионная стойкость;
3) привлекательный внешний вид;
4) малый вес.
Недостатки:
1) возможно выделение газообразного водорода при повышенной кислотности воды. Этот недостаток устранён в биметаллических радиаторах, у которых непосредственно с водой контактирует стальной внутренний слой, алюминиевый же слой вынесен наружу;
2) на границе контакта разнородных металлов отопительного прибора и трубы системы отопления возможно возникновение гальванической пары, что может привести к электрохимической коррозии (подключение алюминиевого прибора к стальным трубом должно производиться через оцинкованные переходники).
6.1.1.3. Биметаллические радиаторы изготавливаются из двух различных металлов стали и алюминия. Непосредственно с водой контактирует стальной внутренний слой, а алюминиевый слой вынесен наружу. Биметаллические радиаторы, обладая всеми достоинствами алюминиевых радиаторов, отличаются отсутствием недостатков, характерных для последних.
6.1.2. Штампованные радиаторы изготавливаются из листовой стали. Бывают двух типов конструкции:
1) с внутренними горизонтальными каналами, соединёнными вертикальными колонками;
2) с внутренним каналом змеевиковой формы (либо с трубой, приваренной к панели).
Достоинства:
1) высокая теплоотдача;
2) небольшой вес;
3) позволяют наладить их производство с высокой степенью механизации.
Недостатки:
1) низкая коррозионная стойкость;
2) дефицит высококачественной холоднокатаной листовой стали.
6.1.3. Стальные колончатые радиаторы. Отличаются повышенной прочностью и гигиеничностью.
6.2. КОНВЕКТОРЫ отопительные приборы, отдающие в помещение не менее 75% всей теплоты конвекцией. Это приборы с сильно развитой поверхностью контакта с воздухом, как правило, представляют собой конструкцию из стальных труб с нанесённым на них пластинчатым оребрением. Могут помещаться в кожух и снабжаться воздушным клапаном, позволяющим регулировать теплоотдачу прибора, а также оборудоваться специальным вентилятором для принудительного побуждения движения воздуха.
Достоинства:
1) малый вес и размер;
2) простота монтажа и эксплуатации;
3) низкая инерционность;
4) могут выдерживать давление до 1 МПа.
Недостатки:
1) Негигиеничность, вызываемая трудностью удаления пыли с ребристых поверхностей;
2) некоторый перегрев верхней зоны помещения.
6.3. РЕБРИСТЫЕ ЧУГУННЫЕ ТРУБЫ
отлитые из чугуна трубы с оребрением со стороны контакта с воздухом. Теплоотдача конвекцией и радиацией происходит в равных долях.
Достоинства:
1) сравнительно неплохие теплотехнические показатели;
2) компактность;
3) пониженная температура поверхности рёбер при использовании высокотемпературного теплоносителя;
4) относительная простота изготовления и монтажа.
Недостатки:
1) неудовлетворительный внешний вид;
2) малая механическая прочность рёбер;
3) трудность очистки оребрения от пыли.
Следствия: Устанавливаются только в производственных помещениях с небольшой запылённостью.
6.4. ГЛАДКОТРУБНЫЕ ПРИБОРЫ сварные конструкции из гладких стальных труб. Бывают двух типов исполнения: 1) в форме змеевиков (с последовательное соединение труб, высокое гидравлическое сопротивление), и 2) в виде регистров (параллельное соединение труб, низкое гидравлическое соединение).
Достоинства:
1) высокие теплотехнические показатели;
2) малая площадь пылесобирающей поверхности, свободный к ней доступ;
3) могут выдерживать давление до 1 МПа.
Недостатки:
1) громоздкость;
2) неудобство размещения под окнами;
3) большой расход стали;
4) требуют применения ручного труда при изготовлении.
Следствия: Целесообразно применять в производственных помещениях со значительными пылевыделениями, а также для обогрева теплиц и иных сельскохозяйственных зданий.
6.5. ОТОПИТЕЛЬНЫЕ ПАНЕЛИ плиты с внутренними каналами змеевиковой или регистровой формы, по которым перемещается теплоноситель. В этих каналах также могут размещаться трубы из стали, стекла, чугуна, стекла или пластмассы. Существует два конструктивных типа отопительных панелей:
1) совмещённые панели составляют единое целое с ограждающими конструкциями здания,
2) приставные изготавливаются отдельно и монтируются рядом или в специальных выемках строительных конструкций. Применяются в панельном домостроении. Основная часть тепловой энергии передаётся в помещение радиацией.
Достоинства:
1) не занимают полезной площади;
2) могут выдерживать давление до 1 МПа;
3) отвечают всем архитектурно-строительным и санитарно-гигиеническим требованиям.
Недостатки:
1) сложность монтажа и ремонта;
2) неудобство регулировки теплоотдачи вследствие высокой инерционности.
7. ВОЗДУХ
Положительные качества:
1) относительно низкая стоимость.
Отрицательные качества:
1) очень низкая теплоёмкость (1,0 кДж/кг·С);
2) низкая плотность (1,2 кг/м3 при +20С).
Следствия:
1) малые теплоёмкость и плотность воздуха приводят к перемещения больших его объёмов для передачи малого количества теплоты, что вызывает значительные затраты энергии на его транспортировку, а также большие площади сечений теплопроводов;
2) необходимо устанавливать фильтры для очистки воздуха от пыли;
3) позволяет быстро регулировать температуру и объёмы подачи;
4) при совмещении функций отопления и вентиляции позволяет отказаться от использования отопительных приборов.
8. ВОЗДУШНОЕ ОТОПЛЕНИЕ
В системах воздушного отопления отсутствуют отопительные приборы. Горячий воздух, нагретый в калорифере, передаёт аккумулированное им тепло непосредственно отапливаемому помещению.
Классификация воздушного отопления:
8.1. По месту нагрева воздуха:
8.1.1. Местное. Воздух нагревается в калорифере, расположенном в отапливаемом помещении (воздушные тепловые завесы, тепловые вентиляторы).
8.1.2. Центральное. Воздух нагревается до необходимой температуры в тепловом центре калорифером, а затем транспортируется по подающим воздуховодам и распределяется в отапливаемые помещения.
8.2. По схеме вентилирования отапливаемых помещений:
8.2.1. Прямоточные. Воздух для нагрева забирается снаружи, а после передачи части полученной теплоты помещению в полном объёме удаляется на улицу. Применяется в помещениях с повышенными требованиями к качеству внутренней воздушной среды, в жилых и общественных зданиях.
8.2.2. С полной рециркуляцией. Воздух для нагрева в калорифере забирается непосредственно из отапливаемого помещения. Допускается к применению в общественных зданиях и производственных помещениях с временным пребыванием людей, либо в качестве дежурного отопления.
8.2.3. С частичной рециркуляцией. Основная часть воздуха для нагрева забирается из отапливаемого помещения, но также к калориферу подводится и наружный воздух в объёме, необходимом для вентиляции, при этом такой же объём воздуха удаляется из помещения наружу.
8.3. По характеру перемещения нагреваемого воздуха:
8.3.1. С естественным побуждением. Перемещение воздуха происходит за счёт перепада давлений, вызванного разностью плотностей горячего и холодного воздуха.
8.3.2. С механическим побуждением. Давление создаётся вентилятором.
У воздушного отопления есть свои недостатки и достоинства.
Достоинства:
1) низкие капитальные затраты в связи с отсутствием отопительных приборов и трубопроводов;
2) более равномерное распределение температуры в помещении;
Недостатки:
1) значительные размеры воздуховодов;
2) относительно большие транзитные потери теплоты при воздуховодах значительной протяженности.
9. ДЫМОВЫЕ ГАЗЫ
Положительные качества:
1) более высокая, чем у воздуха, теплоотдача к теплообменным поверхностям (за счёт большей излучательной способности частиц продуктов сгорания).
Отрицательные качества:
1) содержат опасные для здоровья вещества;
2) могут содержать вещества с высокой коррозионной активностью
Следствия:
1) использование дымовых газов в качестве теплоносителя возможно только при применении промежуточных теплообменных устройств для нагрева теплоносителя, поступающего непосредственно к потребителю;
2) обеспечивается утилизация (сбережение и использование) теплоты выбросных дымовых газов;
3) при наличии веществ с высокой коррозионной активностью (например сернистых соединений) резко сокращается долговечность теплопроводов и теплообменных устройств;
4) при охлаждении дымовых газов ниже точки росы возможно выпадение конденсата и в итоге - отсыревание конструкций и образование наледей в зимнее время.
10. ПЕЧНОЕ ОТОПЛЕНИЕ
Печное отопление, будучи одним из наиболее древних способов обогрева помещений, не утратило своей актуальности и в наши дни.
Отопительными печами оборудуются жилые и административные здания высотой до 2 этажей, а также одноэтажные здания учреждений здравоохранения, в школах, клубах, столовых и в производственных зданиях.
Классификация отопительных печей:
10.1. По теплоёмкости:
10.1.1. Нетеплоёмкие. Предназначены для кратковременного обогрева, требуют непрерывной топки:
1) металлические печи-«буржуйки»,
2) печи, сложенные из малого количества кирпичей (до 300 шт.),
3) камины.
10.1.2. Теплоёмкие. Сооружаются для постоянного обогрева помещений, с проведением периодических топок.
10.2. По схеме движения дымовых газов:
10.2.1. Канальные. Движение газов осуществляется по внутренним каналам, которые могут быть соединены параллельно или последовательно.
10.2.2. Безканальные (колпаковые). Движение газов осуществляется свободно, а по окончании топки печь не расхолаживается, поскольку горячие дымовые газы скапливаются выше входа в дымовую трубу. Верхняя зона при этом несколько перегревается.
10.2.3. Комбинированные. Дымовые газы перед попаданием в колпак проходят по каналам, расположенным ниже топки, что позволяет прогреть нижнюю зону и достичь более равномерного распределения температуры в помещении.

10.3. По устройству дымовых труб:
10.3.1. Насадные устанавливаются непосредственно на печи.
10.3.2. Внутристенные прокладываются в капитальных стенах.
10.3.3. Коренные отдельно располагаются на самостоятельном фундаменте.
Достоинства печного отопления:
1) относительная простота сооружения из местного недорогого материала (кирпич, глина, песок, известь), малая металлоёмкость;
2) возможность использования местного твёрдого топлива любого типа (дрова, уголь, торф, мусор),
3) лучистое тепло;
4) вентиляция помещения за счёт тяги.
Недостатки:
1) пожароопасность,
2) большое количество занимаемой площади;
3) опасность отравления людей продуктами неполного сгорания (угарным газом);
4) большие затраты труда на обслуживание печи (топка, чистка и пр.);
4) низкий КПД (русская печь 30%, голландская печь 40%);
5) неравномерность средней температуры в помещении в течение суток;
6) возможен недогрев нижней зоны.
Основные противопожарные меры:
1) Устройство утолщения трубы у перекрытия на чердаке (>380 мм);
2) перед топкой укладывается стальной лист;
3) дымоход выводится выше конька крыши на 0,5 м.
Основные правила эксплуатации:
1) Заканчивать топку необходимо за два часа до оставления печи без присмотра.
2) Закрывать заслонки, отключающие печь от дымовой трубы следует только после полного сгорания топлива.
11. РЕГУЛИРОВАНИЕ ТЕПЛООТДАЧИ в системах отопления достигается двумя методами:
1. Центральное регулирование (качественное). Осуществляется в процессе эксплуатации системы отопления изменением температуры теплоносителя, подаваемого в систему. При невозможности понижения температуры теплоносителя (в паровых системах, а также в водяных при повышенной температуре наружного воздуха) применяется регулировка «пропусками»: теплоноситель в систему подаётся не постоянно, а с перерывами, что приводит к уменьшению поступающего в систему отопления количества теплоты.
2. Местное регулирование (количественное). Осуществляется за счёт изменения количества поступающего в отопительный прибор теплоносителя с помощью специальных кранов, устанавливаемых на подводках к приборам. Наиболее распространён кран двойной регулировки. Первая регулировка монтажная, проводится при наладке всей системы отопления после монтажа при сдаче в эксплуатацию. Вторая регулировка эксплуатационная, позволяет осуществлять количественную регулировку теплоотдачи отдельных приборов в процессе эксплуатации.
12. НОВЫЕ ВИДЫ СИСТЕМ ОТОПЛЕНИЯ
Системы напольного отопления. В таких системах под напольным покрытием прокладываются пластиковые трубы для циркуляции низкотемпературного теплоносителя, либо электрические нагревательные кабели.
13. СИСТЕМЫ ВОДЯНОГО ОТОПЛЕНИЯ В ВЫСОТНЫХ ЗДАНИЯХ
Высота системы водяного отопления ограничивается значением гидростатического давления в оборудовании, расположенном в её нижней части. При использовании обычного оборудования предельная величина давления составляет, как правило, 0,6-1,0 МПа. При использовании специально сконструированного оборудования предельная величина гидростатического давления может быть увеличена до 2,5 МПа.
Если суммарная высота верхнего отапливаемого этажа превышает допустимую высоту системы отопления, то она разделяется на несколько гидравлически отдельных зон, распложенных друг над другом и обслуживающих определённую группу этажей. Каждая зона подключается к системе теплоснабжения по независимой схеме и, соответственно, имеет свой расширительный бак, теплообменник и циркуляционный насос.
Использование воды для подачи тепловой энергии в теплообменники зон системы отопления также ограничено предельной величиной гидростатического давления. Если подача воды в теплообменники верхних зон невозможна, то для снабжения теплом используются теплоносители, создающие гидростатическое давление с допустимым для работы оборудования значением, как правило водяной пар. Кроме того для нагрева воды в верхних зонах можно применять автономные источники тепла, например электрические или газовые котлы.
ВОПРОСЫ ДЛЯ САМОКОНТРОЛЯ:
- Укажите в чём состоит суть отопления?
- Назовите основные функциональные элементы системы отопления.
- Каковы свойства воды как теплоносителя?
- Каковы свойства водяного пара как теплоносителя?
- Каковы свойства воздуха как теплоносителя?
- Каковы свойства пара как теплоносителя?
- Перечислите виды отопительных приборов.
- Перечислите методы регулирования теплоотдачи отопительных приборов.
- Классифицируйте системы отопления.
- Классифицируйте водяную систему отопления.
- Укажите преимущества и недостатки паровой системы отопления в сравнении с водяной.
- Укажите достоинства и недостатки воздушной системы отопления.
- Классифицируйте отопительные печи.
- Укажите достоинства и недостатки печной системы отопления.
- Укажите основные меры противопожарной безопасности и правила эксплуатации отопительных печей.
II. ТЕПЛОСНАБЖЕНИЕ
Основная задача, решаемая при осуществлении теплоснабжения обеспечение надёжного и безперебойного снабжения потребителей тепловой энергией.
1. СИСТЕМА теплоснабжения. СОСТАВ СИСТЕМЫ
СИСТЕМА ТЕПЛОСНАБЖЕНИЯ совокупность взаимосвязанных источника, тепловых сетей и систем теплопотребления. Организация теплоснабжения представляет собой сложный технологический процесс единовременного производства, транспортирования и потребления энергии.
Основные функциональные части системы теплоснабжения во многом подобны частям системы отопления, это:
1) источник теплоты;
2) теплопроводы (тепловые сети),
3) потребители теплоты.
Системы теплоснабжения классифицируются по основным признакам:
1.1 По источнику приготовления теплоты:
1.1.1. Местные (децентрализованные) системы. Каждый потребитель обслуживается отдельным источником теплоты, расположенным вблизи.
1.1.2. Централизованные. Источник теплоты обслуживает отдаленную от него группу раздельных потребителей.
Централизация теплоснабжения позволяет достичь:
1) снижение капитальных и эксплуатационных затрат (стоимость сооружения одной котельной мощностью 100 МВт в 5-10 раз меньше стоимости строительства 100 котельных мощностью по 1 МВт),
2) уменьшения эксплуатационных затрат на топливо ввиду более экономичного его сжигания в крупных котлах, а также на обслуживание вследствие сокращения численности обслуживающего персонала.
Источниками теплоты в централизованной системе теплоснабжения являются:
1) квартальные котельные;
2) теплоэлектроцентрали (ТЭЦ).
1.1.2.1. Квартальные (городские, районные) котельные.
Котельная установка совокупность устройств, предназначенных для выработки только тепловой энергии. Представляют собой комплекс технологически связанных тепловых энергоустановок, расположенных в обособленных зданиях. Котельная установка состоит из:
1) котельного агрегата,
2) устройства для приготовления топлива и его подачи в топку,
3) дутьевого вентилятора для подачи воздуха в топку,
4) оборудования для удаления золы и шлаков, образующихся при сжигании твёрдого топлива,
5) дымососа для отвода продуктов сгорания из котельного агрегата,
6) дымовой трубы,
7) оборудования для водоподготовки,
8) насосов для подачи питательной воды.
1.1.2.2. Теплоэлектроцентрали (ТЭЦ). ТЭЦ это паротурбинная электростанция, предназначенная для производства электрической энергии и теплоты в комбинированном технологическом процессе. Тепловая мощность ТЭЦ может достигать 6000 МВт, а электрическая 1500 МВт.
Работа ТЭЦ осуществляется следующим образом: пар (с давлением до 300 МПа и температурой до 600°С), полученный в результате сжигания топлива в паровых котлах ТЭЦ, направляется в теплофикационные турбины, которые вращают электрогенераторы, вырабатывающие электроэнергию; затем часть отработавшего пара с понизившимся давлением (до 2 МПа), но всё ещё высокой температурой, направляется из турбины в теплообменные установки, где происходит нагрев теплоносителя системы теплоснабжения. После этого полностью использованный пар конденсируется в конденсаторе и в виде воды снова направляется в котёл.
В современных ТЭЦ коэффициент полезного использования топлива дозодит до 95%.

1.2. По роду теплоносителя системы теплоснабжения разделяются на:
1.2.1. Водяные (перегретая вода до 200°С под давлением до 2,5 МПа). Применяются, как правило, для теплоснабжения систем отопления, вентиляции и горячего водоснабжения. Преимущества воды, как теплоносителя в системе теплоснабжения, перед паром заключается в следующем:
1) возможность транспортировки энергии на большие расстояния (5-6 км от квартальных котельны, 30 - 40 км от ТЭЦ) без существенного снижения температуры;
2) удобство центрального качественного и количественного регулирования отпуска теплоты;
3) простота присоединения большинства потребителей к теплосетям.
1.2.2. Паровые (пар с температурой до 440°С и давлением до 6,2 МПа). Используются в основном для нужд промышленности. Пар, как теплоноситель в системе теплоснабжения, имеет следующие преимущества перед водой:
1) возможность удовлетворять не только тепловые потребности, но и силовые, а также некоторые технологические;
2) малый вес и незначительность создаваемых гидравлических давлений в теплопроводах при самых неблагоприятных рельефах местности;
3) простота обнаружения и ликвидации аварий в сетях (пар всегда выходит на поверхность земли, а ремонтные работы можно вести сразу после выключения пары);
4) отсутствие расхода электроэнергии на передачу пара (расстояние транспортировки 5 - 6 км).
1.3. По способу использования теплоносителя:
1.3.1. Открытые. Теплоноситель частично или полностью отбирается потребителем и обратно в сеть не возвращается (например для нужд горячего водоснабжения или промышленности).
1.3.2. Закрытые. Теплоноситель не покидает тепловую сеть.
Также системы теплоснабжения различаются по конструкции тепловых сетей, устройствам абонентских установок и иным признакам.
1.4. К потребителям теплоты относятся системы: 1) отопления, вентиляции и кондиционирования воздуха (ОВК), 2) горячего водоснабжения (ГВС) и 3) различные промышленные.
Потребители теплоты подразделяются по характеру тепловых нагрузок по времени на две категории:
Сезонные потребители системы ОВК, постоянно работающие только в отопительный сезон. Их тепловая нагрузка связана с изменениями температуры окружающего воздуха, но в течение суток она практически неизменна.
Постоянные потребители системы ГВС и промышленные. Их суточная нагрузка (особенно систем ГВС) переменная.
2. ВЫРАБОТКА ТЕПЛОВОЙ ЭНЕРГИИ
2.1. ТОПЛИВО это вещество, являющееся источником получения тепловой энергии.
Топливо по своему роду подразделяется на: 1) органическое (содержащее в своём составе углерод) и 2) ядерное (состоящее из изотопов урана).
Для высвобождения тепловой энергии органическое топливо сжигается. Горение топлива процесс быстрого соединения его горючих составных частей с кислородом, т. е окисление.
2.4. ВИДЫ (ОРГАНИЧЕСКОГО) ТОПЛИВА:
2.4.1. Твёрдое топливо (древесина, торф, горючие сланцы, уголь) состоит из:
1) углерода (каменный уголь 40…70%, антрацит до 90%),
2) летучих веществ и золы (бурый уголь 9…40%, каменный более 9%, антрацит менее 9%). Используется в естественном состоянии. Наибольшую теплоту сгорания имеет антрацит (25000 30000 кДж/кг).
2.4.2. Жидкое топливо (мазут и др. нефтепродукты) состоит почти из одних горючих веществ (углерод 84…87% и водород 11…13%). Теплота сгорания 38000 39500 кДж/кг.
2.4.3. Газообразное топливо (природный и искусственный газ) состоит почти целиком из горючих веществ (метан CH4 и прочие углеводороды). Теплота сгорания 35000 36000 кДж/кг.
2.5. КОТЕЛЬНЫЕ АГРЕГАТЫ
2.5.1. Для получения тепловой энергии топливо сжигается в топках котельных агрегатов (котлов). Котлы подразделяются на два основных типа (по своему назначению):
2.5.1.1. Паровые. Предназначены для снабжения паром (в основном технологических потребителей).
2.5.1.2. Водогрейные. Предназначаются для снабжения потребителей перегретой водой.
3. ТЕПЛОВЫЕ СЕТИ
Тепловая сеть совокупность устройств, предназначенных для передачи и распределения теплоты, содержащейся в теплоносителе, от источника к потребителю.
Тепловые сети наиболее дорогие, металлоёмкие и трудозатратные сооружения среди всех городских коммуникаций. Поэтому они должны выполняться так, чтоб срок их безаварийной службы составлял не менее 50 лет.
Тепловые сети классифицируются:
3.1. По назначению:
3.1.1. Магистральные (высокого температурного потенциала, диаметром 600 1400 мм и более) для перемещения теплоносителя от источника тепла до жилых кварталов и площадок предприятий.
3.1.2. Распределительные квартальные (диаметром 300 600 мм) для перемещения теплоносителя от магистральных сетей до узловых ответвлений к отдельным зданиям.
3.1.3. Ответвления к отдельным зданиям (дворовые) (диаметром менее 300 мм)
3.2. По ориентации на местности (по трассировке):
3.2.1. Радиальные (лучевые). Состоят из магистральных распределительных сетей и ответвлений к отдельным потребителям.
3.2.2. Кольцевые. Имеют ту же схему, что и радиальные, с тем отличием, что отдельные потребители соединены перемычками, что позволяет снабжать потребителей при аварии повреждении отдельных участков, поскольку по этим перемычкам теплоноситель может быть доставлен к потребителю, находящемуся на аварийном участке. Такая схема отличается повышенной металлоёмкостью и трудностью обнаружения места аварии. Как правило, закольцовываются магистральные сети.

3.3. По числу труб:
3.3.1. Двухтрубные. Состоит из подающей и обратной труб в водяных сетях, из паропровода и конденсатопровода в паровых;
3.3.2. Трёхтрубные. Содержит две подающие трубы для подачи теплоносителя с разными параметрами и одну общую обратную трубу;
3.3.3. Четырёхтрубные. Содержит одну пару труб для обеспечения системы отопления, и другую для ГВС.
3.4. По способу прокладки трубопроводов:
3.4.1. Подземные. Преобладает в населённых пунктах. Подразделяются, в свою очередь, на:
3.4.1.1. Канальные. Теплопроводы размещаются в каналах (проходных, полупроходных и непроходных). Каналы защищают трубы от воздействия окружающей среды, механических нагрузок. Требует наибольших трудовых и материальных затрат (до 50% от стоимости трассы). Обязательны к устройству при прокладке трассы под железнодорожными путями, автострадами и т. п.
3.4.1.2. Безканальные. Позволяют снизить стоимость сооружения сети., однако обеспечивают меньшую надёжность.
3.4.2. Надземные. Используются, как правило, вне мест заселения и там, где это допустимо по архитектурным соображениям. Отличаются наименьшей стоимостью и трудозатратами на сооружение.
3.5. По принципу работы:
3.5.1. Районные (изолированные). Такие сети привязаны к одному источнику теплоты, обслуживают конкретный изолированный район, промышленный центр или город в целом.
3.5.2. Общие (единые). В них организована параллельная работа от многих источников теплоты на общую обезличенную сеть. В отличие от изолированных, обладают возможностью резервирования источников теплоты, рационального использования имеющихся тепловых мощностей, позволяет маневрировать сооружением теплоисточников и развитием сети в целом, предотвращать развитие аварий.
4. КОНСТРУКТИВНЫЕ ЭЛЕМЕНТЫ ТЕПЛОВЫХ СЕТЕЙ
4.1. ТРУБЫ для сооружения тепловых сетей применяются:
4.1.1. Стальные: 1) электросварные (диаметром более 426 мм) и 2) безшовные горячекатаные (диаметром 32 426 мм).
4.1.2. Неметаллические:
1) винипластовые и
2) полимерные.
Могут применяться при давлении теплоносителя до 0,6 МПа и температуре до 60°С (до 100°С полимерные).
При движении горячего теплоносителя по трубопроводам имеет место температурное удлинение труб. С учётом этого фактора, с целью предотвращения возможности возникновения значительных напряжений изгиба и повреждения конструкции, по всей теплотрассе устраиваются ОПОРЫ и КОМПЕНСАТОРЫ.
4.2. ОПОРЫ несут на себе массу трубопровода; подразделяются в зависимости от конструкции и выполняемой ими функции:
4.2.1. Неподвижные опоры предназначены для фиксации в определённой позиции элементов трубопровода, не допускающих смещения (в камерах, в точках расположения запорной арматуры, у осевых компенсаторов). Они разделяют трубопровод на независимые друг от друга в восприятии деформаций участки. Неподвижное закрепление трубопроводов осуществляется различными конструкциями в зависимости от принятого способа прокладки теплосети.
4.2.2. Подвижные опоры воспринимают массу трубопровода и обеспечивают его свободное перемещение в горизонтальном направлении. Подразделяются на опоры:
4.2.2.1. Скольжения. Трубы свободно опираются на бетонные подушки, в которые предварительно заделываются стальные полосы для уменьшения сил трения и истирания. Применится при всех видах прокладки.
4.2.2.2. Качения (катковые и роликовые). Трубы опираются на специальный каток, свободно передвигающийся по направляющим. Устраиваются для труб большого диаметра (от 200 мм), с целью уменьшения сил трения.
4.2.2.3. Подвесные. Трубы подвешиваются за гибкую подвеску, которая позволяет им перемещаться в любом направлении и поворачиваться. Применяются при надземной прокладке для труб малого диаметра.
4.8. КОМПЕНСАТОРЫ
Компенсация теплового удлинения теплопроводов осуществляется компенсаторами, расположенными между неподвижными опорами. По принципу действия разделяются на две группы:
4.8.1. Гибкие радиальные компенсаторы. Используются для естественной компенсации на прямых и поворотных участках теплотрассы. Не нуждаются в обслуживании, приводят к повышению гидравлического сопротивления и перерасходу труб, требуют устройства специальных ниш. Размещаются на участках длиной от 50 до 200 м (между неподвижными опорами), в зависимости от диаметра трубы. Устраиваются путём придания фрагментам труб особой конфигурации:
4.8.1.1. Изогнутые под углом участки труб;
4.8.1.2. П-образные компенсаторы.
4.8.2. Осевые компенсаторы обеспечивают продольную компенсацию температурного удлинения трубы. Устраиваются на прямых участках трасс, когда исчерпаны все возможности применения естественной компенсации. Их разновидности:
4.8.2.1. Сальниковые. Удлинения воспринимается телескопическими перемещениями внутреннего стакана в полости наружной обоймы. Герметичность обеспечивается сальниковой набивкой (прографиченый асбестовый шнур и термостойкая круглая резина, которые в виде колец заполняют зазор между стаканом и обоймой). Требует постоянного надзора. Применяются в трубах большого диаметра. Размещаются на участках длиной от 25 до 160 м (между неподвижными опорами), в зависимости от диаметра трубы и способа прокладки (надземный или подземный).
4.8.2.2. Линзовые (сильфонные). Обеспечивают большую надёжность по герметичности, но обладают меньшей компенсирующей способностью (50-150 мм).
4.9. ТЕПЛОВЫЕ КАМЕРЫ
Тепловые камеры устанавливаются по трассе для размещения арматуры, сальниковых компенсаторов, дренажных устройств. Устраиваются, как правило, в местах подключения к потребителям, а также в точках ответвлений от теплопровода.
5. СХЕМЫ ПОДКЛЮЧЕНИЯ СИСТЕМ ОТОПЛЕНИЯ К ТЕПЛОВЫМ СЕТЯМ
Схемы подключения систем отопления к тепловым сетям подразделяются на два типа: 1) зависимые и 2) независимые.
5.1. Зависимые схемы. При таких схемах теплоноситель поступает в отопительные приборы непосредственно из тепловых сетей. Поэтому давление в системе отопления определяется режимом давления в тепловой сети. Кроме того, возможны случаи, когда высокое давление в системе отопления передаётся в теплосеть и вызывает в ней недопустимое повышение давления (например, при отоплении высотных зданий).
Существует несколько способов подключения по зависимой схеме:
5.1.1. С непосредственным присоединением (рис. а). При этом температура воды в системе отопления равна температуре сетевой воды. Применяется на промышленных предприятиях, допускающих высокую температуру в отопительных приборах, либо при невысоких температурах воды в тепловой сети.
5.1.2. С элеваторным смешением (рис. б). Применяется для снижения температуры сетевой воды со 150°С до 95°С с помощью специального устройства элеватора. Элеватор подмешивает часть воды из обратной магистрали в подающую за счёт перепада давления между магистралями (0,08 0,15 МПа).
Принцип работы элеватора состоит в следующем: вода с температурой 150°С из подающей магистрали под значительным давлением поступает в элеватор через сопло. Из выходного отверстия сопла струя воды выходит с большой скоростью, в результате чего вокруг сопла образуется разрежение, приводящее к подсасыванию в приёмную камеру воды с температурой 70°С из обратной магистрали. Обе струи поступают в камеру смешения, где происходит выравнивание их скоростей и интенсивное перемешивание, в результате чего температура смеси становится равной 95°С (для получения необходимых значений температуры при заданных параметрах воды производится подбор элеватора). Далее смешанная вода попадает в диффузор, где происходит снижение скорости потока и вследствие этого повышение давления. Разность давлений за элеватором и в обратной магистрали перед входом в камеру смешения обеспечивает циркуляцию воды в системе.
Позволяет применять в наружных тепловых сетях перегретую воду, сохраняя температуру в подающей воде в пределах нормы.
Использование элеватора имеет свои достоинства и недостатки:
Достоинства:
1) отсутствие затрат электроэнергии;
2) малые эксплуатационные затраты.
Недостатки:
1) низкий КПД;
2) необходимость повышения давления в теплосети;
3) опасность прекращения циркуляции воды в системе отопления при отключении теплосети.
5.1.3. С насосным смешением (рис. в). Насос, установленный на перемычке между подающим и обратным трубопроводами, подмешивает холодную воду из обратной магистрали к сетевой воде. Применяется в случае нехватки давления для работы элеватора. К недостаткам такой схемы следует отнести шум, создаваемы насосом при работе.

6.4. Независимые схемы. При таких схемах теплоноситель поступает в теплообменник, где нагревает воду системы отопления, при этом системы отопления и теплоснабжения оказываются гидравлически изолированы друг от друга. Циркуляция воды в системе отопления обеспечивается автономным насосом, при этом обязательна установка расширительного сосуда, поскольку количество воды, циркулирующей в системе отопления, неизменно, и при нагреве происходит увеличение её объёма.
6. ТЕПЛОВЫЕ ПУНКТЫ
Присоединение потребителей к тепловым сетям производится в тепловом пункте, расположенных в обособленном помещении. Тепловые пункты, в зависимости от назначения и особенностей тепловых сетей могут выполнять следующие функции:
постоянный контроль параметров (температура и давление) теплоносителя, поступающего из тепловой сети;
приготовление, поддержание и регулирование параметров теплоносителя, поступающего непосредственно к потребителю;
водоподготовка для систем ГВС;
учёт и регулирование расхода теплоносителя;
защита местных систем от ненормативного повышения давления и температуры теплоносителя;
заполнение и подпитка систем потребления теплоты;
сбор, охлаждение и возврат конденсата (в паровых системах).
В зависимости от выполняемых тепловым пунктом функций, особенностей тепловой сети, способа подключения потребителя к теплосети, тепловые пункты оснащаются соответствующим оборудованием, которое, как правило, включает в себя:
1) элеватор, смесительный насос либо теплообменник с циркуляционным насосом;
2) теплообменник системы горячего теплоснабжения;
3) приборы контроля и регулирования параметров теплоносителей, поступающих к потребителю, и приборы учёта потребления теплоты.
7.1. Тепловые пункты подразделяются на:
7.1.1.Индивидуальные (ИТП), служащие для подключения одного здания.
7.1.2. Центральные (ЦТП) для присоединения группы зданий.
7. СИСТЕМЫ ГОРЯЧЕГО ВОДОСНАБЖЕНИЯ (ГВС).
Горячая вода для обеспечения нужд бытовых и технологических потребителей может быть получена двумя различными способами:
1) Путём отбора горячей воды из открытых тепловых сетей с последующим сливом её в канализацию.
2) Путём нагрева холодной водопроводной воды. Как правило, для обеспечения бытовых потребителей горячей водой используется этот способ.
Основные функциональные элементы систем ГВС:
1. Источник теплоты.
2. Циркуляционный насос. Обеспечивает постоянную циркуляцию горячей воды по замкнутому контуру системы ГВС. Устанавливается перед теплообменником на обратном трубопроводе
3. Подающий трубопровод. Горячая вода из теплообменника поступает в водоразборные стояки, из которых которые потребитель может производить непосредственный отбор горячей воды посредством кранов.
4. Циркуляционный водопровод. По нему неразобранная потребителями вода возвращается по обратному трубопроводу к теплообменнику. Объём отобранной потребителем воды восполняется водопроводной водой, которая также поступает в теплообменник.
5. Запорная и регулирующая арматура.
Классификация систем ГВС:
7.1. По месту расположения источника тепла:
7.1.1 Децентрализованные. Источник тепла располагается вблизи места водоразбора. Для нагрева водопроводной воды применяются:
1) газовые водонагреватели,
2) электрические водонагреватели,
3) водогрейные колонки на твёрдом и газовом топливе.
Газовые нагреватели бывают:
1) проточные (быстродействующие) и
2) ёмкостные (с предварительным нагревом некоторого объёма воды).
Электрические нагреватели бывают, как правило, только ёмкостные.
7.1.2. Централизованные. В качестве источника теплоты используются ТЭЦ и районные котельные.
7.2. По месту расположения подающих магистралей:
7.2.1. С верхней разводкой.
7.2.2. С нижней разводкой.

КОНТРОЛЬНЫЕ ВОПРОСЫ.
- Укажите основную задачу теплоснабжения.
- Назовите основные компоненты рабочего состава органического топлива?
- Перечислите виды органического топлива.
- Что учитывается при определении высшей теплоты сгорания топлива?
- Перечислите основные типы котлов.
- Назовите основные элементы котла.
- Назовите основные функциональные части системы теплоснабжения.
- Перечислите основные источники теплоты при централизованном теплоснабжении и укажите на различие между ними.
- Укажите, какие теплоносители используются в системах теплоснабжения.
- Классифицируйте потребителей теплоты по характеру тепловых нагрузок по времени.
- При какой схеме прокладки труб (по ориентации на местности) потребитель наиболее защищён в случае аварии?
- Перечислите виды опор и компенсаторов теплопроводов.
- Укажите назначения компенсаторов на теплопроводах.
- Укажите основное отличие независимо схемы подключения потребителя к теплосети от зависимой.
- Каким образом можно снизить температуру перегретой сетевой воды для непосредственной подачи её в систему отопления?
- Какими способами происходит получение нагретой воды для систем горячего водоснабжения?
- Укажите источники тепла в местных системах ГВС.
III. ГАЗОСНАБЖЕНИЕ
Природный газ один из наиболее экономичных видов топлива для нашей страны. Основная задача газоснабжения обеспечение рациональных способов добычи, транспортировки и использования газа.
1. СВЕДЕНИЯ О ГОРЮЧИХ ГАЗАХ
1.1. Горючие газы, используемые в качестве топлива, подразделяются в зависимости от происхождения:
1.1.1. Искусственные газы. Вырабатываются путём перегонки при нагревании твёрдого или жидкого топлива без доступа воздуха (коксовые газы) или с частичным сжиганием в потоке воздуха, иногда в смеси его с водяными парами (генераторные и доменные газы).
1.1.2. Природные газы. Эти газы добываются из недр земли:
1.1.2.1. Из газовых месторождений (преимущественно сухой газ без тяжелых углеводородов).
1.1.2.2. Из газов, выделяемых из скважин нефтяных месторождений «попутные» газы (смесь сухого газа с газообразным бензином и пропан- бутановой фракцией).
1.1.2.3. Из конденсатных месторождений в виде смеси сухого газа и конденсата.
1.2. В состав добытых природных газов входят:
1.2.1. Горючие газы:
1) метан CH4 75 - 98%,
2) предельные углеводороды (этан C2H6, пропан C3H8, бутан C4H10 и т.д.) и непредельные углеводороды (этилен C2H4, пропилен C3H6, бутилен C4H8 и т. д.) 0,5 - 1,1%.
1.2.2. Балластные и вредные примесные газы:
1) азот N2 0,5 - 15%,
2) углекислый газ CO2 0,1 - 0,7%,
3) кислород О2
4) сероводород H2S.
1.2.3. Прочие примеси:
1) водяные пары,
2) пыль,
3) смола.
2. ОСНОВНЫЕ СВОЙСТВА ГОРЮЧИХ ГАЗОВ.
2.1. Горючие газы не обладают цветом, запахом и токсичностью.
2.2. Чем больше молекулярная масса горючего газа, тем выше его теплотворная способность, плотность и необходимо большее количество воздуха, требуемого для сжигания единицы объёма газа.
2.3. Горючие газы могут воспламеняться или взрываться, если они смешаны в определённых соотношениях с воздухом и нагреты не ниже температуры воспламенения. Минимальные и максимальные количества газа в газовоздушных смесях, при которых может происходить их воспламенения, называются нижним и верхним пределами воспламеняемости или взрываемости. Если количество газа в смеси ниже требуемой границы, то для горения не будет хватать газа, если количество газа выше предела то для горения будет недостаточно воздуха.
Для метана нижним пределом содержания в смеси будет 5%, а верхним 15%, для этана 3% и 12% соответственно, для пропана 2,5% и 9,5%, для бутана 1,8% и 8,5%.
2.4. Плотность метана CH4 составляет 0,717 кг/м3, пропана C3H8 2,0 кг/м3, бутана C4H10 2,7 кг/м3. Поскольку плотность воздуха 1,29 кг/м3, то в случае утечки метан поднимается вверх т. к. его плотностью меньше, чем у воздуха, а пропан и бутан опускаются вниз, так каких плотность больше.
3. СЖИЖЕННЫЕ ГАЗЫ
Для обеспечения газом районов, не подключенных к газовой сети, используется сжиженный газ. Сжижению подвергаются пропан и бутан. Для этого газ охлаждают и сжимают на газонаполнительных станциях.
Сжиженный газ перевозится в цистернах. Мелкие потребители хранят сжиженный газ в баллонах ёмкостью потребителей до 50 л. Крупные потребители запасают газ в специальных ёмкостях объёмом до 4 м3, установленных ниже уровня земли.
В ёмкостях и баллонах сжиженный газ всегда находится в двух фазах: в верхней зоне паровая фаза (газообразная), которая поступает непосредственно к потребителю, в нижней зоне жидкая фаза, часть которой испаряется по мере отбора потребителем паровой фазы.
Бутан обладает большей теплотворной способностью, чем пропан, что делает его предпочтительным для применения, однако бутан перестаёт испаряться и полностью переходит в жидкую фазу при температуре ниже 12°С, а пропан при 50°С. Поэтому в холодное время года приходится использовать так называемый «зимний газ», состоящий в основном из пропана, а бутан, из которого преимущественно состоит «летний газ», используется в тёплое время года. Для использования бутана при пониженных температурах ёмкости с газом оборудуются специальными подогревателями.
4. ГАЗОВЫЕ ГОРЕЛКИ
Газовые горелки используются потребителями газового топлива: в топках котлов, в бытовых газовых плитах, в водонагревательных аппаратах и в прочих коммунально-бытовых и промышленных приборах и устройствах.
Соотношение используемого для горения воздуха к теоретически необходимому называется коэффициентом избытка воздуха . Наибольшая эффективность использования газа достигается при значениях равной 1 (на практике воздух подаётся с небольшим избытком). При значениях < 1 происходит неполное сгорание газа, при увеличении коэффициента ( > 1) снижается КПД.
Газовые горелки подразделяются:
4.1 По организуемому в них режиму сжигания топлива:
4.1.1. Диффузионные (без принудительной подачи воздуха). В горелку подается чистый газ, а необходимый для горения воздух притекает к пламени из окружающей атмосферы.
Достоинства:
1) низкая чувствительность к колебаниям давления газа;
2) большой диапазон регулирования расхода газа без нарушения устойчивости работы.
Недостатки:
1) требуют значительного объёма топочной камеры;
2) осуществляется замедленное горение с длинным факелом.
4.1.2. Кинематические (смесительные). В горелку подается заранее подготовленная газовоздушная смесь. Воздух, входящий в её состав, называется первичным. Воздух, поступающий к пламени извне, именуется вторичным.
Достоинства:
1) осуществляется быстрое горение с почти полным отсутствием пламени.
Недостатки:
1) малый диапазон устойчивой работы (возможен проскок пламени внутрь горелки, либо отрыва пламени от горелки, зависит от значения коэффициента коэффициентом избытка воздуха и скорости распространения пламени).
4.1.3. Инжекционные (диффузионно-кинетического действия). Образование газовоздушной смеси в них происходит за счёт того, что в начальной части горелки подаваемый газ создаёт разрежение, из-за которого в эту часть горелки подсасывается (инжектируется) воздух из атмосферы (первичный воздух), Количество первичного воздуха которого можно регулировать путём изменения зазора вплоть до перекрытия его доступа в горелку и перехода к диффузионному режиму. Внутри первичный воздух полностью или частично перемешивается с газом. Воздух, поступающий к области горения газовоздушной смеси вторичный.
4.2. По рабочему давлению газа:
4.2.1. Низкого.
4.2.2. Среднего.
4.2.3. Высокого.
5. СИСТЕМА СНАБЖЕНИЯ ГАЗОМ ГОРОДА
Система газоснабжения города это совокупность взаимосвязанных газовых месторождений, газопроводов и потребителей газа. Последовательно можно выделить следующие элементы системы газоснабжения:
5.1. Газовый промысел (ГП). Здесь осуществляется:
1) добыча газа;
2) очистка от балластных газов и примесей;
3) одоризация газа этилмеркаптаном (16 г вещества на 1000 м3 газа).
5.2. Магистральный газопровод (МГ). Служит для транспортировки газа от газового промысла к городу. Давление газа в магистральном проводе порядка 7,5 МПа.
5.3. Компрессорные (газоперекачивающие) станции (КС). Устанавливаются на магистральном газопроводе на расстоянии 180 200 км друг от друга и сжимают (компремируют) газ, поддерживая его давление в пределах 7,0 7,5 МПа.
5.4. Газораспределительная станция (ГРС). Устраивается на вводе магистрального газопровода в город. Снижает давление газа для подачи его в городскую газовую сеть. Количество ГРС зависит от размеров городской сети.
5.5. Газопроводы города. Конфигурация газовых сетей большей частью кольцевая, что обеспечивает высокую надёжность в снабжении газом и даёт возможность поддерживать равномерное давление газа в сети. Подразделяются в зависимости от значения давления газа в них:
5.5.1. Высокого давления 1 категории (от 600 кПа до 1,2 МПа), для газоснабжения ТЭЦ и крупных промышленных предприятий.
5.5.2. Высокого давления 2 категории (от 300 кПа до 600 кПа), для снабжения средних промышленных и коммунально-бытовых предприятий и сетей среднего давления.
5.5.3. Среднего давления (от 5 кПа до 300 кПа), для питания средних промышленных и коммунально-бытовых предприятий (бани, механические прачечные, хлебопекарни, крупные столовые и рестораны) и сетей низкого давления.
5.5.4. Низкого давления (до 5 кПа), для газоснабжения жилых домов, общественных зданий и мелких коммунально-бытовых предприятий.
5.6. Газорегуляторные пункты (ГРП). Устраиваются в обособленном здании, служат для снижения давления газа (с высокого до среднего, либо со среднего до низкого) и поддержания его на заданном уровне, а также для учёта расхода газа.
Принцип работы ГРП состоит в следующем: газ среднего (либо высокого) давления поступает в ГРП и последовательно проходит через расходомер, задвижку, фильтр, предохранительно-запорный клапан (ПЗК), регулятор давления, вторую задвижку и поступает в газопровод среднего или низкого давления.
Для непрерывной подачи газа предусматривается обводная линия (байпас), по которой газ следует во время ремонта основного оборудования ГРП.
Для защиты газовых сетей и оборудования предусматривается предохранительно-сбросной клапан (ПСК), который при повышении давления после регулятора выпускает часть газа в атмосферу. Если давление продолжает расти, срабатывает предохранительно-запорный клапан (ПЗК) и подача газа прекращается.

6. КОНСТРУКТИВНЫЕ ЭЛЕМЕНТЫ ГОРОДСКИХ ГАЗОВЫХ СЕТЕЙ
Газопроводы, как правило, на территории населённых пунктов прокладывают в земле. Надземная прокладка допускается на территории предприятий.
6.1. ТРУБЫ для сооружения газовых сетей применяются двух типов:
6.1.1. Стальные.
6.1.2. Полиэтиленовые. В отличие от стальных, не подвержены коррозии. Имеют ограниченную область применения:
1) только для подземной прокладки газовых сетей;
2) для транспортировки природных газов, не содержащих ароматических и хлорированных углеводородов;
3) для газа с давлением не более 0,6 МПа;
4) не допускаются к применению в районах с сильнопучнистыми и скальными грунтами, в районах подрабатываемых территорий и районах с сейсмичностью выше 6 баллов.
6.2. КОМПЕНСАТОРЫ:
6.2.1. Естественные радиальные компенсаторы
6.2.2. Осевые:
1) линзовые;
2) резино-тканевые (состоят из внутренних резиновых слоёв, нескольких прокладок из капронового полотна, наружного резинового слоя, усиленного капроновым канатом).
6.3. КОНДЕНСАТОСБОРНИКИ. Устраиваются в пониженных точках газовой сети для удаления конденсата.
6.4. ЗАПОРНАЯ АРМАТУРА. В качестве отключающих устройств используются задвижки.
6.5 ГАЗОВЫЕ КОЛОДЦЫ. Устраиваются на участках газовой сети для размещения в них запорной арматуры и компенсаторов.
7. ЗАЩИТА ГАЗОПРОВОДОВ ОТ КОРРОЗИИ
Коррозия это постепенное разрушение металла под воздействием различных внешних факторов. Различают три вида коррозии металла трубопроводов:
1) Химическая. Возникает на внутренней поверхности газопроводов от воздействия на металл в основном кислорода O2 и сероводорода H2S. Коррозия при этом образуется сплошная, при определённой толщине оксидного слоя может прекращаться.
2) Электрохимическая. Возникает в результате взаимодействия металла газопровода с влажным грунтом. Металл при этом выполняет роль электродов, а увлажняющий грунт - электролита. В результате образования на поверхности металла анодной и катодной зон гальванической пары металл в анодной зоне разрушается, поскольку из металла в грунт выходят заряженные частицы.
3) Электрическая. Происходит под действием блуждающих токов, источником которых являются объекты техносферы (трамвайные пути, электрифицированные железные дороги, отдельные участки метрополитена и пр.). В анодной зоне под действием этих токов происходит вырывание ионов из металла.

7.1. Методы защиты газопроводов от коррозии разделяются на:
7.1.1. Пассивные. Защита осуществляется путём нанесения изоляции на поверхность газопровода. В зависимости от числа защитных слоёв изоляция бывает трёх типов: 1) нормальная, 2) усиленная, 3) весьма усиленная.
7.1.2. Активные (электрические). Такие методы позволяют организовать изменить движение заряженных частиц и токов таким образом, чтобы металл трубы не подвергался разрушению. Существует три основных метода активной защиты:
7.2.2.1. Поляризованный электродренаж. Защищает от электрической коррозии. Выполняет функцию отвода блуждающих токов и организованный возврат их к источнику электрическим установкам и сетям постоянного тока. Осуществляется путём соединения с трамвайными или железнодорожными рельсами по специальной схеме.
7.2.2.2. Катодная защита. Предотвращает электрохимическую коррозию. Производится наложением от внешнего источника тока отрицательного потенциала на трубу (катод), а положительного на помещаемый вблизи от газопровода анод (старые трубы, рельсы и т. п.). Возникает замкнутый контур электрического тока, в котором труба является катодом. Ток течёт от анода к трубе, при этом анод разрушается, а металл трубопровода труба нет. Радиус действия одной такой установки от 1 до 20 километров.
7.2.2.3. Протекторная защита. Предотвращает электрохимическую коррозию. Работает подобно катодной, но без использования постороннего источника тока, поскольку в качестве анода используется протектор металл с большим электроотрицательным потенциалом, чем материал трубы (цинк, магний, алюминий и их сплавы). Между газопроводом и протектором устанавливается электрический контакт. В образовавшейся гальванической паре труба является катодом, следовательно, корродирует анод протектор. Радиус действия защиты 1 70 метров.
КОНТРОЛЬНЫЕ ВОПРОСЫ.
- Укажите состав природных газов.
- От чего зависит теплотворная способность газов?
- Укажите пределы взрываемости для метана (в процентах содержания метана в газо-воздушной смеси).
- Укажите направление и причину движения метана и пропана в случае утечки газа из баллона.
- Какие газы подвергают сжижению для дальнейшего использования в бытовых целях?
- Почему «летний» газ не рекомендуется использовать в холодное время года?
- Классифицируйте газовые горелки по режиму горения газа, организуемого в них.
- Укажите основные элементы системы газоснабжения.
- Классифицируйте газопроводы города по давлению газа в них.
- Укажите назначение газорегуляторных пунктов (ГРП).
- Укажите причины возникновения коррозии металла газопроводов.
- Перечислите методы активной защиты газопроводов от коррозии.
- В чём состоит пассивная защита газопровода от коррозии.
IV ВЕНТИЛЯЦИЯ
Вентиляция это замена воздуха помещения наружным воздухом с целью обеспечения санитаро-гигиенических и технологических требований к внутреннему воздуху.
1. СИСТЕМЫ ВЕНТИЛЯЦИИ
Системы вентиляции представляют собой комплекс инженерных устройств, предназначенных для организации воздухообмена в помещении.
Необходимый воздухообмен в помещении определяется с учётом количества поступающих вредностей, к которым относятся:
1) теплота,
2) влага,
3) различные газы,
4) пыль.
С помощью воздуха, уходящего из помещения, вредности должны удаляться наружу, а объём воздуха, подаваемого в помещение, должен обеспечивать разбавление этих вредностей. Содержание вредностей в воздухе помещения не должно превышать предельно допустимые концентрации (ПДК).
Расход вентиляционного воздуха определяется для тёплого, холодного и переходного периодов года. Расчёт ведётся по формулам и по нормам, предусмотренным для конкретного помещения. В качестве расчётного принимается наибольшее полученное значение.
2. ФУНКЦИНАЛЬНЫЕ ЧАСТИ СИСТЕМЫ ВЕНТИЛЯЦИИ
Система вентиляции представляет собой совокупность взаимосвязанных функциональных частей, предназначенных для забора приточного воздуха, его обработки и подачи в помещение, а также для удалению воздуха из помещения.
1. Приточная часть. Включает оборудование и устройства, предназначенные для забора и обработки наружного воздуха.
2. Воздуховоды. Предназначены для транспортировки воздуха и раздачи его по помещениям.
3. Вытяжная часть. Предназначена для удаления «отработавшего» воздуха из помещений.
В зависимости от типа система вентиляции может содержать не все функциональные элементы, а только их часть.
3. КЛАССИФИКАЦИЯ Систем вентиляции классифицируются:
3.1. По функциональному признаку (по назначению):
3.1.1. Вытяжные. Предназначается для удаления воздуха из помещения.
3.1.2. Приточные. Предназначены для подачи воздуха в помещение.
3.1.3. Приточно-вытяжные. Служат для одновременной подачи и удаления воздуха из помещения.
3.1.4. Пожарная вентиляция (для дымоудаления)
3.2. По схеме воздухообмена
3.2.1. Общеобменные. Смена воздуха происходит в объеме помещения.
3.2.2. Местные. Обеспечивают подачу или удаление воздуха в определённой части помещения. К этим системам относятся:
3.2.2.1. Вытяжные локализующие системы:
1) вытяжные шкафы и зонты,
2) бортовые отсосы обеспечивают удаление воздуха непосредственно у места образования вредных веществ
3.2.2.2. Приточный воздушный душ. Обеспечивает подачу струи воздуха с нужными параметрами, накрывающую рабочее место.

Вытяжной зонт и шкаф Бортовой отсос Воздушный душ
3.2.2.3. Воздушно-тепловая завеса. Устраиваются у входа в помещения для предотвращения врывания в них холодного наружного воздуха.
Отсечная воздушная завеса. Служит для предотвращения проникновения вредностей из одного помещения в другое.
3.2.3. Смешанные (общеобменная в сочетании с местной).
3.3. По характеру обработки воздуха
3.3.1. Прямоточные. В помещение подаётся только свежий воздух.
3.3.2. Рециркуляционные. Воздух из помещения (весь или часть его) после обработки вновь поступает в помещение.
3.4. По природе давления:
3.4.1. Естественные. Движение воздуха в системе обеспечивается гравитационным давлением, обусловленным разностью плотностей горячего и холодно воздуха и разностью высот между центрами притока и выброса. При некоторых условиях учитывается также и действие ветра.
3.4.2. Механические. Движение воздуха обеспечивается специальными механизмами (вентиляторами).
4. СИСТЕМЫ ЕСТЕСТВЕННОЙ ВЕНТИЛЯЦИИ.
Системы естественной вентиляции действуют по общеобменной схеме. Подразделяются в зависимости от способа организации движения воздуха.
4.1. Аэрация (безканальная система). Воздух, под действием ветра, а также гравитационного давления, поступает в помещение через регулируемые проёмы (окна, фрамуги), устраиваемые выше рабочей зоны на 1-2 м (3-4 м от пола). Для удаления воздуха используются регулируемые проёмы, расположенные выше приточных, а также вытяжные шахты.
Применяется в больших цехах со значительными теплоизбытками.
2.1. Канальная. Приток воздуха неорганизованный, происходит через форточки и неплотности в ограждающих конструкциях. Удалаение воздуха производится через вертикальные каналы, обычно расположенным в толще стен.
Для двух последних этажей рекомендуется устраивать обособленные вытяжные каналы, оснащённые осевыми вентиляторами, поскольку величина естественного давления на этих этажах наименьшая.
В малоэтажных зданиях выброс воздуха в атмосферу производится каждым каналом обособленно, либо через выбросную шахту, общую для группы каналов, объединённых сборным коробом.
В высотных зданиях устраивается общий транзитный канал, к которому по особой схеме подключаются этажные вентканалы.
Возможно устройство «тёплого чердака» (для снижения теплопотерь последнего этажа дома), при котором воздух из всех вентканалов выводится в помещение чердака, который при этом играет роль общего сборного короба. Удаление воздуха с чердака производится через центральную выбросную шахту.
Достоинства:
1) простота устройства и экономичность в эксплуатации.
Недостатки:
1) в летний период функционирует только под действием ветра;
2) малый радиус действия из-за незначительности гравитационного давления (до 8 м);
3) возможно проникновение воздуха из одного помещения в другое.
Следствие: канальные системы естественной вентиляции устраиваются в жилых, общественных и производственных зданиях, не требующих интенсивного воздухообмена.
5. СИСТЕМЫ МЕХАНИЧЕСКОЙ ВЕНТИЛЯЦИИ
Системы механической вентиляции могут быть весьма разнообразны, сочетая в себе различные признаки, по которым ведётся классификация систем вентиляции. Обеспечивает большой радиус действия и возможность подвергать воздух предварительной обработке.
Наиболее распространены следующие приёмы устройства механической вентиляции.
- Установка в вытяжных вентканалах осевых вентиляторов (в приточных проёмах)
- Установка вентиляторов в форточках для интенсификации притока воздуха в помещение.
- Установка крышных вентиляторов на устьях выбросных шахт.
- Сооружение сложных систем центральной механической вентиляции с общими приточными и (или) вытяжными каналами к которым подключаются обособленные каналы, обслуживающие отдельные помещения.
В общем случае можно указать следующие конструктивные особенности основных элементов систем механической вентиляции:
5.1. ПРИТОЧНАЯ ЧАСТЬ
5.1.1. Воздухоприёмные устройства. Выполняются в виде:
1) отверстий в ограждающих конструкциях зданий,
2) приставных или отдельно стоящих шахт.
5.1.2. Приточная камера. Содержит оборудование, через которое последовательно проходит приточный воздух из воздухоприёмного устройства:
1) многостворчатый утеплённый клапан,
2) фильтр для очистки воздуха от пыли,
3) калорифер для подогрева либо охлаждения воздуха,
4) вентилятор,
5) шумоглушитель,
6) подающий воздуховод.
5.2. ВОЗДУХОВОДЫ. Конструктивные элементы в виде каналов различной конфигурации, по которым движется воздух. Могут относиться как к приточной часть, так и к вытяжной. Классификация:
5.2.1. По функциональному признаку:
5.2.1.1. Приточные
5.2.1.2. Вытяжные
5.2.2. По расположению:
5.2.2.1. Встроенные в стены
5.2.2.2. Приставные
5.2.3. По материалу:
5.2.3.1. Из традиционных строительных материалов (бетонные, шлакогипсовые, шлакобетонные, пеносиликатные)
5.2.3.2.Металлические
5.2.3.3.Металлопластиковые (из вспененного жёсткого пластика, проложенного между двумя тонкими слоями алюминия; требуют дополнительной теплоизоляции при транспортировании воздуха с пониженной или повышенной температурой)
5.2.3.4.Гибкие гофрированные воздуховоды из многослойной алюминиевой фольги и полиэфирной плёнки; обладают повышенным аэродинамическим сопротивлением)
5.2.3.5.Из синтетических материалов (полиэтилен, стеклопластик, винипласт, стеклоткань
5.2.4. По форме сечения:
5.2.4.1.Круглые
5.2.4.2.Прямоугольные
5.3. ВЫТЯЖНАЯ ЧАСТЬ
5.3.1. Вытяжная камера. Содержит оборудование, через которое последовательно проходит удаляемый воздух:
1) вентилятор,
2) фильтр,
3) выбросная шахта.
6. ОБОРУДОВАНИЕ СИСТЕМ ВЕНТИИЛЯЦИИ
6.1. ВЕНТИЛЯТОРЫ воздуходувные машины, предназначенные для перемещения воздуха. Классификация вентиляторов осуществляется:
6.1.1. По назначению:
6.1.1.1. Приточные
6.1.1.2. Вытяжные
6.1.1.3. Крышные
6.1.1.4. Канальные
6.1.1.5. Специального назначения (жаростойкие, пылевые, взрывозащищённые, для дымоудаления)
6.1.2. По принципу действия:
6.1.2.1. Осевые. Обеспечивают большие расходы воздуха, но при этом развивают малое давление. Состоят из:
1) рабочего колеса с лопатками пропеллерного типа, нагнетающее воздух в направлении оси вращения,
2) цилиндрического корпуса,
3) привода.
6.1.2.2. Радиальные (центробежные). Состоят из:
1) рабочего колеса с лопатками, отклоняющими воздух под прямым углом в радиальном направлении,
2) улиткообразного корпуса, с входным отверстием с одного или обоих боков,
3) привода.
По сравнению с осевыми вентиляторами обеспечивают меньший расход воздуха, но при этом развивают большее давление.
6.1.3. По величине создаваемого давления:
6.1.3.1. Низкого (до 1000 Па)
6.1.3.2. Среднего (1000 3000 Па)
6.1.3.3. Высокого (3000 12000 Па).
6.2. КАЛОРИФЕРЫ. Теплообменные устройства, предназначенные для нагрева (либо охлаждения) воздуха, обтекающего пучки труб, по которым движется теплоноситель (или холодоноситель). Нагревание воздуха в них происходит преимущественно за счёт конвекции.
Калориферы различаются схемами движения в них воздуха и теплоносителя, типом теплоносителя. Существуют различные способы присоединения калориферов к трубопроводам, по которым движется теплоноситель, а также относительно хода воздуха (последовательно, параллельно, по смешанной схеме). Различаются следующие конструктивные типы калориферов:
6.2.1. Смонтированные из радиаторов. Применяются для нагревания небольших объёмов воздуха. Требуют малых затрат при эксплуатации, но обладают большими габаритами и весом.
6.2.2. Гладкотрубные. Применяются для малой степени нагрева небольших объёмов воздуха.
6.2.3. Ребристые. Обладают увеличенной, по сравнению с гладкотрубными, площадью теплопередающей поверхности.
К особому типу калориферов следует отнести электрические калориферы с электронагревательными элементами внутри трубок.
6.3. Для усиления тяги в вертикальных шахтах под действием ветрового напора устанавливаются насадки-ДЕФЛЕКТОРЫ. Принцип действия дефлектора состоит в явлении возникновения разрежения с заветренной стороны конструкции.
6.4. Для предотвращения попадания атмосферных осадков в вентшахты используются ЗОНТЫ.
6.5. ОБЕСПЫЛИВАЮЩИЕ УСТРОЙСТВА (пылеотделители и фильтры). Предназначены для очистки воздуха от пыли. Различаются следующие виды конструкций:
6.5.1. Пылеосадочные камеры. Пыль (грубодисперсная с размерами более 20мкм) осаждается за счёт силы тяжести при малой скорости движения воздуха в камере. Для повышения эффективности и уменьшения длины камеры её разбивают на ряд каналов или устраивают лабиринты.
Используются для улавливания технологической пыли и очистки выбросного воздуха. Оказывают малое сопротивление движению воздуха, требуют дешёвой несложной эксплуатации, однако занимают значительный объём помещения и обеспечивают невысокую эффективность очистки воздуха от пыли.
6.5.2. Инерционные пылеуловители. Применяются в различных отраслях промышленности для улавливания пыли из воздуха, золы из дымовых газов, сажи, талька, стружки и т. п.:
6.5.2.1. Циклоны. Очищаемый воздух поступает сбоку в верхнюю цилиндрическую часть устройства, закручивается и удаляется через центральную вертикальную трубу. Частицы пыли при этом (более 8 мкм) под влиянием центробежных сил отбрасываются к стенкам корпуса, оседают в конусную часть и падают в бункер.
6.5.2.2. Скрубберы. Устройство их подобно циклонам с тем отличием, что на внутренних стенках цилиндра постоянно присутствует водяная плёнка, образующаяся при распылении воды форсунками оросительной системы.
6.5.2.3. Центробежные пылеотделители ротоклоны. Представляют собой радиальный вентилятор особой конструкции, который одновременно с перемещением воздуха очищает его от крупной пыли, благодаря силам инерции, возникающим при вращении рабочего колеса.
6.5.3. Сухие пористые фильтры. Очищают воздух задержкой пыли фильтрующим материалом. Предназначены для очистки приточного воздуха. Существуют следующие виды:
6.5.3.1. Рулонные фильтры. Конструкция в виде коробчатого каркаса с катушками (барабанами) в верхней и нижней частях. На верхнюю катушку с нижней прематывается рулон из рыхлого синтетического мата по мере его загрязнения. Может пневматически очищаться.
6.5.3.2. Ячейковые фильтры. Конструкция в виде коробки, заполненной фильтрующий материал с большой поверхностью (волокно, тонкие пластинки). При загрязнении требуют замены фильтрующего материала.
6.5.4. Смоченные пористые фильтры. Фильтры с более высокой эффективностью очистки, чем сухие пористые фильтры, поскольку рабочая поверхность в них смочена вязкой жидкостью (масло, водно-глицериновый раствор). Предназначены для очистки приточного воздуха. Подразделяются на виды:
6.5.4.1. Самоочищающиеся рулонные масляные фильтры. По конструкции и принципу действия подобны сухим рулонным фильтрам, но с тем отличием, что вместо рулона из синтетического мата в них движется пара широких лент из проволочной сетки. Сетки по мере движения проходят через масляную ванну, в которой смачивается фильтр и осаждается осевшая на сетке пыль.
6.5.4.2. Ячейковые масляные фильтры. Состоят из элементов в виде пар металлических сеток с отверстиями различной площади, закреплённых на раме. Между этими сетками находятся фарфоровые кольца. Перед установкой фильтр смачивается в ванне с маслом. Требует регулярной чистки.
6.5.5. Тканевые пылеуловители. В качестве фильтрующего материала в них используются хлопчатобумажные ткани, сукно, капрон, лавсан, стеклоткань и др. Требуют очистки путём встряхивания специальным механизмом.
Используются для тщательной очистки воздуха, а также для сбора пыли, представляющей ценность (мучная пыль, цементная, древесная и т. п.). Подразделяются по форме фильтрующей поверхности на:
1) рукавные и
2) рамочные.
6.5.5. Фильтры тонкой очистки. Используются при необходимости особо тщательной очистки воздуха и его стерилизации.
6.5.5.1. Электростатические фильтры. Фильтрующий материал ткань Петрянова (ФП). Материал ФП представляет собой слой ультра тонких волокон, нанесённых на перхлорвиниловую основу. При прохождении воздуха через материал, последний приобретает электрический заряд, под действием которого частицы осаждаются на волокнах фильтрующего материала. Предназначается для сверхтонкой очистки воздуха от бактериальных, радиоактивных, токсичных и иных высокодисперсных аэрозолей. Требуют предварительной очистки воздуха. Требует замены по мере загрязнения.
6.5.5.2. Фильтры из пористой бумаги. Фильтрующий материал пористая бумага алигнин (целлюлозная вата смесь тонких волокон асбеста с древесной массой) в виде гофрированных бумажных листов, сложенных в 4-10 слоёв, размещается в специальных кассетах, устанавливаемых в каркас фильтра. Требует замены по мере загрязнения.
6.5.6. Электрические фильтры. В них очищаемый воздух проходит между электродами, создающими электрическое поле высокого напряжения (до 15000 В). Частицы пыли, приобретая электрический заряд, притягиваются к электроду с противоположным знаком заряда. Обеспечивают высокую степень очистки. Дорог в эксплуатации.
6.5.7. Ультразвуковые пылеуловители. В них под действием ультразвуковых волн мелкие частицы пыли, соударяясь друг с другом, слипаются, в результате чего образуются более крупные частицы, которые под действием силы тяжести выпадают в приёмный бункер.
6.6. ШУМОГЛУШИТЕЛИ. Устанавливаются в приточной и вытяжной камерах с целью снижения уровня шума, распространяющегося по системе вентиляции. Состоят из кожуха с расположенным внутри звукопоглощающим материалом, в качестве которого используются:
1) мягкие маты из сверхтонкого стекловолокна (СТВ),
2) полужёсткие плиты из стекловолокна (ЦФД),
3) минераловатные плиты (ПМ),
4) полужёсткий винипор (последние два материала применяются только для вытяжных систем).
6.7. ВОЗДУХОРАСПРЕДЕЛЯЮЩИЕ УСТРОЙСТВА. Служат для организованной подачи либо забора воздуха в помещении. Классифицируются по конструктивным особенностям:
6.7.1. Вентиляционные решётки с регулируемыми и нерегулируемыми жалюзи.
6.7.2. Плафоны дисковые и многодиффузорные, регулируемые и нерегулируемые.
6.7.3. Насадки с форсунками.
V. КОНДИЦИОНТРОВАНИЕ
Сущность кондиционирования заключается в создании и автоматическом поддержании определённого состава воздушной среды в помещении (температуры, относительной влажности, запылённости, подвижности и пр.) независимо от изменения метеорологических условий и интенсивности выделений теплоты и влаги в помещениях.
СИСТЕМА КОНДИЦИОНИРОВАНИЯ включает в себя:
1) воздухоприготовительное устройство (кондиционер)
2) сеть воздуховодов
3) сетевое оборудование доводчики, воздухораспределители, шумоглушители, средства автоматического регулирования.
Системы кондиционирования подразделяются по различным признакам:
1. По назначению:
1.1. Комфортная. Для создания микроклимата, оптимального для жизнедеятельности людей.
1.2. Технологическая. Обеспечивает необходимые условия для технологических процессов.
2. По характеру связи с обслуживаемым помещением:
2.1. Центральные. Устанавливается один кондиционер для обслуживания одного или нескольких помещений здания с одинаковыми либо разными нормативами параметров воздуха.
2.2. Местные. Кондиционер устанавливается непосредственно в обслуживаемом помещении.
3. По схеме обработки воздуха:
3.1. Прямоточные. Для обработки и подачи используется только свежий наружный воздух.
3.2. Рециркуляционные. Воздух из помещения (весь или часть его) после обработки вновь поступает в помещение.
4. По конструкции:
4.1. Неавтономные. Системы не имеющие источников холода в составе своих конструкций. Наиболее распространены: неавтономные кондиционеры типа КТЦ, а также всякого рода доводчики, «доводящие» до требуемых параметров воздух, поступающий в помещение из центральных СКВ.
4.2. Автономные. Системы, имеющие в составе своей конструкции источник холода холодильную машину. К таким относятся, в частности, сплит-системы.
К ПРОЦЕССАМ ОБРАБОТКИ воздуха относятся:
1. Нагрев и охлаждение
2. Увлажнение и осушение
КОНТРОЛЬНЫЕ ВОПРОСЫ.
- В чём состоит основная задача вентиляции?
- Укажите, какие вредности учитываются при определении воздухообмена в помещении?
- Укажите основные элементы систем вентиляции.
- Перечислите виды местных систем вентиляции.
- Классифицируйте системы вентиляции.
- Где производится забор воздуха для подачи его в помещение при рециркуляционной системе вентиляции?
- Перечислите виды естественной системы вентиляции.
- Перечислите оборудование приточной камеры системы вентиляции.
- Классифицируйте типы вентиляторов по принципу действия.
- Укажите назначение калориферов.
- Перечислите виды калориферов.
- Перечислите обеспыливающие устройства, используемые в системах вентиляции.
- В чём состоит отличие кондиционирования от вентиляции?
- Классифицируйте системы кондиционирования.
- Перечислите процессы обработки воздуха в системах кондиционирования.
PAGE 32
Жилое двухэтажное, высота 7 м; этажи – по 3 метра






