Исследование электрического поля при замыкании на землю. Напряжение прикосновения и шага
9
"Исследование электрического поля при замыкании на землю. Напряжение прикосновения и шага"
Цель работы
Изучить закономерность распределения потенциалов вблизи заземлителя при стекании электрического тока в землю, исследовать основные параметры напряжения прикосновения и шага и научиться определять опасные зоны.
Содержание работы
- Изучить характер распределения потенциалов на поверхности земли при стекании электрического тока в землю.
- Определить величину напряжения прикосновения и шага и их зависимость от расстояния от человека до места утечки тока в землю.
- Изучить способы уменьшения опасности поражения напряжением шага и прикосновения.
- Построить графики, сделать выводы и оформить отчет.
Теоретические сведения
Стекание электрического тока в землю может происходить при замыкании токоведущих частей на заземленные нетоковедущие части электроустановки (корпус, станина, и т. п.), при падении фазового провода на землю, при разряде молнии в молниеотвод, дерево или непосредственно на землю. Во всех этих случаях на поверхности земли возникают электрические потенциалы.
Рассмотрим схему рассеивания тока в земле при пробое изоляции электроустановки на заземленный корпус. С целью упрощения анализа электрического поля допустим, что ток замыкания (IS) стекает в землю через одиночный полусферический заземлитель радиусом xS, погруженный в однородный и изотропный грунт с удельным сопротивлением (рис. 1)
Потенциал произвольной точки A на поверхности грунта (или напряжение этой точки относительно бесконечно удаленной точки с нулевым потенциалом) определяется по формуле
. (1)
Если учесть, что
,
то выражение (1) примет вид
. (2)
Это выражение является уравнение гиперболы, значит, потенциалы точек на поверхности грунта изменяются по гиперболическому закону (рис. 1). Потенциал точки A будет максимальным на поверхности заземлителя (напряжение на заземлителе)
, (3)
где сопротивление заземлителя растеканию тока, Ом.

Рис. 1. Схема растекания в грунте через полусферический заземлитель и распределение потенциала на поверхности земли.
Вместо термина «сопротивление заземлителя растеканию тока» обычно принимают условный сокращенный термин «сопротивление заземлителя» (его следует отличать от сопротивления заземлителя как проводника).
Из схемы, приведенной на рис. 1 видно, что чем дальше от места утечки тока в землю находится точка A на поверхности грунта, тем меньше её потенциал. На расстоянии 1 м от заземлителя потенциал составляет около 32% от максимального значения, а на расстоянии 10 м 8%. На расстоянии 20 м и более от заземлителя падение напряжения между точками, находящимися на этих расстояниях, и точками, точками еще более удаленными, практически равно нулю. Поэтому потенциал этих точек, достаточно (20 м и более) удаленных от заземлителя точек, можно принять равным нулю. Область поверхности грунта, потенциал которого равен нулю, называется электротехнической землей, или зоной нулевого потенциала.
Область земли, в пределах которой стекании тока с заземлителя возникает заметный градиент потенциала, называют зоной растекания (зона до 20 м).
При обнаружении замыкания на землю запрещено приближаться к месту замыкания на расстояние менее 4 м в помещениях и менее 8 м на открытой местности [4].
Находясь в зоне растекания тока, человек может оказаться под действием разности потенциалов, например, на расстоянии шага (рис. 2).

Рис. 2. Напряжение шага
Напряжением шага называется разность потенциалов между двумя точками земли, обусловленная растеканием тока замыкания на землю, при одновременном касании их ногами человека.
Исходя из определения, можем записать
.
С учетом (3) получаем
, (4)
где, a расстояние, равное шагу человека, обычно принимаемое 0,8 м; коэффициент напряжения шага в случае полусферического заземлителя.
Напряжение шага также зависит от сопротивления опорной поверхности ног (Rн) и сопротивления обуви (Rоб). Влияние этих сопротивлений учитывается коэффициентом 2
,
где, Rч сопротивление тела человека; Rh полное электрическое сопротивление в цепи человека, попавшего под шаговое напряжение.
Тогда напряжение шага
. (5)
Ток через человека, попавшего под шаговое напряжение, определяют из выражения
. (6)
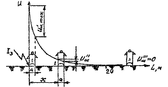
При замыкании на землю через корпус заземленного оборудования корпус также окажется под напряжением заземлителя (3). Если человек прикоснется к этому корпусу, то он окажется под напряжением прикосновения, представляющим собой напряжение между двумя точками цепи тока замыкания на землю (корпус) при одновременном прикосновении к ним человека (рис. 3).

Рис. 3. Напряжение прикосновения
I кривая распределения потенциалов на поверхности земли;
II кривая зависимости напряжения прикосновения от расстояния до заземлителя.
Для человека, стоящего на грунте и касающегося заземленного корпуса, оказавшегося под напряжением, напряжение прикосновения может быть определено по выражению
, (7)
где, потенциал руки или корпуса; потенциал грунта в точке, где стоит человек.
На рис. 3 показано несколько электроприемников, присоединенных к заземлителю Rз. Потенциалы всех корпусов электроприемников, так как корпуса электрически связаны между собой заземляющим проводом, электрическое сопротивление которого пренебрежимо мало по сравнению с сопротивлением заземлителя растеканию тока.
Если в выражение (7) подставить значение р н, то получим
, (8)
где, коэффициент напряжения прикосновения для полусферического заземлителя.
Значения 1 и 1 для заземлителей, отличных от полусферической формы, особенно для сложных групповых заземлителей, определяются экспериментальным путем и приведены в литературе [1].
Выражение (8) позволяет вычислить напряжение прикосновения без учета сопротивления опорной поверхности ног (Rн) и сопротивления обуви (Rоб). Влияние этих сопротивлений определяют при помощи коэффициента 2, который учитывает падение напряжения в дополнительных сопротивлениях цепи человека .
Установлено, что дополнительные сопротивления в цепи человека, оказавшегося под напряжением прикосновения, примерно в четыре раза больше этих сопротивлений в цепи человека, попавшего под шаговое напряжение [1]. Поэтому можно принять 2=42.
Для напряжения прикосновения окончательно имеем
. (9)
Ток, проходящий через человека, оказавшегося под напряжением прикосновения, определяют из выражения
. (10)
При одиночном заземлителе (рис. 3), когда человек, соприкасающийся с электрооборудованием, находится вне зоны растекания тока, коэффициент прикосновения пр=1=1, т. е. Uпр=Umax=Uз (если не учитывать коэффициент 2).
Так как в случае шагового напряжения и напряжения прикосновения опасной является величина разности потенциалов, то естественно предположить, что безопасность человека, попавшего в зону растекания тока, можно повысить, уменьшив эту разность по одному из основных принципов обеспечения безопасности принципу снижения (ликвидации) опасности. В рассматриваемом случае этот принцип реализуют выравнивания значений потенциалов на поверхности грунта, применяя контурное заземление с выравнивающими сетками (полосами) (рис. 4)
При контурном заземлении заземлители располагаются по контуру вокруг заземляемого оборудования, поэтому корпуса электрооборудования, как правило, находятся в зоне растекания тока. В этом случае при замыкании на корпус коэффициенты напряжения прикосновения и шага будут меньше, чем при одиночном (рис. 3) или выносном (рис. 5) заземляющем устройстве.

Рис. 4. Контурное заземление с выравниванием потенциала внутри и за пределами контура: а) изменения потенциалов; б) план; О оборудование, подлежащее заземлению; 1 - дополнительные стальные полосы
При больших точках замыкания на землю, чтобы уменьшить шаговое напряжение по краям и за пределами его, в местах проходов и проездов применяется укладка в землю дополнительных стальных полос (рис.4), соединенных с контуром заземления, благодоря которым кривая спада потенциала делается более пологой.
Рис. 5. Схема выносного заземляющего устройства: 0 электрооборудование, подлежащее заземлению; 1 соединительная металлическая шина; 2 заземлитель; 3 наружная стена здания
Описание лабораторного стенда
Работа выполняется на лабораторном стенде с использованием вольтметра (тестера), позволяющего измерять напряжение переменного тока в диапазоне от 0 до 220 В. Стенд, состоящий из базового блока и сменной вертикальной панели (рис. 6), позволяет моделировать замыкание на землю вследствие контакта между токоведущими частями электрической сети и заземленным корпусом 1. Электрический ток стекает в землю через одиночный заземлитель Rз. Максимальное расстояние от заземлителя до точки на поверхности грунта, потенциал которой можно измерить на стенде, составляет 42 см, что соответствует 20-ти метрам в реальных условиях.
Вид грунта и значение его удельного электрического сопротивления устанавливаются нажатием соответствующей кнопки гр на вертикальной панели стенда согласно табл. 1.
Таблица 1. Значения удельных сопротивлений грунтов
|
Номер кнопки |
Вид грунта |
Удельное сопротивление , Омм |
|
1 |
Песок |
700 |
|
2 |
Суглинок |
100 |
|
3 |
Глина |
40 |
|
4 |
Чернозем |
20 |

Рис. 6. Схема вертикальной панели
Порядок выполнения работы
1. Исследование электрического поля при стекании тока в землю через одиночный полусферический заземлитель
Получить у преподавателя вольтметр (тестер). Вариант учебного задания (табл. 2) выбирается старшим подгруппы по последней цифре номера его зачетной книжки
Таблица 2
|
Исходные данные |
Номер варианта |
|||||||||
|
1 |
2 |
3 |
4 |
5 |
6 |
7 |
8 |
9 |
0 |
|
|
Uсети, В |
20 |
18 |
14 |
10 |
6 |
20 |
18 |
14 |
10 |
20 |
|
Номер кнопки грунта |
1 |
2 |
3 |
4 |
4 |
2 |
3 |
4 |
3 |
3 |
|
Uр, В |
380 |
440 |
520 |
660 |
820 |
480 |
540 |
380 |
720 |
220 |
Подготовить табл. 3, внеся в нее заданную величину Uсети.
Таблица 3
Результат измерений
|
Uсети, В |
Iз, мА |
Rз, Ом |
На вертикальной панели стенда установить переключатель «Uсети» в одно из пяти положений (рис. 6) и нажать кнопку «грунта» в соответствии с вариантом задания.
На базовом стенде включить тумблер «сеть», а на вертикальной панели (рис. 6) нажать кнопку «сеть». О готовности стенда к работе сигнализирует лампочка на базовом блоке и светодиод на вертикальной панели.
Включить на вертикальной панели тумблер «замыкание». О появлении напряжения на корпусе электроустановки №1 свидетельствует зажигание диода красного цвета.
По показателям миллиамперметра определить величину тока, стекающего через заземлитель Rз в землю. Найденное значение Iз занести в таблицу 3.
По формуле Rз=Uсети/Iз определить общее сопротивление заземляющего устройства и полученное значение занести в таблицу 3.
С помощью вольтметра (тестера) измерить потенциал (оп) точек 0, 3, 6, …, 42 см относительно точки земли с нулевым потенциалом «». Результаты измерений занести в таблицу 4. Привести стенд в исходное положение.
Таблица 4 Значения потенциалов в точках на поверхности грунта
в зоне растекания тока
|
Расстояние в опыте Lоп, см |
0 |
3 |
6 |
9 |
12 |
15 |
18 |
21 |
24 |
27 |
30 |
33 |
36 |
39 |
42 |
|
оп, В |
|||||||||||||||
|
Расстояние фактическое Lр, м |
0 |
1,4 |
2,8 |
4,3 |
5,7 |
7,1 |
8,6 |
10 |
11,4 |
12,8 |
14,3 |
15,7 |
17,1 |
18,6 |
20 |
|
р, В |
Произвести перерасчет потенциалов оп, полученных на лабораторном стенде, на их значения в реальных условиях.
. (11)
где, р потенциал n-й точки в реальных условиях, В; оп потенциал n-й точки в опыте, В; Uр напряжение заземлителя в реальных условиях (согласно таблице 2), В; Uсети напряжение заземлителя в опыте (согласно таблице 2), В.
Рассчитанные значения р занести в таблицу 4.
По данным таблицы 4 построить график распределения потенциалов на поверхности грунта, обозначив на осях как экспериментальные данные расстояний и потенциалов точек, так и реальные:
Сделать выводы о характере кривой распределения потенциалов.
2. Определение напряжений прикосновения и шага
Подготовить таблицу 5.
Включить тумблер «сеть» базового блока, нажать кнопку «сеть» панели. Включить тумблер «замыкание» и измерить напряжение прикосновения в случаях нахождения человека в точках 0, 3, 6, …, 42 см (корпус 1 точка 0, 3, 6 и т. д.).
Результат измерений занести в таблицу 5.
Провести контрольные измерения напряжения прикосновения и убедится, что оно не зависит от того, к какому корпусу прикасается человек (корпуса 1, 2, 3), а зависит только от расстояния: от точки грунта, где стоит человек, до заземлителя (места стекания тока в землю). Привести стенд в исходное состояние и отключить его от сети.
Таблица 5 Значения напряжения прикосновения
|
Расстояние в опыте Lоп, см |
0 |
3 |
6 |
9 |
12 |
15 |
18 |
21 |
24 |
27 |
30 |
33 |
36 |
39 |
42 |
|
Uпр.оп, В |
0 |
1,4 |
2,8 |
4,3 |
5,7 |
7,1 |
8,6 |
10 |
11,4 |
12,8 |
14,3 |
15,7 |
17,1 |
18,6 |
20 |
|
Расстояние фактическое Lр, м |
|||||||||||||||
|
Uпр.р, В |
Произвести расчет напряжений прикосновения Uпр.оп, измеренных на лабораторном стенде, на их значения в реальных условиях.
, (12)
где, Uпр.р реальное напряжение прикосновения при нахождении человека в n-й точке, измеренное в опыте, В.
Рассчитанные значения Uпр.р занесите в таблицу 5.
По данным таблицы 5 построить кривую зависимости напряжения прикосновения от расстояния до заземлителя в реальных условиях .
Подготовить таблицу 6.
Таблица 6
Значения напряжения шага
|
Номер шага |
1 |
2 |
3 |
4 |
5 |
6 |
7 |
8 |
9 |
10 |
|
Расстояние от ног до заземлителя , м |
0/0,8 |
0,8/1,6 |
1,6/2,4 |
2,4/3,2 |
3,2/4,0 |
4,0/4,8 |
4,8/5,6 |
5,6/6,4 |
6,4/,7,2 |
7,2/8,0 |
|
Потенциал ближней ноги н1, В |
||||||||||
|
Потенциал дальней ноги н2, В |
||||||||||
|
Напряжение шага Uш = н1 н2, В |
По графику зависимости , построенному по данным таблицы 4, определить значения потенциалов точек грунта, на которые опираются ноги человека (н1 и н2), последовательно перемещаясь от заземлителя на величину шага (0,8 м). Найденные значения занести в таблицу 6.
Определить величину напряжения шага Uш и расчетные данные занести в таблицу 6.
Определить и обозначить на графике размер опасной зоны в реальных условиях (допустимую величину напряжения шага принять равной 25 В).
Оформить отчет о выполнении лабораторной работы по форме, приведенной в приложении.
Содержание отчёта
- Номер варианта задания (последняя цифра зачетной книжки старшего группы) и соответствующие исходные данные (Uсети, Uр, вид грунта и удельное сопротивление грунта).
- Результаты измерений, сведенные в таблицы 3 и 4.
- Графики кривых зависимостей построенных по данным таблицы 4.
- Вывод о характере кривой распределения потенциалов на поверхности грунта.
- Результат измерений значений напряжения прикосновения, сведенные в таблицу 5.
- График зависимости .
- Значения шаговых напряжений, занесенные в таблицу 6. График зависимости .
- Рекомендации по снижению опасности поражения человека шаговым напряжением и напряжением прикосновения.
Контрольные вопросы
- По какому закону происходит распределение потенциалов на поверхности грунта при стекании тока в землю через одиночный полусферический заземлитель?
- Что называется напряжением прикосновения?
- Как изменяется напряжение прикосновения при удалении от заземлителя?
- Что называется напряжением шага?
- Как изменяется напряжение шага при удалении от заземлителя?
- Что называется электротехнической землей?
- Что называется зоной растекания тока и ее размеры?
- В чем заключается метод выравнивания потенциалов?
- Какое заземляющее устройство называется контурным?
- Какое заземляющее устройство называется выносным?
- На какое расстояние разрешается приближаться к месту замыкания тока на землю на открытой местности и в помещениях?
- Как следует выходить из зоны растекания тока?
Литература
- Охрана труда в электроустановках /Под ред. Б. А. Князевского. М.: Энергоатомиздат, 1983. С 9199, С. 135138.
- Манойлов В. Е. Основы электробезопасности. Л.: Энергоатомиздат, 1985, 384 с.
- Правила устройства электроустановок. ПУЭ. М.: Энергоатомиздат, 1987, 384 с.
- Межотраслевые правила по охране труда (правила безопасности) при эксплуатации электроустановок ПОТ Р М-016-2001. РД 153-34.0-03.15000
- Охрана труда /Под ред. Б. А. Князевского. М.: Высш. шк., 1982, 311 с.
Содержание
Литература 90
Исследование электрического поля при замыкании на землю. Напряжение прикосновения и шага